一次压缩引发堆外内存过高的教训

1,431 阅读9分钟

本文来自: PerfMa技术社区

PerfMa(笨马网络)官网

一、项目介绍

lz_rec_push_kafka_consume 该项目通过kafka与算法进行交互,通过push推荐平台(lz_rec_push_platform)预生成消息体。

二、问题背景

发现项目的k8s容器会出现重启现象,重启时间刚好是push扩量,每小时push数据量扩大5倍左右。 发生问题时,容器配置:CPU:4个,内存:堆内3G,堆外1G。  

三、问题排查流程:望-闻-问-切

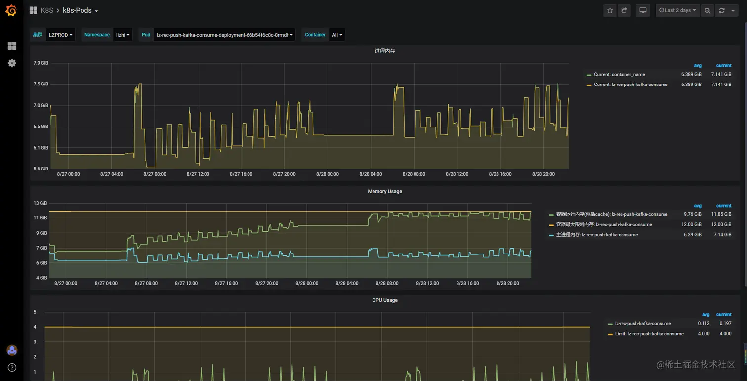
望:查看监控系统,观察重启发生时,容器实例的资源情况

图片1.png 注:容器重启机制:k8s监控发现“实例”内存使用超过申请时,会对容器进行重启。该动作是直接使用kill -9的,而非通过jvm指令对虚拟机进行重启,所以此处别想dump堆。 图片2.png 一开始怀疑是内存,但是内存不足的话,应该是出现oom的情况。所以先排除堆内内存不足的问题。将实例内存扩大至:6G,堆内5G,堆外1G。发现重启现象没有丝毫改善。

闻:检查项目的健康情况:线程、堆内内存使用、堆外内存使用。

  1. 通过jstack、jstat二连,查看项目线程情况及垃圾回收情况,无线程突增情况,无fullGC及频繁youngGC情况。

  2. 通过top命令发现res使用比jstat命令显示的堆大小大许多(忘了保留现场了),此时怀疑是堆外内存泄漏导致的。为了确定是堆外泄漏而非堆内,分析GC日志文件。

    • 借助easygc对GC日志进行分析:无fullGC情况(图中四次fullGC为手动触发测试的:jmap -histo:live ),且每次youngGC能正常回收对象。图片5.png图片6.png
  3. 修改启动脚本,将-Xmx参数和-Xms参数置为4G,且增加dump堆参数(-XX:+HeapDumpOnOutOfMemoryError  -XX:HeapDumpPath=/data/logs/  ),如果堆内发生oom则能拿到我们心心念念的堆文件进行分析。 但是事与愿违,容器多次发生重启的时候,并没有发生项目堆内oom,也就是说,并没有dump下堆现场。此时更加确定,应该是堆外内存泄漏。

  4. 配置堆外参数:-XX:MaxDirectMemorySize 用于限制堆外内存的使用,但是实例的内存使用还是膨胀到11G。网上的小伙伴都说这个参数可以用来限制堆外内存使用,难道是我没用好。原本是想用这个参数来触发堆外内存不足的错误,好验证堆外内存泄漏这个方向。 既然这个方向走不通,那就扩大堆外看看是否堆外的泄漏能否回收,还是永久泄漏。

  5. 堆外内存泄漏一般由堆内对象引用(最常见由NIO引起,但是这次NIO表示不背锅),且堆内引用无法被回收引起的(我猜的)。通过第四点图,自然情况下的youngGC或者手动触发fullGC后,垃圾回收都能试堆回到正常水平。此处判断,泄漏的内存由可回收的引用所值向。 那么问题来了,该部分引用在垃圾回收前就已经大量堆积,导致堆外内存空间不足,触发k8s容器被kill。我猜的,接下来验证这个想法。

    • 让运维大佬将k8s实例调整到12G,因为每次重启时,容器的内存占用几乎稳定在11g左右。(好吧其实是运维大佬看容器一直重启,主动要求扩容协助排查,赞一个)
    • 将堆内内存限制在7G,堆内使用6G,留给堆外尽可能大的空间。
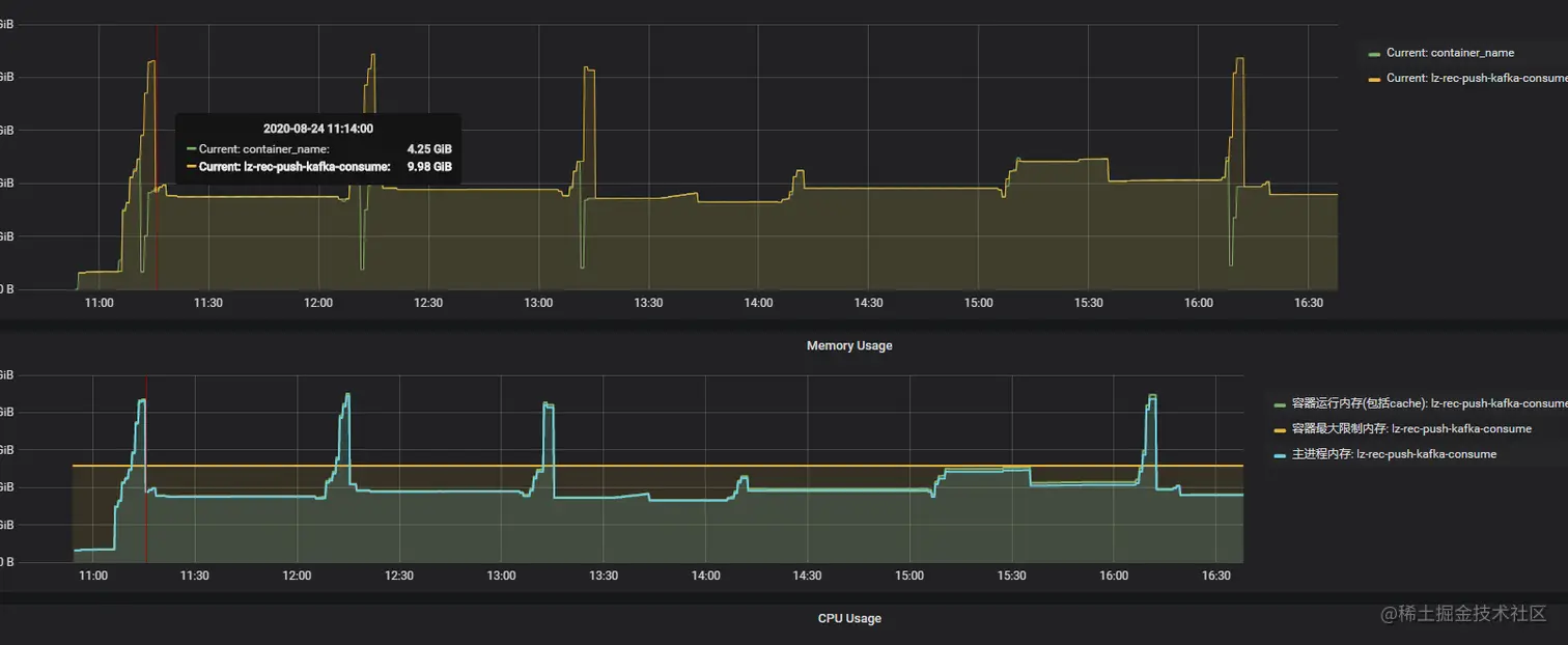
  6. 实例内存调整后,项目的三个实例在持续运行两天过程中,没有再出现重启情况,且每次“预生成数据”后内存能正常回收。由此确定,泄漏的堆外内存是可回收的,而非永久泄漏,且在堆内引用被回收后即可完成回收。图片7.png

  7. 上图为k8s实例资源监控图,仅能体现容器资源情况,而非容器内项目的堆情况,该图只能证明堆外内存能正常回收,而不是永久泄漏。既然不再重启了,那么问题解决了,搞定走人?天真,一个节点12G,没必要的浪费,运维大佬会杀人祭天的。 通过jstat命令可观察,且GC日志可以得出,堆内存使用基本可稳定在4G以内,没必要浪费12G的空间。 图片8.png

问:目前需要解决的问题是找出堆外内存泄漏的原因。

  1. 通过Google查找堆内存排查的文章:今咱们来聊聊JVM 堆外内存泄露的BUG是如何查找的    一次堆外内存泄露的排查过程
  2. 借用arthas观察,当Eden区膨胀到85%+的时候会进行一轮youngGC。所以盯着监控在Eden使用达到80%的时候将堆dump下来(jmap -dump:format=b,file=heap.hprof )。  

切:通过对分析工具对堆文件进行分析:JProfiler(后面会用到)、MemoryAnalyzer

  1. 借助Memory Analyzer (MAT)工具将堆文件开。具体使用流程可自行百度,这里不细讲。
    • 首先打开堆文件 图片10.png
    • 进入后看到对分析结果中出现三个明显的错误,问题一跟问题二是由于引入了arthas导致的,直接跳过。 图片9.png
    • 看到第三个问题是否眼前一亮,小时候我们学java的时候就知道java.lang.ref.Finalizer是干嘛的,有兴趣的可自行Google,也可看一下:JVM finalize实现原理与由此引发的血案 图片11.png
  • java.lang.ref.Finalizer基本确定回收阶段出现问题,进入搜索待回收的对象。此时我们不是纠结有多少对象没有被回收,为什么没有回收。而是这些没有回收的对象是否由指向堆外内存。 图片12.png
    • 点开实例查看所属类,此处看到这里出现3500+的未回收对象指向java.util.zip.ZipFile$ZipFileInflaterInputStream,赶紧Google发现还是有许多小伙伴碰到相同的问题,例如:Java压缩流GZIPStream导致的内存泄露 。 图片13.png
    • 看到ZipFileInflaterInputStream马上想起该压缩在哪使用:push消息在预生成后存储redis,批量生成后将消息进行压缩再存储,采用的正是zip压缩,代码示例如下: 遗憾的是项目中使用的压缩工具为jdk自带的zip压缩,有兴趣的孩子可以了解一下基于Deflater 和 Inflater的zip压缩。 (具体使用方法直接参照这两个类上的示例注释,应该是最权威的使用方式了)以下是本人在项目中的使用:

        byte[] input = log.getBytes();

        try (final ByteArrayOutputStream outputStream = new ByteArrayOutputStream(input.length)) {
            final Deflater compressor = new Deflater();
            compressor.setInput(input);
            compressor.finish();

            byte[] buffer = new byte[1024];
            int offset = 0;
            for (int length = compressor.deflate(buffer, offset, buffer.length); length > 0; length = compressor.deflate(buffer, offset, buffer.length)) {
                outputStream.write(buffer, 0, length);
                outputStream.flush();
            }
            //compressor.end();
            return Base64Utils.encodeToString(outputStream.toByteArray());
        }
    }

    public static String zipDecompress(final String str) throws Exception {

        byte[] input = Base64Utils.decodeFromString(str);

        try (final ByteArrayOutputStream byteArrayOutputStream = new ByteArrayOutputStream(input.length)) {

            final Inflater decompressor = new Inflater();
            decompressor.setInput(input);

            byte[] buffer = new byte[1024];
            for (int length = decompressor.inflate(buffer); length > 0 || !decompressor.finished(); length = decompressor.inflate(buffer)) {
                byteArrayOutputStream.write(buffer, 0, length);
            }
            //decompressor.end();
            return new String(byteArrayOutputStream.toByteArray());
        }
    }

  1. 奇怪的是,压缩与解压缩的预发都是采用try with resource的格式进行编写,讲道理是会进行流关闭的。网上部分小伙伴推荐使用snapy代替zip,但是我就不~~还是要搞清楚为什么此处没有在方法栈弹出之后马上做资源回收。
  2. 点击进入Deflater的deflate方法或者Inflater的inflate方法可以发现,二者都是调用了“native”方法,详细代码请参照源码。两个工具类均持有end()方法,其注释如下:
/**
     * Closes the compressor and discards any unprocessed input.
     * This method should be called when the compressor is no longer
     * being used, but will also be called automatically by the
     * finalize() method. Once this method is called, the behavior
     * of the Deflater object is undefined.
     */
  1. 所以以上代码中将注释掉的两行end()方法的调用放开即可(这两行是锁定问题后加上的)。end()方法在调用后即可对堆外使用的内存进行释放,而不是等待jvm垃圾回收来临之后,将引用回收时再间接使堆外的缓冲区回收。继续翻看源码,不难发现Deflater和Inflater确实重写了finalize方法,而该方法的实现正是调用end方法,这就验证了我们上面的猜想。众所周知finalize方法会在对象被回收的时候被调用且只会被调用一次。所以在对象回收之前,被引用的堆外的空间是无法被回收的。
 /**
     * Closes the compressor and discards any unprocessed input.
     * This method should be called when the compressor is no longer
     * being used, but will also be called automatically by the
     * finalize() method. Once this method is called, the behavior
     * of the Deflater object is undefined.
     */
    public void end() {
        synchronized (zsRef) {
            long addr = zsRef.address();
            zsRef.clear();
            if (addr != 0) {
                end(addr);
                buf = null;
            }
        }
    }

    /**
     * Closes the compressor when garbage is collected.
     */
    protected void finalize() {
        end();
    }
  1. 翻看redis的存储空间,好吧即使是高峰期的数据也不是很多,是我考虑太多了。

思考:项目发生重启是在kafka数据扩量后才出现的,那为何扩量前没有这个问题的出现呢?其实问题一直是存在的,只是数据量小的情况下,引用都在垃圾回收后能正常释放堆外内存。但是扩量后,瞬间的流量增高,产生大量的堆外内存使用引用。在下一次垃圾回收之前ReferenceQueue队列已经堆积了大量的引用,将容器内的堆外内存撑爆。

药:去除压缩解压缩动作

去除压缩与解压缩动作后,发版观察。项目的k8s实例资源监控处在合理范围。 图片14.png 至此,堆外内存问题已经解决了。

五、思考与复盘

问题:使用资源时,保持着资源使用后及时释放的习惯。该问题便是由压缩使用有误引起的,应该也算是低级错误了。

由于第一次排查堆外内存泄漏的问题,没有丰富的经验去锁定问题点达到快速排查,走了不着弯路。该文章略显啰嗦,但是主要目的还是想记录下排查问题的过程。第一次发博客,写作思路上有点紊乱,请多多包涵。如果有什么措辞不当的,还望指出。有什么好的建议也希望能指点一二。

一起来学习吧

PerfMa KO 系列课之 JVM 参数【Memory篇】

Yong GC 突刺排查又让我涨知识了!