实战案例丨使用云连接CC和数据复制服务DRS实现跨区域RDS迁移和数据同步

206 阅读3分钟

**摘要:**实践案例展示如何使用云连接CC和数据复制服务DRS实现跨区域RDS迁移和数据同步。

【业务场景及诉求】

希望将不同区域“华北-北京四”的rds与“亚太-新加坡”的rds进行迁移和数据同步,网络配置使用云连接CC。

【配置方法】

1.资源准备:

华北-北京四rds:rds-bj4

内网地址 172.16.111.204

虚拟私有云 vpc-bj4

子网 subnet-bj4 (172.16.111.0/24)

亚太-新加坡rds:rds-xjp

内网地址 192.168.1.84

虚拟私有云 vpc-xjp

子网 subnet-xjp (192.168.1.0/24)

2.创建云连接实例。

a.登录华为云控制台

b.打开服务列表,单击“网络 > 云连接”。

c.进入云连接服务信息页面,单击“创建云连接”,开始创建云连接实例。

3.为cc实例添加网络实例

a.在云连接列表中,单击目标云连接实例名称,进入云连接详情页面。

b.在云连接实例详情页面中,默认显示“网络实例”页签。

c.在加载网络实例页签中,单击“加载网络实例”。

d.在“加载网络实例”页面中,加载同账号网络实例。

e.将两个rds所在的vpc依次添加进来。

f.特别注意:已在其他cc实例中添加过的vpc,将搜索不到。

![](https://picb.zhimg.com/80/v2-cd2a6006b6771114a96c5652b38b02d8_720w.jpg)

4.购买带宽包,配置域间带宽

a.为了实现相同大区不同区域或不同大区之间的互通,用户需要先购买带宽包,并绑定到对应的云连接实例中。

b.分为两个不同的大区:中国大陆、亚太。

c.购买带宽包时,按需要选择对应的互通类型和大区。

d.购买带宽包后,进入云连接实例详情页面,在域间带宽页签中,单击“配置域间带宽”,配置完域间带宽后,配置了带宽的区域间就可以进行正常通信。

5.云连接默认跨区域互通带宽为10kbps,仅用于测试连通性,需配置域间带宽以保证业务正常使用。因此,虽然cc实例没有配置域间带宽,但是已经可以创建drs灾备任务进行测试了。 (这篇案例中只做了测试使用,没有配置域间带宽,特别注意:正常情况下,需要为云连接实例配置域间带宽以保证业务正常使用!!! 参考链接:support.huaweicloud.com/qs-cc/cc_02…

6.在北京四创建灾备任务。

a.登录drs控制台,选择多活灾备管理,点击右上角的创建灾备任务。

b.使用云连接,网络类型要选择vpn、专线网络

7.测试源库和目标库的联通性

*如果创建drs任务的时候本云为备,要注意将源库的安全组对drs实例的ip地址放通数据库端口,否则测试连接将会失败。

*如果本云为主,要注意将目标库的安全组对drs实例的ip地址放通数据库端口,否则测试连接将会失败。

8.下一步,进行预检查

目标库要为空库,若不是空库,将会报错。

9.下一步启动任务,查看情况

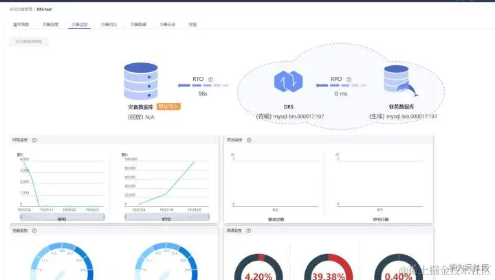
**10.点击灾备任务名称,进入详情页,可以看到基本信息、灾备进度、灾备监控、灾备对比、灾备数据、灾备日志和标签等功能。**点击对应功能,查看灾备任务详情,可以清晰的掌握迁移进度。

相关干货文档推荐:DRS上手手册

点击关注,第一时间了解华为云新鲜技术~