Nan's BBS 南生论坛(SSM)

539 阅读3分钟

推荐:我的另一个基于【SpringBoot+Vue】的论坛项目

Nan's BBS 南生论坛(SSM)

GitHub stars GitHub forks

南生论坛V3.0.0(SpringBoot+Vue)上线了

南生论坛v3.0.0 欢迎大家使用......

关于项目

  • 南生论坛基于SSM框架,自适应手机端和电脑端,界面简洁美观,功能完善。分为用户系统管理系统两部分
  • 该论坛适合初学SSM童鞋学习。主要涉及技术包括Spring 、SpringMVC 、MyBatis 、Redis、MySQL 、Bootstrap 、jQuery 、Ajax 、Layer、ECharts、Editor.md

在线演示

手机上也有不错的展示效果...

用户系统:www.nanshengbbs.top - (测试账号:椿/123456;也可自己注册)

管理系统:www.nanshengbbs.top/admin ↓↓↓

为了避免大家删除数据,暂时不给后台账号,望理解!

获取SQL脚本or疑问解答

需要获取SQL脚本or有疑问的童鞋加作者QQ:924818949

推荐理由

  • 注释十分详细、逻辑清晰、界面简洁美观、功能较完善、代码冗余度低、命名规范
  • 支持Markdown、Redis缓存技术、QQ分享文章
  • 图片/视频文件上七牛云、专注阅读
  • ECharts图表化展示、人机交互、异步加载、分页加载、
  • 作者每天晚上统一解决你遇到的技术问题和困难
  • ...

功能结构

  • 用户系统-功能结构图

    注:发布的帖子需要管理员“审核通”过后才能在首页显示,可以在“我的主页”查看帖子状态

  • 管理系统-功能结构图

版本更新

如果可以帮忙点一次StarFork

版本号下载地址详情说明时间
v2.8.*github:bbs-ssmv2.8.2
gitee:bbs-ssmv2.8.2
v2.8.2
v2.8.1
2020.06
v2.6github:bbs-ssmv2.6
gitee:bbs-ssmv2.6
v2.62019.11
v2.0github:bbs-ssmv2.0
gitee:bbs-ssmv2.0
v2.02019.05
v1.0github:bbs-ssmv1.0
gitee:bbs-ssmv1.0
v1.02018.0

项目源码

如果可以帮忙点一次StarFork

来源最新源码
githubgithub.com/maliangnans…
码云gitee.com/maliangnans…

技术栈

Spring 、SpringMVC 、MyBatis 、Redis、MySQL 、Bootstrap 、jQuery 、Ajax 、Layer、ECharts、Editor.md

运行环境

jdk1.8 、tomcat9 、mysql8.0 、maven3.6.0 、IntelliJ IDEA 2020.2.3 x64

引用本项目流程

推荐使用IDEA

通用操作

  • 下载自己需要的版本

  • 将bbs_test.sql导入MySQL数据库:

    • 创建数据库bbs_test

      create database bbs_test;
      
    • 进入bbs_test数据库

      use bbs_test;
      
    • 将bbs_test.sql导入bbs_test数据库

      source 你的路径\bbs_test.sql;
      

针对eclipse

  • 确保你安装了 Maven

    没有用过 Maven 的童鞋,赶快去学一下,安装一下;为了避免麻烦,请尽量使用3.5.4 +版本

  • 使用eclipse将ssm-bbs以maven的方式导入

    等待Maven下载依赖包完成...

  • 修改项目部署路径(v2.8.2及其以上不用操作这一步)

  • 启动项目

    可以正常访问与操作了...真好

针对idea

  • IntelliJIDEA-tomcat在浏览器js乱码问题解决

    IntelliJIDEA-tomcat在浏览器js乱码问题解决

  • 确保你安装了 Maven

    没有用过 Maven 的童鞋,赶快去学一下,安装一下;为了避免麻烦,请尽量使用3.5.4 +版本

  • 使用idea将ssm-bbs导入

    点击“Enable Auto-Import”让其自动下载依赖包

    等待Maven下载依赖包完成...

  • 修改项目部署路径(v2.8.2及其以上不用操作这一步)

  • 启动项目

    可以正常访问与操作了...真好

静态展示

用户系统

  • 首页

    image

  • 文章详情

    image

  • 闲聊 image

  • 毒鸡汤 image

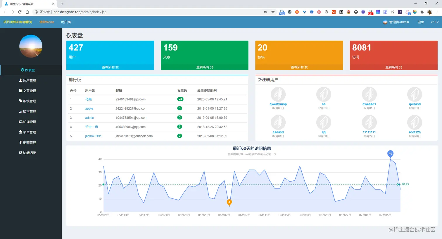
管理系统

  • 仪表盘

    image

查看全部

↓↓↓↓↓↓↓↓↓↓↓↓↓↓↓↓↓↓↓↓↓↓↓↓↓↓↓↓↓↓↓↓↓↓↓↓↓↓↓↓↓↓↓↓↓↓↓↓↓↓↓↓↓↓↓↓↓↓↓↓↓↓↓

前往查看南生论坛所有页面的展示效果