Spring Boot Actustor监控 集成Prometheus&Grafana

1,791 阅读5分钟

Spring Boot Metrics监控之Prometheus&Grafana

在第一部分中,我们学习到了spring-boot-actuator模块做了什么,如何配置spring boot应用以及如何与各样的actuator endpoints交互。

在这篇文章中,我们将学习spring boot如何整合外部监控系统Prometheus和图表解决方案Grafana

在这篇文章的末尾,我们将在自己本地电脑建立一个Prometheus和Grafana仪表盘,用来可视化监控Spring Boot应用产生的所有metrics。

Prometheus

Prometheus是一个开源的监控系统,它由以下几个核心组件构成:

  • 数据爬虫:根据配置的时间定期通过HTTP抓取metrics数据。
  • time-series 数据库:存储所有的metrics数据。
  • 简单的用户交互接口:可视化、查询和监控所有的metrics。

Grafana

Grafana使你能够把来自不同数据源,比如:Elasticsearch、Prometheus、Graphite、influxDB等多样的数据以绚丽的图标展示出来。

它也能基于你的metrics数据发出告警。当一个告警状态改变时,它能通过email、slack或者其他途径通知你。

值得注意的是,Prometheus仪表盘也有简单的图标。但是Grafana的图标表现的更好。这也是为什么,在这篇文章中,我们将整合Grafana和Prometheus来可视化metrics数据。

增加Micrometer Prometheus Registry到Spring Boot应用

为了整合Prometheus,你需要增加micrometer-redistry-prometheus依赖:

<!-- Micrometer Prometheus registry  -->
<dependency>
    <groupId>io.micrometer</groupId>
    <artifactId>micrometer-registry-prometheus</artifactId>
</dependency>

一旦你增加了上述的依赖,Spring Boot会自动配置一个PrometheusMeterRegistryCollectorRegistry来收集和输出格式化的metrics数据,使得Prometheus服务器可以爬取。

所有应用的metrics数据是根据一个叫/prometheus 的endpoint来设置是否可用。Prometheus服务器可以周期性的爬取这个endpoint来取metrics数据。

解析Spring Boot Actuator的/prometheus endpoint

首先,你可以通过actuator endpoint-discovery页面(http://localhost:8080/actuator)来看一下prometheus endpoint。

"prometheus": {
    "href": "http://127.0.0.1:8080/actuator/prometheus",
    "templated": false
}

rometheus endpoint暴露了格式化的metrics数据给Prometheus服务器。你可以通过prometheus endpoint(http://localhost:8080/actuator/prometheus)看到被暴露的metrics数据:

# HELP system_cpu_count The number of processors available to the Java virtual machine
# TYPE system_cpu_count gauge
system_cpu_count 4.0
# HELP tomcat_sessions_expired_sessions_total  
# TYPE tomcat_sessions_expired_sessions_total counter
tomcat_sessions_expired_sessions_total 0.0
# HELP jvm_classes_loaded_classes The number of classes that are currently loaded in the Java virtual machine
# TYPE jvm_classes_loaded_classes gauge
jvm_classes_loaded_classes 7076.0
# HELP jvm_gc_live_data_size_bytes Size of old generation memory pool after a full GC
# TYPE jvm_gc_live_data_size_bytes gauge
jvm_gc_live_data_size_bytes 1.5777464E7
# HELP jvm_buffer_count_buffers An estimate of the number of buffers in the pool
# TYPE jvm_buffer_count_buffers gauge
jvm_buffer_count_buffers{id="direct",} 7.0
jvm_buffer_count_buffers{id="mapped",} 0.0
# HELP tomcat_sessions_alive_max_seconds  
# TYPE tomcat_sessions_alive_max_seconds gauge
tomcat_sessions_alive_max_seconds 0.0
# HELP process_cpu_usage The "recent cpu usage" for the Java Virtual Machine process
# TYPE process_cpu_usage gauge
process_cpu_usage 2.1122726120743928E-4
# HELP jvm_threads_states_threads The current number of threads having NEW state
# TYPE jvm_threads_states_threads gauge
jvm_threads_states_threads{state="runnable",} 10.0
jvm_threads_states_threads{state="blocked",} 0.0
jvm_threads_states_threads{state="waiting",} 12.0
jvm_threads_states_threads{state="timed-waiting",} 3.0
jvm_threads_states_threads{state="new",} 0.0
jvm_threads_states_threads{state="terminated",} 0.0

......

使用Docker下载和运行Prometheus

下载Prometheus

你可以使用docker pull命令来下载Prometheus docker image。

$ docker pull prom/prometheus

一旦这个images被下载下来,你就可以使用docker images 命令来查看本地的image列表:

$ docker images
REPOSITORY          TAG                 IMAGE ID            CREATED             SIZE
prom/prometheus     latest              9f345bfa8fef        8 days ago          142MB

Prometheus配置(prometheus.yml)

接下来,我们需要配置Prometheus来抓取Spring Boot Actuator的/prometheus endpoint中的metrics数据。

创建一个prometheus.yml的文件,填入以下内容:

# my global config
global:
  scrape_interval:     15s # Set the scrape interval to every 15 seconds. Default is every 1 minute.
  evaluation_interval: 15s # Evaluate rules every 15 seconds. The default is every 1 minute.
  # scrape_timeout is set to the global default (10s).

# Load rules once and periodically evaluate them according to the global 'evaluation_interval'.
rule_files:
  # - "first_rules.yml"
  # - "second_rules.yml"

# A scrape configuration containing exactly one endpoint to scrape:
# Here it's Prometheus itself.
scrape_configs:
  # The job name is added as a label `job=<job_name>` to any timeseries scraped from this config.
  - job_name: 'prometheus'
    # metrics_path defaults to '/metrics'
    # scheme defaults to 'http'.
    static_configs:
    - targets: ['127.0.0.1:9090']

  - job_name: 'spring-actuator'
    metrics_path: '/actuator/prometheus'
    scrape_interval: 5s
    static_configs:
    - targets: ['HOST_IP:8080']

在Prometheus文档中,上面的配置文件是basic configuration file的扩展。

上面中比较重要的配置项是spring-actuator job中的scrape_configs选项。

metrics_path是Actuator中prometheus endpoint中的路径。targes包含了Spring Boot应用的HOSTPORT

请确保替换HOST_IP为你Spring Boot应用运行的电脑的IP地址。值得注意的是,localhost将不起作用,因为我们将从docker container中连接HOST机器。你必须设置网络IP地址。

使用Docker运行Prometheus

最后,让我们在Docker中运行Prometheus。使用以下命令来启动一个Prometheus服务器。

$ docker run -d --name=prometheus -p 9090:9090 -v <PATH_TO_prometheus.yml_FILE>:/etc/prometheus/prometheus.yml prom/prometheus --config.file=/etc/prometheus/prometheus.yml

请确保替换<PATH_TO_prometheus.yml_FILE>为你在上面创建的Prometheus配置文件的保存的路径。

在运行上述命令之后,docker将在container中启动一个Prometheus服务器。你可以通过以下命令看到所有的container:

$ docker ps -a
CONTAINER ID        IMAGE                 COMMAND                  CREATED             STATUS              PORTS                                                                                        NAMES
3cad520251b6        prom/prometheus       "/bin/prometheus --c…"   About an hour ago   Up About an hour    0.0.0.0:9090->9090/tcp                                                                       prometheus

在Prometheus仪表盘中可视化Spring Boot Metrics

你可以通过访问http://localhost:9090访问Prometheus仪表盘。你可以通过Prometheus查询表达式来查询metrics。

下面是一些例子:

  • 系统CPU使用

    1593919551357

  • API延迟响应

    1593919691025

你可以从Prometheus官方文档中学习更多的 Prometheus Query Expressions

使用Docker下载和运行Grafana

下载Grafana

使用以下命令可以使Docker下载和运行Grafana:

$ docker run -d --name=grafana -p 3000:3000 grafana/grafana

上述命令将在Docker Container中开启一个Grafana,并且使用3000端口在主机上提供服务。

你可以使用docker ps -a来查看Docker container列表:

$ docker ps -a
CONTAINER ID        IMAGE                 COMMAND                  CREATED             STATUS              PORTS                                                                                        NAMES
fe5885671628        grafana/grafana       "/run.sh"                14 seconds ago      Up 12 seconds       0.0.0.0:3000->3000/tcp                                                                       grafana
88e8e0effe6c        prom/prometheus       "/bin/prometheus --c…"   18 minutes ago      Up 18 minutes       0.0.0.0:9090->9090/tcp                                                                       prometheus

你可以访问http://localhost:3000,并且使用默认的账户名(admin)密码(admin)来登录Grafana

配置Grafana导入Prometheus中的metrics数据

通过以下几步导入Prometheus中的metrics数据并在Grafana上可视化。

在Grafana上添加数据源

1593920356152

建立一个仪表盘图表

1593920637535

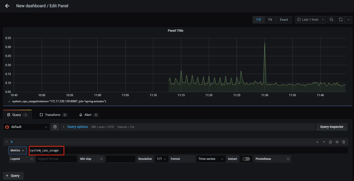
添加一个Prometheus查询

1593920708865

默认可视化

Grafana的面板配置过程还是比较繁琐的,如果我们不想自己去配置,那我们可以去Grafana官网上去 下载一个dashboard。

1593921340778

阅读第一部分:Spring Boot Actuator:健康检查、审计、统计和监控

文章源地址

autumn200.com/2020/07/04/…

翻译源