Dinsight实时风控引擎应用技巧:三步轻松配置风控策略

453 阅读3分钟

垃圾注册”不仅扰乱业务部门的用户信息库,占用业务资源,同时还是黑灰产“羊毛党”的温床,为企业业务稳定埋下诸多隐患。


过去,简单的风控策略需要自主开发编写,一方面投入的人力较多,另一方面,随着黑灰产技术能力的提升,企业的风控策略也面临更快的迭代压力。


而现在,困扰业务部门的“垃圾注册”问题即将迎来新的解决方式!


Dinsight实时风控引擎:风控策略配置更简单


Dinsight实时风控引擎是⼀款基于设备指纹、流计算等先进技术,实现毫秒级决策的⻛险防控产品, 该产品融合了专家策略、决策流、策略实验室等组件,通过配置可视化的⽅式让策略业务⼈员可以简单⾼效地配置出不同场景、不同风险下的风险防控策略。


以“垃圾注册”为例,顶象策略专家提供了“单日注册成功波动比”、“相似IP注册限制”、“高危时间注册限制”等策略,通过设备、IP、时间、行为等多维度的识别策略,可有效识别出黑灰产垃圾注册的行为。


顶象Dinsight智能风控强大的可视化界面,能够让技术小白也迅速上手风控策略的配置,轻松扫除垃圾注册的烦恼。


接下来,我们将以“垃圾注册”里一个基础策略的配置为例,演示配置方法。


只需三步,轻松配置风控策略


以“单日注册成功波动比”策略为例,小象演示一下如何仅用三步完成风控策略的配置。


第一步,进入指标配置。“单日注册成功波动比”策略里需要使用“自然日注册成功次数”的指标,新建名为“自然日注册成功次数”的指标。




第二步,进入字段配置。新建一个字段,来计算注册成功比。




第三步,进入策略配置。新建“单日注册成功比”的策略。




至此,“单日注册成功波动比”的风控策略就配置成功啦!


以上是“垃圾注册”风控策略中的一个基础模块,想要做好全方位的“垃圾注册”等风险行为的防控,还需要与企业的业务场景密切结合,使用Dinsight智能风控做好全链路风控体系的建设。


目前,顶象技术的产品与解决方案已覆盖银行、电商、互金、航旅等行业,江苏银行、南京银行、饿了么、中国国际航空等领军企业已通过和顶象合作,建立更稳定的智能风控体系。


实时监测策略效果,大数据赋能企业风控


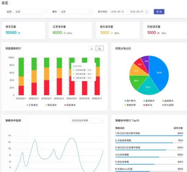
Dinsight实时风控引擎不仅能够实现策略配置的简易操作,还能够让风险识别情况可视化、数据化。

如图所示,在成功完成策略配置后,即可在风险大盘里实时查看风控对风险的识别情况。

undefined


风险大盘通过风险地域分布、风险趋势及实时请求等维度数据,展示当前的风险趋势。还可以通过策略命中排行、风险类型占比、请求设备分布等维度数据,为风控人员策略调优提供数据依据。


undefined


在总览里,业务人员还可以查询历史风险数据,通过数据来驱动业务决策,更好地提高企业风控能力质效。