离线数据分析

219 阅读1分钟

what is it

whole local bi system use websql. user upload excel file, the file sheets will be sequalized to websql tables.

tables fields produce data, the data render the charts.

how to use

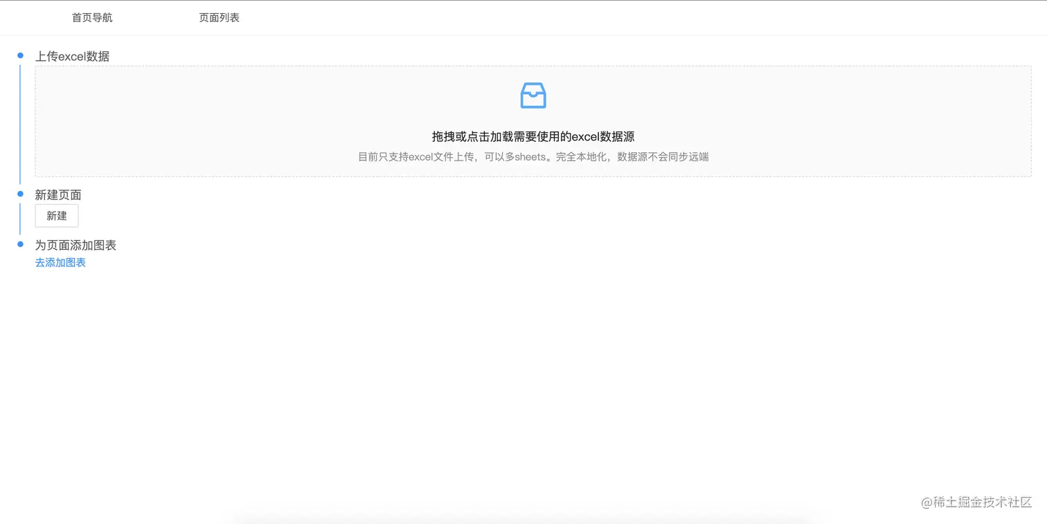
first

upload your wanting analyze data source by excel file

after upload the excel you can then make a page

second

click 新建 to create a page

third

now you in the created page, then you can add some charts to the page.

click the add panel

fourth

get to the add page, make charts,

for example i create a bar chart

fifth

when the chart created, you then add the chart to you page. click the 添加 button

and after you clicked, you'll be at the added page

charts

bars

normal

stack

align

pie

normal

circle

overall

after you finish you page, switch to that, you'll find the whole content

github

github.com/lidasong/ea…

demo

lidasong.github.io/mugong/bi