信息大爆炸时代,浩如烟海的事件信息和不断变化的IT拓扑关系,日益成为IT运维团队的一场噩梦,那一款成熟的事件管理平台所能带来哪些效益呢?
睿象云智能告警平台Cloud Alert(简称CA)快速接入各类事件,通过人工智能算法自动发现、诊断、修复IT系统运行事故,并能帮助企业形成最佳事件管理流程,让业务运行更加安全可靠;接下来就来详细的说下吧~
●支持多平台应用集中管理
用户可以将多个监控平台接入到CA当中进行统一管理,目前支持的平台有Zabbix、Prometheus、Nagios、Open-Falcon、AWS、阿里云、Cacti、Solarwinds、睿象云、监控宝、Grafana、Vmware、Site24x7、如果上述都没有支持你的监控系统,那还可以用通用集成Rest API和邮箱集成。

●告警的自定义分派
用户可以根据不同的应用,选择多种分派条件,使得告警通知的到指定的人,达到告警的多样化分派,并且用户也可以设置延迟分派策略,使得告警二次或多次通知,避免遗漏重要告警通知。

●多样化的通知方式
用户可以根据告警不同的状态、不同的时间、不同的级别,以不同的方式,通知到指定的人,目前支持的通知方式有电话、短信、微信、邮件、APP。用户也可也选择是否延迟通知。

●排班策略
系统支持根据用户需求设置排班,满足满足企业内部循环排班需求,使得告警只会通知到值班人员;并且支持临时修改排班人员。

●告警的压缩与降噪(事中)
用户可设置自定义压缩条件或者是算法智能降噪,可以有效的避免告警风暴,减少人员的处理工作量,也能快速有效的查找到问题的根因。

● 告警降噪(事后)
用户可以通过高聚合智能算法降噪或者是仿阅读智能算法降噪,从而达到事后告警的分析效果,使得用户可以发现告警的主要根因问题。


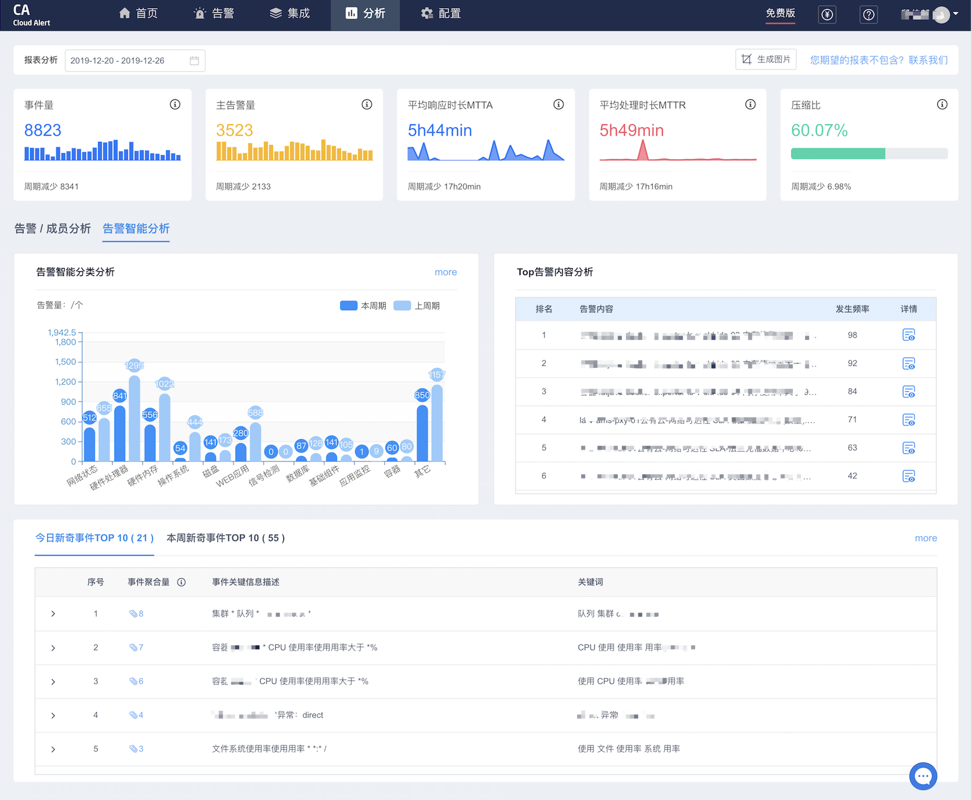
● 告警分析
CA提供多维度报表帮助您快速分析告警、成员工作效率,概览系统运行状况。支持自定义时间段,回溯分析历史系统状况。


● 新奇事件
为了进一步帮助用户识别和定位可能的重要告警问题,CA引入了新奇事件。环比上周期,本周期内新发生的事件,即为新奇事件。
