利用PerfDog分析游戏性能瓶颈 首先明确测试目的 测试报告的解析 首先明确测试目的 最近在检查游戏的质量品质,发现流畅度比较差,游戏卡顿较多, 首先我们要明确性能的瓶颈在哪里,这就是本次我们测试的目的; 常见的的游戏瓶颈例如 CPU,GPU,内存,通过Perfdog都可以很轻松的得到各项数据指标;但首先确保手机和电脑要连接正常,比如你可以通过 adb devices 来查看手机是否连接到电脑;
像这样:

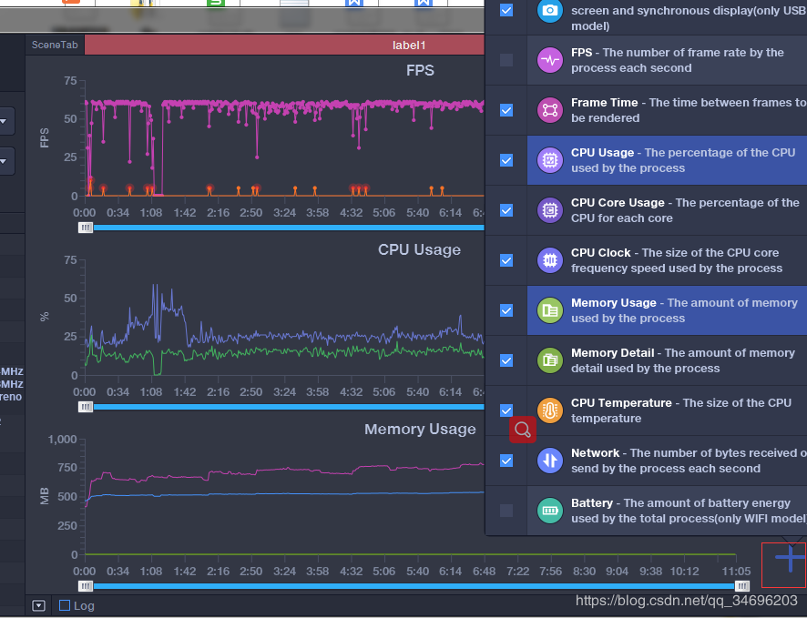
接下来要记得设置好你想要捕获的数据,点击右下角的+勾选你要的操作;
但要注意,除非必要,否则要根据你自己的需求来勾选要捕获的数据,毕竟每多一项数据,就会多影响一些手机性能,比如电量,但不用担心会对cpu,内存,gpu等造成影响,毕竟perfdog是针对应用获取的,不是捕获全局数据;
具体的使用方法可以参考
perfdog操作说明
里面当然也有些具体的指标代表的含义,或者你也可以在这里找到一些描述
Perfdog支持

测试报告的解析
这是选取的低端机型
这里是CPU数据,看起来没什么问题,不像是瓶颈。

这是内存数据,内存一直在上涨,呈现上升趋势,有些危险, 可能会存在内存泄漏,而且此处内存是PSS内存数据,所以内存占用较高,对于总内存一共是1.8G的手机来说内存已经很高了;
可以算是一个瓶颈点;

这是是GPU数据,可以看出,存在一个明显的高消耗区域,

进一步判断,在这个节点CPu的温度骤然上升,毕竟GPU已经爆表了嘛;

继续跟进定位当时的游戏情况,发现是刚刚进入到另一张地图,那么是否是该地图的问题呢?

去查看该段GPU消耗降低时间点,发现在进入地图3的时候,GPU消耗降低,综合以上数据,在地图2的时候GPU消耗陡然上升爆表,于是我们得出结论,地图2里没有优化好,可能一些美术资源没有经过优化,或者在这张地图内有什么其他的骚操作;

于是本次测试结论有两个, 1内存过大,呈现一直上升的趋势,可能会存在内存泄露; 2.游戏内的地图2存在GPU消耗过高的问题,通常是地图没优化好,但也不排除存在其他骚操作; 综合来说我们分析报告首先要明确自己的目标; 1.总体概览一下报告分析; 2.逐项拿数据对比自己产品的指标; 比如我们的安卓内存指标是
1档机型指标:最高PSS<=550MB 华为P20/VIVO X20 最高PSS≤1200MB
2档机型指标:最高PSS<=450MB OPPO R9 Plus/华为Mate 8 最高PSS≤1000MB
3档机型指标:最高PSS<=350MB OPPO A59s/VIVO Y66 最高PSS≤800MB
3.找比较明显的特质区域 如果没有明显的区域就只能依赖经验一点点分析咯,
4.分析得出结论