一、Glances介绍
glances是一个基于python语言开发,可以为linux或者UNIX性能提供监视和分析性能数据的功能。glances在用户的终端上显示重要的系统信息,并动态的进行更新,让管理员实时掌握系统资源的使用情况,而动态监控并不会消耗大量的系统资源,比如CPU资源,通常消耗小于2%,glances默认每两秒更新一次数据。同时glances还可以将相同的数据捕获到一个文件,便于以后对报告进行分析和图形绘制,支持的文件格式有.csv电子表格格式和和html格式。
github地址:github.com/nicolargo/.…
glances工具的功能如下:
- CPU使用率
- 内存使用率
- 内核统计信息和运行队列信息
- 磁盘I/O速度、传输和读/写比率
- 磁盘适配器
- 网络I/O速度、传输和读/写比率
- 页面监控
- 进程监控-消耗资源最多的进程
- 计算机信息和系统资源

效果图
二、glances安装方式
- 源码安装
- pip命令安装
- yum安装
源码安装比较复杂,可能会遇到依赖问题不好解决;pip安装和yum安装都可以选择。文档手册:glances.readthedocs.i...
三、安装glances
Glances 一般已集成到大多数 Linux 发行版的官方软件源中,可以直接使用系统的包管理器(如 apt-get、yum)安装:
sudo apt-get install glances
yum install epel* -yyum -y install glances
当然也可以使用 Python 的包管理器(pip 命令)进行安装:
pip install glances
温度监控工具安装
lm_sensors 的软件可以帮助我们来监控主板、CPU 的工作电压、风扇转速、温度等数据。这些数据我们通常在主板的 BIOS 也可以看到。当我们可以在机器运行的时候通过 lm_sensors 随时来监测着 CPU 的温度变化,可以预防呵保护因为 CPU 过热而会烧掉。lm_sensors 软件监测到的数据可以被 glances 调用并且显示_。_
yum -y install lm_sensors
其实,这些开源软件的安装非常简单,基本100%是傻瓜式的,没有什么太大的问题。
四、Glances的使用
Glances 有 4 种颜色标记,分别表示不同的紧急程度:
- 绿色:OK
- 蓝色:CAREFUL
- 紫色:WARNING
- 红色:CRITICAL
绿色表示性能良好;(此时 CPU 使用率、磁盘空间使用率和内存使用率低于 50%,系统负载低于 0.7)。蓝色表示系统性能有一些小问题,用户应当开始关注系统性能;(此时 CPU 使用率、磁盘空间使用率和内存使用率在 50%-70% 之间,系统负载在 0.7-1 之间)。
品红表示性能报警,应当采取措施比如备份数据;(此时 CPU 使用率、磁盘空间使用率和内存使用率在 70%-90% 之间,,系统负载在 1-5 之间)。
红色表示性能问题严重,可能宕机;(此时 CPU 使用率、磁盘空间使用率和内存使用率在大于 90%,系统负载大于 5)。
glances 使用方法
glances 是一个命令行工具包括如下命令选项:
- -b:显示网络连接速度 Byte/ 秒
- -B @IP|host :绑定服务器端 IP 地址或者主机名称
- -c @IP|host:连接 glances 服务器端
- -C file:设置配置文件默认是 /etc/glances/glances.conf
- -d:关闭磁盘 I/O 模块
- -e:显示传感器温度
- -f file:设置输出文件(格式是 HTML 或者 CSV)
- -m:关闭挂载的磁盘模块
- -n:关闭网络模块
- -p PORT:设置运行端口默认是 61209
- -P password:设置客户端 / 服务器密码
- -s:设置 glances 运行模式为服务器
- -t sec:设置屏幕刷新的时间间隔,单位为秒,默认值为 2 秒,数值范围:1~32767
- -h : 显示帮助信息
- -v : 显示版本信息

glances 工作界面的说明 :
在图中 的上部是 CPU 、Load(负载)、Mem(内存使用)、 Swap(交换分区)的使用情况。在图中的中上部是网络接口、Processes(进程)的使用情况。通常包括如下字段:
- VIRT: 虚拟内存大小
- RES: 进程占用的物理内存值
- %CPU:该进程占用的 CPU 使用率
- %MEM:该进程占用的物理内存和总内存的百分比
- PID: 进程 ID 号
- USER: 进程所有者的用户名
- TIME+: 该进程启动后占用的总的 CPU 时间
- IO_R 和 IO_W: 进程的读写 I/O 速率
- NAME: 进程名称
- NI: 进程优先级
- S: 进程状态,其中 S 表示休眠,R 表示正在运行,Z 表示僵死状态。
另外 glances 可以使用交互式的方式运行该工具,用户可以使用如下快捷键:
- h :显示帮助信息
- q :离开程序退出
- c :按照 CPU 实时负载对系统进程进行排序
- m :按照内存使用状况对系统进程排序
- i:按照 I/O 使用状况对系统进程排序
- p:按照进程名称排序
- d :显示磁盘读写状况
- w :删除日志文件
- l :显示日志
- s:显示传感器信息
- f :显示系统信息
- 1 :轮流显示每个 CPU 内核的使用情况
五、Glances的C/S模式
glances还支持C/S模式监控,被监控机运行服务端,监控端运行客户端既可以实现远程监控,两端都安装Glances服务即可。
服务端启动
服务端使用的端口默认是61209,启动命令如下:
glances -s -B 192.168.1.253glances server is running on 192.168.1.253:61209
客户端访问
glances -c 192.168.1.253
也可以使用用户名与密码进行访问,默认用户名是glances,如果想更改的话可以使用--username进行更换。下面是官方的原文:
In client/server mode, limits are set by the server side.
You can set a password to access to the server using the --password. By default, the username is glances but you can change it with --username.
glances -s --usernameDefine the Glances server username: testDefine the Glances server password (test username):Password (confirm):Do you want to save the password? [Yes/No]: YesGlances XML-RPC server is running on 0.0.0.0:61209
客户端连接方式如下:
glances -c 192.168.1.253 --username test

六、Glances的WebServer 模式
在 glances 的 WebServer 模式下,客户端只通过浏览器访问就可以获取远程服务器的运行状态。只需要安装 Python 的 Bottle 模块:
pip install bottle
安装成功后,使用glances -w命令即可开启 WebServer 模式。
客户端使用浏览器访问http://SERVER_IP:61208/进入监控界面。

它的WEB模式还可以在手机上看,如下图。

来源官方文档
七、其它高级应用
导出数据为CSV格式,命令如下:
glances --export-csv /tmp/1.csv
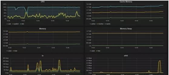
glances还可以与InfluxDB、Grafana这些开源软件一起配合,构建成一个监控平台,和其它监控软件一样,能形成实时化、图表化的数据显示。


感兴趣的朋友可以自己在测试环境玩玩,一个很好的,功能强大的工具。
你有什么好用的性能工具?
欢迎留言分享一起交流下!