Quick BI和Power BI实测比对

1,055 阅读5分钟

摘要:
Quick BI和Power BI分别是阿里云和微软云上的官方BI产品,两款产品都是比较好的自助式商业智能软件,都具备云BI的优势,既能够像SaaS运行在阿里云或者Azure云上,又能快速部署到本地的服务器中运行。但是,两款产品还是有非常大的区别的;比如Power BI微软主打的是组合策略,需要Power BI Desktop、Power Query、Excel等多个产品的各自使用;Quick BI崇尚“高效数据分析与展现”,是基于网页版能实现数据建模、可视化报表以及类Excel分析、数据门户分享等一站式数据分析链路。那么两款产品比较起来到底哪个更好用?下面我们对这两款商业智能软件做个对比评测。

一、Quick BI对比Power BI:数据源连接
从数据引擎的对接能力来看,两者差不多,比如Power BI支持连接文件、Azure、联机服务、SQL Server、MySQL、Oracle等多种关系数据库;Quick BI 支持连接文件、阿里云多种数据库、SQL Server等多种数据库。
不同点在于一是两个产品集中在于对各自的云数据库的支持,二是Quick BI在支持常见数据库的基础上,还支持跨数据源查询,以及对常见数据库支持上传本地文件。
Quick BI如下所示:
image

Power BI如下所示:
image

二、Quick BI对比Power BI:数据处理和建模
Quick BI支持自助式建模,和SQL建模两种方式,通过网页版连接到数据库,映射成逻辑表,可以直接对大数据量的数据表做数据集管理和处理,并支持对特定数据库的加速;Quick BI图示如下:
image

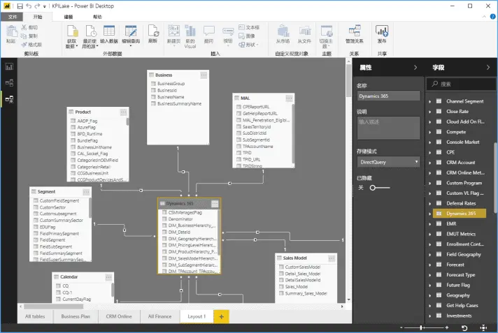
Power BI网页版无数据建模功能,需要安装Power BI Desktop版连接本地数据库,在本机上对数据表的行列进行灵活的处理和相关的数据集操作,但其中对于数据量会有限制和要求,而且Desktop版仅支持Windows系统,不支持Mac电脑;Power BI desktop版实例如下:
image

三、Quick BI对比Power BI:可视化展现和报表制作
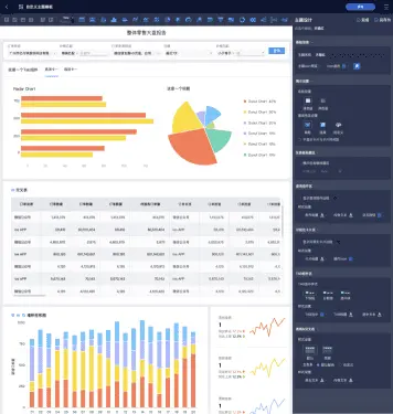
Quick BI网页版支持可视化数据报表搭建和电子表格的两种数据分析分析方式,其中可视化报表支持40+种图表组件的展示,以及复杂的查询控件的设置来方便预览者动态查询数据,电子表格除包含本地Excel的基础功能以外,优势在于能直接联系加工好的数据集,并支持数据动态更新。Quick BI图示如下:
image
image

Power BI网页版支持可视化数据报表的搭建,并提供多种图表的配置和展现;同时本地支持Excel支持复杂的报表分析和制作,示例如下:
image

四、Quick BI对比Power BI:用户分享及数据
Power BI本地服务器用户能共享报表,但不能编辑仪表板,并缺少在Power BI SaaS上的机器学习功能。 用户还报告了不同数据支持方面的不一致之处。微软没有灵活性的提供对Azure以外的云服务器同样好的性能支持。
Quick BI 为网页版,网页版可以编辑和通过URL分享给企业小伙伴,开发者并一键发布即访问者可实时观测到报表的变化,同时Quick BI的本地服务器版(豪华版)支持的功能为云上SaaS版的功能集合;同时从Quick BI的权限架构体系中可以看出Quick BI更适合中国国情,是面向企业IT部门、业务人员,提供企业级管控下的业务人员自助式数据分析,从而实现上游IT部分做好数据管控,下游业务部分充分利用加工好的底层数据来自助式分析,支撑前台业务的快速发展。

五、Quick BI对比Power BI:移动端
Quick BI以HTML5形式集成钉钉微应用中,还支持对接企业的账号系统,嵌入到自有的APP系统中。Quick BI用移动端打造了以访问者为中心的报表搜索、查看、收藏、分享等一站式移动端服务;提供企业级的数据报表目录以方便用户快速找到相应的报表,支持快捷查看报表、权限审批流等,并支持通过应用内消息、钉钉、微信等渠道将报表分享给其他同事。
image
image
image

Power BI移动端为安装独立的APP,其中可视化图表是PC端做的简单适配,但和PC端相比,和其它系统无法进行互动和分享联系;
image

总体看来,两款产品各有优势,Quick BI在数据处理和建模、移动端及用户数据分享方面更胜一筹,大家可以根据自己的需要选择使用哪款产品哦~

阿里巴巴数据中台团队,致力于输出阿里云数据智能的最佳实践,助力每个企业建设自己的数据中台,进而共同实现新时代下的智能商业!
阿里巴巴数据中台解决方案,核心产品:
• Dataphin,以阿里巴巴大数据核心方法论OneData为内核驱动,提供一站式数据构建与管理能力;
• Quick BI,集阿里巴巴数据分析经验沉淀,提供一站式数据分析与展现能力;
• Quick Audience,集阿里巴巴消费者洞察及营销经验,提供一站式人群圈选、洞察及营销投放能力,连接阿里巴巴商业,实现用户增长。



查看更多:https://yq.aliyun.com/articles/745039?utm_content=g_1000104749

上云就看云栖号:更多云资讯,上云案例,最佳实践,产品入门,访问:https://yqh.aliyun.com/