[英] Cilium 网络方案在 Trip.com 的初步实践

896 阅读3分钟
原文链接: cilium.io

Network evolution

Introduction

This is a post in the user-story series. If you would like to share your Cilium user-story, feel free to approach any of the Cilium authors on Slack.

This post provides the background on how Trip.com uses Cilium and what lead the team to standardize on Cilium as their networking and network security platform for the years to come. It is a summary with some commentary of the original trip.com blog post which provides extensive details into the decision-making process and experiences while running Cilium in production.

User Background

Trip.com (previously known as Ctrip) is a Chinese provider of travel services including accommodation reservation, transportation ticketing, packaged tours and corporate travel management. The company owns and operates Trip.com, Skyscanner, and Ctrip.com, all of which are online travel agencies. [...] Ctrip.com receives over 1.6M daily visits.

Source: Wikipedia and vstat.info

The Cloud-Native Networking Challenge

With the status quo evolving in the era of OpenStack, the networking platform was not set up for success for the cloud-native world:

After many times iterations of current problems reviewing as well as future needs clarification, we listed five critical problems/requirements of our networking:

Cloud Native Challenge

Diving into further details, the current deficits of the platform resulted in several real challenges:

  • Centralized IPAM

    • The Neutron-based centralized IPAM became a bottleneck and prevented Kubernetes clusters from growing.
  • L2 scalability limitations

    • The L2-based network required the networking hardware to maintain L2 forwarding entries for each network endpoint.
    • With the introduction of Kubernetes and containers, the number of network endpoints exploded and caused network hardware to run into limits and prevent further growth of the infrastructure.
  • Kubernetes unawareness

    • The current networking solution was not Kubernetes-aware, requiring a different solution to implement Kubernetes services.
  • Hardware firewall restrictions

    • With hardware-based firewalls being the only point of enforcement, firewall rule management became a burden and point of bottleneck.
    • Inability to enforce Kubernetes NetworkPolicy put additional strain on the already struggling hardware-based firewalls.
  • Different stack for bare-metal and Cloud

    • Separate solutions for bare-metal and AWS cloud deployments resulted in high development and maintenance costs.

Conclusion: Cloud-Native L3 Networking & Kubernetes Awareness

Based on the above analysis, we started to survey and evaluate next generation networking solutions. Corresponding to the questions above, our new solution should provide:

  • De-centralized IPAM: Local IPAM on each node
  • No hardware bottleneck: L3 networking between hosts
  • Kubernetes-native: Support all Kubernetes functionalities natively
  • Network policy: Host or application-level network security rules on each node
  • Bare-metal & Cloud: Single solution covering both on-premises (bare-metal) and AWS

Evaluation - eBPF beats iptables

Trip.com has looked at several options to pick its next-generation networking platform, including Calico, Flannel, and Cilium. All of the solutions are commonly used in a cloud-native context to meet the listed requirements. The key difference is the underlying technology used. While Calico (which is required for policy enforcement in combination with Flannel) relies on iptables, Cilium relies entirely on the newer, much more powerful eBPF technology.

Network evolution

  • Calico & Flannel

    Container platforms became more and more popular since ~2005. Kubernetes-native solutions such as Flannel and Calico evolved with this trend. [...] But, these solutions suffer from severe performance issues when the cluster grows really large [1]. Essentially this is because the solutions are based on iptables, which is based on a chain design, thus has O(n) complexity. It’s also hard to troubleshooting when there are tens of thousands of iptables rules on each node.

  • Cilium

    Cilium is also a Kubernetes-native solution, but solves the performance problem by utilizing a new kernel technology: eBPF. eBPF rules bases on hashing, so it has O(1) complexity. [..] After several POC verifications, we decided to adopt Cilium as our next generation networking solution. This is a 10-year leap for us in terms of networking stack.

Architecture Details

Topology

Routing Topology

Trip.com has chosen an intelligent topology based on where workloads are being run:

  • Bare-metal on-premises: Direct routing via BGP using BIRD
  • AWS: AWS ENI routing mode via Cilium AWS ENI support

This topology provides native routing architecture in both the bare-metal and AWS environments with all its performance benefits. In addition, it provides a universal Kubernetes services and Network Policy model across all environments to minimize the differences between the bare-metal and cloud environments.

Customizations

Fixed IP for statefulset

Some workloads in the Trip.com use case require fixed IP addresses to be assigned. This is a feature that Cilium currently doesn't support so Trip.com has added support for this:

We added fixed IP functionality (only for statefulset) for our special use case - an intermediate step towards true cloud-native for some applications. [...] But this feature currently relies on sticky scheduler, which is a simple Kubernetes scheduler implemented by us internally (you could also find similar schedulers on GitHub), so this feature is not ready to be widely used by other users.

We will work with Trip.com to merge this feature upstream and make it available to all Cilium users as Kubernetes gains underlying support on the scheduler side.

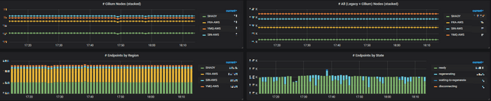
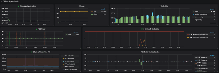
Monitoring

Cilium officially recommends Grafana + Prometheus for monitoring and alerting, and provides yaml files to create those infrastructures. It’s easy to get started. We re-used our existing monitoring & alerting infrastructures [...]

Dashboard1 Dashboard2 Dashboard3

Conclusion

We have been stably running Cilium in our production environments for several months. Now we have 6K+ pods on Cilium, which span over PROD and UAT/FAT, as well as on-premises and AWS. Besides, we also have 10K+ GitlabCI jobs on Cilium each day, with each job launches a new Pod (and terminates it after job finishes). This only accounts for a very small part of our total Pods, and in year 2020, we will start to migrate those legacy Pods to Cilium.

Getting started with Cilium