Elasticsearch 简介
Elasticsearch 是一个分布式的开源搜索和分析引擎,适用于所有类型的数据,包括文本、数字、地理空间、结构化和非结构化数据。
Elasticsearch 虽然可以通过 RESTful API 操作,但是使用还是比较麻烦,下文介绍几个常用的可视化管理工具。
PS: 下面是Elasticsearch 部署 与 RESTful API 常用操作
ElasticHD
ElasticHD 支持 ES监控、实时搜索、Index template快捷替换修改、索引列表信息查看, SQL converts to DSL工具等。是一款非常伴的 Dashboard。
项目地址:https://github.com/360EntSecGroup-Skylar/ElasticHD
Docker 安装:
$ docker run -p 9200:9200 -d --name elasticsearch elasticsearch
$ docker run -p 9800:9800 -d --link elasticsearch:demo containerize/elastichd
Open http://localhost:9800 in Browser
Connect with http://demo:9200
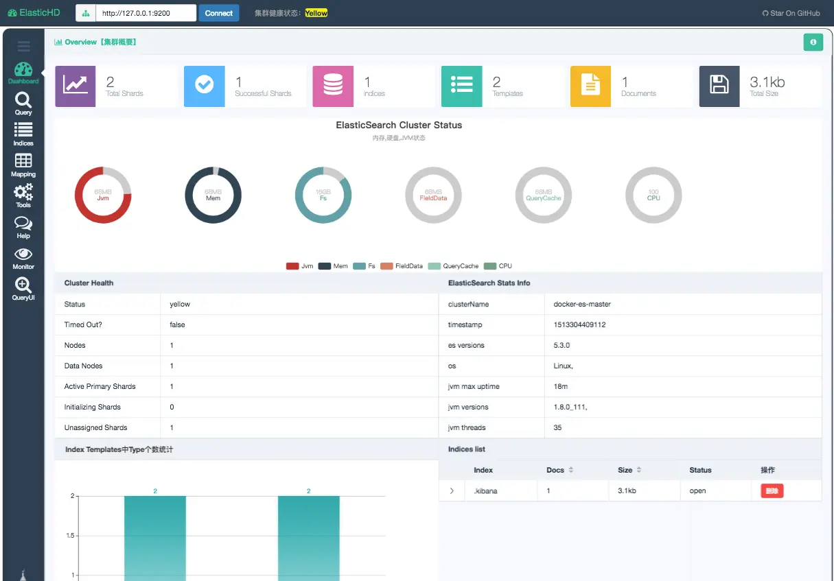
ElasticHD Dashboard 展示:
elasticsearch-head
elasticsearch-head 是用于监控 Elasticsearch 状态的客户端插件,包括数据可视化、执行增删改查操作等。
项目地址:https://github.com/mobz/elasticsearch-head
Docker 安装:
- Elasticsearch 5.x 安装: docker run -p 9100:9100 mobz/elasticsearch-head:5
- Elasticsearch 2.x 安装: docker run -p 9100:9100 mobz/elasticsearch-head:2
- Elasticsearch 1.x 安装: docker run -p 9100:9100 mobz/elasticsearch-head:1
- alpine 镜像 mobz/elasticsearch-head:5-alpine
安装完成后,使用浏览器打开 http://localhost:9100/
Google Chrome 浏览器插件安装:直接在谷歌浏览器插件中心搜索 ElasticSearch Head,搜索到安装好就可以直接使用,简单方便。
elasticsearch-head Dashboard 展示:
Dejavu
Dejavu 也是一个 Elasticsearch的 Web UI 工具,其 UI界面更符合当下主流的前端页面风格,因此使用起来很方便。
项目地址:https://github.com/appbaseio/dejavu/
Docker 安装:
$ docker run -p 1358:1358 -d appbaseio/dejavu
open http://localhost:1358/
Dejavu Dashboard 展示:
- 数据预览页面非常直观,索引/类型/文档 显示得一清二楚

- 视觉过滤器
整理数据,直观地查找信息,隐藏不相关的数据并使一切有意义。对于所有本机数据类型,我们都有。全局搜索栏允许您在数据集中执行文本搜索。
此外,任何过滤的视图都可以导出为JSON或CSV文件。
- 现代UI元素
索引中包含成千上万的文档并不少见。Dejavu支持分页视图,该视图还允许您更改页面大小。
Dejavu还支持浏览来自多个索引和类型的数据,可以单独或通过批量查询来更新数据。还支持删除。
- 导入 JSON 或 CSV 数据
导入器视图允许通过指导数据映射配置将CSV或JSON数据直接导入到Elasticsearch中。
总结
上面例举三个 Elasticsearch 可视化工具,没有具体细说,这篇文章只作为抛砖引玉,具体使用读者可以慢慢研究。
参考链接
- https://github.com/360EntSecGroup-Skylar/ElasticHD
- https://github.com/mobz/elasticsearch-head
- https://github.com/appbaseio/dejavu
本文由 YP小站 发布!