Prometheus介绍
Prometheus 是云原生领域最受认可的监控解决方案,在 2016 年加入 CNCF 基金会后,成为继 K8S 后第二个毕
业项目,Prometheus 已经成为云原生监控领域的事实标准。
开源Prometheus痛点
- Prometheus高可用问题:Prometheus服务器是单机设计,在生产环境极易出现自身宕机不可用情况。
- Prometheus服务器资源消耗大:Prometheus服务器对于集群的资源消耗巨大,特别是对于内存的占用,极易出现内存OOM问题导致服务不可用。
- Prometheus本地存储无可扩展性:Prometheus默认提供的本地存储无法水平扩展,一旦出现磁盘问题则会造成数据丢失,无法满足生产环境下对于监控数据存储的扩展性和高可用性。
- Prometheus自身运维挑战巨大:Prometheus server,alert manager,grafana等组件繁多,配置管理复杂,自身可运维差,虽然有Prometheus Operator这种方式,但还是无法从根本上解决需自运维这个症结。
- Prometheus监控配置复杂,无法开箱即用:各种第三方exporter配置复杂,运行起来成本高,缺少监控大盘,需要大量时间精力进行监控配置。
开源Prometheus优势
- 开源社区活跃,迭代迅速,功能不断增强
- 各种第三方监控插件和exporter不断贡献监控能力
阿里云Prometheus服务优势
针对开源Prometheus优缺点, 阿里云推出了Prometheus服务,在完全兼容开源Prometheus的同时,提供了一站式开箱即用的云服务,其特点包括
- 精简稳定的Prometheus采集器:通过helm chart方式在用户集群部署,prometheus采集器基于prometheus server进行了功能的精简和优化,专注于服务发现和数据采集,资源消耗是相同的prometheus server的二十分之一,且支持水平扩展。
- 稳定大容量的云存储:云存储基于阿里云的日志服务,提供接近无上限的存储空间和高效稳定的分布式存储。
- 高效且强大的云端数据查询能力:通过部署在云端的Prometheus服务器提供完全兼容PromQL的指标查询能力,增加下推采样和长时间查询优化。
- 默认告警服务:支持原生alerting rule, 默认集成钉钉、邮件等告警通道,打通云上告警联系人。
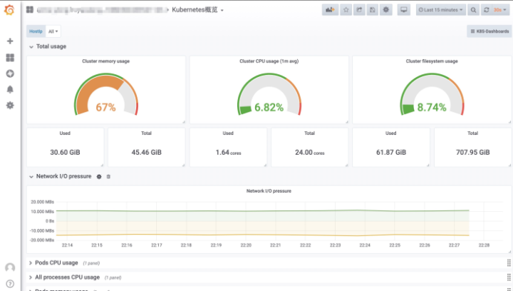
- 开箱即用的Grafana云服务监控面板:默认提供K8S集群的监控大盘,包含主机,Pod,deployment,API Server,Ingress,coreDNS等各组件监控面板,并提供各种三方组件的监控面板。 (各种组件监控大盘)

(默认提供的k8s集群监控)

(默认提供的APIServer监控面板)

阿里云Prometheus服务专业版
在15天免费试用期结束后,用户可以自主选择是否开通Prometheus专业版,专业版针对默认抓取的Kubernetes集群相关的指标免费,包括集群概览,Deployment,Pod,Node指标以及ApiServer,Etcd,CoreDNS,Ingress等Kubernetes组件指标;而针对用户自定义上报的指标,按照上报次数收费。
基础指标(免费)说明,点击这里。
收费标准,点击这里。
总结
阿里云Prometheus服务经过近半年的公测试用,终于在新年伊始开始提供商业化服务,感谢广大用户在这半年里和我们一起成才和蜕变。我们坚信阿里云Prometheus服务会在云原生时代提供给大家最佳的监控体验。欢迎开通免费试用,入群更能享受专属优惠。
本文为阿里云内容,未经允许不得转载。