Telegraf+InfluxDB+Grafana 增加input配置项说明

496 阅读2分钟

需求

Telegraf+InfluxDB+Grafana 搭建服务器监控平台 上一篇章我搭设好了一个基本的服务器资源监控的组件使用,并且从官网下载一些面板来直接展示,从中可以发现有些参数telegraf是没有开启采集的,例如:网络IO等等参数。

这一点可以通过influxdb的数据表可以看出来,如下:

> show measurements;
name: measurements
name
----
cpu
disk
diskio
kernel
mem
processes
swap
system
> 

可以看到没有关于network的表。

更加直观的一种确认方式,其实就是下载这个面板: grafana.com/grafana/das… 导入这个面板之后,可以从grafana查看相关监控的参数信息,如下:

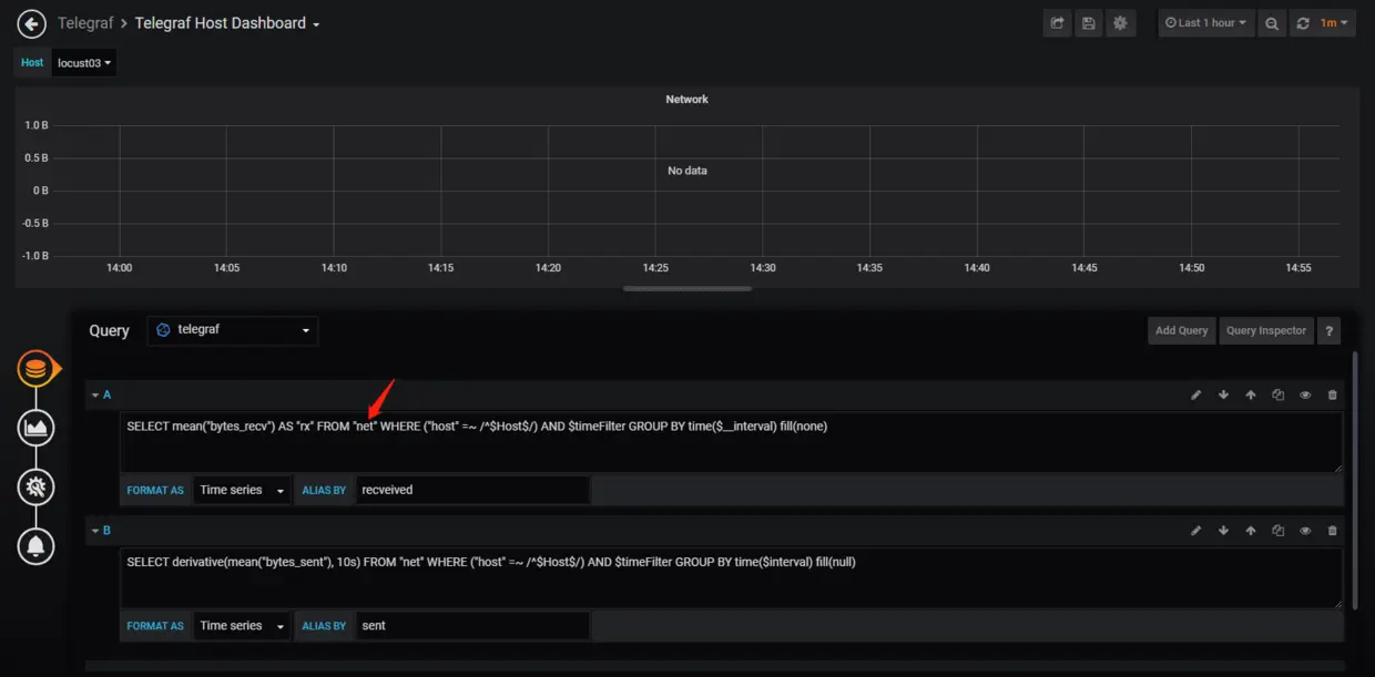
可以看到这些图表是没有数据的,下面编辑看看这些表是查询什么数据的,打开Network来看看,如下:

可以看到需要查询一个net的时间序列表,默认的telegraf配置是不会去采集的。下面以这个作为示例,我们来看看如何开启,如何去查阅官网的文档。

官网Telegraf的插件文档

docs.influxdata.com/telegraf/v1…

继续往下面查阅一下,可以看到下面有很多的插件说明,如下:

插件数量有些多,下面来查找一下关于服务器监控资源的参数,如下:

可以从图中搜索net找到了关于网络的插件参数,点击右上角的View即可以跳转至对应的github配置说明页面,如下:

可以看到,只需要在telegraf.conf配置文件设置这个参数的配置即可。看了下,主要还是配置具体的监控网卡就可以了。

下面来配置看看。

配置telegraf.conf,增加net参数监控

编辑vim /etc/telegraf/telegraf.conf,搜索参数inputs.net,如下:

可以看到,默认这个参数是被注释了的,那么只要打开注释就可以了,如下:

然后重启telegraf的服务,执行service telegraf restart

稍微过一会,然后查看influxdb的数据是否增加了net的数据,如下:

返回面板确认数据的展示效果

可以看到已经有数据参数展示了。那么其他的插件也是根据这个官网文档去配置,然后可以多下载一些已有的面板,然后将其修改合并到你的一个专业面板中,这样就可以达到一个很好看的效果的了。