TICK技术栈(二)Telegraf安装及使用

2,199 阅读1分钟

1.什么是Telegraf?

Telegraf是一个用Go语言开发的代理程序,可用于收集和报告指标。Telegraf插件直接从其运行的系统中获取各种指标,从第三方API中提取指标,甚至通过StatsD和Kafka消费者服务来监听指标。它还具有输出插件,可以将指标发送到各种其他数据存储,服务和消息队列,包括InfluxDB,Graphite,OpenTSDB,Datadog,Librato,Kafka,MQTT,NSQ等。github开源地址:github.com/influxdata/…

2.Telegraf如何使用?

2.1安装

官方文档地址:docs.influxdata.com/telegraf/v1… 系统:CenterOS7.2
安装版本为:1.12.3
telegraf下载地址:portal.influxdata.com/downloads/
找到你安装系统的对应版本: 运行下载页面提供的下载rpm文件命令:

wget https://dl.influxdata.com/telegraf/releases/telegraf-1.12.3-1.x86_64.rpm

下载完成之后对应的目录会多出一个rpm的包:

然后执行下载页面提供的安装命令:

sudo yum localinstall telegraf-1.12.3-1.x86_64.rpm

安装成功:

2.2使用

配置:

telegraf -sample-config -input-filter cpu:mem -output-filter influxdb > telegraf.conf

启动:

sudo service telegraf start

然后去查看一下安装好的influxdb数据库,发现此时多了一个数据库:

查看一下这个数据库,发现里面有8个表,然后我们查看其中的cpu表:

然后到grafana目录下启动grafana,然后访问:

外部访问,ip+端口(如果访问不到,记得把服务器的防火墙关掉):

cpu表字段:

指标字段介绍地址:developer.qiniu.com/insight/man…
例如CPU的:

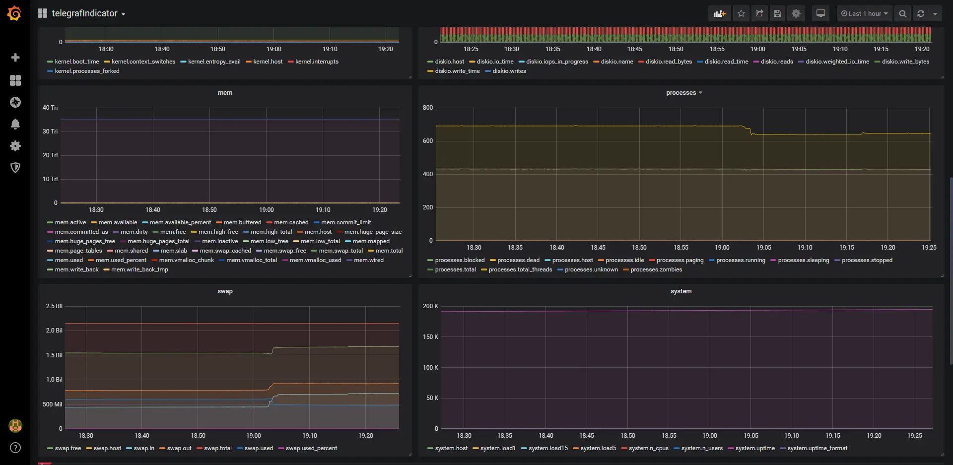
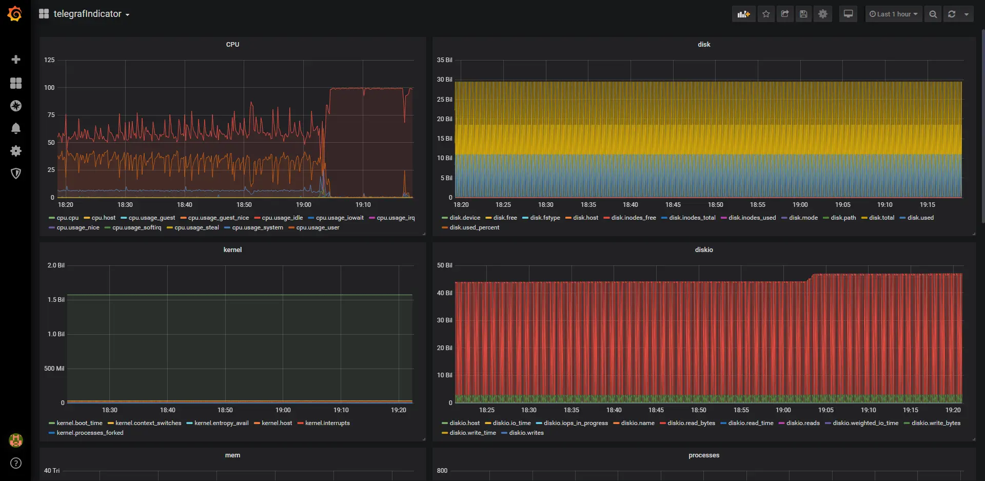
2.3通过grafana搭建一个服务器指标监控dashboard:

参考资料

如果文中有错误或其它问题,欢迎在评论区及时指正和提出来,我会积极的进行处理的。