版本
react-native 0.61.2
react-native-wechat 1.9.12
安装配置
- react-native-wechat 安装
yarn add react-native-wechat
// rn 版本 < 0.60
react-native link react-native-wechat
// rn 版本 > 0.60
cd /ios/
pod install
Android 配置
- 在/android/app/src包名目录下创建wxapi包,创建WXEntryActivity.java和WXPayEntryActivity.java

// WXEntryActivity.java
package com.xxx.wxapi;
import android.app.Activity;
import android.content.Intent;
import android.os.Bundle;
import com.theweflex.react.WeChatModule;
import com.wechatusageexample.MainActivity;
public class WXEntryActivity extends Activity {
@Override
protected void onCreate(Bundle savedInstanceState) {
super.onCreate(savedInstanceState);
if (MainActivity.isActivityCreated) {
WeChatModule.handleIntent(this.getIntent());
} else {
// 如果应用未在后台启动,就打开应用
Intent intent = new Intent(getApplicationContext(), MainActivity.class);
intent.addFlags(Intent.FLAG_ACTIVITY_CLEAR_TOP);
startActivity(intent);
}
finish();
}
}
// WXPayEntryActivity.java
package com.xxx.wxapi;
import android.app.Activity;
import android.os.Bundle;
import com.theweflex.react.WeChatModule;
public class WXPayEntryActivity extends Activity {
@Override
protected void onCreate(Bundle savedInstanceState) {
super.onCreate(savedInstanceState);
WeChatModule.handleIntent(getIntent());
finish();
}
}
- 配置 AndroidManifest.xml

<activity
android:name=".wxapi.WXEntryActivity"
android:label="@string/app_name"
android:exported="true"
/>
<activity
android:name=".wxapi.WXPayEntryActivity"
android:label="@string/app_name"
android:exported="true"
/>
- 在proguard-rules.pro中添加混淆忽略代码
-keep class com.tencent.mm.sdk.** {
*;
}
iOS配置
- link 库

#Build Phases ➜ Link Binary With Libraries
SystemConfiguration.framework
CoreTelephony.framework
libsqlite3.0
libc++
libz
- 在AppDelegate.m中添加代码
#import <React/RCTLinkingManager.h>
#pragma mark - Handle URL
- (BOOL)application:(UIApplication *)application openURL:(NSURL *)url
sourceApplication:(NSString *)sourceApplication annotation:(id)annotation
{
return [RCTLinkingManager application:application openURL:url
sourceApplication:sourceApplication annotation:annotation];
}
// ios 9.0+
- (BOOL)application:(UIApplication *)application openURL:(NSURL *)url
options:(NSDictionary<NSString*, id> *)options
{
return [RCTLinkingManager application:application openURL:url options:options];
}
-
配置白名单
在 ios/Info.plist 添加
<key>LSApplicationQueriesSchemes</key>
<array>
<string>weixin</string>
<string>wechat</string>
</array>
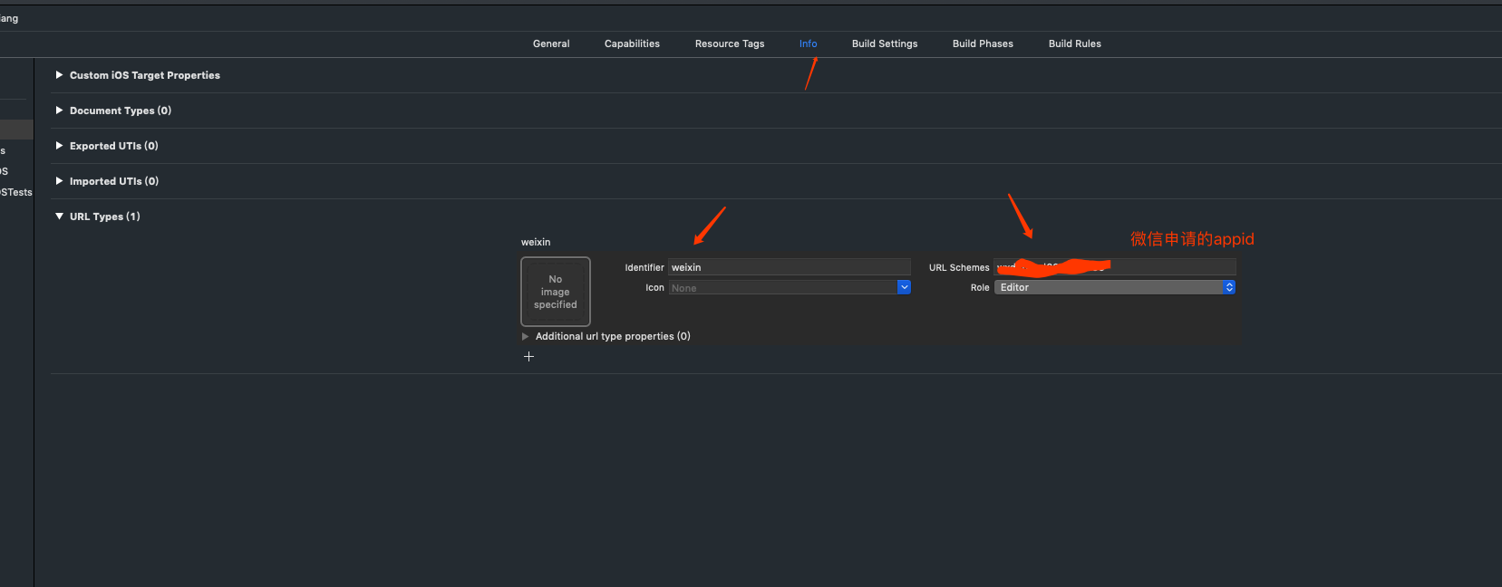
- 配置URL Schema

- 配置Universal Link(ios需要配置Universal Link,才能连接打开app)

- 创建一个文件名是apple-app-site-association的文件, 这个文件需要上传到自己服务器,以下面举例子,这里的appid是prefix + bundle id, path是下载路径,比如自己的服务器网站域名是,xx.xxx.com则访问https://xx.xxx.com/download可以下载到apple-app-site-association文件就算ok, 然后打开打开Xcode 选择Targets > Capabilities,打开Assoication Domains选项,添加一项:applinks:xxx.xxx.com (自己服务器域名)
{ "applinks": { "apps": [], "details": [ { "appID": "8NL2H3YTL7.org.reactjs.native.example.dummpAppJacky", "paths": [ "/download" ] } ] } }
调用
- 微信参数说明
const wxAppId = ""; // 微信开放平台注册的app id
const wxAppSecret = ""; // 微信开放平台注册得到的app secret
const wxMerchantId = ""; // 微信商户ID
const wxTransSecret = ""; // 商户api秘钥
- 初始化
import * as WeChat from 'react-native-wechat';
WeChat.registerApp(wxAppId);
- 登录
wechatLogin() {
if (!this.state.isWXInstalled) {
this.showAlert('微信未安装');
return;
}
WeChat.sendAuthRequest('snsapi_userinfo', 'wechat_sdk_demo').then((response) => {
this.getOpenId(response.code);
}).catch((error) => {
let errorCode = Number(error.code);
if (errorCode === -2) {
this.showAlert('已取消授权登录'); // errorCode = -2 表示用户主动取消的情况,下同
} else {
this.showAlert('微信授权登录失败');
}
})
}
/// 获取openId
getOpenId(code) {
this.progressHUD.show();
let requestUrl = "https://api.weixin.qq.com/sns/oauth2/access_token?appid=" + wxAppId + "&secret=" + wxAppSecret + "&code=" + code + "&grant_type=authorization_code";
fetch(requestUrl).then((response) => response.json()).then((json) => {
console.log('获取微信openid成功');
console.log(json);
this.getUnionId(json.access_token, json.openid);
}).catch((error) => {
this.progressHUD.hide();
this.showAlert('微信授权登录失败');
})
}
getUnionId(accessToken, openId) {
let requestUrl = "https://api.weixin.qq.com/sns/userinfo?access_token=" + accessToken + "&openid=" + openId;
fetch(requestUrl).then((response) => response.json()).then((json) => {
console.log('获取微信unionid成功');
console.log(json);
// TODO: 这里openId和unionId都已经成功获取了,调用用户自己的接口传递openId或unionId登录或注册
// put your login method here...
}).catch((error) => {
this.progressHUD.hide();
this.showAlert('微信授权登录失败');
})
}
- 分享
// 分享到好友
shareToFriend() {
if (!this.state.isWXInstalled) {
this.showAlert('微信未安装');
return;
}
WeChat.shareToSession({
type:'news',
webpageUrl:'https://www.baidu.com',
title:'Test sharing',
description:'This is a test'
}).then((response) => {
console.log(response);
this.showAlert('分享成功');
}).catch((error) => {
let errorCode = Number(error.code);
if (errorCode === -2) {
this.showAlert('分享已取消');
} else {
this.showAlert('分享失败');
}
})
}
// 分享到朋友圈
shareToTimeline() {
if (!this.state.isWXInstalled) {
this.showAlert('微信未安装');
return;
}
WeChat.shareToTimeline({
type:'news',
webpageUrl:'https://www.baidu.com',
title:'Test sharing',
description:'This is a test'
}).then((response) => {
console.log(response);
this.showAlert('分享成功');
}).catch((error) => {
let errorCode = Number(error.code);
if (errorCode === -2) {
this.showAlert('分享已取消');
} else {
this.showAlert('分享失败');
}
})
}
- 支付
// 支付
wechatPay() {
if (!this.state.isWXInstalled) {
this.showAlert('微信未安装');
return;
}
/**************添加支付处理过程****************/
// 第一步,获取预订单prepayId,生成预订单最好让做后台接口的童鞋来完成,app端调用接口获取预订单
let prepayId = ""; // 这里预订单是从接口获取的,这里简写仅做演示
let tempTime = Date.parse(new Date());
let timestamp = (tempTime/1000).toString();
let nonce_str = MD5.hexMD5(timestamp);
// 第二步,拼装参数
let params = {
"appid": wxAppId,
"noncestr": nonce_str,
"package": "Sign=WXPay",
"partnerid": wxMerchantId,
"timestamp": timestamp,
"prepayid": prepayId,
};
let paramsList = [];
let sortedKeys = Object.keys(params).sort();
for (let i = 0; i < sortedKeys.length; i++) {
let keyValueCombo = sortedKeys[i] + "=" + params[sortedKeys[i]];
paramsList.push(keyValueCombo);
}
let paramsString = paramsList.join('&');
let finalString = paramsString + "&key=" + wxTransSecret;
let encryptedStr = MD5.hexMD5(finalString).toUpperCase(); // MD5加密后转为大写
// 第三步,调起微信客户端支付
WeChat.pay({
appId: wxAppId,
partnerId: wxMerchantId,
prepayId: prepayId,
nonceStr: nonce_str,
timeStamp: timestamp,
package: 'Sign=WXPay',
sign: encryptedStr
}).then((response) => {
console.log('支付成功');
console.log(response);
let errorCode = Number(response.errCode);
if (errorCode === 0) {
this.showAlert('支付成功');
// TODO: 这里处理支付成功后的业务逻辑,比如支付成功跳转页面、清空购物车。。。。
// .....
} else {
this.showAlert(response.errStr);
}
}).catch((error) => {
let errorCode = Number(error.code);
if (errorCode === -2) {
this.showAlert('已取消支付');
} else {
this.showAlert('支付失败');
}
});
}