前面我们学习了很多关于 Prometheus 的内容,也学习了 HPA 对象的使用,但是一直没有对自定义指标来对应用进行扩缩容做过讲解,本篇文章我们就来了解下如何通过自定义指标来做应用的动态伸缩功能。当前前提是你需要熟悉 Kubernetes 和 Prometheus,如果不熟悉的话可以查看我们前面的一系列文章,或者直接查看我们的 Kubernetes 进阶视频课程。
环境准备
- 1.10.0+ 版本的 Kubernetes 集群
- 可以访问集群的节点上安装 Helm 和 Kubectl 工具
- 在集群中初始化了 Helm
Clone 项目
本文使用到的相关代码都统一放置到了 GitHub 上,Clone 代码到本地:
$ git clone https://github.com/cnych/k8s-prometheus-custom-scaling.git
$ cd k8s-prometheus-custom-scaling
我们可以先来看一下将要扩容的应用。是使用 Flask 作为后端 React 作为前端的一个项目,另外还使用了 Flask Promethues Exporter 这个第三方库,核心的后端代码如下所示:
from flask import Flask, render_template
from prometheus_flask_exporter.multiprocess import GunicornInternalPrometheusMetrics
application = Flask(__name__, static_folder="./public", template_folder="./templates")
metrics = GunicornInternalPrometheusMetrics(application)
@application.route("/")
def index():
return render_template("index.html")
@application.route("/click-button", methods=["POST"])
@metrics.counter("demo_app_button_clicks", "Number of button presses by user")
def web_button():
return {}
我们可以在本地先使用 docker-compose 来运行该应用:
$ docker-compose up -d
启动后可以在浏览器中打开 localhost:8000 来访问我们的应用:
这是一个非常简单的 Web 应用,点击 Hit me! 按钮会向网站的一个服务端点发起一个 POST 请求,该端点上的 Promethues 装饰器会将该请求记录下来。
每次接收到 POST 请求时,应用程序都会增加一个 Prometheus Counter,我们可以通过应用的 /metrics 接口来获取指标数据,最终我们会将该接口配置到 Prometheus 中定期抓取指标数据。
我们可以运行如下命令来获取指标数据:
$ curl -s localhost:8000/metrics | grep demo_app_button_clicks
# HELP demo_app_button_clicks_total Multiprocess metric
# TYPE demo_app_button_clicks_total counter
demo_app_button_clicks_total 0.0
Prometheus Counter(计数器)只会增加:永远不会减少,我们可以在页面上点击下按钮,然后再来看下指标数据的变化,正常来说会得到如下所示的信息:
$ curl -s localhost:8000/metrics | grep demo_app_button_clicks
# HELP demo_app_button_clicks_total Multiprocess metric
# TYPE demo_app_button_clicks_total counter
demo_app_button_clicks_total 1.0
安装 Prometheus Operator
我们这里来使用 Prometheus Operator,这个 Operator 通过抽象化 Prometheus 的部署来我们提供了更加简单方便的方法来使用 Prometheus,执行如下命令在 kube-ops 命名空间下面安装 Prometheus Operator:
$ helm install stable/prometheus-operator -f helm-values/prometheus-operator-values.yml -n prome-demo --namespace kube-ops
LAST DEPLOYED: Fri Sep 27 08:51:40 2019
NAMESPACE: kube-ops
STATUS: DEPLOYED
RESOURCES:
......
NOTES:
The Prometheus Operator has been installed. Check its status by running:
kubectl --namespace kube-ops get pods -l "release=prome-demo"
Visit https://github.com/coreos/prometheus-operator for instructions on how
to create & configure Alertmanager and Prometheus instances using the Operator.
在安装完成后可以使用上面的提示命令来查看 Pod 的状态:
$ kubectl --namespace kube-ops get pods -l "release=prome-demo"
NAME READY STATUS RESTARTS AGE
prome-demo-grafana-944f89874-kf8nt 0/2 Init:Blocked 0 10m
prome-demo-prometheus-node-exporter-7xswz 1/1 Running 0 21m
prome-demo-prometheus-node-exporter-jwmwj 1/1 Running 0 21m
prome-demo-prometheus-node-exporter-zl79d 1/1 Running 0 21m
prome-demo-prometheus-oper-operator-6fd58cc4fd-74jv8 2/2 Running 0 21m
我们可以看到大部分 Pod 都正常了,但是 grafana 这个 Pod 现在是处于 Init:Blocked 状态,我们可以使用 kubectl describe 命令查看下 Pod 的运行事件:
$ kubectl describe pod prome-demo-grafana-944f89874-kf8nt -n kube-ops
Name: prome-demo-grafana-944f89874-kf8nt
Namespace: kube-ops
Priority: 0
PriorityClassName: <none>
Node: ydzs-node2/10.151.30.23
Start Time: Fri, 27 Sep 2019 09:02:42 +0800
Labels: app=grafana
pod-template-hash=944f89874
release=prome-demo
Annotations: checksum/config: 062340540c04487760c6487c9c4195fdca5ed6521330d6b842b61f3964fcabe4
checksum/dashboards-json-config: 01ba4719c80b6fe911b091a7c05124b64eeece964e09c058ef8f9805daca546b
checksum/sc-dashboard-provider-config: 511400f9e888cb5ae2906a914e06cbdcb1f19904cf150384c0bb9831723bee45
checksum/secret: 5bf8b81f17dbd08ebd81e7e67fd393d5936aeadf8285480e899cd28a92267890
container.apparmor.security.beta.kubernetes.io/grafana: runtime/default
container.apparmor.security.beta.kubernetes.io/grafana-sc-dashboard: runtime/default
container.apparmor.security.beta.kubernetes.io/grafana-sc-datasources: runtime/default
kubernetes.io/psp: prome-demo-grafana
seccomp.security.alpha.kubernetes.io/pod: docker/default
Status: Pending
Reason: AppArmor
Message: Cannot enforce AppArmor: AppArmor is not enabled on the host
IP:
Controlled By: ReplicaSet/prome-demo-grafana-944f89874
......
我们仔细观察其中有一句 Cannot enforce AppArmor: AppArmor is not enabled on the host 这样的 Message 信息,这是因为我们集群中开启了 PSP 安全策略,而我们使用 Helm 安装 Prometheus Operator 的时候,会给我们添加上一些 PSP 对象:
$ kubectl get psp -l release=prome-demo
NAME PRIV CAPS SELINUX RUNASUSER FSGROUP SUPGROUP READONLYROOTFS VOLUMES
prome-demo-grafana false RunAsAny RunAsAny RunAsAny RunAsAny false configMap,emptyDir,projected,secret,downwardAPI,persistentVolumeClaim
prome-demo-grafana-test false RunAsAny RunAsAny RunAsAny RunAsAny false configMap,downwardAPI,emptyDir,projected,secret
prome-demo-prometheus-node-exporter false RunAsAny RunAsAny MustRunAs MustRunAs false configMap,emptyDir,projected,secret,downwardAPI,persistentVolumeClaim,hostPath
prome-demo-prometheus-oper-operator false RunAsAny RunAsAny MustRunAs MustRunAs false configMap,emptyDir,projected,secret,downwardAPI,persistentVolumeClaim
prome-demo-prometheus-oper-prometheus false RunAsAny RunAsAny MustRunAs MustRunAs false configMap,emptyDir,projected,secret,downwardAPI,persistentVolumeClaim
我们可以编辑 prome-demo-grafana 这个 PSP 对象:
$ kubectl edit psp prome-demo-grafana
由于我们集群中没有安装 apparmor,所以我们直接将 annotations 当中的两行数据删除即可:
apparmor.security.beta.kubernetes.io/allowedProfileNames: runtime/default
apparmor.security.beta.kubernetes.io/defaultProfileName: runtime/default
然后将上面 Blocked 的 Pod 删除重建即可。
扩容
部署应用到集群中
在我们的代码目录下面执行下面的部署命令:
$ kubectl apply -f manifests/deployment.yml -f manifests/service.yml -f manifests/ingress.yml
deployment.apps/prometheus-demo-app created
service/prometheus-demo-app created
ingress.networking.k8s.io/prometheus-demo-app created
这会创建一个我们应用的 Deployment 和 Service 资源对象到我们集群中,此外,还包括一个 Ingress 资源对象,用来暴露给外部用户使用的。
然后为了方便我们在浏览器中访问 Prometheus 的 Dashboard,我们将部署的 Prometheus 的 Service 改成 NodePort 类型:
$ kubectl edit svc prome-demo-prometheus-oper-prometheus -n kube-ops
# 将 spec.type 改成 NodePort
$ kubectl get svc -n kube-ops -l release=prome-demo
NAME TYPE CLUSTER-IP EXTERNAL-IP PORT(S) AGE
prome-demo-grafana ClusterIP 10.98.181.77 <none> 80/TCP 47m
prome-demo-prometheus-node-exporter ClusterIP 10.96.158.6 <none> 9100/TCP 47m
prome-demo-prometheus-oper-operator ClusterIP 10.103.168.11 <none> 8080/TCP,443/TCP 47m
prome-demo-prometheus-oper-prometheus NodePort 10.100.139.11 <none> 9090:32368/TCP 47m
然后我们就可以通过 http://NodeIP:32368 来访问我们的 Prometheus 页面了,切换到 /targets 页面下面,就会看到正在监控的端点列表了,其中就包括安装 Prometheus Operator 的 CRD 控制器,当然可能默认情况下有一些监控数据有问题,这个时候就需要我们根据自己集群的实际情况去做对应的调整了:
接下来我们就来部署我们自己的应用监控,让 Proemthues 也可以抓取到我们自己的应用监控指标数据,执行下面的命令即可:
$ kubectl apply -f manifests/service-monitor.yml
servicemonitor.monitoring.coreos.com/prometheus-demo-app created
该资源对象内容非常简单,就是一个简单的 ServiceMonitor 对象,ServiceMonitor 是 Prometheus 获取应用监控数据的一个 CRD 对象,对 ServiceMonitor 不够熟悉的可以查看我们前面的 Prometheus Operator 的相关文档:
apiVersion: monitoring.coreos.com/v1
kind: ServiceMonitor
metadata:
name: prometheus-demo-app
namespace: kube-ops
spec:
endpoints:
- bearerTokenFile: /var/run/secrets/kubernetes.io/serviceaccount/token
interval: 15s
port: web
selector:
matchLabels:
app: prometheus-demo-app
namespaceSelector:
matchNames:
- default
该对象通知 Prometheus Operator 配置运行中的 Prometheus 实例,监听带有标签 app=prometheus-demo-app 的服务。现在我们再去 Prometheus 的页面上面查看 /targets 页面就会发现我们的应用已经配置在里面了,然后在 Dashboard 页面上输入下面的 promql 语句:
demo_app_button_clicks_total
这个指标就反应出了我们应用程序的所有实例中按钮的总共点击次数。
扩容
我们这里使用一个名为 Prometheus-Adapter 的 k8s 的 API 扩展应用,它可以使用用户自定义的 Prometheus 查询来使用 k8s 资源和自定义指标 API。
接下来我们将 Prometheus-Adapter 安装到集群中,并添加一个规则来跟踪每个 Pod 的请求。规则的定义我们可以参考官方文档,每个规则大致可以分为4个部分:
- Discovery:它指定 Adapter 应该如何找到该规则的所有 Prometheus 指标
- Association:指定 Adapter 应该如何确定和特定的指标关联的 Kubernetes 资源
- Naming:指定 Adapter 应该如何在自定义指标 API 中暴露指标
- Querying:指定如何将对一个获多个 Kubernetes 对象上的特定指标的请求转换为对 Prometheus 的查询
下面我们就来编写我们自己的规则,首先添加 rules 熟悉到配置文件中:
rules: []
我们这里只需要发现(discover)一个指标 demo_app_button_clicks_total,添加一个非空的 Pod 标签匹配来过滤:
rules:
- seriesQuery: 'demo_app_button_clicks_total{pod!=""}'
关联(Association)就非常简单了,Prometheus 标签都直接映射到 Kubernetes 资源(job、namespace、pod 等等),所以我们可以使用一个模板来隐射资源:
rules:
- seriesQuery: 'demo_app_button_clicks_total{pod!=""}'
resources: {template: "<<.Resource>>"}
我们演示应用的按钮点击总和实际上用处不大,我们需要按照每个 Pod 来进行扩容,然后在规则中添加一个简单的命名(naming)定义:
rules:
- seriesQuery: 'demo_app_button_clicks_total{pod!=""}'
resources: {template: "<<.Resource>>"}
name:
matches: "^(.*)_total"
as: "${1}_per_second"
然后就可以定义查询(Querying)了:
seriesQuery: 'demo_app_button_clicks_total{pod!=""}'
resources: { template: "<<.Resource>>" }
name:
matches: "^(.*)_total"
as: "${1}_per_second"
metricsQuery: "sum(rate(<<.Series>>{<<.LabelMatchers>>}[2m])) by (<<.GroupBy>>)"
这是一个带参数的 Prometheus 查询,其中:
Series是有 seriesQuery 匹配的任何 series,该规则只有一个 series,所以我们可以将demo_app_button_clicks+total替换成<<.Series>>。<<.LabelMatchers>>是 adapter 来替换成标签查询的(比如,pod='deployment-name-abcd-1234)。<<.GroupBy>>表示我们想要扩展的资源,我们这里就是 Pod 了。
Promethues-Adapter 的一个缺点是配置是通过静态文件和应用程序一起部署的,而不是通过 ConfigMap 或者其他基于 API 的对象来配置的,我们这里将使用另外一个 Helm Chart 来部署,通过覆盖 values 文件来配置规则。values 文件放置在项目目录 helm-values/prometheus-adapter-values.yml,内容如下所示:
rules:
default: false
custom:
- seriesQuery: 'demo_app_button_clicks_total'
resources: { template: "<<.Resource>>" }
name:
matches: "^(.*)_total"
as: "${1}_per_second"
metricsQuery: "sum(rate(<<.Series>>{<<.LabelMatchers>>}[2m])) by (<<.GroupBy>>)"
prometheus:
url: http://prom-demo-prometheus-opera-prometheus.default
使用下面的命令一键安装:
$ helm install stable/prometheus-adapter -n prome-adapter -f helm-values/prometheus-adapter-values.yml --namespace kube-ops
LAST DEPLOYED: Fri Sep 27 10:54:56 2019
NAMESPACE: kube-ops
STATUS: DEPLOYED
RESOURCES:
......
NOTES:
prome-adapter-prometheus-adapter has been deployed.
In a few minutes you should be able to list metrics using the following command(s):
kubectl get --raw /apis/custom.metrics.k8s.io/v1beta1
等一小会儿,安装完成后,可以使用下面的命令来检测是否生效了:
$ kubectl get --raw="/apis/custom.metrics.k8s.io/v1beta1" | jq
基本上流行的软件包管理器中都提供了 jq 软件包。
正常来说会看到类似于下面的信息:
{
"kind": "APIResourceList",
"apiVersion": "v1",
"groupVersion": "custom.metrics.k8s.io/v1beta1",
"resources": [
{
"name": "jobs.batch/demo_app_button_clicks_per_second",
"singularName": "",
"namespaced": true,
"kind": "MetricValueList",
"verbs": [
"get"
]
},
{
"name": "namespaces/demo_app_button_clicks_per_second",
"singularName": "",
"namespaced": false,
"kind": "MetricValueList",
"verbs": [
"get"
]
},
{
"name": "pods/demo_app_button_clicks_per_second",
"singularName": "",
"namespaced": true,
"kind": "MetricValueList",
"verbs": [
"get"
]
},
{
"name": "services/demo_app_button_clicks_per_second",
"singularName": "",
"namespaced": true,
"kind": "MetricValueList",
"verbs": [
"get"
]
}
]
}
接下来,可以获取我们自己 Pod 的指标数据:
$ kubectl get --raw="/apis/custom.metrics.k8s.io/v1beta1/namespaces/default/pods/*/demo_app_button_clicks_per_second?pod=$(kubectl get po -l app=prometheus-demo-app -o name)" | jq
正常会输出如下所示的一些信息:
{
"kind": "MetricValueList",
"apiVersion": "custom.metrics.k8s.io/v1beta1",
"metadata": {
"selfLink": "/apis/custom.metrics.k8s.io/v1beta1/namespaces/default/pods/%2A/demo_app_button_clicks_per_second"
},
"items": [
{
"describedObject": {
"kind": "Pod",
"namespace": "default",
"name": "prometheus-demo-app-8585d447c6-cbwmv",
"apiVersion": "/v1"
},
"metricName": "demo_app_button_clicks_per_second",
"timestamp": "2019-09-27T04:45:44Z",
"value": "0"
}
]
}
我们可以看到现在的 value 值为0,这是因为我们还没有开始点击页面上面的按钮,所以速率是每秒为0。我们上面部署应用的时候创建了一个 Ingress 对象,所以我们可以通过域名(做好 DNS 解析后)直接访问我们的应用,然后点击页面上面的按钮后,重新来运行上面的命令,我们可以看到速率会增加。
部署 HPA 对象
Pod 水平自动伸缩(HPA)可以根据一些特定条件来自动添加新的 Pod 到 Deployment 中去,这里我们添加一个 HPA 对象,设定目标为每个 Pod 每秒 0.01 次点击。
接下来我们就来测试下让我们的应用进行自动扩缩容,首先运行下面的命令确保现在只有一个 Pod 正在运行:
$ kubectl get po -l app=prometheus-demo-app
NAME READY STATUS RESTARTS AGE
prometheus-demo-app-8585d447c6-cbwmv 1/1 Running 0 26m
然后创建 HPA 对象,对象对应的资源文件位于代码根目录下面 manifests/hpa.yaml,完整的内容如下所示:
kind: HorizontalPodAutoscaler
apiVersion: autoscaling/v2beta1
metadata:
name: prometheus-demo-app
spec:
scaleTargetRef:
apiVersion: apps/v1
kind: Deployment
name: prometheus-demo-app
# autoscale between 1 and 10 replicas
minReplicas: 1
maxReplicas: 10
metrics:
# use a "Pods" metric, which takes the average of the
# given metric across all pods controlled by the autoscaling target
- type: Pods
pods:
metricName: demo_app_button_clicks_per_second
targetAverageValue: 10m
直接创建这个资源对象即可:
$ kubectl apply -f manifests/hpa.yml
horizontalpodautoscaler.autoscaling/prometheus-demo-app created
然后重新在浏览器中打开我们的应用,点击一会儿页面上面的按钮,然后重新运行上面的命令,正常我们就可以看到我们的应用的 Deployment 就已经开始扩容了:
$ kubectl get po -l app=prometheus-demo-app
NAME READY STATUS RESTARTS AGE
prometheus-demo-app-8585d447c6-2t882 0/1 ContainerCreating 0 2s
prometheus-demo-app-8585d447c6-cbwmv 1/1 Running 0 84m
prometheus-demo-app-8585d447c6-drckv 0/1 ContainerCreating 0 2s
prometheus-demo-app-8585d447c6-jvnp4 0/1 ContainerCreating 0 2s
到这里我们就完成了使用自定义的指标数据对应用进行自动扩缩容的操作。
在 Grafana 中显示缩放数据
这部分内容其实不是必须的,只是单纯的在图表上对我们的缩放数据进行展示,这可以增加我们对整个过程的理解。
我们将我们需要使用到的 grafana 的 Dashboard 数据放置在了代码根目录下面 manifests/grafana-dashboard-configmap.yml,先通过 ConfigMap 来创建这个 Dashboard 数据:
$ kubectl apply -f manifests/grafana-dashboard-configmap.yml
同样为了方便我们访问,将 Prometheus Operator 不是的 grafana 的 Service 更改成 NodePort 类型:
$ kubectl edit svc prome-demo-grafana -n kube-ops
# 将 spec.type 改成 NodePort
$ kubectl get svc -n kube-ops
NAME TYPE CLUSTER-IP EXTERNAL-IP PORT(S) AGE
prome-demo-grafana NodePort 10.98.181.77 <none> 80:32590/TCP 3h9m
......
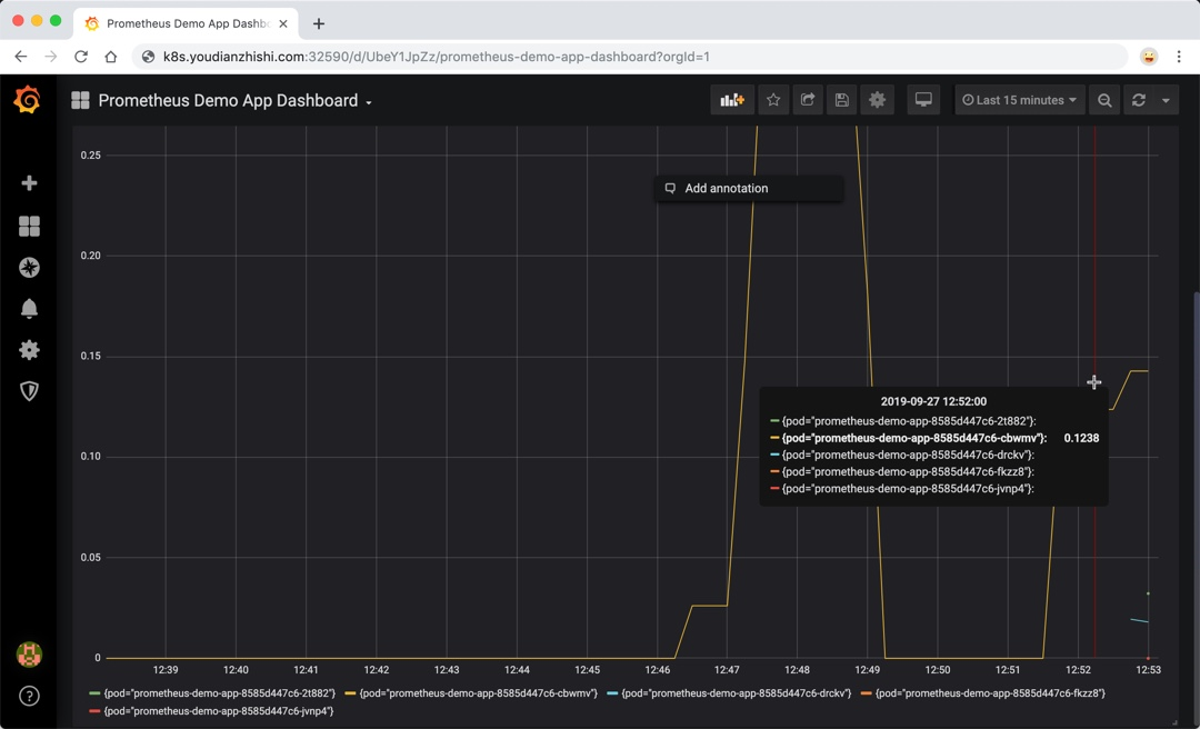
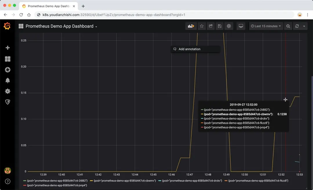
这个时候同样我就可以用 http://NodeIP:32590 来访问 grafana 应用了。默认的用户名为 admin,默认的密码为:prom-operator,进入页面后,可以选择我们上面创建的 Prometheus Demo App Dashboard 这个 Dashboard,我们可以看到应用在扩缩容的完整过程:
参考链接
- prometheus demo app github
- Prometheus Adapter
- Building Kubernetes Apps with Scaling on Custom Metrics: A Gentle Introduction
微信公众号
扫描下面的二维码关注我们的微信公众帐号,在微信公众帐号中回复◉加群◉即可加入到我们的 kubernetes 讨论群里面共同学习。
「真诚赞赏,手留余香」
