前提
前一篇文章通过Redis的有序集合Sorted Set和调度框架Quartz实例一版简单的延时任务,但是有两个相对重要的问题没有解决:
- 分片。
- 监控。
这篇文章的内容就是要完善这两个方面的功能。前置文章:使用Redis实现延时任务(一)。
为什么需要分片
这里重新贴一下查询脚本dequeue.lua的内容:
-- 参考jesque的部分Lua脚本实现
local zset_key = KEYS[1]
local hash_key = KEYS[2]
local min_score = ARGV[1]
local max_score = ARGV[2]
local offset = ARGV[3]
local limit = ARGV[4]
-- TYPE命令的返回结果是{'ok':'zset'}这样子,这里利用next做一轮迭代
local status, type = next(redis.call('TYPE', zset_key))
if status ~= nil and status == 'ok' then
if type == 'zset' then
local list = redis.call('ZREVRANGEBYSCORE', zset_key, max_score, min_score, 'LIMIT', offset, limit)
if list ~= nil and #list > 0 then
-- unpack函数能把table转化为可变参数
redis.call('ZREM', zset_key, unpack(list))
local result = redis.call('HMGET', hash_key, unpack(list))
redis.call('HDEL', hash_key, unpack(list))
return result
end
end
end
return nil
这个脚本一共用到了四个命令ZREVRANGEBYSCORE、ZREM、HMGET和HDEL(TYPE命令的时间复杂度可以忽略):
| 命令 | 时间复杂度 | 参数说明 |
|---|---|---|
ZREVRANGEBYSCORE |
O(log(N)+M) |
N是有序集合中的元素总数,M是返回的元素的数量 |
ZREM |
O(M*log(N)) |
N是有序集合中的元素总数,M是成功移除的元素的数量 |
HMGET |
O(L) |
L是成功返回的域的数量 |
HDEL |
O(L) |
L是要删除的域的数量 |
接下来需要结合场景和具体参数分析,假如在生产环境,有序集合的元素总量维持在10000每小时(也就是说业务量是每小时下单1万笔),由于查询Sorted Set和Hash的数据同时做了删除,那么30分钟内常驻在这两个集合中的数据有5000条,也就是上面表中的N = 5000。假设我们初步定义查询的LIMIT值为100,也就是上面的M值为100,假设Redis中每个操作单元的耗时简单认为是T,那么分析一下5000条数据处理的耗时:
| 序号 | 集合基数 | ZREVRANGEBYSCORE |
ZREM |
HMGET |
HDEL |
|---|---|---|---|---|---|
| 1 | 5000 |
log(5000T) + 100T |
log(5000T) * 100 |
100T |
100T |
| 2 | 4900 |
log(4900T) + 100T |
log(4900T) * 100 |
100T |
100T |
| 3 | 4800 |
log(4800T) + 100T |
log(4800T) * 100 |
100T |
100T |
| ... | ... | ... | ... | ... | ... |
理论上,脚本用到的四个命令中,ZREM命令的耗时是最大的,而ZREVRANGEBYSCORE和ZREM的时间复杂度函数都是M * log(N),因此控制集合元素基数N对于降低Lua脚本运行的耗时是有一定帮助的。
分片
上面分析了dequeue.lua的时间复杂度,准备好的分片方案有两个:
- 方案一:单
Redis实例,对Sorted Set和Hash两个集合的数据进行分片。 - 方案二:基于多个
Redis实例(可以是哨兵或者集群),实施方案一的分片操作。
为了简单起见,后面的例子中分片的数量(shardingCount)设计为2,生产中分片数量应该根据实际情况定制。预设使用长整型的用户ID字段userId取模进行分片,假定测试数据中的userId是均匀分布的。
通用实体:
@Data
public class OrderMessage {
private String orderId;
private BigDecimal amount;
private Long userId;
private String timestamp;
}
延迟队列接口:
public interface OrderDelayQueue {
void enqueue(OrderMessage message);
List<OrderMessage> dequeue(String min, String max, String offset, String limit, int index);
List<OrderMessage> dequeue(int index);
String enqueueSha();
String dequeueSha();
}
单Redis实例分片
单Redis实例分片比较简单,示意图如下:

编写队列实现代码如下(部分参数写死,仅供参考,切勿照搬到生产中):
@RequiredArgsConstructor
@Component
public class RedisOrderDelayQueue implements OrderDelayQueue, InitializingBean {
private static final String MIN_SCORE = "0";
private static final String OFFSET = "0";
private static final String LIMIT = "10";
/**
* 分片数量
*/
private static final long SHARDING_COUNT = 2L;
private static final String ORDER_QUEUE_PREFIX = "ORDER_QUEUE_";
private static final String ORDER_DETAIL_QUEUE_PREFIX = "ORDER_DETAIL_QUEUE_";
private static final String ENQUEUE_LUA_SCRIPT_LOCATION = "/lua/enqueue.lua";
private static final String DEQUEUE_LUA_SCRIPT_LOCATION = "/lua/dequeue.lua";
private static final AtomicReference<String> ENQUEUE_LUA_SHA = new AtomicReference<>();
private static final AtomicReference<String> DEQUEUE_LUA_SHA = new AtomicReference<>();
private final JedisProvider jedisProvider;
@Override
public void enqueue(OrderMessage message) {
List<String> args = Lists.newArrayList();
args.add(message.getOrderId());
args.add(String.valueOf(System.currentTimeMillis()));
args.add(message.getOrderId());
args.add(JSON.toJSONString(message));
List<String> keys = Lists.newArrayList();
long index = message.getUserId() % SHARDING_COUNT;
keys.add(ORDER_QUEUE_PREFIX + index);
keys.add(ORDER_DETAIL_QUEUE_PREFIX + index);
try (Jedis jedis = jedisProvider.provide()) {
jedis.evalsha(ENQUEUE_LUA_SHA.get(), keys, args);
}
}
@Override
public List<OrderMessage> dequeue(int index) {
// 30分钟之前
String maxScore = String.valueOf(System.currentTimeMillis() - 30 * 60 * 1000);
return dequeue(MIN_SCORE, maxScore, OFFSET, LIMIT, index);
}
@SuppressWarnings("unchecked")
@Override
public List<OrderMessage> dequeue(String min, String max, String offset, String limit, int index) {
List<String> args = new ArrayList<>();
args.add(min);
args.add(max);
args.add(offset);
args.add(limit);
List<OrderMessage> result = Lists.newArrayList();
List<String> keys = Lists.newArrayList();
keys.add(ORDER_QUEUE_PREFIX + index);
keys.add(ORDER_DETAIL_QUEUE_PREFIX + index);
try (Jedis jedis = jedisProvider.provide()) {
List<String> eval = (List<String>) jedis.evalsha(DEQUEUE_LUA_SHA.get(), keys, args);
if (null != eval) {
for (String e : eval) {
result.add(JSON.parseObject(e, OrderMessage.class));
}
}
}
return result;
}
@Override
public String enqueueSha() {
return ENQUEUE_LUA_SHA.get();
}
@Override
public String dequeueSha() {
return DEQUEUE_LUA_SHA.get();
}
@Override
public void afterPropertiesSet() throws Exception {
// 加载Lua脚本
loadLuaScript();
}
private void loadLuaScript() throws Exception {
try (Jedis jedis = jedisProvider.provide()) {
ClassPathResource resource = new ClassPathResource(ENQUEUE_LUA_SCRIPT_LOCATION);
String luaContent = StreamUtils.copyToString(resource.getInputStream(), StandardCharsets.UTF_8);
String sha = jedis.scriptLoad(luaContent);
ENQUEUE_LUA_SHA.compareAndSet(null, sha);
resource = new ClassPathResource(DEQUEUE_LUA_SCRIPT_LOCATION);
luaContent = StreamUtils.copyToString(resource.getInputStream(), StandardCharsets.UTF_8);
sha = jedis.scriptLoad(luaContent);
DEQUEUE_LUA_SHA.compareAndSet(null, sha);
}
}
}
消费者定时任务的实现如下:
DisallowConcurrentExecution
@Component
public class OrderMessageConsumer implements Job {
private static final Logger LOGGER = LoggerFactory.getLogger(OrderMessageConsumer.class);
private static final AtomicInteger COUNTER = new AtomicInteger();
/**
* 初始化业务线程池
*/
private static final ExecutorService BUSINESS_WORKER_POOL = Executors.newFixedThreadPool(Runtime.getRuntime().availableProcessors(), r -> {
Thread thread = new Thread(r);
thread.setDaemon(true);
thread.setName("OrderMessageConsumerWorker-" + COUNTER.getAndIncrement());
return thread;
});
@Autowired
private OrderDelayQueue orderDelayQueue;
@Override
public void execute(JobExecutionContext context) throws JobExecutionException {
// 这里为了简单起见,分片的下标暂时使用Quartz的任务执行上下文存放
int shardingIndex = context.getMergedJobDataMap().getInt("shardingIndex");
LOGGER.info("订单消息消费者定时任务开始执行,shardingIndex:[{}]...", shardingIndex);
List<OrderMessage> dequeue = orderDelayQueue.dequeue(shardingIndex);
if (null != dequeue) {
final CountDownLatch latch = new CountDownLatch(1);
BUSINESS_WORKER_POOL.execute(new ConsumeTask(latch, dequeue, shardingIndex));
try {
latch.await();
} catch (InterruptedException ignore) {
//ignore
}
}
LOGGER.info("订单消息消费者定时任务执行完毕,shardingIndex:[{}]...", shardingIndex);
}
@RequiredArgsConstructor
private static class ConsumeTask implements Runnable {
private final CountDownLatch latch;
private final List<OrderMessage> messages;
private final int shardingIndex;
@Override
public void run() {
try {
for (OrderMessage message : messages) {
LOGGER.info("shardingIndex:[{}],处理订单消息,内容:{}", shardingIndex, JSON.toJSONString(message));
// 模拟耗时
TimeUnit.MILLISECONDS.sleep(50);
}
} catch (Exception ignore) {
} finally {
latch.countDown();
}
}
}
}
启动定时任务和写入测试数据的CommandLineRunner实现如下:
@Component
public class QuartzJobStartCommandLineRunner implements CommandLineRunner {
@Autowired
private Scheduler scheduler;
@Autowired
private JedisProvider jedisProvider;
@Override
public void run(String... args) throws Exception {
int shardingCount = 2;
// 准备测试数据
prepareOrderMessageData(shardingCount);
for (ConsumerTask task : prepareConsumerTasks(shardingCount)) {
scheduler.scheduleJob(task.getJobDetail(), task.getTrigger());
}
}
private void prepareOrderMessageData(int shardingCount) throws Exception {
DateTimeFormatter f = DateTimeFormatter.ofPattern("yyyy-MM-dd HH:mm:ss.SSS");
try (Jedis jedis = jedisProvider.provide()) {
List<OrderMessage> messages = Lists.newArrayList();
for (int i = 0; i < 100; i++) {
OrderMessage message = new OrderMessage();
message.setAmount(BigDecimal.valueOf(i));
message.setOrderId("ORDER_ID_" + i);
message.setUserId((long) i);
message.setTimestamp(LocalDateTime.now().format(f));
messages.add(message);
}
for (OrderMessage message : messages) {
// 30分钟前
Double score = Double.valueOf(String.valueOf(System.currentTimeMillis() - 30 * 60 * 1000));
long index = message.getUserId() % shardingCount;
jedis.hset("ORDER_DETAIL_QUEUE_" + index, message.getOrderId(), JSON.toJSONString(message));
jedis.zadd("ORDER_QUEUE_" + index, score, message.getOrderId());
}
}
}
private List<ConsumerTask> prepareConsumerTasks(int shardingCount) {
List<ConsumerTask> tasks = Lists.newArrayList();
for (int i = 0; i < shardingCount; i++) {
JobDetail jobDetail = JobBuilder.newJob(OrderMessageConsumer.class)
.withIdentity("OrderMessageConsumer-" + i, "DelayTask")
.usingJobData("shardingIndex", i)
.build();
Trigger trigger = TriggerBuilder.newTrigger()
.withIdentity("OrderMessageConsumerTrigger-" + i, "DelayTask")
.withSchedule(SimpleScheduleBuilder.simpleSchedule().withIntervalInSeconds(10).repeatForever())
.build();
tasks.add(new ConsumerTask(jobDetail, trigger));
}
return tasks;
}
@Getter
@RequiredArgsConstructor
private static class ConsumerTask {
private final JobDetail jobDetail;
private final Trigger trigger;
}
}
启动应用,输出如下:
2019-08-28 00:13:20.648 INFO 50248 --- [ main] c.t.s.s.NoneJdbcSpringApplication : Started NoneJdbcSpringApplication in 1.35 seconds (JVM running for 5.109)
2019-08-28 00:13:20.780 INFO 50248 --- [ryBean_Worker-1] c.t.s.sharding.OrderMessageConsumer : 订单消息消费者定时任务开始执行,shardingIndex:[0]...
2019-08-28 00:13:20.781 INFO 50248 --- [ryBean_Worker-2] c.t.s.sharding.OrderMessageConsumer : 订单消息消费者定时任务开始执行,shardingIndex:[1]...
2019-08-28 00:13:20.788 INFO 50248 --- [onsumerWorker-1] c.t.s.sharding.OrderMessageConsumer : shardingIndex:[1],处理订单消息,内容:{"amount":99,"orderId":"ORDER_ID_99","timestamp":"2019-08-28 00:13:20.657","userId":99}
2019-08-28 00:13:20.788 INFO 50248 --- [onsumerWorker-0] c.t.s.sharding.OrderMessageConsumer : shardingIndex:[0],处理订单消息,内容:{"amount":98,"orderId":"ORDER_ID_98","timestamp":"2019-08-28 00:13:20.657","userId":98}
2019-08-28 00:13:20.840 INFO 50248 --- [onsumerWorker-1] c.t.s.sharding.OrderMessageConsumer : shardingIndex:[1],处理订单消息,内容:{"amount":97,"orderId":"ORDER_ID_97","timestamp":"2019-08-28 00:13:20.657","userId":97}
2019-08-28 00:13:20.840 INFO 50248 --- [onsumerWorker-0] c.t.s.sharding.OrderMessageConsumer : shardingIndex:[0],处理订单消息,内容:{"amount":96,"orderId":"ORDER_ID_96","timestamp":"2019-08-28 00:13:20.657","userId":96}
// ... 省略大量输出
2019-08-28 00:13:21.298 INFO 50248 --- [ryBean_Worker-1] c.t.s.sharding.OrderMessageConsumer : 订单消息消费者定时任务执行完毕,shardingIndex:[0]...
2019-08-28 00:13:21.298 INFO 50248 --- [ryBean_Worker-2] c.t.s.sharding.OrderMessageConsumer : 订单消息消费者定时任务执行完毕,shardingIndex:[1]...
// ... 省略大量输出
多Redis实例分片
单Redis实例分片其实存在一个问题,就是Redis实例总是单线程处理客户端的命令,即使客户端是多个线程执行Redis命令,示意图如下:

这种情况下,虽然通过分片降低了Lua脚本命令的复杂度,但是Redis的命令处理模型(单线程)也有可能成为另一个性能瓶颈隐患。因此,可以考虑基于多Redis实例进行分片。

这里为了简单起见,用两个单点的Redis实例做编码示例。代码如下:
// Jedis提供者
@Component
public class JedisProvider implements InitializingBean {
private final Map<Long, JedisPool> pools = Maps.newConcurrentMap();
private JedisPool defaultPool;
@Override
public void afterPropertiesSet() throws Exception {
JedisPool pool = new JedisPool("localhost");
defaultPool = pool;
pools.put(0L, pool);
// 这个是虚拟机上的redis实例
pool = new JedisPool("192.168.56.200");
pools.put(1L, pool);
}
public Jedis provide(Long index) {
return pools.getOrDefault(index, defaultPool).getResource();
}
}
// 订单消息
@Data
public class OrderMessage {
private String orderId;
private BigDecimal amount;
private Long userId;
}
// 订单延时队列接口
public interface OrderDelayQueue {
void enqueue(OrderMessage message);
List<OrderMessage> dequeue(String min, String max, String offset, String limit, long index);
List<OrderMessage> dequeue(long index);
String enqueueSha(long index);
String dequeueSha(long index);
}
// 延时队列实现
@RequiredArgsConstructor
@Component
public class RedisOrderDelayQueue implements OrderDelayQueue, InitializingBean {
private static final String MIN_SCORE = "0";
private static final String OFFSET = "0";
private static final String LIMIT = "10";
private static final long SHARDING_COUNT = 2L;
private static final String ORDER_QUEUE = "ORDER_QUEUE";
private static final String ORDER_DETAIL_QUEUE = "ORDER_DETAIL_QUEUE";
private static final String ENQUEUE_LUA_SCRIPT_LOCATION = "/lua/enqueue.lua";
private static final String DEQUEUE_LUA_SCRIPT_LOCATION = "/lua/dequeue.lua";
private static final ConcurrentMap<Long, String> ENQUEUE_LUA_SHA = Maps.newConcurrentMap();
private static final ConcurrentMap<Long, String> DEQUEUE_LUA_SHA = Maps.newConcurrentMap();
private final JedisProvider jedisProvider;
@Override
public void enqueue(OrderMessage message) {
List<String> args = Lists.newArrayList();
args.add(message.getOrderId());
args.add(String.valueOf(System.currentTimeMillis() - 30 * 60 * 1000));
args.add(message.getOrderId());
args.add(JSON.toJSONString(message));
List<String> keys = Lists.newArrayList();
long index = message.getUserId() % SHARDING_COUNT;
keys.add(ORDER_QUEUE);
keys.add(ORDER_DETAIL_QUEUE);
try (Jedis jedis = jedisProvider.provide(index)) {
jedis.evalsha(ENQUEUE_LUA_SHA.get(index), keys, args);
}
}
@Override
public List<OrderMessage> dequeue(long index) {
// 30分钟之前
String maxScore = String.valueOf(System.currentTimeMillis() - 30 * 60 * 1000);
return dequeue(MIN_SCORE, maxScore, OFFSET, LIMIT, index);
}
@SuppressWarnings("unchecked")
@Override
public List<OrderMessage> dequeue(String min, String max, String offset, String limit, long index) {
List<String> args = new ArrayList<>();
args.add(min);
args.add(max);
args.add(offset);
args.add(limit);
List<OrderMessage> result = Lists.newArrayList();
List<String> keys = Lists.newArrayList();
keys.add(ORDER_QUEUE);
keys.add(ORDER_DETAIL_QUEUE);
try (Jedis jedis = jedisProvider.provide(index)) {
List<String> eval = (List<String>) jedis.evalsha(DEQUEUE_LUA_SHA.get(index), keys, args);
if (null != eval) {
for (String e : eval) {
result.add(JSON.parseObject(e, OrderMessage.class));
}
}
}
return result;
}
@Override
public String enqueueSha(long index) {
return ENQUEUE_LUA_SHA.get(index);
}
@Override
public String dequeueSha(long index) {
return DEQUEUE_LUA_SHA.get(index);
}
@Override
public void afterPropertiesSet() throws Exception {
// 加载Lua脚本
loadLuaScript();
}
private void loadLuaScript() throws Exception {
for (long i = 0; i < SHARDING_COUNT; i++) {
try (Jedis jedis = jedisProvider.provide(i)) {
ClassPathResource resource = new ClassPathResource(ENQUEUE_LUA_SCRIPT_LOCATION);
String luaContent = StreamUtils.copyToString(resource.getInputStream(), StandardCharsets.UTF_8);
String sha = jedis.scriptLoad(luaContent);
ENQUEUE_LUA_SHA.put(i, sha);
resource = new ClassPathResource(DEQUEUE_LUA_SCRIPT_LOCATION);
luaContent = StreamUtils.copyToString(resource.getInputStream(), StandardCharsets.UTF_8);
sha = jedis.scriptLoad(luaContent);
DEQUEUE_LUA_SHA.put(i, sha);
}
}
}
}
// 消费者
public class OrderMessageConsumer implements Job {
private static final Logger LOGGER = LoggerFactory.getLogger(OrderMessageConsumer.class);
private static final AtomicInteger COUNTER = new AtomicInteger();
// 初始化业务线程池
private final ExecutorService businessWorkerPool = Executors.newSingleThreadExecutor(r -> {
Thread thread = new Thread(r);
thread.setDaemon(true);
thread.setName("OrderMessageConsumerWorker-" + COUNTER.getAndIncrement());
return thread;
});
@Autowired
private OrderDelayQueue orderDelayQueue;
@Override
public void execute(JobExecutionContext context) throws JobExecutionException {
long shardingIndex = context.getMergedJobDataMap().getLong("shardingIndex");
LOGGER.info("订单消息消费者定时任务开始执行,shardingIndex:[{}]...", shardingIndex);
List<OrderMessage> dequeue = orderDelayQueue.dequeue(shardingIndex);
if (null != dequeue) {
// 这里的倒数栅栏,在线程池资源充足的前提下可以去掉
final CountDownLatch latch = new CountDownLatch(1);
businessWorkerPool.execute(new ConsumeTask(latch, dequeue, shardingIndex));
try {
latch.await();
} catch (InterruptedException ignore) {
//ignore
}
}
LOGGER.info("订单消息消费者定时任务执行完毕,shardingIndex:[{}]...", shardingIndex);
}
@RequiredArgsConstructor
private static class ConsumeTask implements Runnable {
private final CountDownLatch latch;
private final List<OrderMessage> messages;
private final long shardingIndex;
@Override
public void run() {
try {
for (OrderMessage message : messages) {
LOGGER.info("shardingIndex:[{}],处理订单消息,内容:{}", shardingIndex, JSON.toJSONString(message));
// 模拟处理耗时50毫秒
TimeUnit.MILLISECONDS.sleep(50);
}
} catch (Exception ignore) {
} finally {
latch.countDown();
}
}
}
}
// 配置
@Configuration
public class QuartzConfiguration {
@Bean
public AutowiredSupportQuartzJobFactory autowiredSupportQuartzJobFactory() {
return new AutowiredSupportQuartzJobFactory();
}
@Bean
public SchedulerFactoryBean schedulerFactoryBean(AutowiredSupportQuartzJobFactory autowiredSupportQuartzJobFactory) {
SchedulerFactoryBean factory = new SchedulerFactoryBean();
factory.setSchedulerName("RamScheduler");
factory.setAutoStartup(true);
factory.setJobFactory(autowiredSupportQuartzJobFactory);
return factory;
}
public static class AutowiredSupportQuartzJobFactory extends AdaptableJobFactory implements BeanFactoryAware {
private AutowireCapableBeanFactory autowireCapableBeanFactory;
@Override
public void setBeanFactory(BeanFactory beanFactory) throws BeansException {
this.autowireCapableBeanFactory = (AutowireCapableBeanFactory) beanFactory;
}
@Override
protected Object createJobInstance(@Nonnull TriggerFiredBundle bundle) throws Exception {
Object jobInstance = super.createJobInstance(bundle);
autowireCapableBeanFactory.autowireBean(jobInstance);
return jobInstance;
}
}
}
// CommandLineRunner
@Component
public class QuartzJobStartCommandLineRunner implements CommandLineRunner {
@Autowired
private Scheduler scheduler;
@Autowired
private JedisProvider jedisProvider;
@Override
public void run(String... args) throws Exception {
long shardingCount = 2;
prepareData(shardingCount);
for (ConsumerTask task : prepareConsumerTasks(shardingCount)) {
scheduler.scheduleJob(task.getJobDetail(), task.getTrigger());
}
}
private void prepareData(long shardingCount) {
for (long i = 0L; i < shardingCount; i++) {
Map<String, Double> z = Maps.newHashMap();
Map<String, String> h = Maps.newHashMap();
for (int k = 0; k < 100; k++) {
OrderMessage message = new OrderMessage();
message.setAmount(BigDecimal.valueOf(k));
message.setUserId((long) k);
message.setOrderId("ORDER_ID_" + k);
// 30 min ago
z.put(message.getOrderId(), Double.valueOf(String.valueOf(System.currentTimeMillis() - 30 * 60 * 1000)));
h.put(message.getOrderId(), JSON.toJSONString(message));
}
Jedis jedis = jedisProvider.provide(i);
jedis.hmset("ORDER_DETAIL_QUEUE", h);
jedis.zadd("ORDER_QUEUE", z);
}
}
private List<ConsumerTask> prepareConsumerTasks(long shardingCount) {
List<ConsumerTask> tasks = Lists.newArrayList();
for (long i = 0; i < shardingCount; i++) {
JobDetail jobDetail = JobBuilder.newJob(OrderMessageConsumer.class)
.withIdentity("OrderMessageConsumer-" + i, "DelayTask")
.usingJobData("shardingIndex", i)
.build();
Trigger trigger = TriggerBuilder.newTrigger()
.withIdentity("OrderMessageConsumerTrigger-" + i, "DelayTask")
.withSchedule(SimpleScheduleBuilder.simpleSchedule().withIntervalInSeconds(10).repeatForever())
.build();
tasks.add(new ConsumerTask(jobDetail, trigger));
}
return tasks;
}
@Getter
@RequiredArgsConstructor
private static class ConsumerTask {
private final JobDetail jobDetail;
private final Trigger trigger;
}
}
新增一个启动函数并且启动,控制台输出如下:
// ...省略大量输出
2019-09-01 14:08:27.664 INFO 13056 --- [ main] c.t.multi.NoneJdbcSpringApplication : Started NoneJdbcSpringApplication in 1.333 seconds (JVM running for 5.352)
2019-09-01 14:08:27.724 INFO 13056 --- [eduler_Worker-2] c.throwable.multi.OrderMessageConsumer : 订单消息消费者定时任务开始执行,shardingIndex:[1]...
2019-09-01 14:08:27.724 INFO 13056 --- [eduler_Worker-1] c.throwable.multi.OrderMessageConsumer : 订单消息消费者定时任务开始执行,shardingIndex:[0]...
2019-09-01 14:08:27.732 INFO 13056 --- [onsumerWorker-1] c.throwable.multi.OrderMessageConsumer : shardingIndex:[1],处理订单消息,内容:{"amount":99,"orderId":"ORDER_ID_99","userId":99}
2019-09-01 14:08:27.732 INFO 13056 --- [onsumerWorker-0] c.throwable.multi.OrderMessageConsumer : shardingIndex:[0],处理订单消息,内容:{"amount":99,"orderId":"ORDER_ID_99","userId":99}
2019-09-01 14:08:27.782 INFO 13056 --- [onsumerWorker-0] c.throwable.multi.OrderMessageConsumer : shardingIndex:[0],处理订单消息,内容:{"amount":98,"orderId":"ORDER_ID_98","userId":98}
2019-09-01 14:08:27.782 INFO 13056 --- [onsumerWorker-1] c.throwable.multi.OrderMessageConsumer : shardingIndex:[1],处理订单消息,内容:{"amount":98,"orderId":"ORDER_ID_98","userId":98}
// ...省略大量输出
2019-09-01 14:08:28.239 INFO 13056 --- [eduler_Worker-2] c.throwable.multi.OrderMessageConsumer : 订单消息消费者定时任务执行完毕,shardingIndex:[1]...
2019-09-01 14:08:28.240 INFO 13056 --- [eduler_Worker-1] c.throwable.multi.OrderMessageConsumer : 订单消息消费者定时任务执行完毕,shardingIndex:[0]...
// ...省略大量输出
生产中应该避免Redis服务单点,一般常用哨兵配合树状主从的部署方式(参考《Redis开发与运维》),2套Redis哨兵的部署示意图如下:

需要什么监控项
我们需要相对实时地知道Redis中的延时队列集合有多少积压数据,每次出队的耗时大概是多少等等监控项参数,这样我们才能更好地知道延时队列模块是否正常运行、是否存在性能瓶颈等等。具体的监控项,需要按需定制,这里为了方便举例,只做两个监控项的监控:
- 有序集合
Sorted Set中积压的元素数量。 - 每次调用
dequeue.lua的耗时。
采用的是应用实时上报数据的方式,依赖于spring-boot-starter-actuator、Prometheus、Grafana搭建的监控体系,如果并不熟悉这个体系可以看两篇前置文章:
监控
引入依赖:
<dependency>
<groupId>org.springframework.boot</groupId>
<artifactId>spring-boot-starter-actuator</artifactId>
</dependency>
<dependency>
<groupId>io.micrometer</groupId>
<artifactId>micrometer-registry-prometheus</artifactId>
<version>1.2.0</version>
</dependency>
这里选用Gauge的Meter进行监控数据收集,添加监控类OrderDelayQueueMonitor:。
// OrderDelayQueueMonitor
@Component
public class OrderDelayQueueMonitor implements InitializingBean {
private static final long SHARDING_COUNT = 2L;
private final ConcurrentMap<Long, AtomicLong> remain = Maps.newConcurrentMap();
private final ConcurrentMap<Long, AtomicLong> lua = Maps.newConcurrentMap();
private ScheduledExecutorService executor;
@Autowired
private JedisProvider jedisProvider;
@Override
public void afterPropertiesSet() throws Exception {
executor = Executors.newSingleThreadScheduledExecutor(r -> {
Thread thread = new Thread(r, "OrderDelayQueueMonitor");
thread.setDaemon(true);
return thread;
});
for (long i = 0L; i < SHARDING_COUNT; i++) {
AtomicLong l = new AtomicLong();
Metrics.gauge("order.delay.queue.lua.cost", Collections.singleton(Tag.of("index", String.valueOf(i))),
l, AtomicLong::get);
lua.put(i, l);
AtomicLong r = new AtomicLong();
Metrics.gauge("order.delay.queue.remain", Collections.singleton(Tag.of("index", String.valueOf(i))),
r, AtomicLong::get);
remain.put(i, r);
}
// 每五秒上报一次集合中的剩余数据
executor.scheduleWithFixedDelay(new MonitorTask(jedisProvider), 0, 5, TimeUnit.SECONDS);
}
public void recordRemain(Long index, long count) {
remain.get(index).set(count);
}
public void recordLuaCost(Long index, long count) {
lua.get(index).set(count);
}
@RequiredArgsConstructor
private class MonitorTask implements Runnable {
private final JedisProvider jedisProvider;
@Override
public void run() {
for (long i = 0L; i < SHARDING_COUNT; i++) {
try (Jedis jedis = jedisProvider.provide(i)) {
recordRemain(i, jedis.zcount("ORDER_QUEUE", "-inf", "+inf"));
}
}
}
}
}
原来的RedisOrderDelayQueue#dequeue()进行改造:
@RequiredArgsConstructor
@Component
public class RedisOrderDelayQueue implements OrderDelayQueue, InitializingBean {
// ... 省略没有改动的代码
private final OrderDelayQueueMonitor orderDelayQueueMonitor;
// ... 省略没有改动的代码
@Override
public List<OrderMessage> dequeue(String min, String max, String offset, String limit, long index) {
List<String> args = new ArrayList<>();
args.add(min);
args.add(max);
args.add(offset);
args.add(limit);
List<OrderMessage> result = Lists.newArrayList();
List<String> keys = Lists.newArrayList();
keys.add(ORDER_QUEUE);
keys.add(ORDER_DETAIL_QUEUE);
try (Jedis jedis = jedisProvider.provide(index)) {
long start = System.nanoTime();
List<String> eval = (List<String>) jedis.evalsha(DEQUEUE_LUA_SHA.get(index), keys, args);
long end = System.nanoTime();
// 添加dequeue的耗时监控-单位微秒
orderDelayQueueMonitor.recordLuaCost(index, TimeUnit.NANOSECONDS.toMicros(end - start));
if (null != eval) {
for (String e : eval) {
result.add(JSON.parseObject(e, OrderMessage.class));
}
}
}
return result;
}
// ... 省略没有改动的代码
}
其他配置这里简单说一下。
application.yaml要开放prometheus端点的访问权限:
server:
port: 9091
management:
endpoints:
web:
exposure:
include: 'prometheus'
Prometheus服务配置尽量减少查询的间隔时间,暂定为5秒:
# my global config
global:
scrape_interval: 5s # Set the scrape interval to every 15 seconds. Default is every 1 minute.
evaluation_interval: 15s # Evaluate rules every 15 seconds. The default is every 1 minute.
# scrape_timeout is set to the global default (10s).
# Alertmanager configuration
alerting:
alertmanagers:
- static_configs:
- targets:
# - alertmanager:9093
# Load rules once and periodically evaluate them according to the global 'evaluation_interval'.
rule_files:
# - "first_rules.yml"
# - "second_rules.yml"
# A scrape configuration containing exactly one endpoint to scrape:
# Here it's Prometheus itself.
scrape_configs:
# The job name is added as a label `job=<job_name>` to any timeseries scraped from this config.
- job_name: 'prometheus'
metrics_path: '/actuator/prometheus'
# metrics_path defaults to '/metrics'
# scheme defaults to 'http'.
static_configs:
- targets: ['localhost:9091']
Grafana的基本配置项如下:
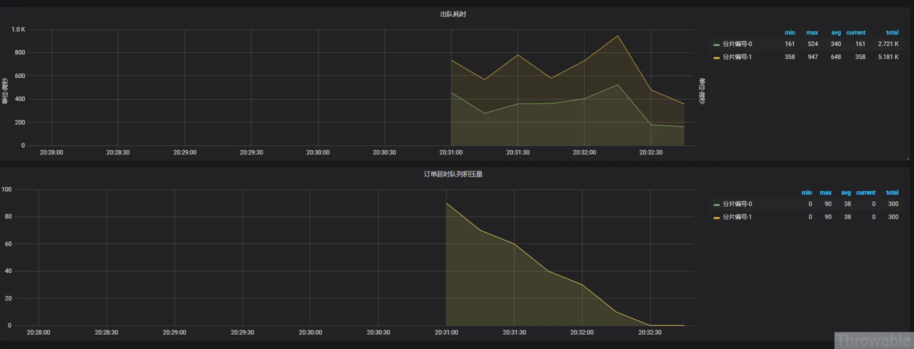
出队耗时 order_delay_queue_lua_cost 分片编号-{{index}}
订单延时队列积压量 order_delay_queue_remain 分片编号-{{index}}
最终可以在Grafana配置每5秒刷新,见效果如下:

这里的监控项更多时候应该按需定制,说实话,监控的工作往往是最复杂和繁琐的。
小结
全文相对详细地介绍了基于Redis实现延时任务的分片和监控的具体实施过程,核心代码仅供参考,还有一些具体的细节例如Prometheus、Grafana的一些应用,这里限于篇幅不会详细地展开。说实话,基于实际场景做一次中间件和架构的选型并不是一件简单的事,而且往往初期的实施并不是最大的难点,更大的难题在后面的优化以及监控。
附件
Markdown原件:github.com/zjcscut/blo…- Github Page:www.throwable.club/2019/09/01/…
- Coding Page:throwable.coding.me/2019/09/01/…
(本文完 c-3-d 20190901 身体不适,拖了一下)
技术公众号(《Throwable文摘》),不定期推送笔者原创技术文章(绝不抄袭或者转载):
