“ 数据可视化是非常重要的一个技术,数据人员除了关注于数据本身与数据业务之外同样应该注重于关注数据的可视化场景与分析场景。Grafana能够连接多种数据源、ElasticSearch、MySQL、PoastgreSQL、InfluxDB、OpenTSDB、CloudWath、Zabbix等。基于插件的方式实现数据的可视化图表,饼图、折线图、柱状图等。 ”
Grafana是一款开源的,可以应用于 多种数据源大规模数据展现、告警的数据可视化项目。 Grafana配置非常简单、支持多种数据源、权限管理、图表非常的炫酷。 基于插件的方式非常方便的可以进行二次开发、同时有非常多的模版。

数据可视化方向有很多的可选性方案。tableau、zeppelin、Juputer Notebooks等。 这些产品的侧重点可能不同,但是基本上都是需要实现的是连接多种数据源。在数据监控或者数据报表的处理中所遇到的数据源有ELasticSearch,MySql,PostgreSQL或者是在OpenTSDB,InfluxDB等时序库。
在大部分的数据使用中可能是通过代码检索这些数据库中的数据然后再通过Echats或者其他的方式来自己开发一个数据监控的系统,但是在业务飞速发展的今天这种方案的开发周期太长。所以数据可视化的开源产品就越来越多的涌现出来。能够通过这些产品实现大部分的业务场景。

Grafana是一款开源的时间序列的数据可视化产品,能够快速的对接各种数据源。Grafana 非常契合于我们当前的数据场景。例如我们原本的数据展示方案基本都是在Kibana中自己构建Dashboard,那么它可以对接ElasticSearch能够完整的迁移Kibana的各种图表。 它还可以对接MySql,那么我们就可以把MySQL中的数据通过Grafana进行展示。现在增加了PostgreSQL的数据存储。Grafana 同样可以对接。所以,这是选择Grafana的原因。
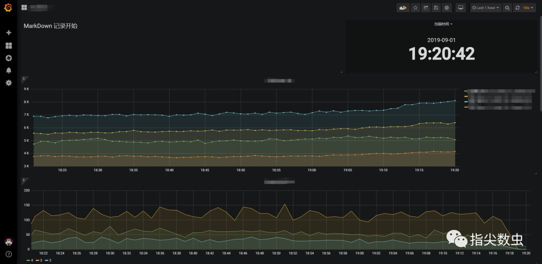
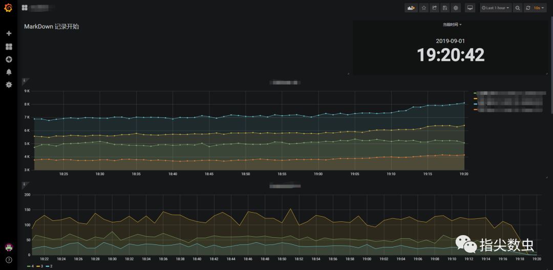
Grafana的Dashboard能够同时连接多种数据源,也就是说在Grafana的同一个Dashboard中能够实现同时展现MySQL的数据与ElasticSearch的数据。 那么我们就能够自由的融合多种数据源来展现数据。


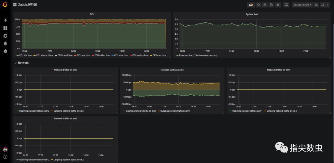
Grafana同样可以对接Zabbix实现Zabbix监控指标的数据展示。

Zabbix的配置方式更加的简单,同时Zabbix插件本身提供了Dashboard的template可以直接进行使用。
如果说zabbix属于硬件资源监控的话,那么我们同样可以基于Grafana实现某些业务数据的监控。例如某些我们基于某些业务产品线的指标列表与资源内容等。
Grafana的Table图表能够使用Table的方式展现数据同时默认的实现了相关的排序等。
同时Grafana能够基于数据钻取的方式进入更加深层次的分析。例如点击Table中的某一列进入到更加详细的数据展现。例如点击上图的服务器名称进入该服务器的详细信息展现。

同时我们还能够基于数据的信息进行数据告警。

Grafana 基本上实现了当前我们数据处理的场景或者可能说实现了更多的场景,重点是把一些问题简单化了,相对于某些产品来说学习成本低,简单易上手。同时也会节省了一大部分开发的时间。
⬇⬇⬇ 你好,我是CainGao。一线大数据开发者,关注我一起交流场景实现 ⬇⬇⬇
