Flink Metrics 源码解析

1,387 阅读4分钟

Flink Metrics 有如下模块:

Flink Metrics 源码解析 —— Flink-metrics-core

Flink Metrics 源码解析 —— Flink-metrics-datadog

Flink Metrics 源码解析 —— Flink-metrics-dropwizard

Flink Metrics 源码解析 —— Flink-metrics-graphite

Flink Metrics 源码解析 —— Flink-metrics-influxdb

Flink Metrics 源码解析 —— Flink-metrics-jmx

Flink Metrics 源码解析 —— Flink-metrics-slf4j

Flink Metrics 源码解析 —— Flink-metrics-statsd

Flink Metrics 源码解析 —— Flink-metrics-prometheus

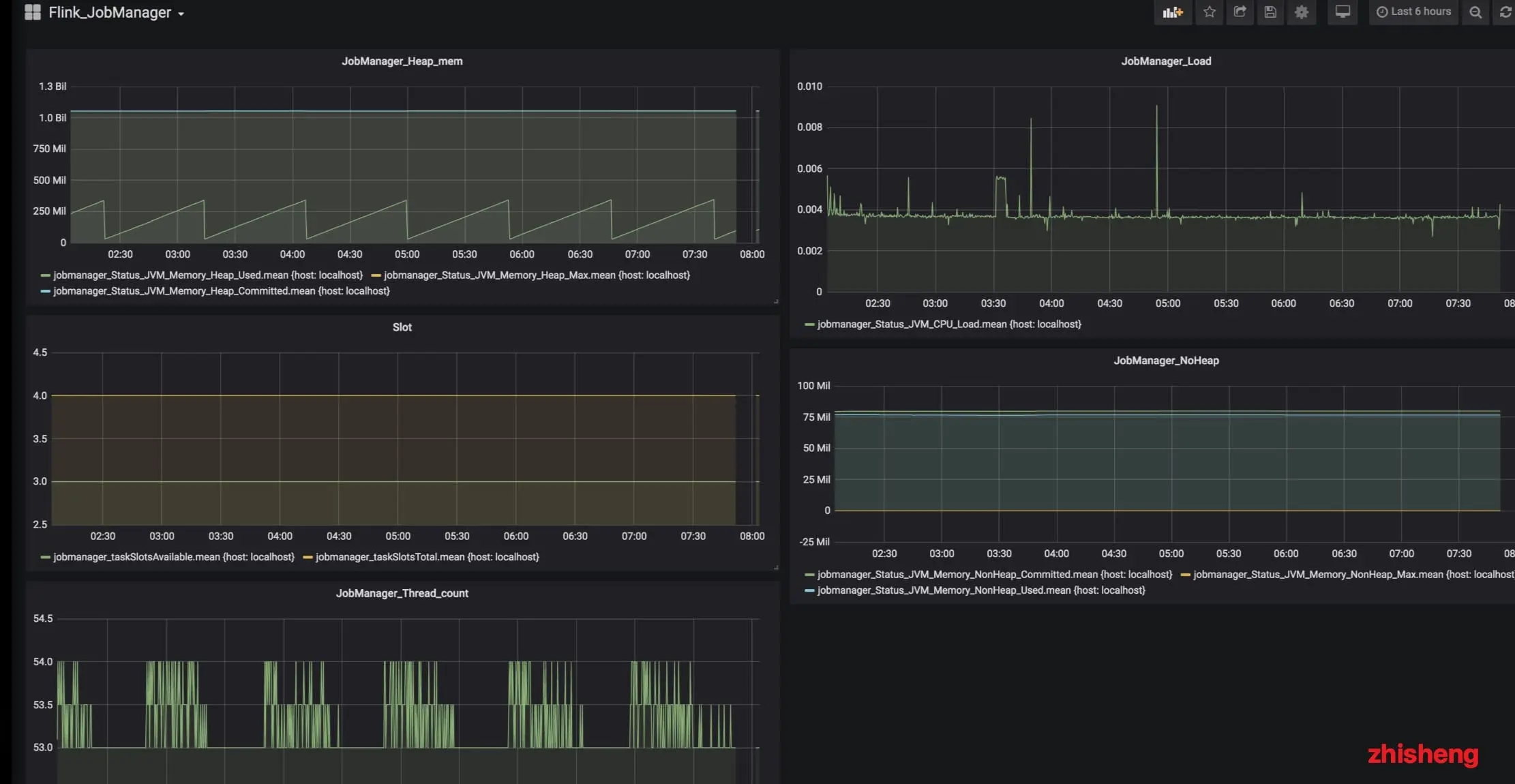
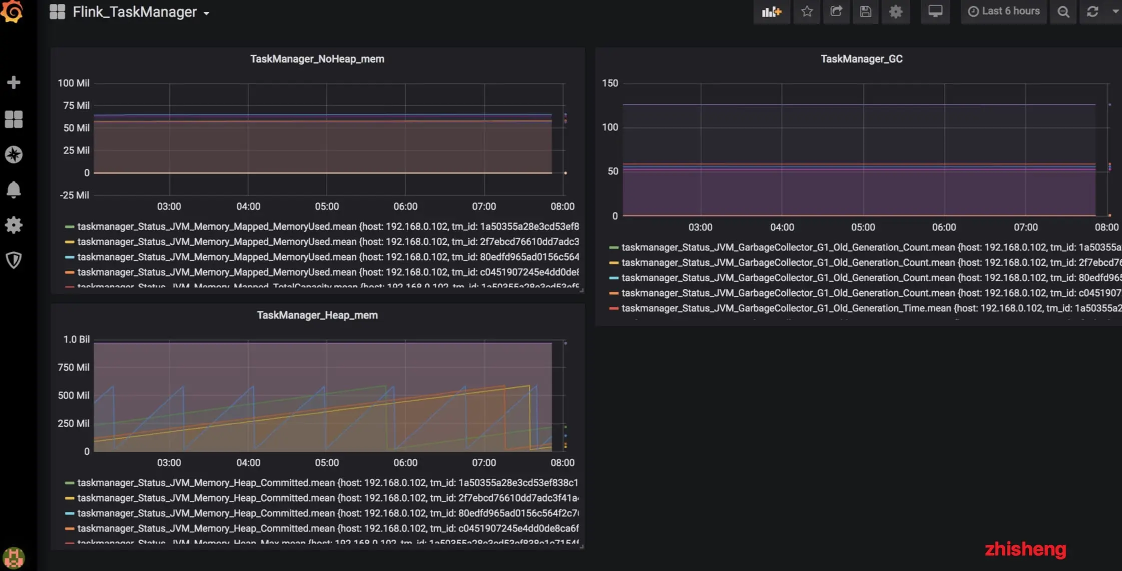
使用 InflubDB 和 Grafana 监控 Flink JobManager TaskManager 和 Job

博客

1、Flink 从0到1学习 —— Apache Flink 介绍

2、Flink 从0到1学习 —— Mac 上搭建 Flink 1.6.0 环境并构建运行简单程序入门

3、Flink 从0到1学习 —— Flink 配置文件详解

4、Flink 从0到1学习 —— Data Source 介绍

5、Flink 从0到1学习 —— 如何自定义 Data Source ?

6、Flink 从0到1学习 —— Data Sink 介绍

7、Flink 从0到1学习 —— 如何自定义 Data Sink ?

8、Flink 从0到1学习 —— Flink Data transformation(转换)

9、Flink 从0到1学习 —— 介绍 Flink 中的 Stream Windows

10、Flink 从0到1学习 —— Flink 中的几种 Time 详解

11、Flink 从0到1学习 —— Flink 读取 Kafka 数据写入到 ElasticSearch

12、Flink 从0到1学习 —— Flink 项目如何运行?

13、Flink 从0到1学习 —— Flink 读取 Kafka 数据写入到 Kafka

14、Flink 从0到1学习 —— Flink JobManager 高可用性配置

15、Flink 从0到1学习 —— Flink parallelism 和 Slot 介绍

16、Flink 从0到1学习 —— Flink 读取 Kafka 数据批量写入到 MySQL

17、Flink 从0到1学习 —— Flink 读取 Kafka 数据写入到 RabbitMQ

18、Flink 从0到1学习 —— Flink 读取 Kafka 数据写入到 HBase

19、Flink 从0到1学习 —— Flink 读取 Kafka 数据写入到 HDFS

20、Flink 从0到1学习 —— Flink 读取 Kafka 数据写入到 Redis

21、Flink 从0到1学习 —— Flink 读取 Kafka 数据写入到 Cassandra

22、Flink 从0到1学习 —— Flink 读取 Kafka 数据写入到 Flume

23、Flink 从0到1学习 —— Flink 读取 Kafka 数据写入到 InfluxDB

24、Flink 从0到1学习 —— Flink 读取 Kafka 数据写入到 RocketMQ

25、Flink 从0到1学习 —— 你上传的 jar 包藏到哪里去了

26、Flink 从0到1学习 —— 你的 Flink job 日志跑到哪里去了

27、阿里巴巴开源的 Blink 实时计算框架真香

28、Flink 从0到1学习 —— Flink 中如何管理配置?

29、Flink 从0到1学习—— Flink 不可以连续 Split(分流)?

30、Flink 从0到1学习—— 分享四本 Flink 国外的书和二十多篇 Paper 论文

31、Flink 架构、原理与部署测试

32、为什么说流处理即未来?

33、OPPO 数据中台之基石:基于 Flink SQL 构建实时数据仓库

34、流计算框架 Flink 与 Storm 的性能对比

35、Flink状态管理和容错机制介绍

36、Apache Flink 结合 Kafka 构建端到端的 Exactly-Once 处理

37、360深度实践:Flink与Storm协议级对比

38、如何基于Flink+TensorFlow打造实时智能异常检测平台?只看这一篇就够了

39、Apache Flink 1.9 重大特性提前解读

40、Flink 全网最全资源(视频、博客、PPT、入门、实战、源码解析、问答等持续更新)

41、Flink 灵魂两百问,这谁顶得住?

源码解析

1、Flink 源码解析 —— 源码编译运行

2、Flink 源码解析 —— 项目结构一览

3、Flink 源码解析—— local 模式启动流程

4、Flink 源码解析 —— standalone session 模式启动流程

5、Flink 源码解析 —— Standalone Session Cluster 启动流程深度分析之 Job Manager 启动

6、Flink 源码解析 —— Standalone Session Cluster 启动流程深度分析之 Task Manager 启动

7、Flink 源码解析 —— 分析 Batch WordCount 程序的执行过程

8、Flink 源码解析 —— 分析 Streaming WordCount 程序的执行过程

9、Flink 源码解析 —— 如何获取 JobGraph?

10、Flink 源码解析 —— 如何获取 StreamGraph?

11、Flink 源码解析 —— Flink JobManager 有什么作用?

12、Flink 源码解析 —— Flink TaskManager 有什么作用?

13、Flink 源码解析 —— JobManager 处理 SubmitJob 的过程

14、Flink 源码解析 —— TaskManager 处理 SubmitJob 的过程

15、Flink 源码解析 —— 深度解析 Flink Checkpoint 机制

16、Flink 源码解析 —— 深度解析 Flink 序列化机制

17、Flink 源码解析 —— 深度解析 Flink 是如何管理好内存的?

18、Flink Metrics 源码解析 —— Flink-metrics-core

19、Flink Metrics 源码解析 —— Flink-metrics-datadog

20、Flink Metrics 源码解析 —— Flink-metrics-dropwizard

21、Flink Metrics 源码解析 —— Flink-metrics-graphite

22、Flink Metrics 源码解析 —— Flink-metrics-influxdb

23、Flink Metrics 源码解析 —— Flink-metrics-jmx

24、Flink Metrics 源码解析 —— Flink-metrics-slf4j

25、Flink Metrics 源码解析 —— Flink-metrics-statsd

26、Flink Metrics 源码解析 —— Flink-metrics-prometheus

26、Flink Annotations 源码解析

27、Flink 源码解析 —— 如何获取 ExecutionGraph ?

28、大数据重磅炸弹——实时计算框架 Flink

29、Flink Checkpoint-轻量级分布式快照

30、Flink Clients 源码解析原文出处:zhisheng的博客,欢迎关注我的公众号:zhisheng