
Prometheus 介绍
Prometheus 是一套开源监控系统,使用Go语言开发,是 Google BorgMon 监控系统的类似实现。
Prometheus 的基本原理是通过HTTP协议周期性抓取被监控组件的状态,任意组件只要提供对应的HTTP接口就可以接入监控,是比较适合 Docker,Kubernetes 等环境的监控系统之一。输出监控信息的HTTP接口被称作 exporter。
Prometheus 架构
Prometheus 使用的是 Pull 模型,Prometheus Server 通过 HTTP 的 pull 方式到各个目标拉取监控数据。

- Retrieval:中定义了 Prometheus Server 需要从哪些地方拉取数据
- Jobs / Exporters:Prometheus 可以从 Jobs 或 Exporters 中拉取监控数据。Exporter 以 Web API 的形式对外暴露数据采集接口。
- Prometheus Server:Prometheus 还可以从其他的 Prometheus Server 中拉取数据。
- Pushgateway:对于一些以临时性 Job 运行的组件,Prometheus 可能还没有来得及从中 pull 监控数据的情况下,这些 Job 已经结束了,Job 运行时可以在运行时将监控数据推送到 Pushgateway 中,Prometheus 从 Pushgateway 中拉取数据,防止监控数据丢失。
- Service:是指 Prometheus 可以动态的发现一些服务,拉取数据进行监控,如从DNS,Kubernetes,Consul 中发现。
- Storage:即 Prometheus 的存储,利用 Prometheus Server 的本地存储。
- PromQL:是 Prometheus 的查询语句,利用 PromQL 可以和一些 WEBUI (如 Grafana )集成
- AlertManager:是一个独立于 Prometheus 的外部组件,用于监控系统的告警,通过配置文件可以配置一些告警规则,Prometheus 会把告警推送到 AlertManager。
Prometheus的特点
- 多维度数据模型,一个时间序列由一个度量指标和多个标签键值对确定;
- 灵活的查询语言,对收集的时序数据进行重组;
- 强大的数据可视化功能,除了内置的浏览器,也支持跟 Grafana 集成;
- 高效的存储,内存加本地磁盘,可通过功能分片和联盟来扩展性能;
- 运维简单,只依赖本地磁盘,Go 二进制安装包没有任何其他库包依赖;
- 精确告警;
- 非常多的客户端库;
- 提供了许多导出器来收集常见系统指标;
- 可以通过中间网关进行时序列数据推送;
- 通过服务发现或者静态配置来发现目标服务对象。
核心概念
数据模型
Prometheus 从根本上存储的所有数据都是时间序列数据(Time Serie Data,简称时序数据)。时序数据是具有时间戳的数据流,该数据流属于某个度量指标(Metric)和该度量指标下的多个标签(Label)。
- 度量指标(Metric):描述了被监控的某个测量特征。度量指标名称由ASCII字母、数字、下划线和冒号组成,须匹配正则表达式
[a-zA-Z_:][a-zA-Z0-9_:]*。 - 标签(Tag):对于同一个度量指标,不同标签值组合会形成特定维度的时序。标签开启了 Prometheus 的多维数据模型。Prometheus 的查询语言可以通过度量指标和标签对时序数据进行过滤和聚合。标签名称可以包含 ASCII 字母、数字和下划线,须匹配正则表达式
[a-zA-Z_][a-zA-Z0-9_]*,带有 _ 下划线的标签名称保留为内部使用。标签值可以包含任意 Unicode 字符,包括中文。 - 采样值(Sample):时序数据其实就是一系列的采样值。每个采样值包括:
- 一个64位的浮点数据
- 一个精确到毫秒的时间戳
- 注解(Annotation):一个注解由一个度量指标和一组标签键值对构成。
度量指标
Prometheus 里的度量指标有以下几种类型:
- 计数器(Counter):一种累计型的度量指标,它是一个只能递增的数值。计数器主要用于统计类似于服务器请求数、任务完成数和错误出现次数这样的数据。
- 计量器(Gauge):表示一个既可以增加,又可以减少的度量指标。计量器主要用于测量类似于温度、内存使用量这样的瞬时数据。
- 直方图(Histogram):对观察结果进行采样(通常是请求持续时间或者响应大小这样的数据),并在可配置的桶中进行统计。有以下几种方式来产生直方图(假设度量指标为
<basename>):- 按桶计数,相当于
<basename>_bucket{le="<upper inclusive bound>"} - 采样值总和,相当于
<basename>_sum - 采样值总数,相当于
<basename>_count,也等同于把所有采样值放到一个桶里来计数<basename>_bucket{le="+Inf"}
- 按桶计数,相当于
- 汇总(Summary):对观察结果进行采样。除了可以统计采样值总和和总数,还能按照分位数统计。有以下几种方式来产生汇总(假设度量指标为
<basename>):- 分位数,也就是采样值小于该分位数的个数占总数的比例小于
φ,相当于<basename>{quantile="<φ>"} - 采样值总和,相当于
<basename>_sum - 采样值总数,相当于
<basename>_count
- 分位数,也就是采样值小于该分位数的个数占总数的比例小于
任务和实例
在 Prometheus 里,可以从中抓取采样值的端点称为实例,为了性能扩展而复制出来的多个这样的实例形成了一个任务。
- 任务(Job):抓取所属任务。
- 实例(Instance):抓取来源实例。
Prometheus 监控实战
Prometheus 安装部署
# 1. 下载
wget https://github.com/prometheus/prometheus/releases/download/v2.10.0/prometheus-2.10.0.linux-amd64.tar.gz
# 2. 解压
tar zxvf prometheus-2.10.0.linux-amd64.tar.gz
# 3. 启动
cd prometheus-2.10.0.linux-amd64
./prometheus --config.file=prometheus.yml
exporter 安装部署
node_exporter
# 1. 下载
wget https://github.com/prometheus/node_exporter/releases/download/v0.18.1/node_exporter-0.18.1.darwin-amd64.tar.gz
# 2. 解压
tar zxvf node_exporter-0.18.1.darwin-amd64.tar.gz
# 3. 启动
cd node_exporter-0.18.1.darwin-amd64
./node_exporter
nginx-vts-exporter
这里我使用的是 openresty,如果是使用 nginx 也是一样
下载依赖的包
cd /usr/local/src/openresty-1.15.8.1/bundle
# openssl
wget https://www.openssl.org/source/openssl-1.1.1c.tar.gz
# ngx_cache_purge
wget http://github.com/FRiCKLE/ngx_cache_purge/archive/2.3.zip -O ngx_cache_purge.zip
# nginx-module-vts
wget http://github.com/vozlt/nginx-module-vts/archive/v0.1.18.zip -O nginx-module-vts.zip
# upstream 健康检查
wget https://github.com/yaoweibin/nginx_upstream_check_module/archive/master.zip -O nginx_upstream_check_module.zip
unzip nginx_upstream_check_module.zip
cd nginx-1.15.8
patch -p1 < ../nginx_upstream_check_module-master/check_1.14.0+.patch
nginx 编译安装
./configure --prefix=/opt/openresty \
--with-http_auth_request_module \
--with-http_realip_module \
--with-http_v2_module \
--with-debug \
--with-http_stub_status_module \
--with-http_ssl_module \
--with-http_gzip_static_module \
--with-http_gunzip_module \
--with-http_random_index_module \
--with-threads \
--with-pcre \
--with-luajit \
--with-mail \
--with-file-aio \
--with-http_v2_module \
--with-http_flv_module \
--with-http_mp4_module \
--with-http_dav_module \
--with-http_sub_module \
--with-http_addition_module \
--with-stream \
--with-stream_ssl_module \
--with-stream_realip_module \
--with-http_secure_link_module \
--with-stream_ssl_preread_module \
--with-openssl=./bundle/openssl-1.1.1c \
--add-module=./bundle/ngx_cache_purge-2.3 \
--add-module=./bundle/nginx-module-vts-0.1.18 \
--add-module=./bundle/nginx_upstream_check_module-master \
-j2
gmake && gmake install
nginx 配置
http {
vhost_traffic_status_zone;
vhost_traffic_status_filter_by_host on; #开启此功能,会根据不同的server_name进行流量的统计,否则默认会把流量全部计算到第一个上。
...
server {
...
location /status {
vhost_traffic_status_display;
vhost_traffic_status_display_format html;
}
# vhost_traffic_status off;
}
}
如果不想要监控这个域名,这需要在
server模块中配置vhost_traffic_status off;
nginx-vts-exporter 安装
# 1. 下载
wget https://github.com/hnlq715/nginx-vts-exporter/releases/download/v0.10.0/nginx-vts-exporter-0.10.0.linux-amd64.tar.gz
# 2. 解压
tar zxvf nginx-vts-exporter-0.10.0.linux-amd64.tar.gz
# 3. 启动
cd nginx-vts-exporter-0.10.0.linux-amd64
redis_exporter
# 1. 下载
wget https://github.com/oliver006/redis_exporter/releases/download/v1.0.3/redis_exporter-v1.0.3.linux-amd64.tar.gz
# 2. 解压
tar zxvf redis_exporter-v1.0.3.linux-amd64.tar.gz
# 3. 启动
cd redis_exporter-v1.0.3.linux-amd64
./redis_exporter -redis.addr 192.168.102.55:7000 -redis.password test --web.listen-address 0.0.0.0:9121
Prometheus 添加 Exporter 配置
安装完了 exporter 之后,需要将 exporter 添加到 prometheus 的配置中,简单配置如下:
scrape_configs:
# The job name is added as a label `job=<job_name>` to any timeseries scraped from this config.
- job_name: 'prometheus'
# metrics_path defaults to '/metrics'
# scheme defaults to 'http'.
static_configs:
- targets: ['localhost:9090']
- job_name: "node"
static_configs:
- targets:
- '192.168.26.18:9100'
- '192.168.102.51:9100'
- '192.168.102.58:9100'
- '192.168.102.59:9100'
#labels:
# instance: "192.168.26.18:9100"
# env: "pro"
# name: "192.168.26.18"
- job_name: 'nginx'
static_configs:
- targets:
- '192.168.102.51:9913'
- '192.168.102.58:9913'
- '192.168.102.59:9913'
- job_name: 'redis-exporter'
file_sd_configs:
- files: ['./redis.json']
redis.json 配置文件如下:
[{
"targets": [
"192.168.102.53:9121",
"192.168.102.53:9122",
"192.168.102.54:9121",
"192.168.102.54:9122",
"192.168.102.55:9121",
"192.168.102.55:9122",
"192.168.102.70:9121",
"192.168.102.70:9122",
"192.168.102.71:9121",
"192.168.102.71:9122",
"192.168.102.72:9121",
"192.168.102.72:9122"
],
"labels": {
"service": "redis"
}
}
]
重启 prometheus 即可。最后就是配置 Grafana 可视化了。
Grafana 安装配置
Grafana 是一个跨平台的开源的度量分析和可视化工具,可以通过将采集的数据查询然后可视化的展示,并及时通知。
效果图:
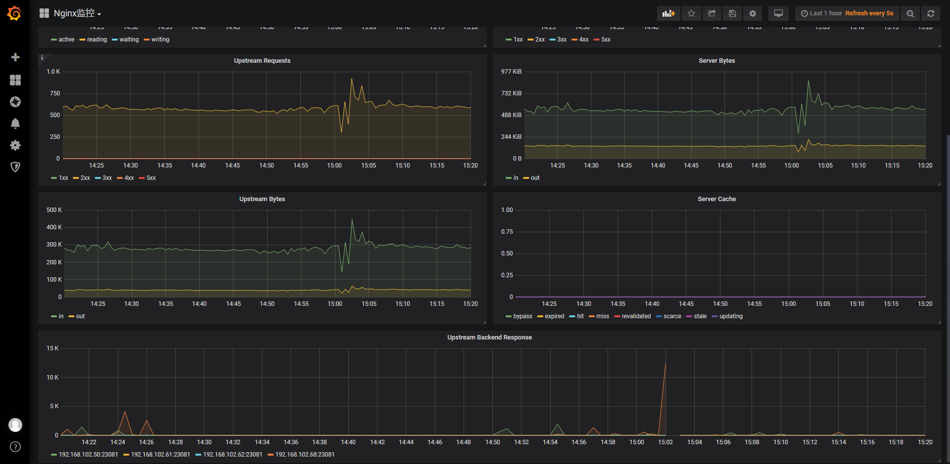
- Nginx 监控

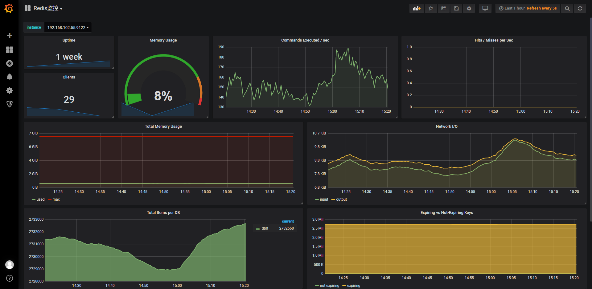
- Redis 监控

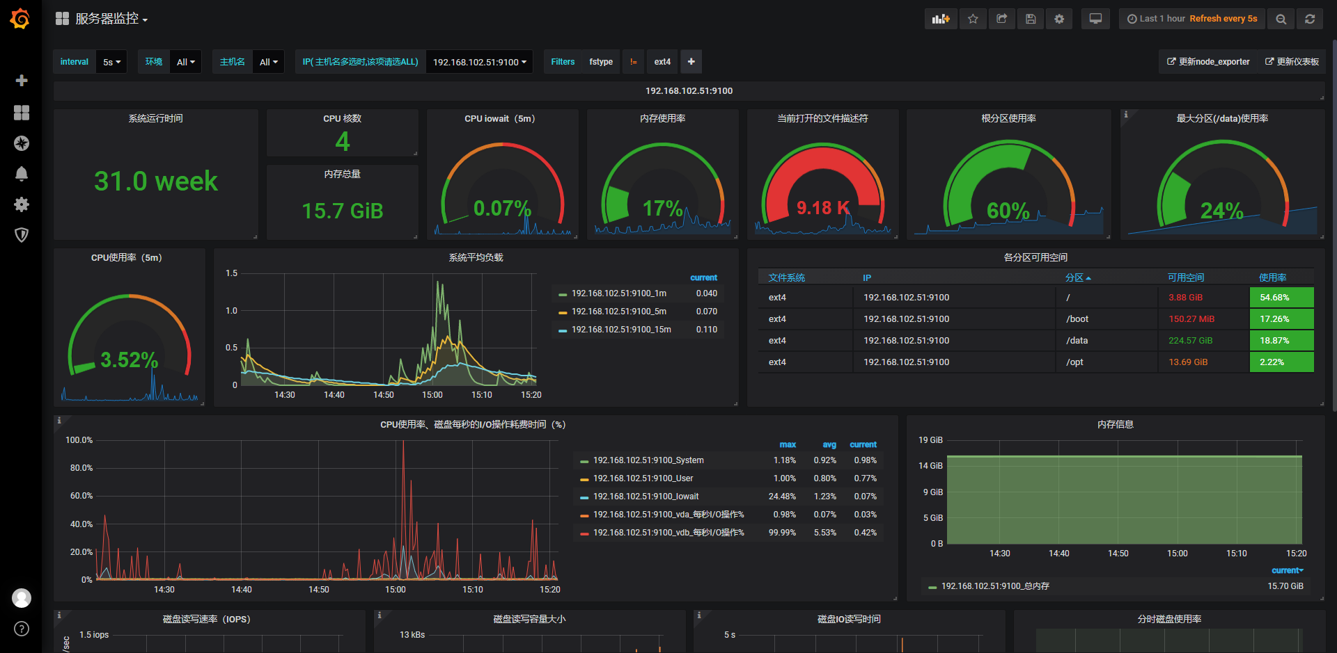
- Node 监控


推荐阅读: