快速部署DBus体验实时数据流计算

632 阅读9分钟

拓展阅读:大数据总线平台DBus设计思路与工作原理

如何基于日志,同步实现数据的一致性和实时抽取?

拆解大数据总线平台DBus的系统架构

一、环境说明

说明all in one是一个单机版本dbus环境,是给用户快速体验dbus的功能,只是一个简单体验版,不能用于其它环境或者用途,具体包括如下:

1)基础组建:

  • zookeeper 3.4.6
  • kafka 0.10.0.0
  • storm 1.0.1
  • granfana 4.2.0
  • logstash 5.6.1
  • influxdb (需要单独安装, 参考如下步骤3)
  • mysql (需要单独安装,参考如下步骤2)

2)dbus相关包:

  • dbus-keeper 0.5.0
  • dbus-stream-main 0.5.0
  • dbus-router 0.5.0
  • dbus-heartbeat 0.5.0
  • dbus-log-processor 0.5.0

3)mysql数据源所需:

  • canal

1.1 环境依赖

安装dbus-allinone环境的建议配置如下

  • JDK 1.8.181 或 以上
  • CPU 2核 或以上
  • 内存 16GB或以上
  • 磁盘 20GB或以上

注:一台Linux centos服务器, 该服务器最好是空机器,上面不要安装dbus所依赖的zk,kafka,storm等

1.2 修改域名

注:ip是您的具体ip,这里用192.168.0.1为例子

修改服务器/etc/hosts文件设置相应的域名信息如下:

192.168.0.1 dbus-n1

修改服务器hostname命令如下:

hostname dbus-n1

配置好后,服务器IP和域名信息如下:

1.3 创建app用户及配置SSH免密登录

由于dbus启动拓扑采用的ssh调用storm命令,all in one包中默认的调用ssh使用app用户和22端口,因此要正常体验all in one需要创建app账户和配置ssh免密登录,免密登录配置的从dbus-n1到dbus-n1的免密登录

配置完成后执行如下命令看时候配置成功

[app@dbus-n1 ~]$ ssh -p 22 app@dbus-n1
Last login: Fri Aug 10 15:54:45 2018 from 10.10.169.53
[app@dbus-n1 ~]$

二、前期准备

2.1 安装Mysql

2.1.1 下载

推荐下载Mysql版本:5.7.19 地址:dev.mysql.com/downloads/m…

2.1.2 安装

解压mysql-5.7.19-1.el6.x86_64.rpm-bundle.tar包后,执行以下命令安装:

rpm -ivh mysql-community-server-5.7.19-1.el6.x86_64.rpm --nodeps
rpm -ivh mysql-community-client-5.7.19-1.el6.x86_64.rpm --nodeps
rpm -ivh mysql-community-libs-5.7.19-1.el6.x86_64.rpm --nodeps
rpm -ivh mysql-community-common-5.7.19-1.el6.x86_64.rpm --nodeps
rpm -ivh mysql-community-libs-compat-5.7.19-1.el6.x86_64.rpm --nodeps

2.1.3 配置

在/etc/my.cnf配置文件中,只是增加bin-log相关配置,其他不用修改,关注以下汉字注释部分

[mysqld]
# dbus相关配置开始
log-bin=mysql-bin
binlog-format=ROW
server_id=1
# dbus相关配置结束

2.1.4 启动

执行以下命令启动mysql:

service mysqld start

2.2. 安装InfluxDB

2.2.1 下载

推荐下载InfluxDB版本:influxdb-1.1.0.x86_64 地址:portal.influxdata.com/downloads

2.2.2 安装

在dbus-n1上切换到root用户,在influxdb-1.1.0.x86_64.rpm的存放目录下执行如下命令:

rpm -ivh influxdb-1.1.0.x86_64.rpm

2.2.3 启动

在dbus-n1上执行如下命令:

service influxdb start

2.2.4 初始化配置

在dbus-n1上执行如下命令:

#登录influx
influx

#执行初始化脚本
create database dbus_stat_db
use dbus_stat_db
CREATE USER "dbus" WITH PASSWORD 'dbus!@#123'
ALTER RETENTION POLICY autogen ON dbus_stat_db DURATION 15d

三、安装Dbus-allinone包

3.1 下载

在百度网盘提供dbus-allinone.tar.gz 包,访问 release 页面下载最新包:github.com/BriData/DBu…

3.2 安装

将下载的dbus-allinone包上传到服务器 /app目录下,且必须在此目录下

# 如果没有app目录,要先创建app目录
mkdir /app
cd /app
tar -zxvf dbus-allinone.tar.gz

3.3 初始化数据库

以root身份登录mysql客户端,执行以下命令进行数据库初始化,会创建dbmgr库以及用户、canal用户、dbus库以及用户、testschema库以及用户:

source /app/dbus-allinone/sql/init.sql

3.4 启动

执行start.sh一键启动dbus所有服务,启动项比较多。

cd /app/dbus-allinone
./start.sh

请耐心等待(大概需要5分钟左右时间),正确的启动日志如下:

Start grafana...
Grafana started. pid: 23760
=============================================================================================
Start zookeeper...
zookeeper pid 23818
Zookeeper started.
=============================================================================================
Start kafka...
No kafka server to stop
kafka pid 24055
kafka started.
=============================================================================================
Start Canal ... 
canal started.
=============================================================================================
Start logstash...
No logstash to stop
nohup: appending output to `nohup.out'
logstash pid 24151
logstash started.
=============================================================================================
Start storm nimbus...
No storm nimbus to stop
Storm nimbus pid 24215
Storm nimbus started.
=============================================================================================
Start storm supervisor...
No storm supervisor to stop
Storm supervisor pid 24674
Storm supervisor started.
=============================================================================================
Start storm ui...
No storm ui to stop
Storm ui pid 24939
Storm ui started. ui port: 6672
=============================================================================================
Stop storm topology.
Storm topology stoped.
=============================================================================================
Start storm topology...
Storm topology started.
=============================================================================================
Start Dbus Heartbeat...
No Dbus Heartbeat to stop
Dbus Heartbeat pid 26854
Dbus Heartbeat started.
=============================================================================================
Start Dbus keeper...
=========================stop===========================
keeper-proxy process not exist
gateway process not exist
keeper-mgr process not exist
keeper-service process not exist
register-server process not exist

=========================start===========================
register-server started. pid: 27077
keeper-proxy  started. pid: 27172
gateway started. pid: 27267
keeper-mgr started. pid: 27504
keeper-service started. pid: 27645
Dbus keeper prot: 6090
Dbus keeper started.
=============================================================================================

3.5 生成检查报告看是否启动正常

进入目录/app/dbus-allinone/allinone-auto-check-0.5.0,执行自动检测脚本auto-check.sh,稍等待一会儿

cd /app/dbus-allinone/allinone-auto-check-0.5.0
./auto-check.sh

会在目录/app/dbus-allinone/allinone-auto-check-0.5.0/reports下生产对应时间的检查报告,如下所示

[app@dbus-n1 reports]$ tree
.
└── 20180824111905
    └── check_report.txt

打开check_report.txt文件查看相应的检查报告,如下所示

(注意以#开头为解释说明信息,报告中不会生成 )

# 出现以下信息说明dbusmgr库正常
check db&user dbusmgr start:
============================================
table t_avro_schema data count: 0
table t_data_schema data count: 4
table t_data_tables data count: 4
table t_dbus_datasource data count: 2
table t_ddl_event data count: 0
table t_encode_columns data count: 0
table t_encode_plugins data count: 1
table t_fullpull_history data count: 0
table t_meta_version data count: 5
table t_plain_log_rule_group data count: 1
table t_plain_log_rule_group_version data count: 1
table t_plain_log_rule_type data count: 0
table t_plain_log_rules data count: 5
table t_plain_log_rules_version data count: 5
table t_project data count: 1
table t_project_encode_hint data count: 1
table t_project_resource data count: 1
table t_project_sink data count: 1
table t_project_topo data count: 1
table t_project_topo_table data count: 1
table t_project_topo_table_encode_output_columns data count: 1
table t_project_topo_table_meta_version data count: 0
table t_project_user data count: 1
table t_query_rule_group data count: 0
table t_sink data count: 1
table t_storm_topology data count: 0
table t_table_action data count: 0
table t_table_meta data count: 7
table t_user data count: 2

# 出现以下信息说明dbus库正常
check db&user dbus start:
============================================
table db_heartbeat_monitor data count: 15
table test_table data count: 0
table db_full_pull_requests data count: 0

# 出现以下信息说明canal用户正常
check db&user canal start: 
============================================
master status File:mysql-bin.000002, Position:12047338
table db_heartbeat_monitor data count: 15
table test_table data count: 0
table db_full_pull_requests data count: 0

# 出现以下信息说明testschema库正常
check db&user testschema start: 
============================================
table test_table data count: 0

# 出现以下信息说明zk启动正常
check base component zookeeper start: 
============================================
23818 org.apache.zookeeper.server.quorum.QuorumPeerMain

# 出现以下信息说明kafka启动正常
check base component kafka start: 
============================================
24055 kafka.Kafka

# 出现以下信息说明storm nimbus、supervisor、ui 启动正常
check base component storm start: 
============================================
26500 org.apache.storm.daemon.worker
25929 org.apache.storm.daemon.worker
27596 org.apache.storm.LogWriter
26258 org.apache.storm.LogWriter
24215 org.apache.storm.daemon.nimbus
27035 org.apache.storm.LogWriter
27611 org.apache.storm.daemon.worker
26272 org.apache.storm.daemon.worker
24674 org.apache.storm.daemon.supervisor
24939 org.apache.storm.ui.core
26486 org.apache.storm.LogWriter
27064 org.apache.storm.daemon.worker
25915 org.apache.storm.LogWriter

# 出现以下信息说明influxdb 启动正常
check base component influxdb start: 
============================================
influxdb 10265     1  0 Aug08 ?        02:28:06 /usr/bin/influxd -pidfile /var/run/influxdb/influxd.pid -config /etc/influxdb/influxdb.conf
app      28823 28746  0 11:19 pts/3    00:00:00 /bin/sh -c ps -ef | grep influxdb
app      28827 28823  0 11:19 pts/3    00:00:00 grep influxdb

# 出现以下信息说明grafana 启动正常
check base component grafana start: 
============================================
app      23760     1  0 11:09 pts/3    00:00:00 ./grafana-server
app      28828 28746  0 11:19 pts/3    00:00:00 /bin/sh -c ps -ef | grep grafana
app      28832 28828  0 11:19 pts/3    00:00:00 grep grafana

# 出现以下信息说明心跳heartbeat 启动正常
check base component heartbeat start: 
============================================
26854 com.creditease.dbus.heartbeat.start.Start

# 出现以下信息说明logstash 启动正常
check base component logstash start: 
============================================
24151 org.jruby.Main

# 出现以下信息说明canal 启动正常
check canal start: 
============================================
zk path [/DBus/Canal/otter-testdb] exists.
24105 com.alibaba.otter.canal.deployer.CanalLauncher

# 出现以下信息说明dispatcher-appender、mysql-extractor、splitter-puller、router 启动正常
check topology start: 
============================================
api: http://dbus-n1:6672/api/v1/topology/summary
topology testlog-log-processor status is ACTIVE
topology testdb-mysql-extractor status is ACTIVE
topology testdb-splitter-puller status is ACTIVE
topology testdb-dispatcher-appender status is ACTIVE
topology tr-router status is ACTIVE

# 出现以下信息说明从数据库->extractor-dispatcher->appender线路正常
check flow line start: 
============================================
first step insert heart beat success.
data arrive at topic: testdb
data arrive at topic: testdb.testschema
data arrive at topic: testdb.testschema.result

四、验证all in one包是否安装成功

4.1 登录grafana前提

需要在通过浏览器登录grafana的机器配置host文件,如果已经配置过请跳过此前提

如果验证机器是windows系统,修改C:\Windows\System32\drivers\etc\hosts文件设置相应的域名信息如下:

# 192.168.0.1 替换成部署allinone包的服务器ip地址
192.168.0.1 dbus-n1

如果验证机器是linux系统,修改/etc/hosts文件设置相应的域名信息如下:

# 192.168.0.1 替换成部署allinone包的服务器ip地址
192.168.0.1 dbus-n1

4.2 登录grafana

登录grafana url地址: http://dbus-n1:3000/login

4.3 mysql插入数据验证

#登录测试用户
mysql -utestschema -p     #testschema账户密码:j0<C6cqcqr:TestSchema
#执行测试脚本
use testschema;
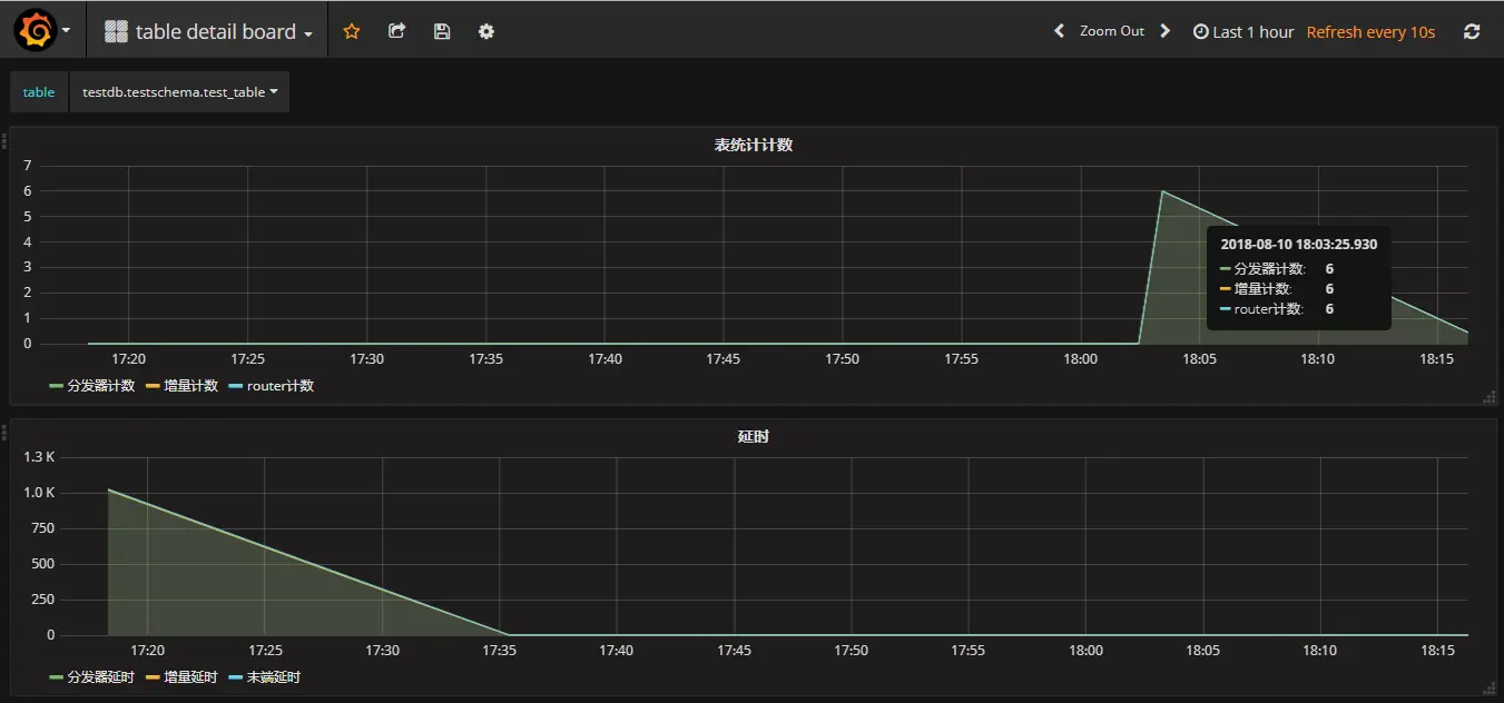
INSERT INTO test_table (NAME, BIRTHDAY) VALUES ('testdataname', '2018-08-10 18:00:00');
INSERT INTO test_table (NAME, BIRTHDAY) VALUES ('testdataname', '2018-08-10 18:00:00');
INSERT INTO test_table (NAME, BIRTHDAY) VALUES ('testdataname', '2018-08-10 18:00:00');
INSERT INTO test_table (NAME, BIRTHDAY) VALUES ('testdataname', '2018-08-10 18:00:00');
INSERT INTO test_table (NAME, BIRTHDAY) VALUES ('testdataname', '2018-08-10 18:00:00');

4.4 查看DBus是否实时获取到数据

五、验证logstash抽取心跳日志是否安装成功

dbus-heartbeat心跳模块儿产生日志位置在:/app/dbus-allinone/dbus-heartbeat-0.5.0/logs/heartbeat/heartbeat.log,利用logstash抽取该日志文件,把非结构化的数据,提取成结构化的数据

5.1 日志中原始非结构化数据如下:

通过如下命令,查看要提取的非结构化数据,如下图所示,每一分钟产生3条包含"插入心跳包成功"的日志

cd /app/dbus-allinone/dbus-heartbeat-0.5.0/logs/heartbeat/
tail -f heartbeat.log | grep "插入心跳包成功"

5.2 在Dbus Keeper上配置相应的结构化规则和查看规则执行后的结果

提取规则如下图:

规则执行后结果

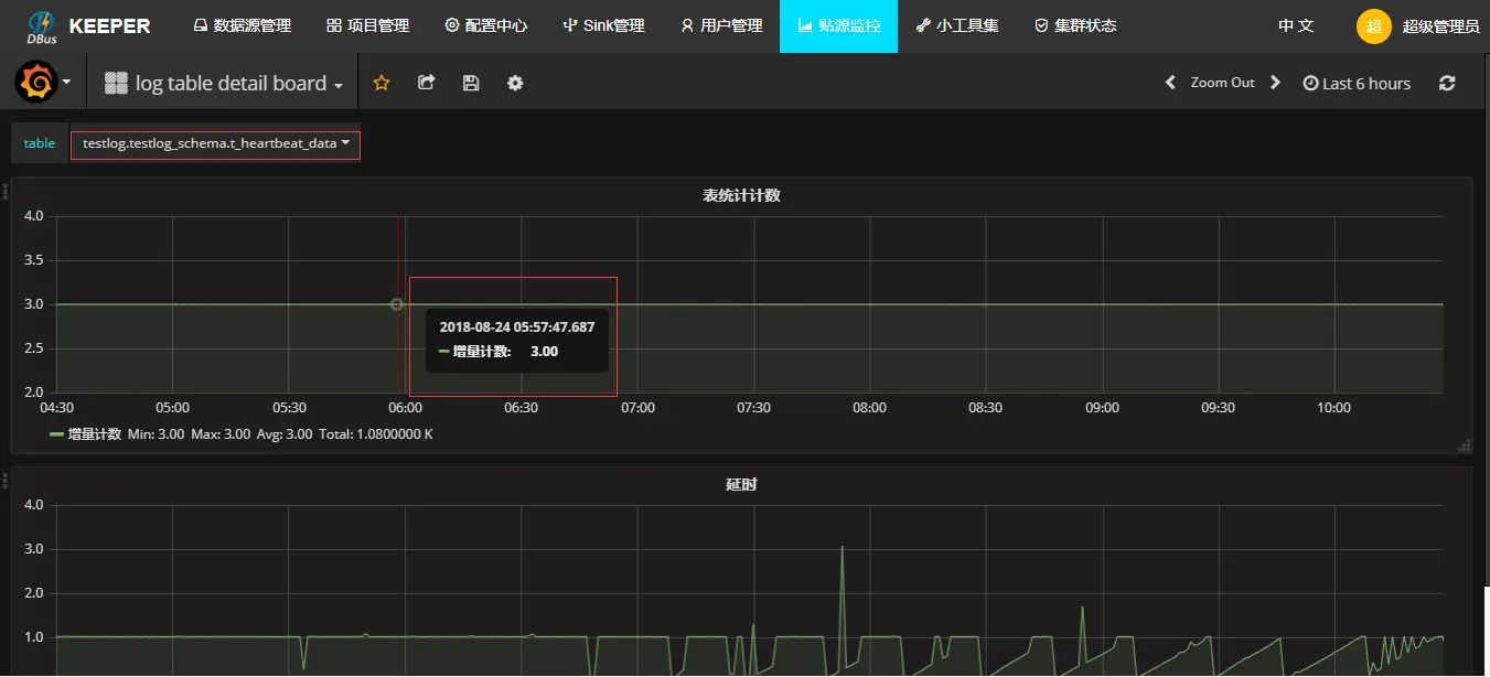
5.3 在grafana查看实时提取流量监控

选择log table deatil board

选择table:testlog.testlog_schema.t_heartbeat_data

六、登录DBus Keeper体检UI操作

6.1 登录dbus keeper前提

需要在通过浏览器登录dbus keeper的机器配置host文件,如果已经配置过请跳过此前提

如果验证机器是windows系统,修改C:\Windows\System32\drivers\etc\hosts文件设置相应的域名信息如下:

# 192.168.0.1 替换成部署allinone包的服务器ip地址
192.168.0.1 dbus-n1

如果验证机器是linux系统,修改/etc/hosts文件设置相应的域名信息如下:

# 192.168.0.1 替换成部署allinone包的服务器ip地址
192.168.0.1 dbus-n1

6.2 登录dbus keeper

登录dbus keeper url地址:http://dbus-n1:6090/login

体验管理员功能,请使用用户:admin 密码:12345678

管理员界面如下:

体验租户功能,请使用用户:user@dbus.com 密码:12345678

租户界面如下:

开源网址: github.com/BriData

来源:宜信技术学院