「K8S 生态周报」内容主要包含我所接触到的 K8S 生态相关的每周值得推荐的一些信息。欢迎订阅知乎专栏「k8s生态」。
kind v0.3.0 正式发布
kind (Kubernetes In Docker) 是我很喜欢并且一直持续参与贡献的项目,本周发布了 v0.3.0 版本。关于 Kind 的介绍和基础使用,可以参考我之前写的文章 《使用 Kind 搭建你的本地 Kubernetes 集群》
本次的发布主要侧重于加速集群的启动速度及提高稳定性,优化镜像大小,以及对网络的优化和一些 bugfix 等;其中最主要的内容是将默认的 CRI 从 Docker 换成了 Containerd,以此可以缩小镜像体积,以及加快集群的启动。
v0.3.0 版本中,可以通过配置文件自行部署不同的 CNI,更有利于用户测试实际的集群情况;现在版本中已经将默认的 Kubernetes 版本升级到了最新的 v1.14.2 。
当然,也还有一些正在增加的特性,预计会在 v0.4.0 版本中发布,主要集中于 IPv6 和集群重启的支持(相信很快就可以完成了)。
顺便公布一个数据,Kind 目前的 star 数是 1.8k 还在持续增长中 :)
更多的细节和信息请参考 ReleaseNote
Kubernetes v1.14.2 正式发布
这是一个常规的 bugfix 版本,但有个值得关注的点:
- 升级到了 golang v1.12.5 版本。
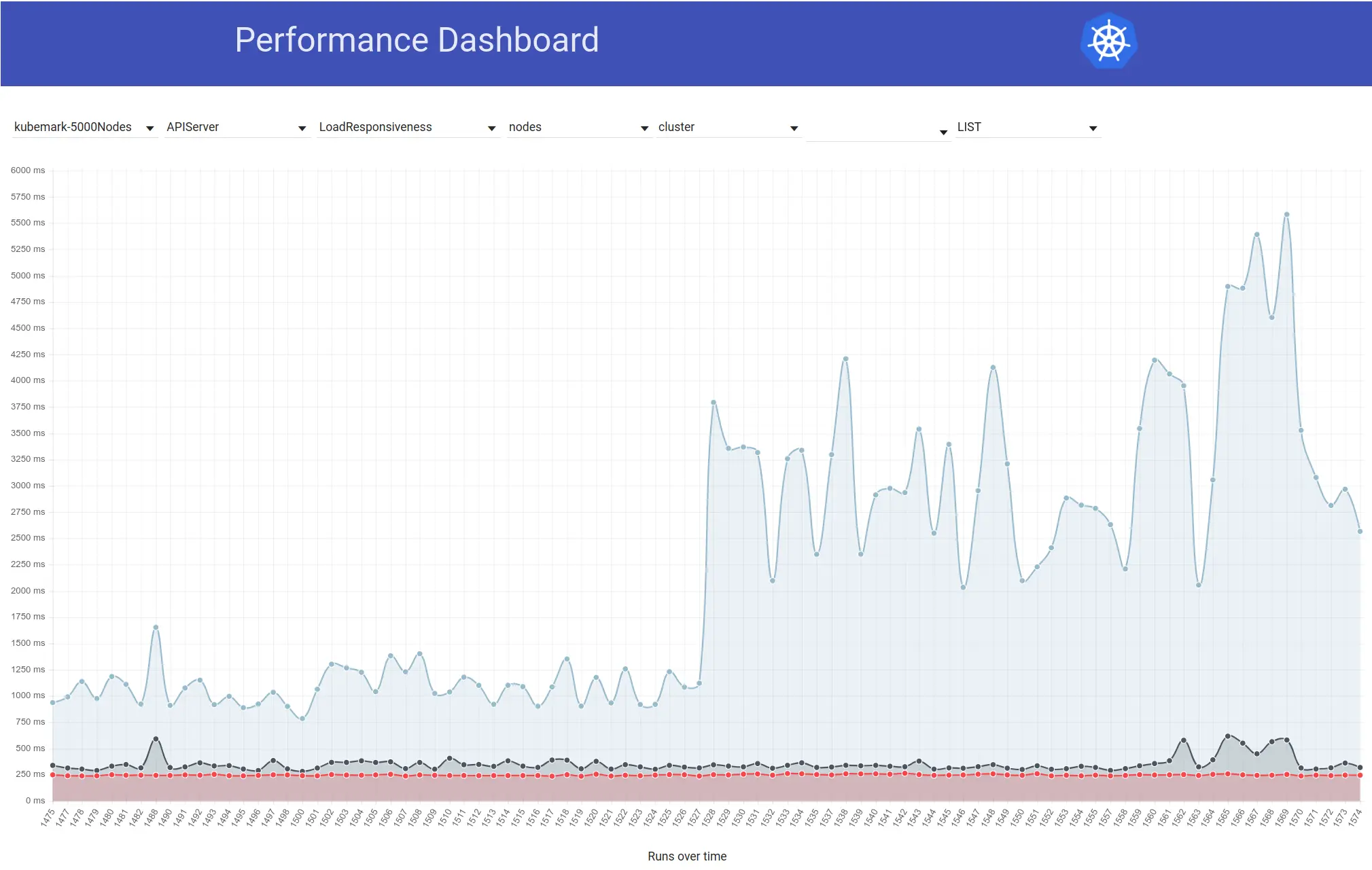
你可能要问为什么需要关注 golang 版本的升级?这是因为在此版本中 golang 有一些关于运行时的修改,尤其是其中关于二叉树查找部分的修改等部分的修改,可有效的降低 Kubernetes API server 的延迟。
延迟增大的现象其实是从升级到 golang 1.12 版本之后就出现的:

不过经过这次升级之后,也就延迟也就降下来了,建议升级。
更多详细信息请阅读 ReleaseNote
Istio 1.1.7 发布
常规 bugfix 版本,详细内容可阅读 ReleaseNote
Knative Serving v0.6.0 正式发布
Knative 是一个基于 Kubernetes 和 Istio 支持部署 serverless 平台。本次的发布增加了 v1beta1 版本的 API,这其实也是项目趋向稳定的一个信号。关于其具体介绍可参考官方文档,写的比较详细了 knative/serving
本次版本,无论是核心 API 或者是自动扩容等变化都算是比较大,具体内容请参考 ReleaseNote
推荐阅读:Linkerd vs Istio 性能评测
这是一个由 Kinvolk 发布的性能测试,算是比较中立的一个对比。我这里贴出一个延迟的对比图:

感兴趣的朋友建议阅读原文 Performance Benchmark Analysis of Istio and Linkerd
可以通过下面二维码订阅我的文章公众号【MoeLove】
