1. Dubbo 是啥?
Dubbo 是一个由阿里开源的 RPC 框架。
简单说下RPC框架的背景。

Dubbo 是一种 RPC 框架,应用在分布式服务。

2. 使用 Dubbo 实现 Java 互调
首先我们可以先尝试下同语言下的 Dubbo 调用,从容易开始。
可以参考下 dubbo 官方文档 dubbo.apache.org/zh-cn/docs/…
这边简单尝试下,主要有两步:
-
首先建立一个服务提供方, 也就是上图 Provider 的角色;
-
接下来建立一个服务消费者, 也如同上图的 Consumer 的角色;
服务提供方建立 Provider
1.0 使用Spring Boot 建立一个Spring 微服务 (可以参考)yuchenzhen.github.io/2018/08/24/…
**1.1. 建立一个 Interface **
// TestProviderService.java
package com.dubbo.learn.dubbo;
public interface TestProviderService {
String Hello (String who);
}
1.2 实现这个TestProviderServiceImpl
// TestProviderServiceImpl
package com.dubbo.learn.dubbo.impl;
import com.dubbo.learn.dubbo.TestProviderService;
import com.alibaba.dubbo.config.annotation.Service;
@Service(version="1.0.0")
public class TestProviderServiceImpl implements TestProviderService {
public String Hello(String who) {
return "Hello world ! Dear Programer " + who ;
}
}
1.3 启动程序主入口添加@EnableDubbo注解
// ProviderApplication.java
package com.dubbo.learn;
import org.springframework.boot.SpringApplication;
import org.springframework.boot.autoconfigure.SpringBootApplication;
import com.alibaba.dubbo.config.spring.context.annotation.EnableDubbo;
@SpringBootApplication
@EnableDubbo
public class ProviderApplication {
public static void main(String[] args) {
SpringApplication.run(ProviderApplication.class, args);
}
}
为了引入这个@EnableDubbo注解,需要我们引入com.alibaba的包
<!--pom.xml-->
<dependency>
<groupId>com.alibaba.boot</groupId>
<artifactId>dubbo-spring-boot-starter</artifactId>
<version>0.2.1.RELEASE</version>
</dependency>
<dependency>
<groupId>com.alibaba</groupId>
<artifactId>dubbo</artifactId>
<version>2.6.5</version>
</dependency>
<dependency>
<groupId>org.apache.curator</groupId>
<artifactId>curator-framework</artifactId>
<version>2.11.1</version>
</dependency>
curator-framework是dubbo所使用的消息中心Zookeeper所需要的包
dubbo-spring-boot-starter是 dubbo spring 的配置包
1.4 最后我们把dubbo 的启动配置写到application.properties里面
# application.properties
server.port = 8829
#
dubbo.application.name=provider
dubbo.registry.protocol=zookeeper
dubbo.registry.address=zookeeper://127.0.0.1:2181
dubbo.scan.base-packages=com.dubboo.learn
dubbo.protocol.name=dubbo
dubbo.protocol.port=20880
dubbo.consumer.check=false
整个项目结构如图:

然后,启动就好。
启动之后,通过 dubbo Admin 网页客户端可以看见Provider的接口在 Regitry 里面注册成功。

服务消费者Consumer
1.0 使用Spring Boot 建立一个Spring 消费者的微服务
1.1 定义接口,这里的接口路径位置和包名最好一致 (不然要自己调整)
// TestProviderService.java
package com.dubbo.learn.dubbo;
public interface TestProviderService {
String Hello (String who);
}
1.2 定义一个 Service调用该dubbo 接口
// TestConsumerService.java
package com.dubbo.learn;
import com.alibaba.dubbo.config.annotation.Reference;
import com.dubbo.learn.dubbo.TestProviderService;
import org.springframework.stereotype.Component;
@Component
public class TestConsumerService {
@Reference(version = "1.0.0")
TestProviderService testProviderService;
public void consumer (String who) {
String res = testProviderService.Hello(who);
System.out.println("consumer : provider says " + res);
}
}
在主程序函数调用该Service 的函数
// DubboConsumerApplication.java
package com.dubbo.learn;
import org.springframework.boot.SpringApplication;
import org.springframework.boot.autoconfigure.SpringBootApplication;
import org.springframework.context.ConfigurableApplicationContext;
import com.dubbo.learn.TestConsumerService;
@SpringBootApplication
public class DubboConsumerApplication {
public static void main(String[] args) {
ConfigurableApplicationContext run = SpringApplication.run(DubboConsumerApplication.class, args);
TestConsumerService testConsumer = run.getBean(TestConsumerService.class);
testConsumer.consumer("White");
}
}
@Reference这个注解就是用来调用 dubbo 对应的接口的。所以也是要引入跟服务端的那几个包
<!--pom.xml-->
<dependency>
<groupId>com.alibaba.boot</groupId>
<artifactId>dubbo-spring-boot-starter</artifactId>
<version>0.2.1.RELEASE</version>
</dependency>
<dependency>
<groupId>com.alibaba</groupId>
<artifactId>dubbo</artifactId>
<version>2.6.5</version>
</dependency>
<dependency>
<groupId>org.apache.curator</groupId>
<artifactId>curator-framework</artifactId>
<version>2.11.1</version>
</dependency>
1.3 最后我们把dubbo 的启动配置写到application.properties里面
#application.properties
server.port=8830
dubbo.application.name=consumer
#注册中心地址
dubbo.registry.address=zookeeper://127.0.0.1:2181
dubbo.scan.base-packages=com.dubboo.learn.dubbo
dubbo.protocol.port=20880
项目目录结构如下:

启动后效果如下:

3. Node.js 如何通过 Dubbo 调用 Java
Node 这边通过 dubbo调用 Java 的 provider 的接口,我们尝试调用了几个包:sofa-rpc-node,node-zookeeper-dubbo,和dubbo2.js 。
其中 sofa-rpc-node 的对使用 egg.js框架的比较友好,node-zookeeper-dubbo 使用起来跟 sofa-rpc-node 差不多;但是有点麻烦的就是这两个包都需要写 proto3的接口定义。
而 dubbo2.js则比较方便,以下是使用 dubbo2.js 的示列
const { Dubbo, java, setting } = require('dubbo2.js')
const interfaceName = 'com.dubbo.learn.dubbo.TestProviderService'
const interfaceVersion = '1.0.0'
const dubboSetting = setting.match(
interfaceName, { version: interfaceVersion }
)
const dubboService = dubbo => dubbo.proxyService({
dubboInterface: interfaceName,
version: '1.0.0',
methods: {
Hello (who) {
return [
java.String(who)
]
}
}
})
const service = {dubboService}
// 实例化Dubbo, 入参主要是名称和 dubbo 接口的设置
const dubbo = new Dubbo({
application: {name: 'dubbo-node-test'},
register: '127.0.0.1:2181',
dubboSetting,
service
})
module.exports = dubbo
代码就是这么简单, 把 Java 服务里面通过 dubbo 提供出来的接口(包括接口名,接口版本信息,接口方法) 注册一下。
得到Dubbo 实例之后,调用对应的 service就可以使用。
如下:
await dubbo.service.dubboService.Hello(who)
我们简单写了一个接口:
const KoaRouter = require('koa-router')
const dubbo = require('./dubbo')
const router = new KoaRouter({prefix: '/api/v1'})
router.use('/')
router.get('/testNodeDubbo', async (ctx, next) => {
console.info(`[testNodeDubbo]:==:> start`)
let {who} = ctx.request.query
const res = await dubbo.service.dubboService.Hello(who)
ctx.body = res
})
module.exports = router
调用结果:

这样就完成了 node 作为消费者通过 dubbo 去调用 java 的接口了。
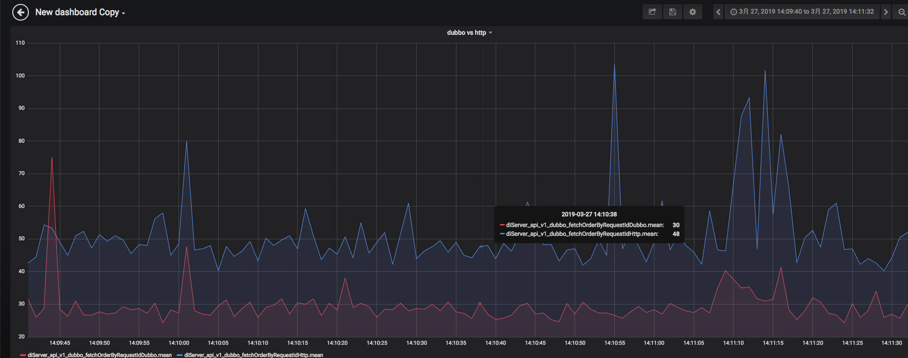
4. Node.js 通过接口调用 Java 与 通过 Dubbo 调用 Java 的对比

这边尝试使用了调用了同样逻辑的 dubbo 和 http 接口, 对比了一下两个实现的返回时间。
其中红色的是 dubbo 接口, 蓝色的是 http 接口。
其他:
项目地址:
github.com/yuchenzhen/…
github.com/yuchenzhen/…
github.com/yuchenzhen/…