如何更有效地利用和监测K8s资源

308 阅读6分钟
原文链接: dockone.io

21-54-43-1*WBp4pI9D1QJhDdO50q3iwA.png


【编者的话】为了在Kubernetes集群中更好的可视化资源的利用率,作者开发了Kube Eagle普罗米修斯exporter,通过使用适当的机器类型和调整应用程序的资源约束,它们能够更好地适应不同的工作负载。

我创建了一个名为Kube Eagle的普罗米修斯exporter(exporter是一组程序,它们分别被用来采集物理机、中间件的信息。有prometheus官方实现的,还有更多第三方实现的),它被证明是一个很好的工具,可以在中小型集群中获得更多集群资源的可见性。最终它帮助我节省了数百美元,通过使用适当的机器类型和调整应用程序的资源约束,使它们更好地适应我的工作负载。

在深入了解Kube Eagle的优点和特性之前,让我先解释一下用例,以及为什么我们需要更好的监控。

我负责管理多个集群,每个集群有4到50个节点。集群中有多大200个不同的为服务和应用程序,为了更有效地利用可用的硬件资源,这些部署中的大多数配置了可瞬间扩展的RAM和CPU资源。这样,如果pods确实需要可用的资源,它们可能会占用这些资源,但它们不会阻止其他应用程序在该节点上进行调度。听起来很棒,不是吗?

尽管我们的整个集群CPU(8%)和RAM使用率(40%)相对较低,但我们经常面临逐出pods的问题。这些pods被逐出,因为它们试图分配比节点上可用的RAM更多的内存。当时,我们只有一个仪表板来监视Kubernetes资源,看起来如下所示:

21-54-49-1*cmYRdBS_lbaf58hkPihSkQ.png

只有使用cAdvisor指标的Grafana仪表板

使用这样的仪表板,可以很容易地找到具有较高RAM和CPU使用率的节点,这样我就可以快速识别过度使用的节点。无论如何,真正的斗争开始于你试图寻找这一问题的根因并解决它。避免pods被驱逐的一种选项是为所有pods设定有保障的资源(请求和限制资源是平等的)。缺点是,这会导致更糟糕的硬件利用率。在集群范围内,我们有数百GB的内存可用,但一些节点显然耗尽了RAM,而另一些节点仍然有4-10GB的空闲RAM。

显然,Kubernetes调度程序没有调度我们的工作负载,因此它们在我们的可用资源中都是平均分配的。Kubernetes调度程序必须尊重各种配置,比如亲和规则、污染(taints)和容忍、可能限制可用节点集合的节点选择器。不过,在我的用例中,这些配置没有到位。如果是这样,则根据每个节点上请求的资源来调度pods。

选择具有最无保留资源并能满足所请求资源条件的节点来运行pods。对于我们的用例,这意味着我们节点上请求的资源与实际使用不一致,这就是Kube Eagle来拯救的地方,因为它为此目的提供了更好的资源监视。

我使用的大多数Kubernetes集群只运行node exporterKube State Metrics来监视集群。当node exporter报告有关磁盘使用情况、IO统计信息、CPU和RAM使用情况的指标时,Kube State Metrics会公开有关Kubernetes对象的指标,例如请求并限制CPU/RAM资源。

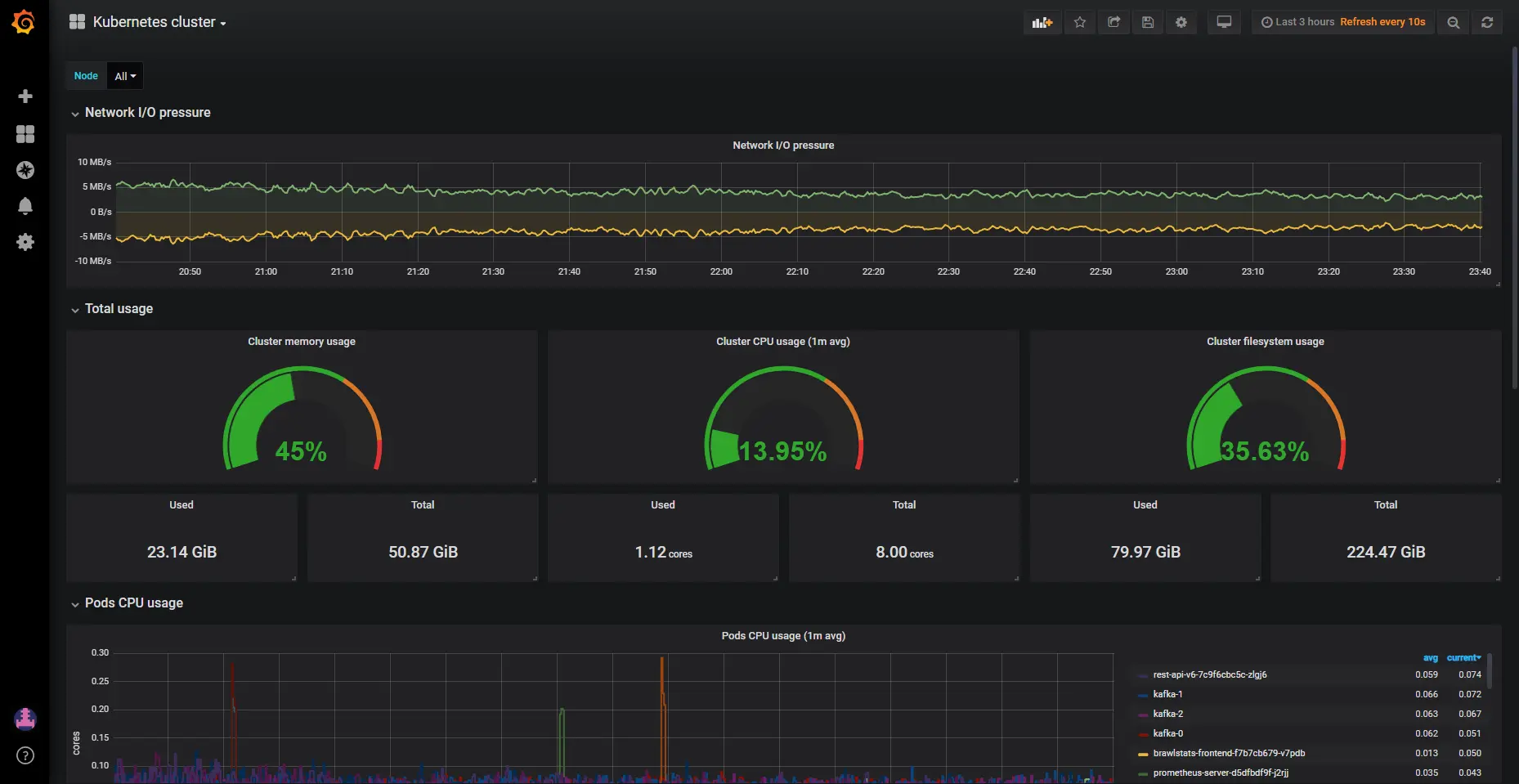
我们需要将使用度量与Grafana中的资源请求和限制度量结合起来,以获得解决问题的真正有价值的信息。不幸的是,使用给定的两个工具比听起来要麻烦得多,因为标签的名称不同,而且一些度量标准缺少元数据标签来轻松地组合和聚合它们。Kube Eagle为你做了这件事,这是基于它的度量创建的建议仪表板:

21-54-56-1*RjnEojT5dAZHsGOc4oSKrg.png


21-55-11-1*RDCgkOnrw33460LD1Qixjw.png


Kube Eagle仪表板(grafana.com/dashboards/…)

我们能够用我们的资源识别和解决多个问题,这最终是我们节省了大量的硬件资源:

  • 1、部署微服务的开发人员不知道他们的服务实际需要多少资源(或者根本不在乎)。我们没有进行监视,以便很容易地识别配置错误的资源请求,因为这需要查看资源请求和限制的使用情况。他们现在可以使用新提供的普罗米修斯度量来监视实际使用情况,并采用他们的资源请求和限制。

  • 2、JVM应用程序需要尽可能多的RAM。垃圾收集器只在使用内存超过75%的情况下释放内存。因为大多数服务在RAM中都是可存储的,所以JVM总是使用它。因此,我们在所有这些Java服务上的RAM使用量比预期的要高得多。

  • 3、有些应用程序的RAM请求太大,导致Kubernetes调度程序跳过所有其他应用程序的这些节点,尽管实际使用率低于其他所有节点。大型RAM请求是由开发人员意外导致的,开发人员以字节指定资源请求,并意外地添加了另一个数字。20GB内存而不是2GB内存已经被请求,没有人注意到它。应用程序有3个副本,因此有3个不同的节点受到过度分配的影响。

  • 4、在采用了资源约束并用适当的请求重新安排了pods之后,我们在所有节点之间实现了相当均衡的硬件利用率。我们注意到我们可以因此关闭几个节点,然后我们注意到我们使用的是错误的机器类型(CPU优化而不是高内存机器)。在改变机器类型后,我们可以再次排除和删除更多的节点。


小结

集群中的可扩展资源配置提供了更有效地利用可用硬件的好处,但它也可能早成麻烦,因为Kubernetes调度程序是根据资源请求进行pods调度的。为了在不遇到问题的情况下实现更好的容器利用率,你需要一个体面的监控解决方案。Kube Eagle(普罗米修斯exporter和它的Grafana仪表板)是为此目的而创建的,可以帮助你应对这一挑战。

github.com/google-clou…

原文链接Utilizing and monitoring kubernetes cluster resources more effectively

译者:Mr.lzc,软件工程师、DoD深圳核心组织者,目前供职于华为,从事云存储工作,以Cloud Native方式构建云文件系统服务,专注于K8s、微服务领域。