使用Grafana插件进行监控是Istio提供的监控能力之一。Istio提供丰富的监控能力,Grafana插件在Istio对Prometheus支持的基础上,为用户提供基于网页仪表面板的可视化监控效果,使用户更加直观地查看到实时通信状况。
在前面“如何使用Prometheus监控”的文章中,我们已经介绍istio如何通过它的核心组件Mixer收集用户的访问数据,配合一系列后端基础设施,转换为Prometheus后端接收的形式,提供日志、监控、配额、检查等核心运维功能。Istio基本安装支持Grafana插件,并默认结合Prometheus数据源和Istio Dashboard。Grafana配合Prometheus实现强大的监控功能,它将Prometheus得到的指标数据转换到可视化仪表界面上,从而帮助用户进行监控,并根据用户设置的机制支持报警服务。因此,Istio将Prometheus中存储的数据,通过Grafana直观清晰地展现出来。
Grafana是一个开源的度量分析与可视化插件,可用作时间序列数据和应用程序分析,具有强大UI能力。它自称为适用于所有指标的分析平台,允许用户查询,可视化,提醒和理解应用指标,并基于数据驱动创建,探索和共享仪表板,提供一个更易于使用的可视化度量工具。
Grafana的特点有:
形象化:拥有折线图和直方图等大量可视化选项,帮助用户精确地理解数据。
警报功能:支持用户自定义警报,直观地定义阈值,并通过Slack,PagerDuty等获得通知。
统一性:原生支持数十个数据库,在同一个仪表板中将它们整合在一起。
开源:完全开源,由社区支持,使用Hosted Grafana可轻松安装在任何平台上。
可拓展:在官方库中提供数百个仪表板和插件,并持续更新。
基于Grafana提供的功能,Istio仪表板由三个主要部分组成:全局摘要视图、网格摘要视图和单个服务视图。接下来通过实践说明如何使用Grafana查看Istio的监控数据。
前提:
•集群中已安装Istio并部署应用程序
•已安装Prometheus附加组件。
1.安装Grafana插件
通过Grafana.yaml文件安装,在Kubernetes环境中,执行如下命令:
2.验证Grafana插件是否已经在环境中运行
3.通过Grafana的UI界面打开Istio Dashboard。
在浏览器中访问
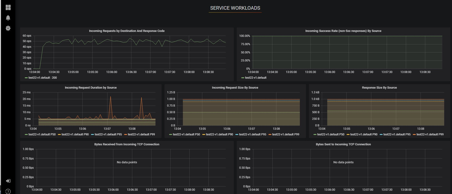
http://localhost:3000/dashboar ... board,可以实时看到当前集群中service的整体访问情况:包括service请求量、成功率、时延等。右上角可以选择统计时间和刷新频率。
点击service的名称,可以查看当前service的实时访问数据,包括客户端和服务器的每秒请求量、通信成功率、时延、TCP带宽、请求数据大小等。
用户也可以根据需求添加新的指标,来满足不同场景的监控需求。
Istio通过结合Prometheus和Grafana的功能,满足用户对数据的实时监控。Grafana提供清晰美化的仪表面板,将Prometheus统计的实时数据进行合适的处理,使得监控具有实时性和过程化,帮助用户直观地对关键业务进行运维。
相关服务请访问support.huaweicloud.co ... _2019





