从16年知道 WakaTime 后就开始使用它来记录自己的编码时间,但作为免费版只能查看最近两周的数据,于是很久之前就写了一个程序同步自己的历史数据,不过一直没找到合适的图表插件像官网那样展示数据信息。前些日子咨询了一下同事,得知了用 antv 可以绘制对应的图表数据,刚好现在也处于失业阶段,就花了几天时间又重新做了一个项目用于同步和展示 WakaTime 数据。
WakaTime
WakaTime简介
WakaTime 是一款可以记录你的编码时间的工具,目前支持绝大部分主流的 IDE 以及 Chrome 浏览器。
使用步骤
- 注册 WakaTime 账号;
- 在官网找到对应的 IDE 插件,按照步骤安装 WakaTime 插件(下图中灰色表示目前官方还不支持):

- 在个人设置页面复制 Secret API Key ,填入对应的 WakaTime 插件中;

- 过一段时间后,你就可以在 WakaTime 网站上看到你的编码情况,如下图所示:

wakatime-sync项目
项目简介
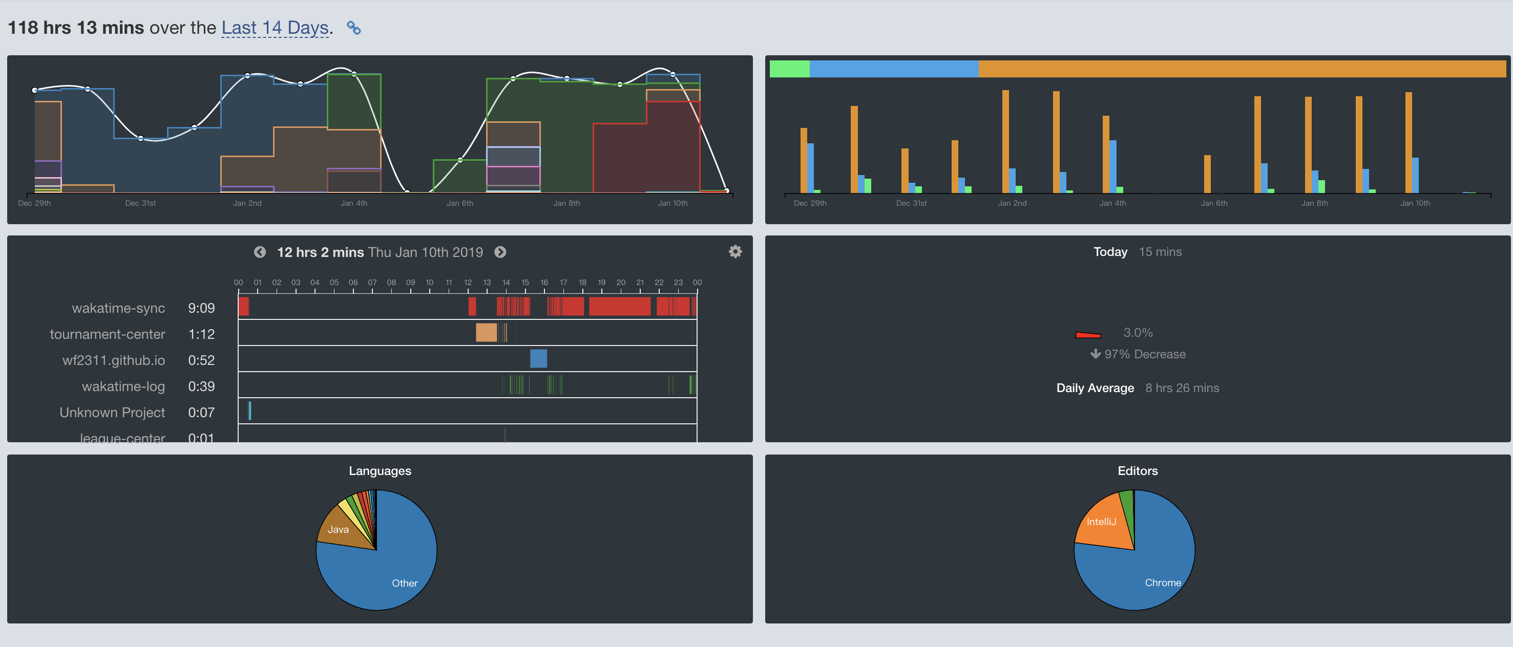
WakaTime 提供了丰富多样的图表可以多维度地查看自己的编码时间情况。不过作为免费用户,最多只能查看自己最近14天的数据;如果要查看全部的数据,需要 $9/月的订阅费用。
还好 WakaTime 提供了 API 接口,通过接口可以获取到编码时间统计情况的原始数据(作为免费用户还是有只能查看最近14天数据的限制)。
本项目通过 WakaTime 提供的 API 接口,可以把自己的 WakaTime 数据保存在的数据库中,然后利用图表插件展示出来,目前已完成三种类型的图表展示:
- 每日项目持续时间图:

- 时间范围内活动情况:

- 每日编码耗时日历图:

项目地址
- GITHUB: github.com/wf2311/waka…
- 码云: gitee.com/wf2311/waka…
所用技术
后端:JDK1.8、SpringBoot、Jodd-HTTP、Thymeleaf;
数据库:MySQL 5.7;
前端:Moment.js、ElementUI、AntV-G2 、Echarts;
项目逻辑比较简单,就是每天会定时通过 WakaTime 的 API 抓取并保存前一天的数据,再通过图标插件展示出来。之后还会完善接口缓存、同步通知等功能;
同时使用了 AntV-G2 和 Echarts 的原因是因为持续时间图可以用 AntV-G2 实现,但日历图用 AntV-G2 实现过于复杂,就采用了用 Echarts 实现日历图;
另外本项目最初是的数据库是 MongoDB ,但是考虑到通用性和易用性后来又换成了 MySQL。MongoDB 版本的代码也实现了相关的同步展示逻辑,代码在 mongodb 分支中。
使用方法
替换或设置好src/main/resources/application.yml配置文件中的wakatime.app.key和spring.datasource.* 相关数据库配置,采用 maven 打包的方式安装即可,支持 Docker 方式安装。
数据库建库脚本位于sql/wakatime_sync.sql中。
数据库使用 MongoDB 的版本位于分支 mongdb 中。
示例地址:wakatime.wangfeng.pro/。
消息通知
系统中有一个定时任务,会在每天早上09:00会根据配置信息想钉钉或微信发送上一天的编码时间信息;
需要在application.yml配置对应的参数:
- Server酱微信通知:按照Server酱网站说明获得一个SCKEY,设置成
wakatime.ftqq-key的值; - 钉钉机器人通知:在要获得提醒的钉钉群里面生成一个自定义机器人,将机器人的 Hook 地址中的 access_token 的值设置成
wakatime.dingding-key的值;
如果不想使用对应的消息通知,请将application.yml中对应的参数注释掉或将值置为空
可能会遇到的问题
- 由于本项目采用的是SpringBoot 2,对应的
mysql-connector-java驱动使用的是MySQL服务端的时区,如果你使用的MySQL的时区和你程序中的时区以及你在 WakaTime 个人设置中的时区不一致,就会导致保存的相关数据中时间不准,解决办法就是首先调整好 WakaTime 个人设置里的时区,再调整 MySQL 数据库的时区,或者是使用5.X版本的mysql-connector-java驱动。 - 如果你一直在使用 WakaTime ,如果想使用本项目同步你所有的历史数据,可以在官网上试用团队版的方式获得1个月(还是半个月?)的付费版功能或者是订阅一个月的付费版,然后通过本项目来同步所有的历史数据:
POST /api/v1/sync或参见项目中的测试方法。使用测试方法进行时不能同时使用太多的线程去同时调用 API 接口,会被限流。
TODO
- 昨日编码消息消息通知;
- 查询接口缓存;
- 可以对项目名称设置别名展示;
结语
如果本项目对你有用的话,欢迎在 GITHUB 或码云上 star,也欢迎对项目提出修改意见和建议。