一次读锁重入导致的死锁故障

170 阅读11分钟
原文链接: blog.thinkeridea.com

在两天前第一次遇到自己的程序出现死锁, 我一直非常的小心使用锁,了解死锁导致的各种可能性,
这次的经历让我未来会更加小心,下面来回顾一下死锁发生的过程与代码演进的过程吧。

简述业务背景及代码演进过程

我的程序中有一块缓存,数据会组织好放到内存中,会根据数据源(MySQL)更新而刷新缓存,是读多写少的应用场景。
内存中有一个很大数据列表,缓存模块会按数据维度进行分组,每次访问根据维度查找到这个列表里面的所有数据。
业务模块拿到数据后会根据业务需要再做一次筛选,选出N个符合条件的数据(具体多少个由业务模块的规则决定)。

以下是简化的代码:

package cache

import "sync"

type Cache struct {
	lock sync.RWMutex
	data []int // 实际数据比这个复杂很多有很多维度
}

func (c *Cache) Get() []int {
	c.lock.RLock()
	defer c.lock.RUnlock()

	var res []int

	// 筛选数据, 简单写一个筛选过程
	for i := range c.data {
		if c.data[i] > 10 {
			res = append(res, c.data[i])
		}
	}

	return res
}

这个方法返回的数据会很多,可实际业务需要的数据只有几个而已,那做一个优化吧,利用 gochan 实现一个迭代生成器,每次只返回一个数据,业务端找到需要的数据后立即终止。

调整后的方法大致像下面这样:

package cache

import "sync"

type Cache struct {
	lock sync.RWMutex
	data []int // 实际数据比这个复杂很多有很多维度
}

func (c *Cache) Get(next chan struct{}) chan int {
	ch := make(chan int, 1)

	go func() {
		c.lock.RLock()
		defer c.lock.RUnlock()
		defer close(ch)

		// 筛选数据, 简单写一个筛选过程
		for i := range c.data {
			if c.data[i] > 10 {

				ch <- i

				if _, ok := <-next; !ok {
					return
				}
			}
		}
	}()

	return ch
}

调用端的代码类似下面这样:

data := make([]int, 0, 10)
c := Cache{}
next := make(chan struct{})
for i := range c.Get(next) {
    data = append(data, i)
    if len(data) >= 10 {
        close(next)
        break
    }

    next <- struct{}{}
}

这样调整后查看程序的内存分配显著降低,而且平安无事在生产环境运行了半个月^_^,当然截止当前还不会出现死锁的情况。
有一天业务调整了,在 cache 模块有另外一个方法,公用这个锁(实际我缓存模块为了统一,都使用一个锁,方便管理),下面的代码也写到这个 cache 组件里面。

以下代码只增加了改变的部分,.... 保持原来的代码不变。

package cache

import "sync"

type Cache struct {
	....
	x int
}

func (c *Cache) XX(i int) int{
	c.lock.RLock()
	defer c.lock.RUnlock()
    
	if  i >c.x {
		return i
	}
	return 0
} 

....

添加一个方法怎么就导致死锁了呢,主要是调用端的业务代码也发生变化了,更改如下:

data := make([]int, 0, 10)
c := Cache{}
next := make(chan struct{})
for i := range c.Get(next) {
    data = append(data, i)
    if c.XX(i) != i  { // 在这里调用了缓存模块的另一个方法
        close(next)
        break
    }

    next <- struct{}{}
}

修改后的代码上线存活了5天就挂了,实际是当时业务订单需求很少,只是有很多流量请求,并没有频繁访问这个方法,否者会在极短的时间导致死锁,
通过这块简化的代码,也很难分析出会导致死锁,真实的业务代码很多,而且调用关系比较复杂,我们通过代码审核并没有发现任何问题。

事故现场分析排查问题

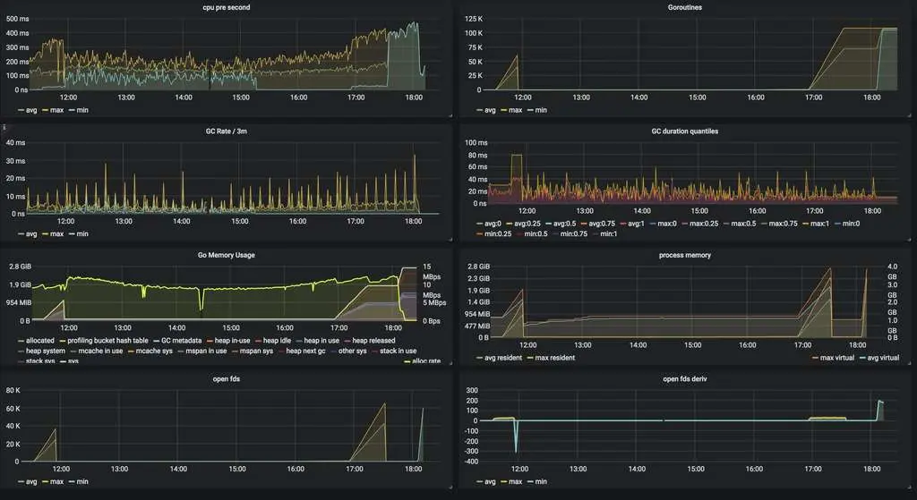
上线5天后突然接到服务无法响应的报警,事故发生立即查看了 grafana 的监控数据,发现在极段时间内服务器资源消耗极速增长,然后就立即没有响应了

通过业务监控发现服务在极端的时间打开近10万个 goroutine 之后持续了很长一段时间,
cpu 占用和 gc 都很正常, 内存方面可以看出短时间内分配了很多内存,但是没有被释放,gc 没法回收说明一直被占用,

看到这里我心里在想可能是有个 goroutine 因为什么原因导致无法结束造成的事故吧,
然后我再往下看(实际页面是在需要滚动屏幕,第一屏只显示了上面6个模块),发现 open files 和 goroutine 的情况一致,并且之后的数据突然中断,
中断是因为服务无法影响,也就无法采集服务的信息了。

goroutine 并不会占用 open files,一个http服务导致这种情况大概只能是网络连接过多,我们遭受攻击了吗……
显然是没有的不然cpu不能很正常,那就是有可能请求无法响应,什么原因导致呢?

使用 lsof -n | grep dsp | wc -l 命令去服务器查找服务打开文件数,确实在六万五千多,
通过 cat /proc/30717/limits 发现 Max open files 65535 65535 files
配置的最大打开文件数只有 65535,使用 lsof -n | grep dsp |grep TCP | wc -l 发现数据和之前接近,只小了几个,那是日志文件占用的。

查看日志发现大量 http: Accept error: accept tcp 172.17.191.231:8090: accept4: too many open files; retrying in 1s 错误。

这些数据帮助我快速定位确实是有请求发送到服务器,服务器无法响应导致短时间内占用很多文件打开数,导致系统限制无法建立新的连接。
这里要说一下,即使客户端断开连接了,服务器连接还是没有办法关闭,因为 goroutine 没有办法关闭, 除非自己退出。

找到原因了,服务没法响应,没法通过现场查找问题了,先重新启动一下服务,恢复业务在查找代码问题。

接下来就是查找代码问题了,期间又出现了一次故障,立即重启服务,恢复业务。

分析解决问题

通过几个小时分析代码逻辑,终于有了进展,发现上面的示例代码逻辑块导致读锁重入,存在死锁风险,这种死锁的碰撞概率非常低,
之前说过我们的缓存是读多写少的场景,如果只是读取数据,上面的代码不会有任何问题,我们一天刷新缓存的次数也不过百余次而已。

看一下究竟发生了什么导致的死锁吧:

  • 程序执行 cache.Get 获取一个 chan, 在 cache.Get 里面有一个 goroutine 读取数据只有加了读写锁,只有 goroutine 关闭才会释放
  • for i := range c.Get(next) { 遍历 changoroutine 不会结束,也就说读锁没有被释放
  • 遍历时执行了 c.XX(i) 方法,在该方面里面也加了读锁, 形成了读锁重入的场景,但是该放执行周期很短,执行完就会马上释放

好吧,这样的流程并没有形成死锁,什么情况下导致的死锁呢,接着看一下一个场景:

  • 程序执行 cache.Get 获取一个 chan, 在 cache.Get 里面有一个 goroutine 读取数据只有加了读写锁,只有 goroutine 关闭才会释放
  • for i := range c.Get(next) { 遍历 changoroutine 不会结束,也就说读锁没有被释放
  • 数据发生了改变,触发了缓存刷新,申请独占锁(写锁),等待所有读锁释放
  • 遍历时执行 c.XX(i) 方法,该方法申请读锁,因为写锁在等待,所以任何读锁都将等待写锁释放后才能添加成功
  • for 循环被阻塞, cache.Get 里面的 goroutine 无法退出,无法释放读锁
  • 写锁等待所有读锁释放
  • c.XX(i) 等待写锁释放
  • ….

重点看第三步,这里是关键,因为在两个嵌套的读锁中间申请写锁,导致死锁发生,找到原因修复起来很简单的,

调整 cache.Get 加锁的方法,把 c.data 赋值给一个临时变量 data, 在这段代码前后加锁和释放锁,锁的代码块更小,时间更短

c.data 单独拷贝是安全的,那怕是指针数据,因为每次刷新缓存都会给 c.data 重新赋值,分配新的内存空间。

package cache

import "sync"

type Cache struct {
	lock sync.RWMutex
	data []int // 实际数据比这个复杂很多有很多维度
	x int
}
    
func (c *Cache) XX(i int) int{
    c.lock.RLock()
    defer c.lock.RUnlock()
    
    if  i >c.x {
        return i
    }
    return 0
} 

func (c *Cache) Get(next chan struct{}) chan int {
	ch := make(chan int, 1)

	go func() {
		defer close(ch)

		c.lock.RLock()
		data := c.data
		c.lock.RUnlock()
		
		// 筛选数据, 简单写一个筛选过程
		for i := range data {
			if data[i] > 10 {

				ch <- i

				if _, ok := <-next; !ok {
					return
				}
			}
		}
	}()

	return ch
}

修复之后的业务状态:

复现问题

用程序复现一下上面的场景可以吗,好像有点难,我写了一个简单的复现代码,如下:

package main

import (
	"fmt"
	"runtime"
	"sync"
)

var l = sync.RWMutex{}

func main() {
	var wg sync.WaitGroup
	wg.Add(2)
	c := make(chan int)
	go func() {
		l.RLock() // 读锁1
		defer l.RUnlock()
		fmt.Println(1)
		c <- 1
		fmt.Println(2)
		runtime.Gosched()
		fmt.Println(3)
		b()
		fmt.Println(4)
		wg.Done()
	}()

	go func() {
		fmt.Println(5)
		<-c
		fmt.Println(6)
		l.Lock()
		fmt.Println(7)
		fmt.Println(8)
		defer l.Unlock()
		fmt.Println(9)
		wg.Done()
	}()

	go func() {
		i := 1
		for {
			i++
		}
	}()
	wg.Wait()
}

func b() {
	fmt.Println(10)
	l.RLock() // 读锁2
	fmt.Println(11)
	defer l.RUnlock()
	fmt.Println(12)
}

这段程序的输出(受 goroutine 运行时影响在输出数字3之前会有些许差异):

1
5
6
2
3
10

分析一下这个运行流程吧:

  • 首先加上读锁1,就是 fmt.Println(1) 之前, 状态加读锁1
  • 另外一个 goroutine 启动,fmt.Println(5), 状态加读锁1
  • 发送数据 c <- 1 , 状态加读锁1
  • 接受到数据 <-c fmt.Println(6), 状态加读锁1
  • 输出 2 fmt.Println(2), 状态加读锁1
  • 暂停当前 goroutine runtime.Gosched() , 状态加读锁1
  • 申请写锁 l.Lock(), 等待读锁1释放, 状态加读锁1、写锁等待
  • 切换 goroutine 执行 fmt.Println(3)b(), 状态加读锁1、写锁等待
  • 输出10 fmt.Println(10), 申请读锁2,等待写锁释放, 状态加读锁1、写锁等待、读锁2等待
  • 支持程序永久阻塞……

分析读写锁实现

func (rw *RWMutex) RLock() {
	if race.Enabled {
		_ = rw.w.state
		race.Disable()
	}
	if atomic.AddInt32(&rw.readerCount, 1) < 0 {
		// A writer is pending, wait for it.
		runtime_SemacquireMutex(&rw.readerSem, false)
	}
	if race.Enabled {
		race.Enable()
		race.Acquire(unsafe.Pointer(&rw.readerSem))
	}
}

申请写锁时会在 rw.readerCount 读数量变量上自增加 1,如果结果小于 0,当前读锁进入修改等待读锁唤醒信号,
单独看着一个方法会比较懵,为啥读的数量会小于0呢,接着看写锁。

func (rw *RWMutex) Lock() {
	if race.Enabled {
		_ = rw.w.state
		race.Disable()
	}
	// First, resolve competition with other writers.
	rw.w.Lock()
	// Announce to readers there is a pending writer.
	r := atomic.AddInt32(&rw.readerCount, -rwmutexMaxReaders) + rwmutexMaxReaders
	// Wait for active readers.
	if r != 0 && atomic.AddInt32(&rw.readerWait, r) != 0 {
		runtime_SemacquireMutex(&rw.writerSem, false)
	}
	if race.Enabled {
		race.Enable()
		race.Acquire(unsafe.Pointer(&rw.readerSem))
		race.Acquire(unsafe.Pointer(&rw.writerSem))
	}
}

申请写锁时会先加上互斥锁,也就是有其它写的客户端的话会等待写锁释放才能加上,具体实现看互斥锁的代码,
然后在 rw.readerCount 上自增一个极大的负数 1 << 30 , 读写锁这里也就限制了我们的同时读的进程不能超过这个值。
然后在结果上加上 rwmutexMaxReaders 也就是 atomic.AddInt32(&rw.readerCount, -rwmutexMaxReaders) + rwmutexMaxReaders 得到实际读客户端的数量
如果读的客户端不等于0,就在 rw.readerWait 自增读客户端的数量,之后陷入睡眠,等待 rw.writerSem 唤醒。

分析了这两段代码我们就能明白,写锁等待或者添加时,读锁没法添加上

func (rw *RWMutex) RUnlock() {
	if race.Enabled {
		_ = rw.w.state
		race.ReleaseMerge(unsafe.Pointer(&rw.writerSem))
		race.Disable()
	}
	if r := atomic.AddInt32(&rw.readerCount, -1); r < 0 {
		if r+1 == 0 || r+1 == -rwmutexMaxReaders {
			race.Enable()
			throw("sync: RUnlock of unlocked RWMutex")
		}
		// A writer is pending.
		if atomic.AddInt32(&rw.readerWait, -1) == 0 {
			// The last reader unblocks the writer.
			runtime_Semrelease(&rw.writerSem, false)
		}
	}
	if race.Enabled {
		race.Enable()
	}
}

释放读锁,先在 rw.readerCount 减 1,然后检查读客户端是否小于0,如果小于0说明有写锁在等待,
rw.readerWait 上减1,这个变量记录的是写等待读客户端的数量,如果没有需要等待的读客户端了,就通知 rw.writerSem 唤醒写锁

func (rw *RWMutex) Unlock() {
	if race.Enabled {
		_ = rw.w.state
		race.Release(unsafe.Pointer(&rw.readerSem))
		race.Disable()
	}

	// Announce to readers there is no active writer.
	r := atomic.AddInt32(&rw.readerCount, rwmutexMaxReaders)
	if r >= rwmutexMaxReaders {
		race.Enable()
		throw("sync: Unlock of unlocked RWMutex")
	}
	// Unblock blocked readers, if any.
	for i := 0; i < int(r); i++ {
		runtime_Semrelease(&rw.readerSem, false)
	}
	// Allow other writers to proceed.
	rw.w.Unlock()
	if race.Enabled {
		race.Enable()
	}
}

写锁在释放时会给 rw.readerCount 自增 rwmutexMaxReaders 还原真实读客户端数量。
for i := 0; i < int(r); i++ { 用来唤醒所有的读客户端,因为在写锁的时候,申请读锁的客户端会被计数,但是都会陷入睡眠状态。

总结

以前特别强调过读锁重入导致死锁的问题,而且这个问题非常难在业务代码里面复现,触发几率很低,
编译和运行时都无法检测这种情况,所以千万不能陷入读锁重入的嵌套使用的情况,否者问题非常难以排查。

关于加锁的几个小经验:

  • 运行时离开当前逻辑就释放锁。
  • 锁的粒度越小越好,加锁后尽快释放锁。
  • 尽量不用 defer 释放锁。
  • 读锁不要嵌套。