你不知道的Node.js性能优化,读了之后水平直线上升

2,040 阅读13分钟

本文由云+社区发表

“当我第一次知道要这篇文章的时候,其实我是拒绝的,因为我觉得,你不能叫我写马上就写,我要有干货才行,写一些老生常谈的然后加上好多特技,那个 Node.js 性能啊好像 Duang~ 的一下就上去了,那读者一定会骂我,Node.js 根本没有这样搞性能优化的,都是假的。” ------ 斯塔克·成龙·王


1、使用最新版本的 Node.js

仅仅是简单的升级 Node.js 版本就可以轻松地获得性能提升,因为几乎任何新版本的 Node.js 都会比老版本性能更好,为什么?

Node.js 每个版本的性能提升主要来自于两个方面:

  • V8 的版本更新;
  • Node.js 内部代码的更新优化。

例如最新的 V8 7.1 中,就优化了某些情形下闭包的逃逸分析,让 Array 的一些方法得到了性能提升:

img

Node.js 的内部代码,随着版本的升级,也会有明显的优化,比如下面这个图就是 require 的性能随着 Node.js 版本升级的变化:

img

每个提交到 Node.js 的 PR 都会在 review 的时候考虑会不会对当前性能造成衰退。同时也有专门的 benchmarking 团队来监控性能变化,你可以在这里看到 Node.js 的每个版本的性能变化:

benchmarking.nodejs.org/

所以,你可以完全对新版本 Node.js 的性能放心,如果发现了任何在新版本下的性能衰退,欢迎提交一个 issue。

如何选择 Node.js 的版本?

这里就要科普一下 Node.js 的版本策略:

  • Node.js 的版本主要分为 Current 和 LTS;
  • Current 就是当前最新的、依然处于开发中的 Node.js 版本;
  • LTS 就是稳定的、会长期维护的版本;
  • Node.js 每六个月(每年的四月和十月)会发布一次大版本升级,大版本会带来一些不兼容的升级;
  • 每年四月发布的版本(版本号为偶数,如 v10)是 LTS 版本,即长期支持的版本,社区会从发布当年的十月开始,继续维护 18 + 12 个月(Active LTS + Maintaince LTS);
  • 每年十月发布的版本(版本号为奇数,例如现在的 v11)只有 8 个月的维护期。

举个例子,现在(2018年11月),Node.js Current 的版本是 v11,LTS 版本是 v10 和 v8。更老的 v6 处于 Maintenace LTS,从明年四月起就不再维护了。去年十月发布的 v9 版本在今年六月结束了维护。

img

对于生产环境而言,Node.js 官方推荐使用最新的 LTS 版本,现在是 v10.13.0。


2、使用 fast-json-stringify 加速 JSON 序列化

在 JavaScript 中,生成 JSON 字符串是非常方便的:

const json = JSON.stringify(obj)

但很少人会想到这里竟然也存在性能优化的空间,那就是使用 JSON Schema 来加速序列化。

在 JSON 序列化时,我们需要识别大量的字段类型,比如对于 string 类型,我们就需要在两边加上 ",对于数组类型,我们需要遍历数组,把每个对象序列化后,用 , 隔开,然后在两边加上 [],诸如此类等等。

如果已经提前通过 Schema 知道每个字段的类型,那么就不需要遍历、识别字段类型,而可以直接用序列化对应的字段,这就大大减少了计算开销,这就是 fast-json-stringfy 的原理。

根据项目中的跑分,在某些情况下甚至可以比 JSON.stringify 快接近 10 倍!

img

一个简单的示例:

const fastJson = require('fast-json-stringify')
const stringify = fastJson({
    title: 'Example Schema',
    type: 'object',
    properties: {
        name: { type: 'string' },
        age: { type: 'integer' },
        books: {
            type: 'array',
            items: {
                type: 'string',
                uniqueItems: true
            }
        }
    }
})

console.log(stringify({
    name: 'Starkwang',
    age: 23,
    books: ['C++ Primier', '響け!ユーフォニアム~']
}))
//=> {"name":"Starkwang","age":23,"books":["C++ Primier","響け!ユーフォニアム~"]}

在 Node.js 的中间件业务中,通常会有很多数据使用 JSON 进行,并且这些 JSON 的结构是非常相似的(如果你使用了 TypeScript,更是这样),这种场景就非常适合使用 JSON Schema 来优化。


3、提升 Promise 的性能

Promise 是解决回调嵌套地狱的灵丹妙药,特别是当自从 async/await 全面普及之后,它们的组合无疑成为了 JavaScript 异步编程的终极解决方案,现在大量的项目都已经开始使用这种模式。

但是优雅的语法后面也隐藏着性能损耗,我们可以使用 github 上一个已有的跑分项目进行测试,以下是测试结果:

file                               time(ms)  memory(MB)
callbacks-baseline.js                   380       70.83
promises-bluebird.js                    554       97.23
promises-bluebird-generator.js          585       97.05
async-bluebird.js                       593      105.43
promises-es2015-util.promisify.js      1203      219.04
promises-es2015-native.js              1257      227.03
async-es2017-native.js                 1312      231.08
async-es2017-util.promisify.js         1550      228.74

Platform info:
Darwin 18.0.0 x64
Node.JS 11.1.0
V8 7.0.276.32-node.7
Intel(R) Core(TM) i5-5257U CPU @ 2.70GHz × 4

我们可以从结果中看到,原生 async/await + Promise 的性能比 callback 要差很多,并且内存占用也高得多。对于大量异步逻辑的中间件项目而言,这里的性能开销还是不能忽视的。

通过对比可以发现,性能损耗主要来自于 Promise 对象自身的实现,V8 原生实现的 Promise 比 bluebird 这样第三方实现的 Promise 库要慢很多。而 async/await 语法并不会带来太多的性能损失。

所以对于大量异步逻辑、轻量计算的中间件项目而言,可以在代码中把全局的 Promise 换为 bluebird 的实现:

global.Promise = require('bluebird');

4、正确地编写异步代码

使用 async/await 之后,项目的异步代码会非常好看:

const foo = await doSomethingAsync();
const bar = await doSomethingElseAsync();

但因此,有时我们也会忘记使用 Promise 给我们带来的其它能力,比如 Promise.all() 的并行能力:

// bad
async function getUserInfo(id) {
    const profile = await getUserProfile(id);
    const repo = await getUserRepo(id)
    return { profile, repo }
}

// good
async function getUserInfo(id) {
    const [profile, repo] = await Promise.all([
        getUserProfile(id),
        getUserRepo(id)
    ])
    return { profile, repo }
}

还有比如 Promise.any()(此方法不在ES6 Promise标准中,也可以使用标准的 Promise.race() 代替),我们可以用它轻松实现更加可靠快速的调用:

async function getServiceIP(name) {
    // 从 DNS 和 ZooKeeper 获取服务 IP,哪个先成功返回用哪个
    // 与 Promise.race 不同的是,这里只有当两个调用都 reject 时,才会抛出错误
    return await Promise.any([
        getIPFromDNS(name),
        getIPFromZooKeeper(name)
    ])
} 

5、优化 V8 GC

关于 V8 的垃圾回收机制,已经有很多类似的文章了,这里就不再重复介绍。推荐两篇文章:

我们在日常开发代码的时候,比较容易踩到下面几个坑:

坑一:使用大对象作为缓存,导致老生代(Old Space)的垃圾回收变慢

示例:

const cache = {}
async function getUserInfo(id) {
    if (!cache[id]) {
        cache[id] = await getUserInfoFromDatabase(id)
    }
    return cache[id]
}

这里我们使用了一个变量 cache 作为缓存,加速用户信息的查询,进行了很多次查询后,cache 对象会进入老生代,并且会变得无比庞大,而老生代是使用三色标记 + DFS 的方式进行 GC 的,一个大对象会直接导致 GC 花费的时间增长(而且也有内存泄漏的风险)。

解决方法就是:

  • 使用 Redis 这样的外部缓存,实际上像 Redis 这样的内存型数据库非常适合这种场景;
  • 限制本地缓存对象的大小,比如使用 FIFO、TTL 之类的机制来清理对象中的缓存。

坑二:新生代空间不足,导致频繁 GC

这个坑会比较隐蔽。

Node.js 默认给新生代分配的内存是 64MB(64位的机器,后同),但因为新生代 GC 使用的是 Scavenge 算法,所以实际能使用的内存只有一半,即 32MB。

当业务代码频繁地产生大量的小对象时,这个空间很容易就会被占满,从而触发 GC。虽然新生代的 GC 比老生代要快得多,但频繁的 GC 依然会很大地影响性能。极端的情况下,GC 甚至可以占用全部计算时间的 30% 左右。

解决方法就是,在启动 Node.js 时,修改新生代的内存上限,减少 GC 的次数:

node --max-semi-space-size=128 app.js

当然有人肯定会问,新生代的内存是不是越大越好呢?

随着内存的增大,GC 的次数减少,但每次 GC 所需要的时间也会增加,所以并不是越大越好,具体数值需要对业务进行压测 profile 才能确定分配多少新生代内存最好。

但一般根据经验而言,分配 64MB 或者 128MB 是比较合理的


6、正确地使用 Stream

Stream 是 Node.js 最基本的概念之一,Node.js 内部的大部分与 IO 相关的模块,比如 http、net、fs、repl,都是建立在各种 Stream 之上的。

下面这个经典的例子应该大部分人都知道,对于大文件,我们不需要把它完全读入内存,而是使用 Stream 流式地把它发送出去:

const http = require('http');
const fs = require('fs');

// bad
http.createServer(function (req, res) {
    fs.readFile(__dirname + '/data.txt', function (err, data) {
        res.end(data);
    });
});

// good
http.createServer(function (req, res) {
    const stream = fs.createReadStream(__dirname + '/data.txt');
    stream.pipe(res);
});

在业务代码中合理地使用 Stream 能很大程度地提升性能,当然是但实际的业务中我们很可能会忽略这一点,比如采用 React 服务器端渲染的项目,我们就可以用 renderToNodeStream

const ReactDOMServer require('react-dom/server')
const http = require('http')
const fs = require('fs')
const app = require('./app')

// bad
const server = http.createServer((req, res) => {
    const body = ReactDOMServer.renderToString(app)
    res.end(body)
});

// good
const server = http.createServer(function (req, res) {
    const stream = ReactDOMServer.renderToNodeStream(app)
    stream.pipe(res)
})

server.listen(8000)

使用 pipeline 管理 stream

在过去的 Node.js 中,处理 stream 是非常麻烦的,举个例子:

source.pipe(a).pipe(b).pipe(c).pipe(dest)

一旦其中 source、a、b、c、dest 中,有任何一个 stream 出错或者关闭,会导致整个管道停止,此时我们需要手工销毁所有的 stream,在代码层面这是非常麻烦的。

所以社区出现了 pump 这样的库来自动控制 stream 的销毁。而 Node.js v10.0 加入了一个新的特性:stream.pipeline,可以替代 pump 帮助我们更好的管理 stream。

一个官方的例子:

const { pipeline } = require('stream');
const fs = require('fs');
const zlib = require('zlib');

pipeline(
    fs.createReadStream('archive.tar'),
    zlib.createGzip(),
    fs.createWriteStream('archive.tar.gz'),
    (err) => {
        if (err) {
            console.error('Pipeline failed', err);
        } else {
            console.log('Pipeline succeeded');
        }
    }
);

实现自己的高性能 Stream

在业务中你可能也会自己实现一个 Stream,可读、可写、或者双向流,可以参考文档:

Stream 虽然很神奇,但自己实现 Stream 也可能会存在隐藏的性能问题,比如:

class MyReadable extends Readable {
    _read(size) {
        while (null !== (chunk = getNextChunk())) {
            this.push(chunk);
        }
    }
}

当我们调用 new MyReadable().pipe(xxx) 时,会把 getNextChunk() 所得到的 chunk 都 push 出去,直到读取结束。但如果此时管道的下一步处理速度较慢,就会导致数据堆积在内存中,导致内存占用变大,GC 速度降低。

而正确的做法应该是,根据 this.push() 返回值选择正确的行为,当返回值为 false 时,说明此时堆积的 chunk 已经满了,应该停止读入。

class MyReadable extends Readable {
    _read(size) {
        while (null !== (chunk = getNextChunk())) {
            if (!this.push(chunk)) {
                return false  
            }
        }
    }
}

这个问题在 Node.js 官方的一篇文章中有详细的介绍:Backpressuring in Streams


7、C++ 扩展一定比 JavaScript 快吗?

Node.js 非常适合 IO 密集型的应用,而对于计算密集的业务,很多人都会想到用编写 C++ Addon 的方式来优化性能。但实际上 C++ 扩展并不是灵丹妙药,V8 的性能也没有想象的那么差。

比如,我在今年九月份的时候把 Node.js 的 net.isIPv6() 从 C++ 迁移到了 JS 的实现,让大多数的测试用例都获得了 10%- 250% 不等的性能提升(具体PR可以看这里)。

JavaScript 在 V8 上跑得比 C++ 扩展还快,这种情况多半发生在与字符串、正则表达式相关的场景,因为 V8 内部使用的正则表达式引擎是 irregexp,这个正则表达式引擎比 boost 中自带的引擎(boost::regex)要快得多。

还有一处值得注意的就是,Node.js 的 C++ 扩展在进行类型转换的时候,可能会消耗非常多的性能,如果不注意 C++ 代码的细节,性能会很大地下降。

这里有一篇文章对比了相同算法下 C++ 和 JS 的性能(需翻墙):How to get a performance boost using Node.js native addons。其中值得注意的结论就是,C++ 代码在对参数中的字符串进行转换后(String::Utf8Value转为std::string),性能甚至不如 JS 实现的一半。只有在使用 NAN 提供的类型封装后,才获得了比 JS 更高的性能。

img

换句话说,C++ 是否比 JavaScript 更加高效需要具体问题具体分析,某些情况下,C++ 扩展不一定就会比原生 JavaScript 更高效。如果你对自己的 C++ 水平不是那么有信心,其实还是建议用 JavaScript 来实现,因为 V8 的性能比你想象的要好得多。


8、使用 node-clinic 快速定位性能问题

说了这么多,有没有什么可以开箱即用,五分钟见效的呢?当然有。

node-clinicNearForm 开源的一款 Node.js 性能诊断工具,可以非常快速地定位性能问题。

npm i -g clinic
npm i -g autocannon

使用的时候,先开启服务进程:

clinic doctor -- node server.js

然后我们可以用任何压测工具跑一次压测,比如使用同一个作者的 autocannon(当然你也可以使用 ab、curl 这样的工具来进行压测。):

autocannon http://localhost:3000

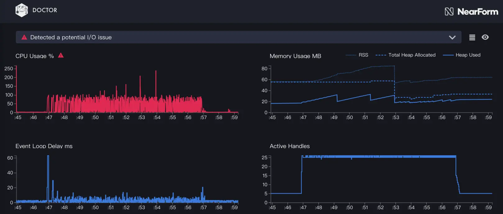
压测完毕后,我们 ctrl + c 关闭 clinic 开启的进程,就会自动生成报告。比如下面就是我们一个中间件服务的性能报告:

img

我们可以从 CPU 的使用曲线看出,这个中间件服务的性能瓶颈不在自身内部的计算,而在于 I/O 速度太慢。clinic 也在上面告诉我们检测到了潜在的 I/O 问题。

下面我们使用 clinic bubbleprof 来检测 I/O 问题:

clinic bubbleprof -- node server.js

再次进行压测后,我们得到了新的报告:

img

这个报告中,我们可以看到,http.Server 在整个程序运行期间,96% 的时间都处于 pending 状态,点开后,我们会发现调用栈中存在大量的 empty frame,也就是说,由于网络 I/O 的限制,CPU 存在大量的空转,这在中间件业务中非常常见,也为我们指明了优化方向不在服务内部,而在服务器的网关和依赖的服务相应速度上。

想知道如何读懂 clinic bubbleprof 生成的报告,可以看这里:clinicjs.org/bubbleprof/…

同样,clinic 也可以检测到服务内部的计算性能问题,下面我们做一些“破坏”,让这个服务的性能瓶颈出现在 CPU 计算上。

我们在某个中间件中加入了空转一亿次这样非常消耗 CPU 的“破坏性”代码:

function sleep() {
    let n = 0
    while (n++ < 10e7) {
        empty()
    }
}
function empty() { }

module.exports = (ctx, next) => {
    sleep()
    // ......
    return next()
}

然后使用 clinic doctor,重复上面的步骤,生成性能报告:

img

这就是一个非常典型的同步计算阻塞了异步队列的“病例”,即主线程上进行了大量的计算,导致 JavaScript 的异步回调没法及时触发,Event Loop 的延迟极高。

对于这样的应用,我们可以继续使用 clinic flame 来确定到底是哪里出现了密集计算:

clinic flame -- node app.js

压测后,我们得到了火焰图(这里把空转次数减少到了100万次,让火焰图看起来不至于那么极端):

img

从这张图里,我们可以明显看到顶部的那个大白条,它代表了 sleep 函数空转所消耗的 CPU 时间。根据这样的火焰图,我们可以非常轻松地看出 CPU 资源的消耗情况,从而定位代码中哪里有密集的计算,找到性能瓶颈。

此文已由作者授权腾讯云+社区发布