在过去,传统计算机行业往往通过手工操作应对运维需求。但是,如今随着需求的快速变化,且多条产品线并行存在,只有将固定且重复的流程自动化,用恰当的工具链路代替人工操作,才能减少等待,提升效率!
本期为大家精选了 码云 上优秀的 DevOps 开源项目,希望能够给大家带来一点帮助:)
1、项目名称:运维脚本工具库 kjyw

项目简介:项目基于 shell 开发,收集各类运维常用工具脚本,实现快速安装 nginx、mysql、php、redis、nagios、运维经常使用的脚本等。脚本化后,可以结合一些自动化工具,批量部署,比如可以用 ansible 来批量执行脚本,就可以批量部署服务器业务。
2、项目名称:运维发布系统 gopub

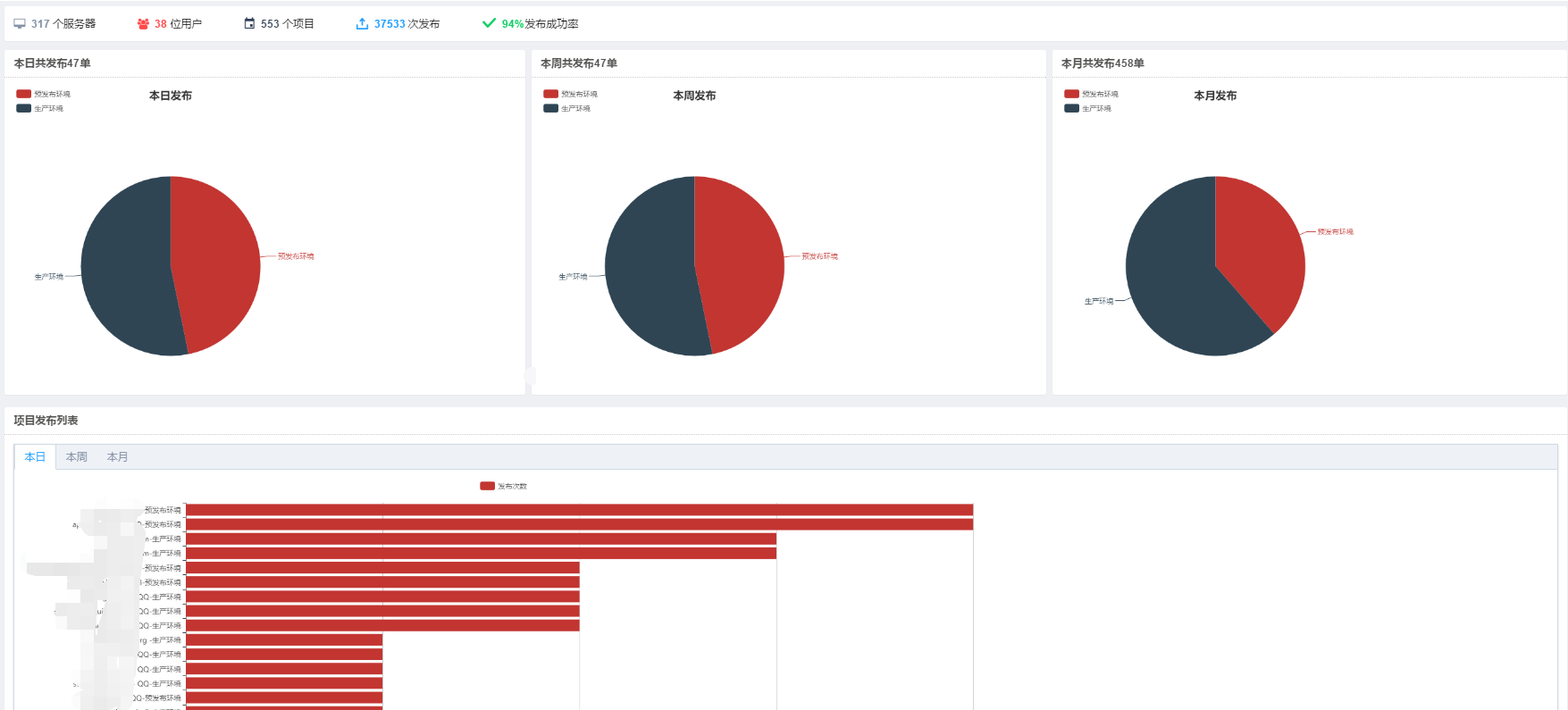
项目简介:gopub(基于 vue.js element 框架+ golang beego 框架开发)是一个基于运维场景设计的企业级运维发布系统。配置简单、功能完善、界面流畅、开箱即用!支持 git、jenkins 版本管理,支持各种 web 代码发布,一键完成 Golang,nodejs,PHP,Python,JAVA 等代码的发布、回滚操作。
我们运维团队前期使用 walle web 部署系统进行发布操作,在此也感谢 walle 团队贡献的优秀开源项目。walle 的 web 体验比较好,本次开源的 gopub 前台完全模仿 walle 前台,使用 vue.js element 框架重写。
gopub 已持续运行近两年时间,在我们预发布和生产环境完成37000+次稳定部署,支持单项目100+台服务器部署110秒左右,支持2G+CDN静态资源发布传输30秒完成。
3、项目名称:企业运维管理系统 Aclsm

项目简介:基于 ansible 开发的 ansible web 管理工具,集成了cmdb,和系统信息展示,跳板机功能功能。页面化 ansible 实现了文件推送,添加机器后自动添加 ssh key 认证等功能,cmdb 部分通过在 ansible 中添加的机器自动收集硬件信息入库。
4、项目名称:运维管理系统 Paleluan FMS

项目简介:本系统是基于开源运维故障管理系统进行的二次开发,感谢该作者的开源精神。PFMS 是在此基础上增加了资产管理、应用管理、执行任务等模块功能。
5、项目名称:代码发布系统 codepub

项目简介:代码发布系统是现代的持续集成发布系统,由后台管理系统和 agent 两部分组成,一个运行着的 agent 就是一个节点,本系统并不是造轮子,是"鸟枪"到"大炮"的创新。
基于 golang 编写,充分利用 golang 的协程,channel 还有高并发的特点。GIT仓库支持,可以远程拉取 GIT 代码发布到集群节点上。集群发布,一个 GIT 仓库可以配置发布到N个节点的集群。界面优美,交互简单,更符合现在的大众 web 审美。
6、项目名称:运维自动化工具
项目简介:在页游或手游行业,游戏的版本发布是运维日常工作主要部分,在短暂的停机维护时间内要将游戏的新版本发布到几十台甚至数百台服务器中。这种工作强度下,运维必须采用一些自动化运维的手段。
本项目是运维自动化工具,支持版本管理,发布及远程服务器中的服务管理等。
7、项目名称:运维监控系统

项目简介:本项目是分布式开源监控系统,运维工作中自己开发的 linux 监控系统,功能强大灵活,系统安装简单,配置简单。相比 zabbix,nagios,cacti,小米监控等都使用相当简单。只需要会写脚本,语言不限就可以实现任意监控需求。
- 支持图像搜索,主机名,ip 地址搜索图像
- 图像收藏功能,常用的直接在收藏列表点开查看
- 支持 ldap 认证登陆
- 支持任何指标数据多条件筛选排序,资源使用情况一目了然
- 集群数据分析,任何指标求和,平均
- 支持项目模板导入导出
- 自定义监控支持克隆配置
- 支持 grafana 风格图像自定义展示
- 支持对单个主机停止报警,多时间段内
- 支持报警升级,最多5个级别的升级
8、项目名称:基于 SaltStack 的运维平台
项目简介:OMS (Operations Management System)是一个基于SaltStack(Ansible支持)和 Django 开发的运维平台, 平台的主要功能包括:CMDB、包发布管理、工具系统、最终作为包发布和工具系统的角色与Jenkins、Zabbix 等系统进行整合。
- 完全开源,GPL授权
- Python编写,容易再次开发
- 实现了跳板机基本功能,认证、授权、审计
- 集成了Saltstack(Ansible),批量命令等
- 支持WebTerminal (暂未实现)
- Bootstrap编写,界面美观
- 自动收集硬件信息
项目地址:gitee.com/roguo/oms
往期精彩:
功能更新 | 码云上线 Pull Request 自动分析代码质量功能

