143 阅读2分钟
原文链接: mp.weixin.qq.com

微信小程序作为一种新的开放能力,所展现出来的爆发力相信大家有目共睹。开发者不仅可以快速地开发一个微信小程序,还可以在微信内被便捷地获取和传播,同时具有出色的使用体验。

百度统计——移动统计通过多年沉淀下来的分析方法论赋能微信小程序,给开发者提供全面、专业、精准的分析,同时,更能将APP、百度小程序、微信小程序多端数据统一查看,深刻洞察线上用户的行为特征,以实现数据驱动商业运营与产品迭代的目标。

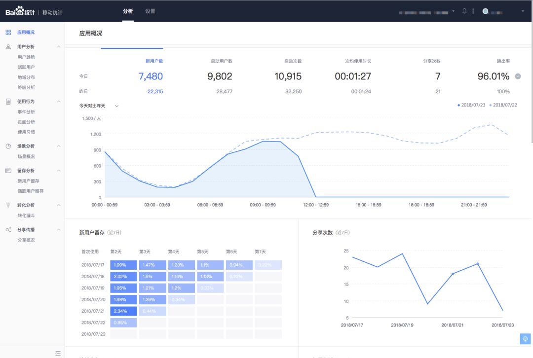
仅需三步即可快速接入小程序统计(具体接入说明可点击文末“阅读原文”参考),极简接入后,通过百度统计——移动统计的微信小程序分析方案,可以查看:用户分析、使用分析、场景分析、留存分析、转化分析、分享传播六大模块分析功能,帮助您分析小程序的用户来源、用户构成、用户增长趋势、用户留存与转化、用户小程序使用行为习惯等一系列问题。

通过百度统计——移动统计的微信小程序分析方案,可以帮助您:

  • 了解微信小程序整体运营状况

  • 实时分析各场景带来的流量情况

  • 监控每个关键节点的流失和转化

  • 监控小程序整体被分享情况

为产品决策提供洞察和支持,更多关于“微信小程序统计”的产品功能介绍,可点击文末“阅读原文”查看,欢迎大家体验使用!

PS:在下期迭代我们将上线微信小程序二维码分析、外链分析等多种特色功能,敬请期待!