摘要: 日志数据采集与分析对接 课程描述 通过日志服务采集用户、数据库、业务等访问数据。演示对于业务日志分析与处理,程序日志查询与监控,打通日志与数据仓库对接案例。 日志种类 网站访问日志准备步骤 & 依赖 ECS虚拟机(测试账号默认包含,并且访问日志产生) OSSBucket 用做数据仓库,存储日志服.
日志数据采集与分析对接
课程描述
通过日志服务采集用户、数据库、业务等访问数据。演示对于业务日志分析与处理,程序日志查询与监控,打通日志与数据仓库对接案例。
日志种类
- 网站访问日志
准备步骤 & 依赖
- ECS虚拟机(测试账号已默认创建虚拟机-ECS控制台)
OSSBucket
- 用做数据仓库,存储日志服务同步的各类数据
RAM服务
- 生成RAM角色用于同步日志数据至OSSBucket
操作步骤
日志采集配置
登陆日志服务控制台,选择华东1创建日志服务project,其中Project名称全局唯一,建议名称加上登陆账号前缀进行区别


创建logstore存储访问日志

向导创建NGINX日志采集


配置文件路径(/var/log)和文件名称(access_log),其中NGINX日志配置为:


创建机器组(打开ECS控制台获取机器IP地址)


开启日志分析
开启数仓同步

打开OSS控制台,可以看到一个以workshop名称开头的bucket,复制名称至“OSS Bucket”输入框

授权日志服务同步数据至OSS

获取RAM角色名称

指定OSSBucket同步指定日志数据(其中可填入字段名称包括:request_method,request_time,remote_addr,request_length,http_user_agent等在查询页面看到的所有字段)


日志查询分析
根据关键词查询访问日志

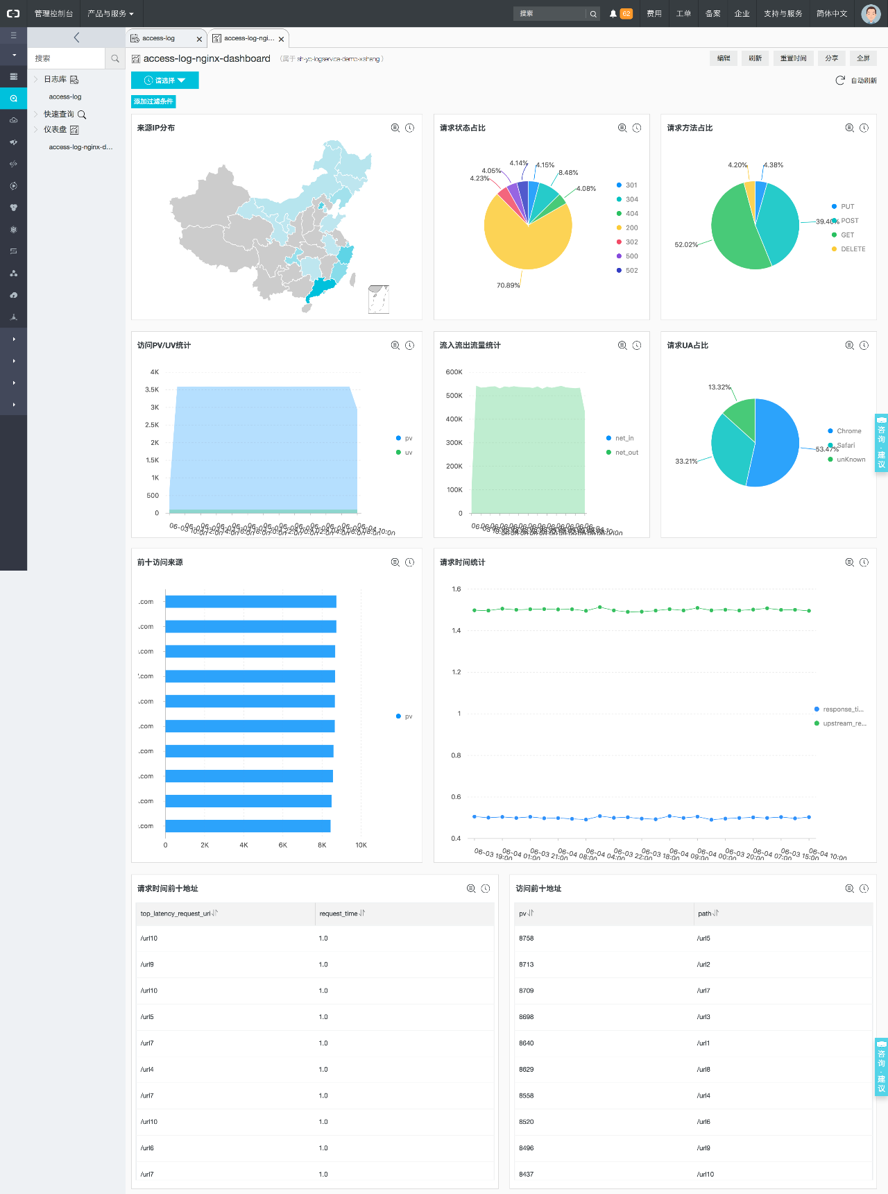
分析统计NGINX访问日志(预置仪表盘使用:包含地图/各类基本图形等)

数仓同步
等待1-2min后,可以在OSS中看到生成的数据目录

实验耗费
- ECS虚拟机
- 日志服务
- OSS存储