作者介绍:谢智星,贝聊自动化测试工程师,本文同时发布于TesterHome论坛
前言
发帖原因:期待大家一起来玩docker,快速搭建环境,发掘docker的无限可能~
大神语录:Docker 只是一种非常实用的工具,不要以 Docker 为目的去学习 Docker,重要的不是 Docker 而是您用 Docker 做什么。
愿景:技术交流,无分对错~欢迎大家指正
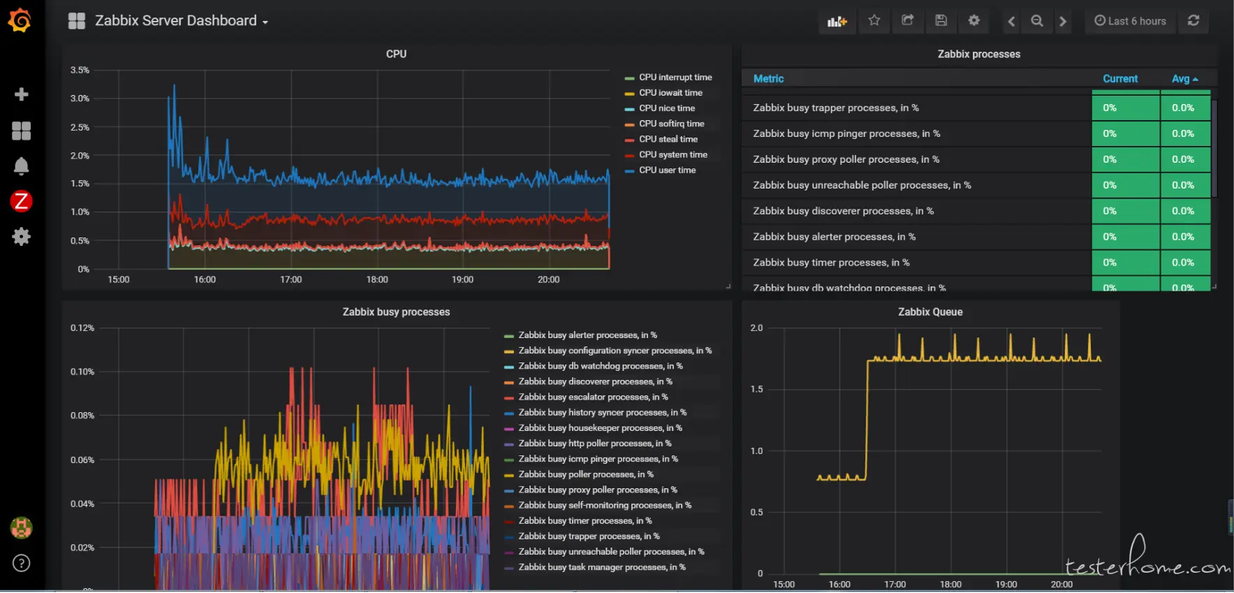
先上成果图: docker 搭建 Zabbix

docker 搭建 Grafana 采用Zabbix 数据源

一、我的准备工作
1.购买阿里云服务器,我的是666一年(购买之后第三天被告知有拼团活动333,3年),泪目
我的配置如下:

2.学习docker的基本原理和操作命令
推荐观看 三十分钟 Docker 新手入门
以下是我三天两夜里面不断重复使用的命令,供大家参考:
镜像管理命令:
•1. docker pull {image_name} (拉取镜像)
•2. docker push {image_name} (推送镜像)
•3. docker images (查看当前机器的所有镜像)
•4. docker rmi {image_name} (删除当前机器的一个镜像)
•5. docker tag {source_images_name:tag your_image_name:tag} (为一个镜像打tag)
容器管理命令
•1. docker run --name={your_name} --d {image_name}(运行容器)
•2. docker ps -s -a {查看当前所有容器}
•3. docker stop {container_name}(停止容器)
•4. docker kill (container_name) {杀死容器}
•5. docker rm -f {container_name} (删除容器)
查看信息相关命令
•1. docker logs -f {容器名称} (查看容器日志)
•2. docker info (查看docker服务的信息)
•3. docker inspect {容器名称} (查看容器的元数据)
容器运行命令的一些参数
•1. --name 指定容器名称
•2. -d 后台运行
•3. -port 指定端口映射规则
•4. --network 指定容器运行的网路模式
•5. -v指定需要挂载的数据卷
•6. -env 指定需要传递给容器的环境变量
理解docker的四种网络模式:
•Container
•briage
•Host
•none
3.docker hub 选购镜像
过程像海淘,里面全部介绍都是英文 我选的是下面这两个


镜像名 = 商品名
星数 = 类似好评数
pull = 拉取数 类似于购买数目
点开detail 会有这个镜像的介绍
二、搭建分析
1.搭建前你需要清楚的地方:
-
[1]启动容器数量
-
[2]容器间的依赖关系
-
[3]搭建系统组件容器间的通讯方式
2.举个栗子: 以我的实践(Zabbix + Grafana)为例
[1] 启动容器的数量 3个

grafana 、第二个是zabbix-xxl、第三个是zabbix-db-mariadb 的数据库
[2]容器间的依赖关系
grafana 依赖 zabbix-xxl 提供数据源,两个容器之间需要互相通信
zabbix-xxl 依赖 zabbix-db-mariadb提供数据库支持
[3]搭建系统组件容器间的通讯方式
grafana 依赖 zabbix-xxl提供数据源 --->因此我在启动grafana容器的时候使用container 模式,容器指向zabbix
执行语句:
docker run -d --name grafana -itd --net=container:zabbix grafana/grafana
zabbix-xxl依赖 zabbix-db-mariadb提供数据库支持--->因此zabbix-db-mariadb容器需要在zabbix启动前启动,
然后通过--link zabbix-db:zabbix.db参数连接
启动命令具体参考Dockerhub
[4]暴露的端口
在启动zabbix-xxl 镜像容器时需要注意暴露端口的问题,原因是组件grafana容器会以container 模式连接到zabbix-xxl所在容器。
所以在启动zabbix-xxl镜像容器时需要预先暴露grafana的端口3000,否则将无法对zabbix-xxl容器内的grafana进行访问。
-p 80:80 \ zabbix 的端口映射
-p 10051:10051 \ zabbix agent的端口映射
-p 3000:3000 预留给grafana的端口映射
三、我的启动命令
多数摘取自hub.docker.com/r/monitorin…,我还是建议大家看docker hub 文档启动容器服务。 下面是我启动用到的命令,仅供参考:
创建本地持久化储存盘
create /var/lib/mysql as persistent volume storage
docker run -d -v /var/lib/mysql --name zabbix-db-storage busybox:latest
启动Zabbix-db 数据库
start DB for Zabbix - default 1GB innodb_buffer_pool_size is used
docker run \
-d \
--name zabbix-db \
-v /backups:/backups \
-v /etc/localtime:/etc/localtime:ro \
--volumes-from zabbix-db-storage \
--env="MARIADB_USER=zabbix" \
--env="MARIADB_PASS=my_password" \
monitoringartist/zabbix-db-mariadb
启动Zabbix且连接数据库 且添加端口3000的映射
start Zabbix linked to started DB
docker run \
-d \
--name zabbix \
-p 80:80 \
-p 10051:10051 \
-p 3000:3000\
-v /etc/localtime:/etc/localtime:ro \
--link zabbix-db:zabbix.db \
--env="ZS_DBHost=zabbix.db" \
--env="ZS_DBUser=zabbix" \
--env="ZS_DBPassword=my_password" \
monitoringartist/zabbix-xxl:latest
以container 模式启动grafana容指向器---> zabbix
docker run -d --name grafana -itd --net=container:zabbix grafana/grafana
四、收获Zabbix+Grafana环境搭建的果实,在Web界面下尽情学习和玩耍。
在Grafana 使用时可能会遇到的问题:
-
1.如何安装
zabbix插件 -
2.如何配置
zabbix数据源 -
3.如何在
zabbix容器内查找连接使用api接口(api_jsonrpc.php)
这几个问题就留给小伙伴们自己探讨啦,百度一下基本都能够找到答案的~~