Grafana配置InfluxDB数据源及应用

3,011 阅读1分钟
  1. 登录grafana
  2. 配置influxDB数据源

a. 选择配置数据源

选择配置数据源
b. 配置数据源1
配置数据源1
c. 配置数据源2
配置数据源2
d. 选择配置dashboard
选择配置dashboard
e. 配置dashboard
配置dashboard
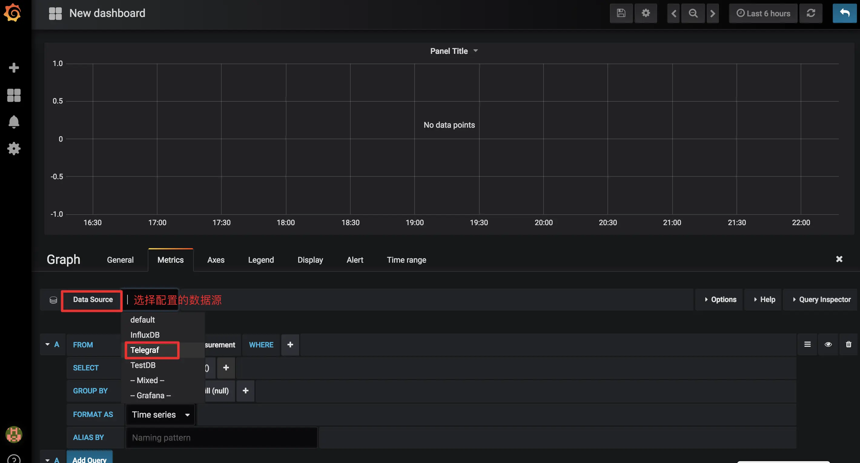
f. dashboard选择数据源
dashboard选择数据源
g. dashboard配置查询sql
dashboard配置查询sql
h. sql查询效果展示
sql查询效果展示
i. 整体demo展示
整体demo展示