技术解决方案
开发语言: java、j2ee
数据库:mysql
JDK支持版本: JDK1.6、JDK1.7、JDK1.8版本
核心技术:分布式、云服务、微服务、服务编排等。
核心架构: 使用Spring Cloud分布式微服务云架构进行服务化开发,所有模块功能完全解耦,提供服务发现、注册、配置中心、消息总线、负载均衡、断路器、数据监控等。
技术列表: Eureka
云端服务发现,一个基于 REST 的服务,用于定位服务,以实现云端中间层服务发现和故障转移。 Hystrix
熔断器,容错管理工具,旨在通过熔断机制控制服务和第三方库的节点,从而对延迟和故障提供更强大的容错能力。 Zuul
Zuul 是在云平台上提供动态路由,监控,弹性,安全等边缘服务的框架。Zuul 相当于是设备和 Netflix 流应用的 Web网站后端所有请求的前门。 Spring Cloud Security
基于spring security的安全工具包,为你的应用程序添加安全控制。 Feign
Feign是一种声明式、模板化的HTTP客户端。
通用架构: springmvc,spring boot,springsecurity,Oauth2.0,mybatis,mybatis plus 、kafka、zookeepre
前端框架:Bootstrap 4 、html5、css3扁平化风格
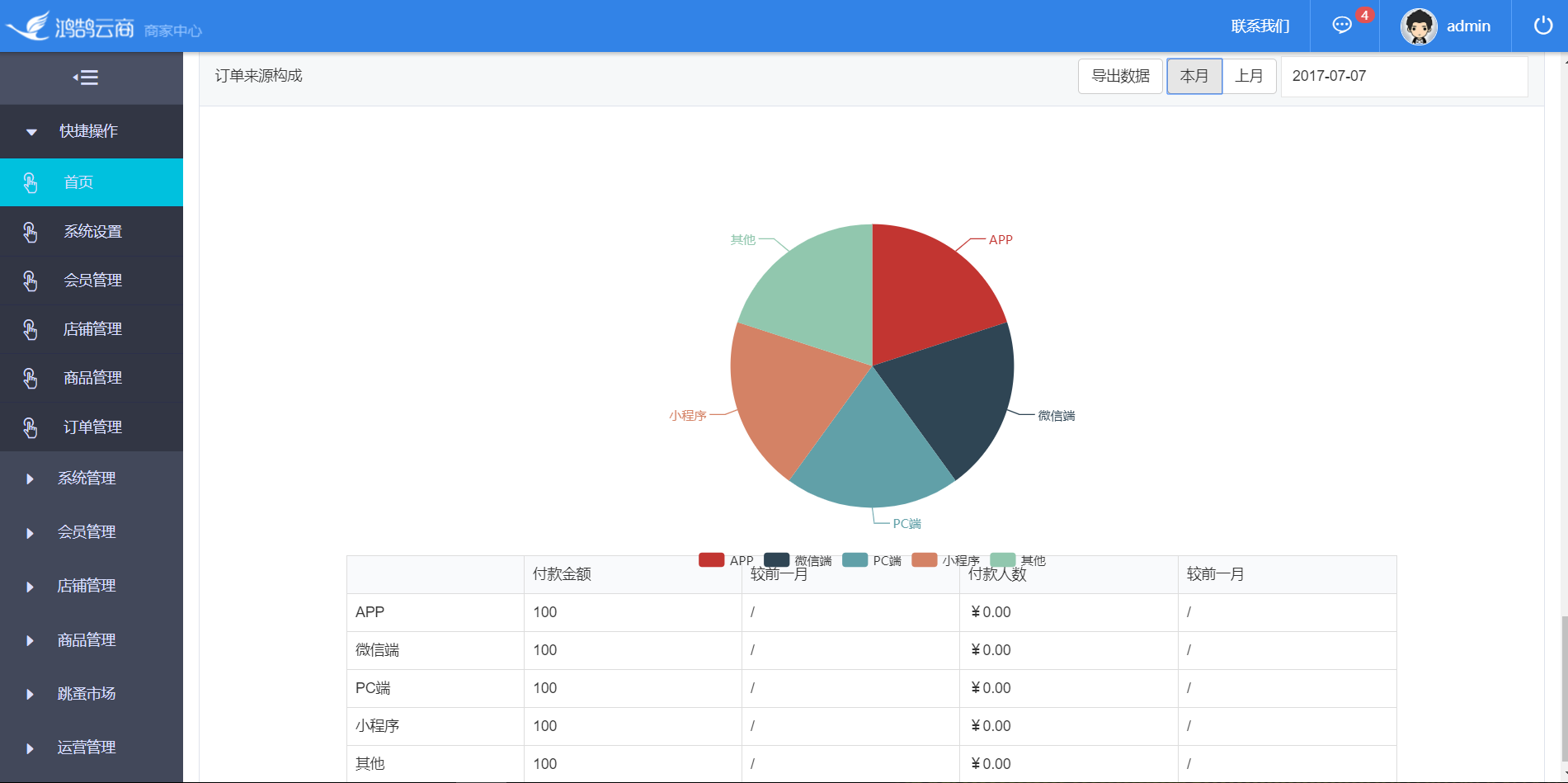
平台部分截图:






资料和源码来源