首页
沸点
课程
数据标注
HOT
AI Coding
更多
直播
活动
APP
插件
直播
活动
APP
插件
搜索历史
清空
创作者中心
写文章
发沸点
写笔记
写代码
草稿箱
创作灵感
查看更多
登录
注册
Lumina
全栈阿笑
创建于2025-09-06
订阅专栏
让数据发光
暂无订阅
共1篇文章
创建于2025-09-06
订阅专栏
默认顺序
默认顺序
最早发布
最新发布
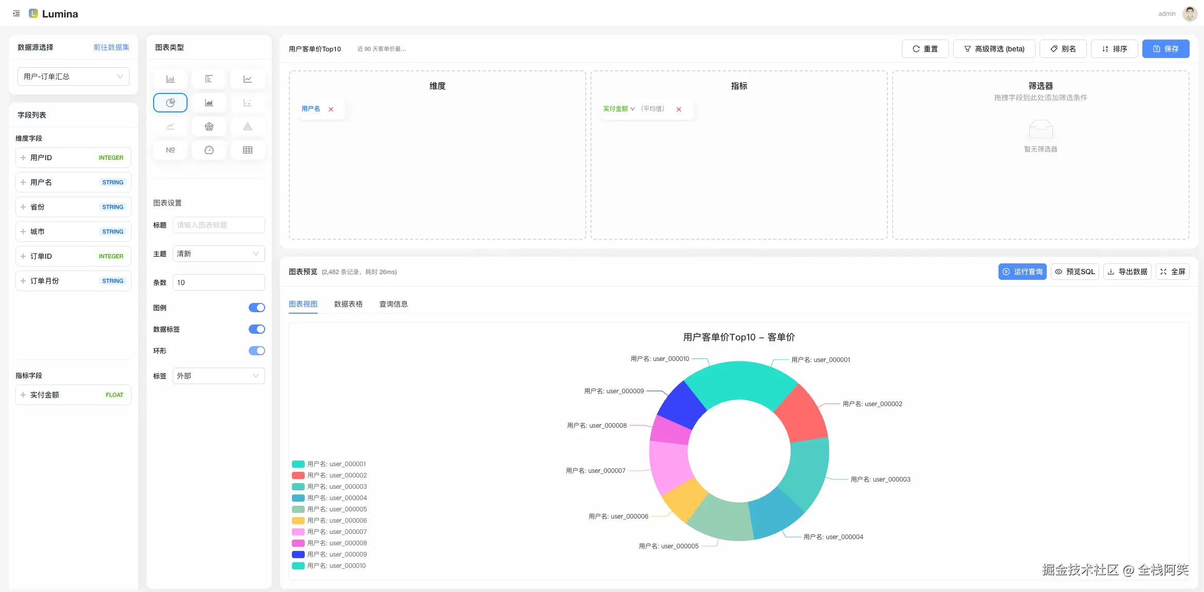
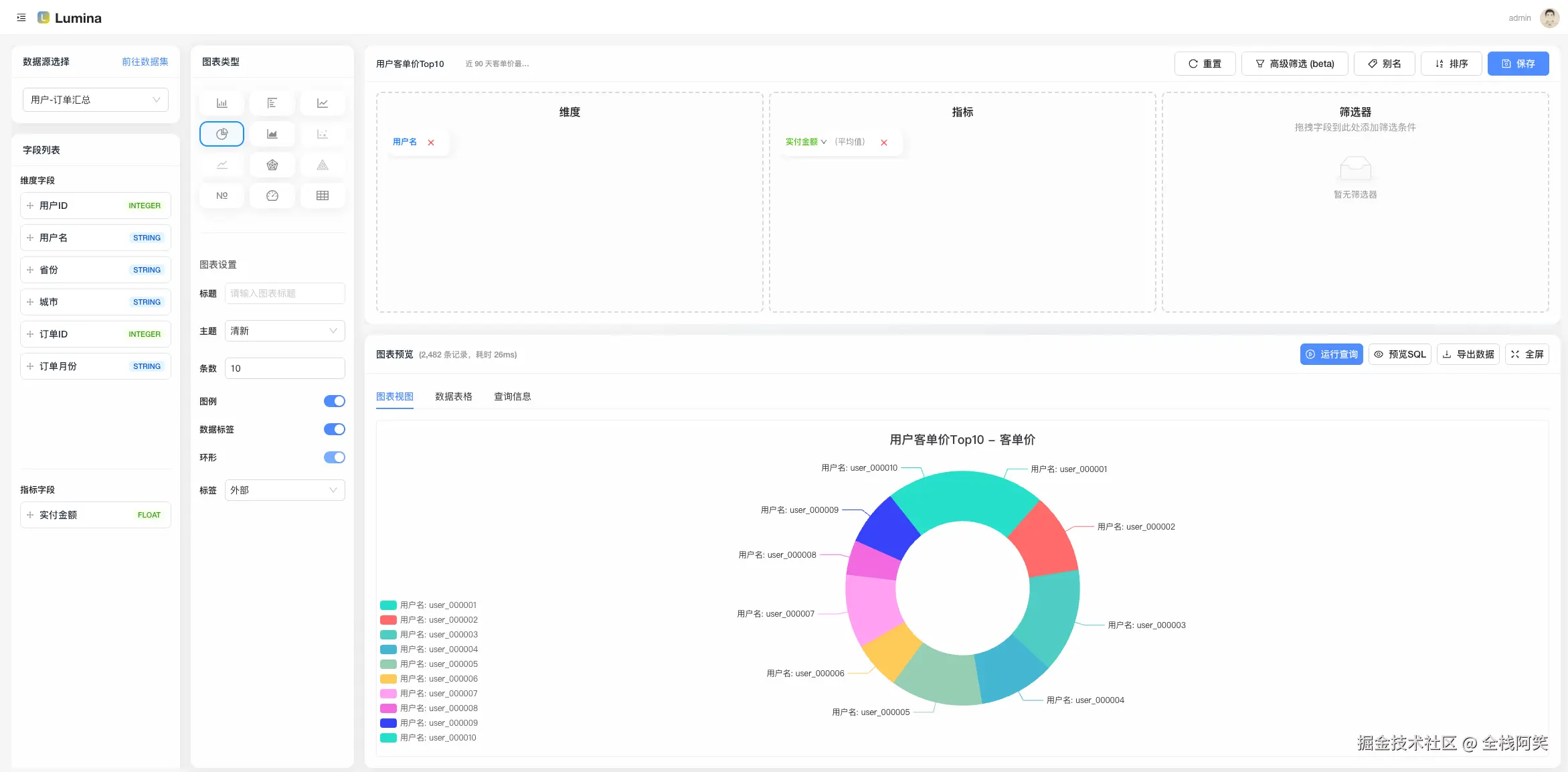
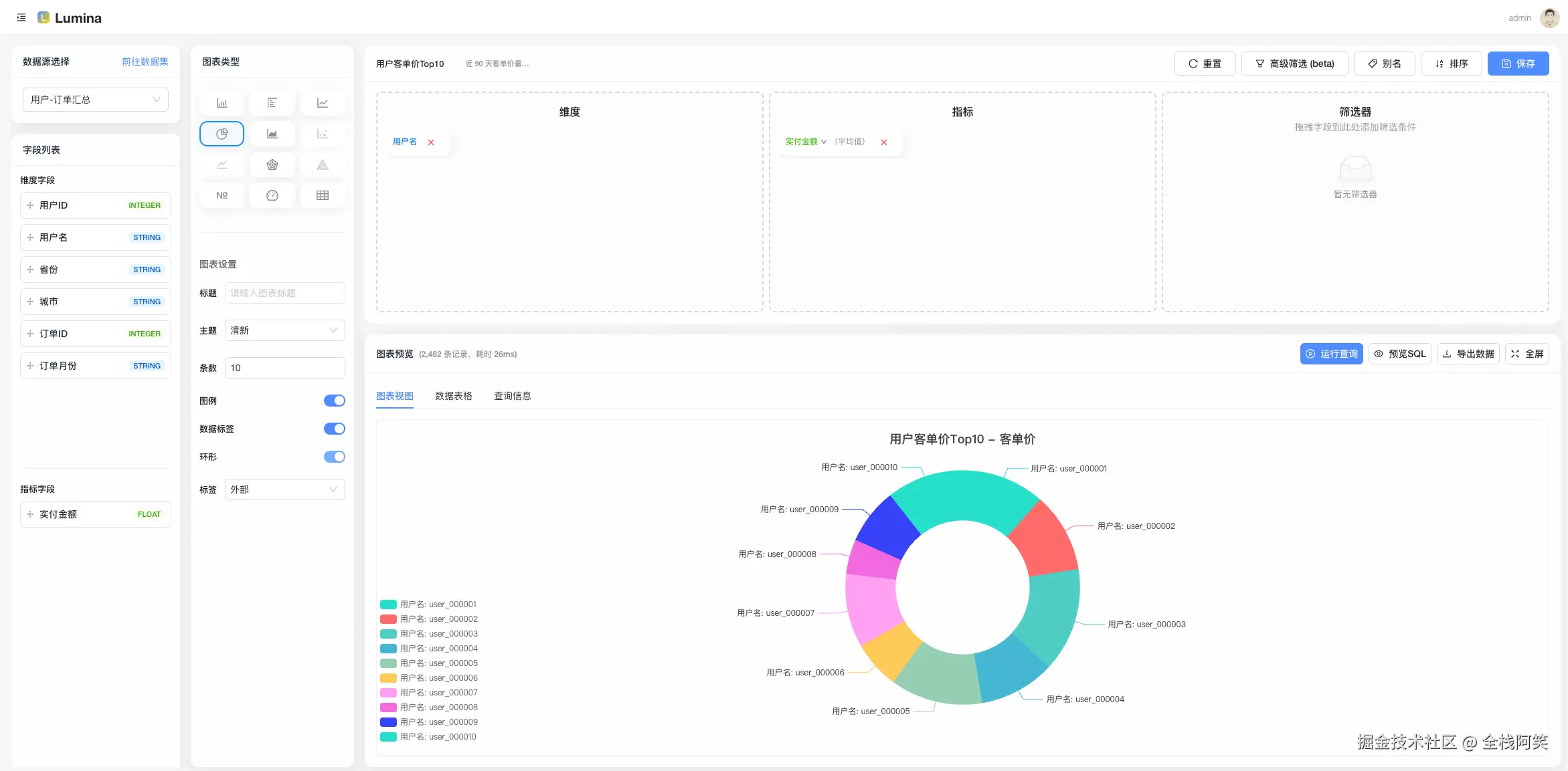
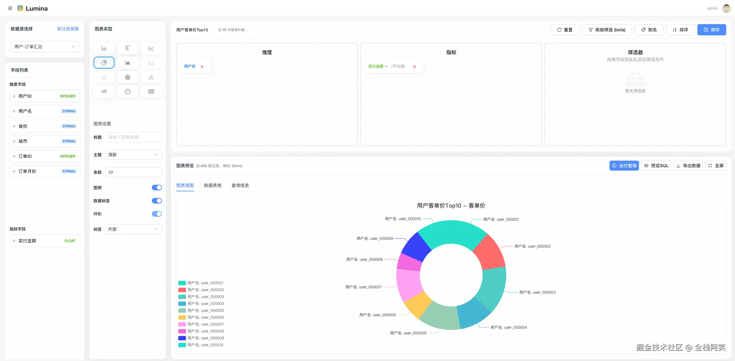
【爆款开源】Lumina:数据人、运营、老板都能用的全场景数据协作平台!(内含在线 Demo+实战案例+彩蛋)
【爆款开源】Lumina:数据人、运营、老板都能用的全场景数据协作平台!(内含在线 Demo+实战案例+彩蛋) 场景故事:数据协作的 N 种打开方式 为什么不用 xx BI/xx平台? xx BI 太