获得徽章 16
- 接我上次的话题,上周六他们去吃了晚饭、聊到23点(3个多小时),那时候有点难受。回来的时候,他和我说他目前的打算是先观望一阵,也说到了他不甘心。结果第二天我爬山回来时(牵了手),他的状态又不对了,他说他放弃不了。开导到了半夜3点,累得睡了过去,但是目前感觉开导没成果
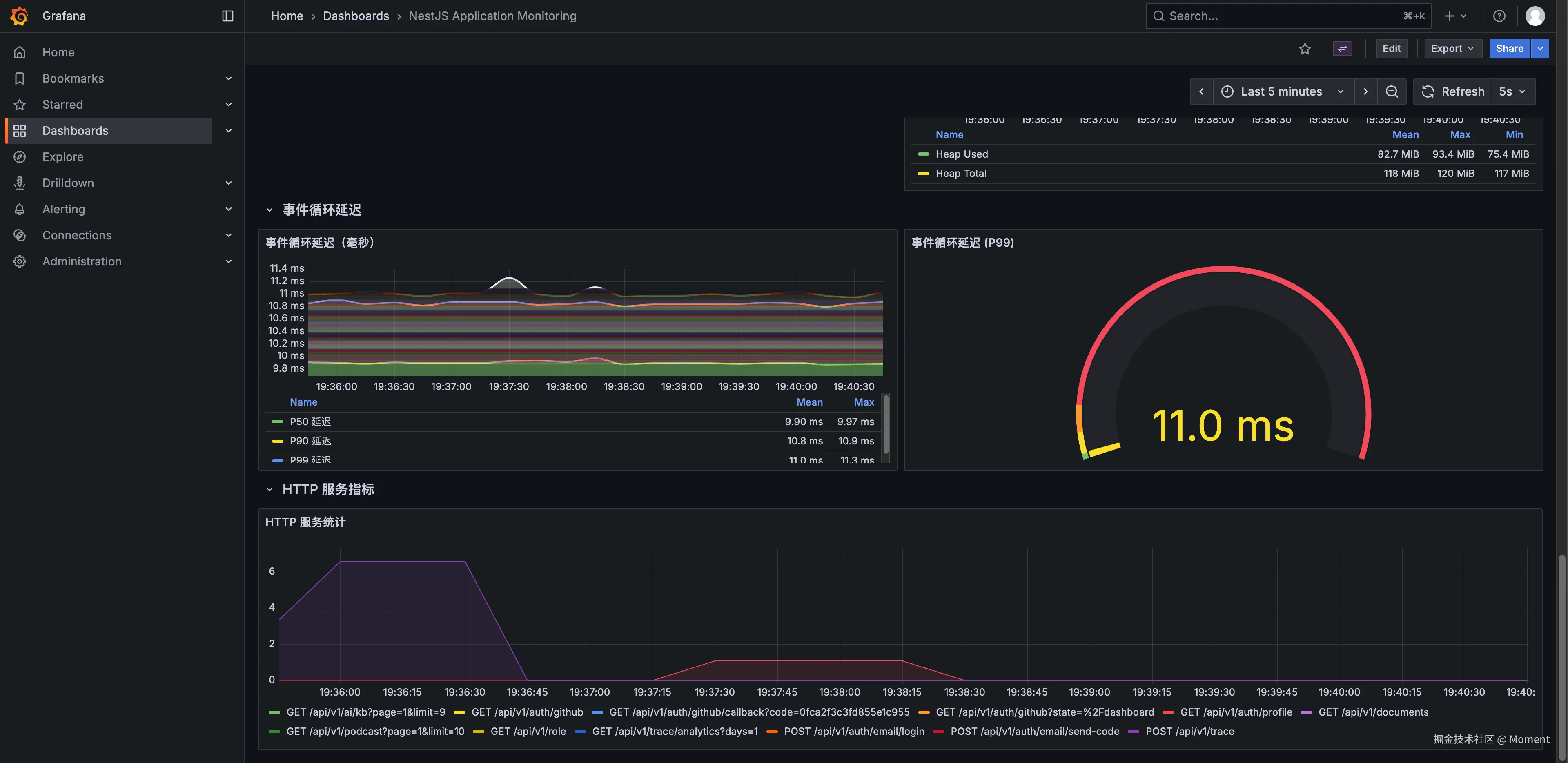
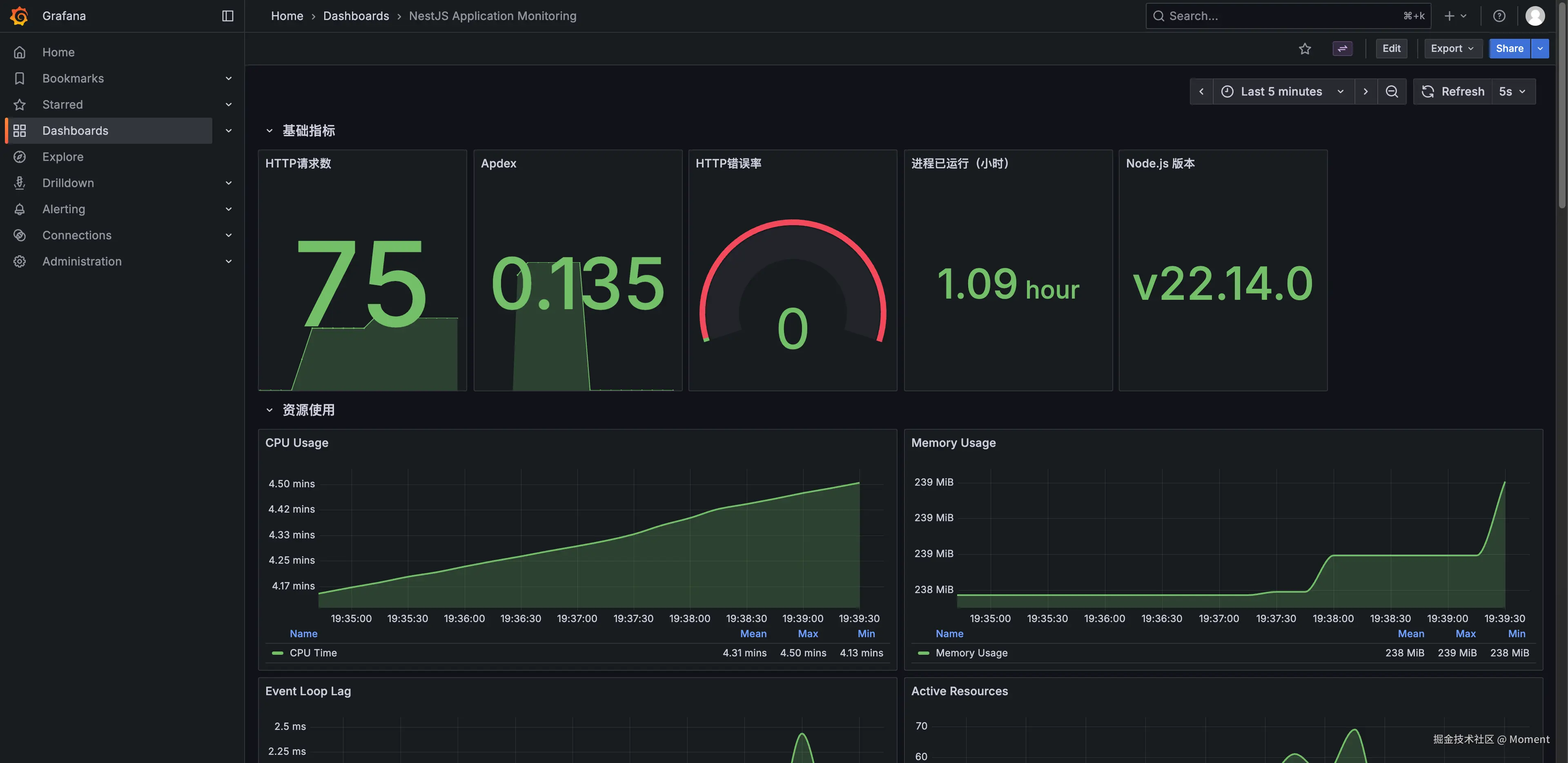
...jym,这如何是好? 774 - 前后端都加上监控了,文档也加上权限了...
本来打算给文档页加个 SSR 能快速看到页面内容的,但是titap上太多客户端组件处理起来工作量非常大只能ban了![[色]](//lf-web-assets.juejin.cn/obj/juejin-web/xitu_juejin_web/img/jj_emoji_3.41d9a9a.png)
![[色]](//lf-web-assets.juejin.cn/obj/juejin-web/xitu_juejin_web/img/jj_emoji_3.41d9a9a.png)
![[色]](//lf-web-assets.juejin.cn/obj/juejin-web/xitu_juejin_web/img/jj_emoji_3.41d9a9a.png)
GitHub地址:github.com
展开12 - 使用的qiankun框架的微前端,A是其中的一个子应用,B也是和A一样 是其中的一个自应用,要实现从A跳到B的页面,但是不影响主应用侧边栏和头部标题栏的展示 用什么方法吗 用的umi383
- 求助神通的家人们,我租的房子是那种公寓,但是分隔墙不是厚实的实心墙,敲一下像是在敲木板一样。
我隔壁住了对情侣,那个女的每天话贼拉贼拉多,从她晚上下班后回到家一直到很晚都在讲话,我这边听的都贼清楚。
周末差不多睡到中午,然后从中午一直讲话到晚上睡觉。
有时候过了十二点半我忍不了了,砸两下墙,他们能消停下来很快就不讲话睡觉了。
还有几次在周末,两三点了还在闹腾,我也没提前敲墙,就直接去砸门,让他们出来,想当前跟他们对峙,情侣两个人都不出来见我,我觉得是不敢。
他们在房间里跟我吵说隔音不好是房子的问题让我找房东,我就说谁影响到我了我就找谁。
每次吵一次能消停几天,过了一段时间又开始了。
我和房东反馈,房东也很傻X让我录音,他们说话的声音手机录的不怎么清楚但在寂静的晚上在房间里在过道上听的一清二楚。
对待这种人到底用什么办法有用?
杭州真的租不到居住环境安宁一点的房子吗?展开392
...jym,这如何是好?![[色]](http://lf-web-assets.juejin.cn/obj/juejin-web/xitu_juejin_web/img/jj_emoji_3.41d9a9a.png)
![[哭笑]](http://lf-web-assets.juejin.cn/obj/juejin-web/xitu_juejin_web/img/jj_emoji_61.a296509.png)
秋日的周末就是这么的朴实无华![[咖啡]](http://lf-web-assets.juejin.cn/obj/juejin-web/xitu_juejin_web/img/jj_emoji_140.6908619.png)