获得徽章 0
- 大家是如何推广自己的开源项目?
PS:我写了一个 Java 性能监控工具 MyPerf4J,但是不知道该如何继续推广了等人赞过26 - 【MyPerf4J 一个高性能、低消耗且无侵入的Java方法监控工具】
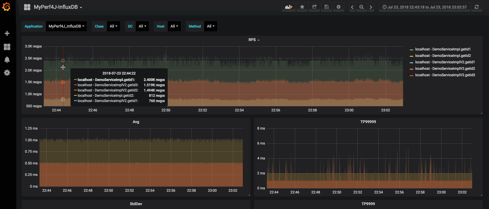
利用ASM通过JavaAgent方式对Java方法进行字节码注入,可以统计出方法的执行性能指标,包括RPS、Avg、Min、Max、StdDev、 TP50、TP90、TP99、TP9999等。
Github地址:github.com
展开等人赞过220 - Hi 大家好,我利用ASM写了一个高性能、低消耗且无侵入的Java方法监控工具MyPerf4J,通过JavaAgent方式对Java方法进行字节码注入,可以统计出方法的执行性能指标,包括RPS、Avg、Min、Max、StdDev、 TP50、TP90、TP99、TP999等,Github地址:
github.com
赞过21