首页
沸点
课程
数据标注
HOT
AI Coding
更多
直播
活动
APP
插件
直播
活动
APP
插件
搜索历史
清空
创作者中心
写文章
发沸点
写笔记
写代码
草稿箱
创作灵感
查看更多
登录
注册
全栈阿笑
掘友等级
全栈工程师
获得徽章 0
动态
文章
专栏
沸点
收藏集
关注
作品
赞
4
文章 4
沸点 0
赞
4
返回
|
搜索文章
BeeCount蜜蜂记账
订阅
记录开发
2025-09-11 17:20
·
文章数 11
·
订阅人数 7
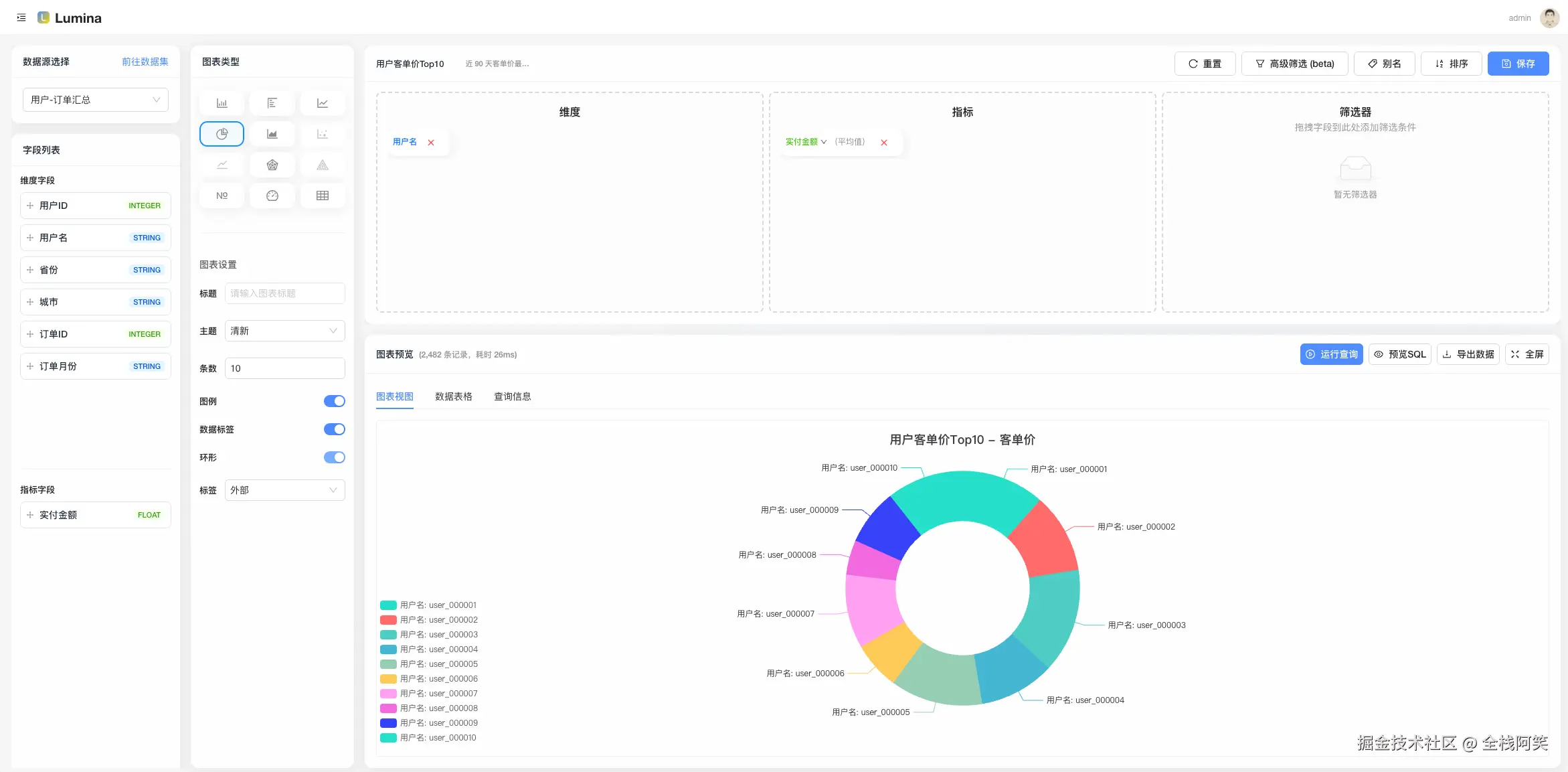
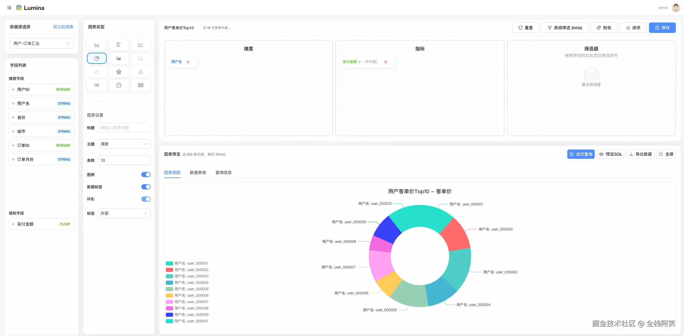
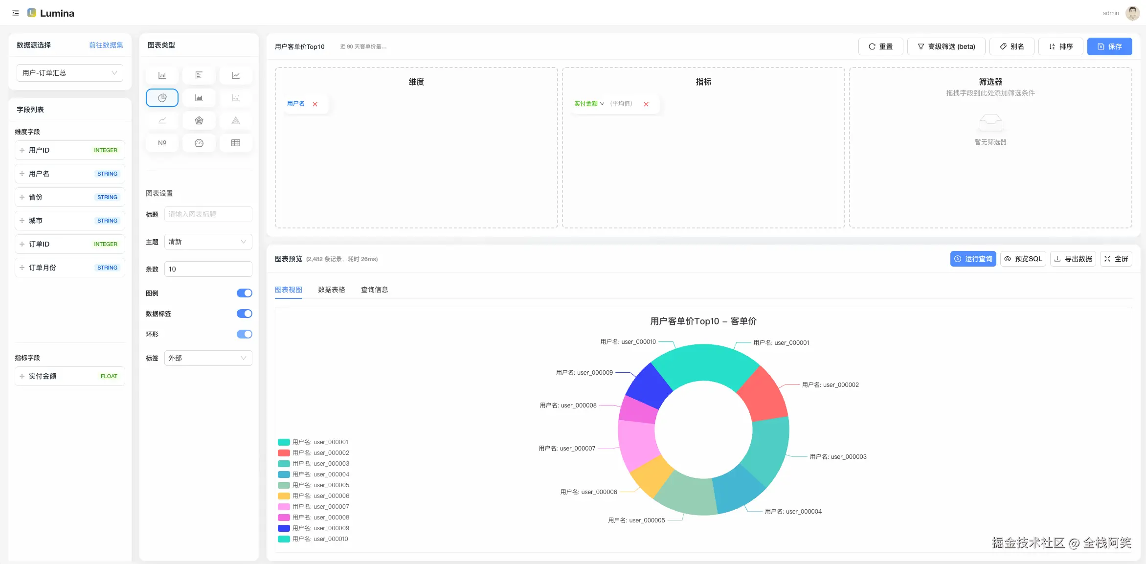
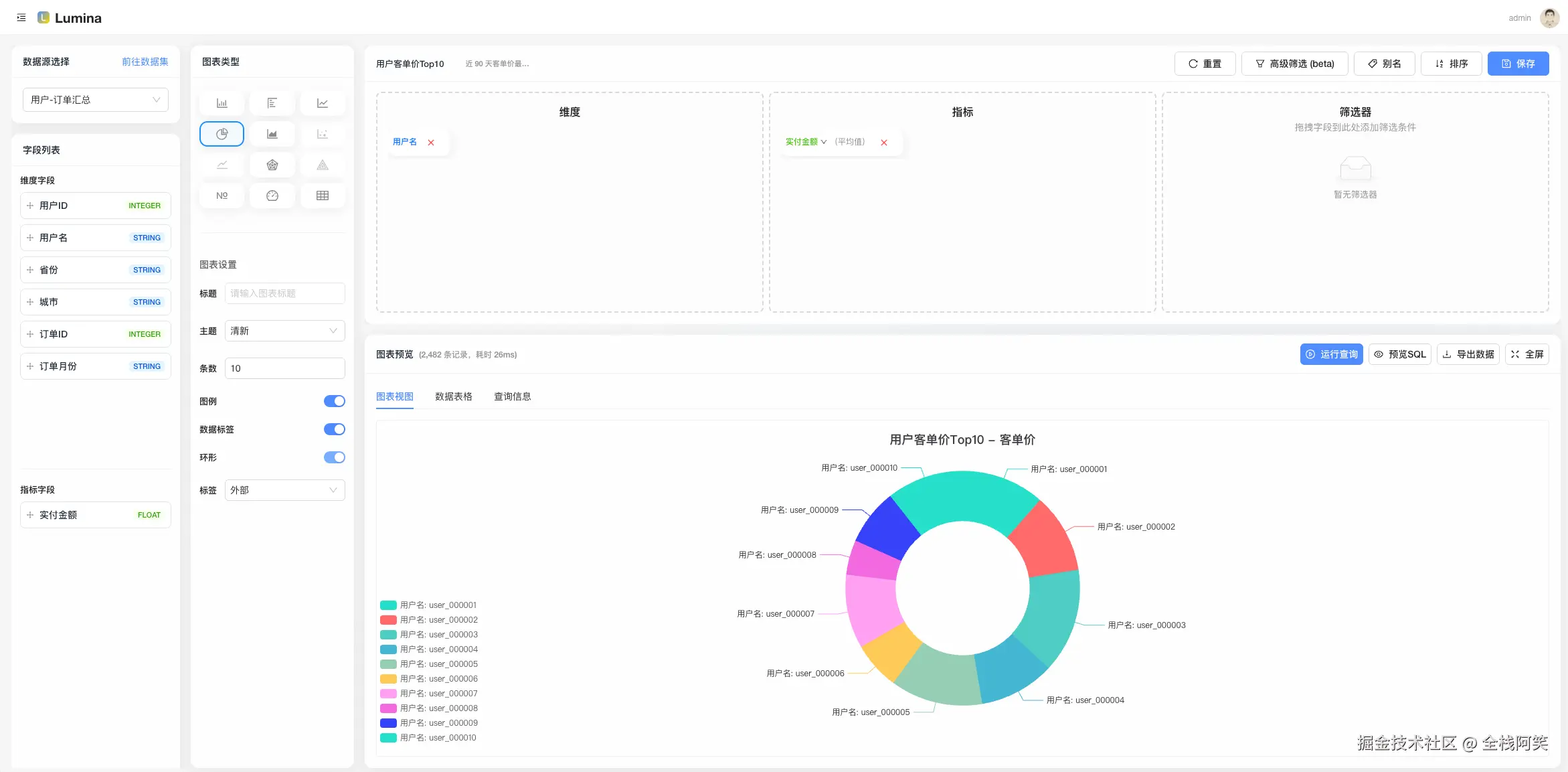
Lumina
订阅
让数据发光
2025-09-06 15:44
·
文章数 1
·
订阅人数 0
XPlayer
订阅
Flutter开发Xplayer全平台通用IPTV播放器之旅
2025-09-04 19:17
·
文章数 3
·
订阅人数 2
新建专栏
欢迎大家使用稀土掘金专栏,让你的写作更加体系化~
专栏名称
0/50
专栏简介
0/150
专栏封面
点击上传图片
建议尺寸:480*270px
个人成就
文章被点赞
120
文章被阅读
14,771
掘力值
802
关注了
2
关注者
34
收藏集
0
关注标签
12
加入于
2017-12-14