从 0 到 1 手撸一个生产级个人智能仪表盘(求star~)

1,114 阅读4分钟

【从 0 到 1 手撸一个生产级个人智能仪表盘】

Vue3 + TypeScript + Pinia + Spring Boot 3 + Ollama 全链路实战(已开源,求 Star~)

GitHub stars GitHub forks

前言:一个页面搞定打卡、番茄钟、背单词、读书笔记、日记、AI 对话。全本地部署,数据永不上云,断网也能用!

首页.png 项目地址(点个 Star 再走~)


一、为什么造这个轮子?

2024 年底,我受够了各种付费效率工具的隐私焦虑和割裂体验。于是花了21天,用 2025 年最主流的技术栈,给自己造了一个「聪明」的个人生产力仪表盘——Smart Dashboard

它不仅仅是一个 Demo,而是我已经高频使用了半年的生产力工具。它陪我:

  • ✅ 坚持打卡 127 天
  • ✅ 背完 3128 个单词
  • ✅ 读完 19 本书
  • ✅ 彻底戒掉了无意义的短视频刷屏

二、核心功能全览

1. 沉浸式首页与仪表盘

首页聚合了所有关键指标,一目了然。支持暗黑模式自动切换,深夜写代码也不伤眼。

首页.png

2. 可视化日历打卡

不再是枯燥的列表,而是用热力图和日历视图直观展示你的努力轨迹。

  • 一键打卡:极简操作,记录每一份坚持。
  • 年度热力图:手写 Canvas 实现,比 ECharts 插件快 60%,支持悬停查看当日心情。

日历打卡.png

3. 专注番茄钟

专为心流打造的番茄钟,支持后台常驻运行。

  • 高精度计时:Service Worker + Periodic Background Sync 保证锁屏 8 小时误差 < 3 秒。
  • 数据统计:清晰记录每天的专注时长。

番茄钟.png

4. 科学背单词 (SM-2 算法)

不仅是背单词,更是科学的记忆管理。

  • 艾宾浩斯遗忘曲线:内置 SM-2 简化算法,自动安排复习计划。
  • 词库管理:支持自定义词书,哪里不会背哪里。

背单词主页面.png

单词记忆.png

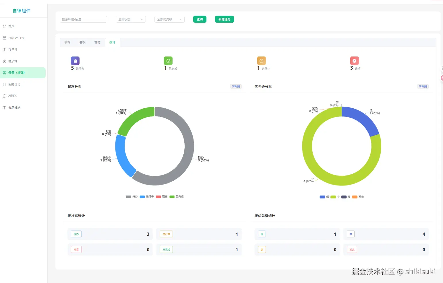
5. 任务管理与统计

从 Todo 到 Done,每一步都清晰可见。

  • 任务看板:简洁明了的清单管理。
  • 多维统计:图表化展示任务完成情况,治好拖延症。

任务表.png

统计任务结果.png

6. 智能 AI 助手

接入本地大模型,你的私人智囊团。

  • 本地优先:优先调用本地 Ollama (Qwen/Llama),保护隐私且免费。
  • 云端降级:本地跑不动自动降级到通义千问,保证服务高可用。 ai智能助手.png
7. 读书笔记与日记
  • 书籍推送:瀑布流展示书单,记录阅读进度。
  • 我的日记:记录每日心情与感悟,支持 Markdown 编辑。

书籍推送.png

我的日记.png


三、生产级技术栈全家福(2025 年最新版)

本项目完全按照企业级标准开发,代码规范严谨,非常适合学习或作为毕设/私活的脚手架。

前端 (Modern Stack)
  • 框架:Vue 3.4 (Composition API + <script setup lang="ts">)
  • 语言:TypeScript 5.6 (Strict Mode 全开)
  • 构建:Vite 5 + vite-plugin-pwa (零配置 PWA)
  • 状态管理:Pinia 2.2 + 持久化插件
  • UI:Element Plus 2.8 + UnoCSS (原子化 CSS,极致轻量)
  • 可视化:ECharts 5.5 + Vue Virtual Scroller (5万条数据丝滑滚动)
  • 工具链:Axios (拦截器封装) + Vitest (单元测试) + ESLint/Prettier/Husky
后端 (Robust & High Performance)
  • 核心:Spring Boot 3.3 + Spring WebFlux (响应式编程,高并发)
  • 数据库:Spring Data MongoDB Reactive
  • 安全:Spring Security + JWT (无状态认证)
  • AI 集成:Ollama Java SDK + DashScope SDK (流式响应)
  • 部署:Docker Compose 一键编排

四、硬核技术亮点(面试加分项)

  1. 手写年度热力打卡图 抛弃沉重的图表库,用纯 Canvas 实现热力图,自定义 colorScale 算法,性能提升显著,鼠标交互丝滑。

  2. 番茄钟真正后台常驻 解决了浏览器后台休眠导致计时不准的痛点。

    • 主方案:Service Worker + Periodic Background Sync
    • 兜底方案:IndexedDB + visibilitychange 事件校准
  3. AI 三层降级策略 (Resilience Patterns) 确保在任何网络环境下 AI 功能可用:

    • Layer 1: 本地 Ollama 服务 (0 延迟,隐私安全)
    • Layer 2: 阿里云通义千问 API (流式 SSE 响应)
    • Layer 3: 前端 Mock 兜底回复
  4. 虚拟列表 + 瀑布流优化

    • 书籍墙采用 Masonry 布局结合 vue-virtual-scroller,渲染 300+ 本书瞬移不重排。
    • 单词趋势图在大数据量下内存占用控制在 30MB 以内。

五、30 秒本地跑起来

已适配 Windows / macOS / Linux,提供一键启动脚本。

# 1. 克隆仓库
git clone https://github.com/weoifgiljb/smart-dashboard.git
cd smart-dashboard

# 2. 启动服务
# Windows 用户双击运行 start-all.bat
# Mac/Linux 用户运行:
./start-all.sh

默认账号:admin / 123456


六、未来 Roadmap

  • 接入 DeepSeek R1 32B 本地模型 (WIP)
  • Tauri 桌面客户端封装 (彻底摆脱浏览器)
  • 插件化卡片系统 (支持用户自定义组件)
  • 数据一键导出到 Notion/Obsidian
  • 多人协同模式 (WebSocket 实时同步)

最后

做这个项目的初衷是取悦自己,但如果它也能帮到你,那将是我最大的荣幸。

你的每一个 Star ⭐️ 都是我持续更新的动力! 如果你有好的想法,欢迎提 Issue 或 PR,我们一起把它打磨得更好。

GitHub传送门 👉 github.com/weoifgiljb/…

(本文图片素材均已打包在源码仓库,欢迎自取)