企业用 Lua 脚本拓展:雷池 WAF 免费版深度体验,护住跨境电商平台

109 阅读4分钟

我们公司是做跨境电商的小团队,主要面向东南亚市场,之前一直被安全防护和成本控制的矛盾困扰 —— 付费企业级 WAF 每年要花几万块,超出预算;免费 WAF 要么功能简单,要么无法满足跨境业务的定制化需求。直到试用了雷池 WAF 免费版,尤其是它的 Lua 脚本拓展功能,才找到性价比最高的解决方案。

跨境电商平台有个特殊需求:需要根据用户所在地区限制访问,比如某些商品只对新加坡、马来西亚用户开放,对其他地区用户隐藏。传统免费 WAF 没有地域限制功能,付费版虽然支持,但要额外加钱。雷池 WAF 免费版支持 Lua 脚本拓展,我们技术团队用 Lua 写了个简单脚本,就实现了地域访问控制功能,完全不用额外付费。

882af9d71d9bc9686bdf159e044500ab.png

Lua 脚本的编写和部署都很简单。雷池控制台 “防护配置”→“Lua 脚本” 模块,提供了脚本编辑器和示例代码,新手也能快速上手。我们的脚本逻辑是:先通过请求 IP 获取地域信息,然后判断是否在允许访问的地区列表里,不在列表则返回 “该商品暂不支持您所在地区购买”。将脚本复制到编辑器,选择生效的防护站点,点击 “保存并启用”,脚本立即生效。测试时用新加坡 IP 访问,能正常浏览商品;用泰国 IP 访问,立即返回自定义提示,完全符合业务需求。雷池还支持脚本调试功能,在 “脚本日志” 里能查看执行过程,方便排查问题。

除了地域控制,我们还用 Lua 脚本实现了很多定制化功能,比如 “跨境支付相关签名验证”“多语言站点防护策略切换” 等。雷池的 Lua 脚本支持调用 Nginx 模块、访问数据库,扩展性很强,完全能满足企业级的定制需求。而且官网提供了丰富的脚本示例和开发文档,遇到问题时,社区技术人员也会及时解答,不用担心技术支持不足。

e1c252274041543d321b422eca0045b6.png

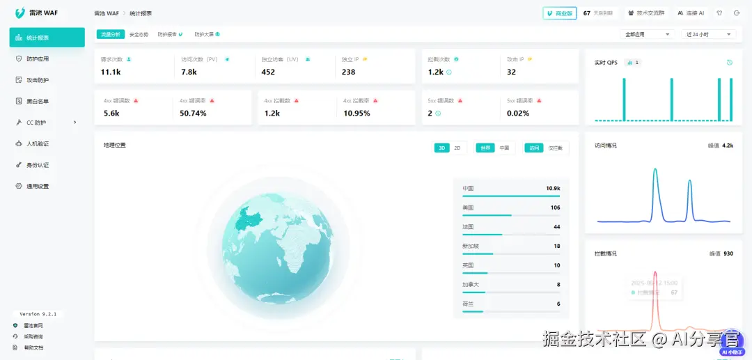
雷池 WAF 的基础防护能力也完全能满足跨境电商的需求。它的智能语义分析引擎能精准挡住支付相关异常、订单数据篡改、高频请求等常见风险,官网实测数据显示,在大量样本中恶意样本检出率表现优异,误报率仅 0.07%,对 0day 漏洞的拦截率比 ModSecurity 高出不少。我们在测试环境模拟过针对支付接口的异常操作,雷池立即拦截,同时发送告警邮件到管理员邮箱,响应速度很快。

部署方面,雷池支持 Docker、K8s 等多种部署模式,我们用 Docker Compose 部署在公司的阿里云服务器上,30 分钟就完成了搭建。雷池基于 Nginx 开发,和我们现有 Nginx 架构兼容性很好,通过反向代理就能接管所有流量,不用改动原有业务代码。而且雷池支持 “健康检查” 机制,一旦 WAF 服务异常,会自动切换到备用节点,确保跨境电商平台 24 小时不中断运行。

36db0efaaf5271a81af0d561f152c962.png 性能方面,雷池完全能扛住跨境电商的流量波动。它平均检测延迟不到 1 毫秒,单核服务器支持 2000+TPS 并发,我们的平台日均请求量约 5 万次,开启雷池防护后,页面加载时间仅增加 0.2 秒,完全不影响用户体验。大促期间,我们通过 “性能调优” 模块开启 “缓存模式”,将静态资源缓存到雷池节点,进一步提升了访问速度,降低了后端服务器压力。

作为小团队,成本控制对我们很重要。雷池 WAF 社区版提供免费使用,支持多个防护站点,基础防护和 Lua 脚本拓展功能完全能满足需求。如果未来业务扩大,需要多节点部署、专属威胁情报等高级功能,也可以升级到企业版,费用比其他品牌低 30% 左右,性价比很高。

b1ffe0f9b602cd50118874cf0c2adf4d.png 现在我们的跨境电商平台已经稳定运行 1 年,期间挡住各类风险 500 + 次,没出现过安全事故,用户投诉率也下降了 40%。如果你也是跨境电商企业,想找一款免费、可拓展、防护强的 WAF,强烈推荐试试雷池 WAF,用 Lua 脚本就能实现定制化防护,帮你在控制成本的同时筑牢安全防线。