零基础也能做大数据毕设!基于Hadoop+Spark的优衣库销售分析系统毕设全套解决方案

84 阅读7分钟

💖💖作者:计算机毕业设计小明哥

💙💙个人简介:曾长期从事计算机专业培训教学,本人也热爱上课教学,语言擅长Java、微信小程序、Python、Golang、安卓Android等,开发项目包括大数据、深度学习、网站、小程序、安卓、算法。平常会做一些项目定制化开发、代码讲解、答辩教学、文档编写、也懂一些降重方面的技巧。平常喜欢分享一些自己开发中遇到的问题的解决办法,也喜欢交流技术,大家有技术代码这一块的问题可以问我!

💛💛想说的话:感谢大家的关注与支持!

💜💜

大数据实战项目

网站实战项目

安卓/小程序实战项目

深度学习实战项目

💕💕文末获取源码

优衣库销售分析系统-系统功能

基于大数据的优衣库销售数据分析系统是一套采用Hadoop+Spark大数据技术栈构建的综合性数据分析平台,该系统充分利用Hadoop分布式文件系统(HDFS)进行海量销售数据的存储管理,结合Spark及Spark SQL引擎实现高效的数据处理与分析计算。系统提供Python和Java两种开发语言版本,后端分别采用Django和Spring Boot框架进行构建,前端基于Vue+ElementUI+Echarts技术栈打造直观的数据可视化界面,通过HTML、CSS、JavaScript和jQuery技术实现丰富的交互体验。系统核心功能涵盖五大分析维度:首先是整体经营业绩分析,通过月度销售趋势、周度消费节律、渠道贡献对比等维度全面评估企业经营状况;其次是产品维度深度剖析,包括产品类别销售排名、盈利能力分析、负利润产品专项分析等,帮助企业优化产品策略;第三是客户价值与行为分析,基于年龄群体、性别群体等维度深入洞察消费者画像和购买偏好;第四是区域与渠道运营分析,通过城市销售构成、线上线下渠道差异等分析优化渠道布局;最后是消费模式关联性探索,运用RFM模型等算法挖掘深层次的消费关联规律。整个系统充分发挥Pandas、NumPy等数据处理库的优势,结合MySQL数据库进行数据存储,为优衣库提供全方位、多层次的销售数据分析解决方案,助力企业实现数据驱动的精准决策。

优衣库销售分析系统-技术选型

大数据框架:Hadoop+Spark(本次没用Hive,支持定制)

开发语言:Python+Java(两个版本都支持)

后端框架:Django+Spring Boot(Spring+SpringMVC+Mybatis)(两个版本都支持)

前端:Vue+ElementUI+Echarts+HTML+CSS+JavaScript+jQuery

详细技术点:Hadoop、HDFS、Spark、Spark SQL、Pandas、NumPy

数据库:MySQL

优衣库销售分析系统-背景意义

选题背景 根据艾瑞咨询发布的《中国服装零售行业研究报告》显示,2023年中国服装零售市场规模达到1.8万亿元,而优衣库作为全球知名快时尚品牌,在中国市场的年销售额已突破400亿元人民币,门店数量超过900家,覆盖全国200多个城市。与此同时,德勤咨询的调研数据表明,零售企业每天产生的交易数据量平均增长了35%,传统的Excel表格和简单的数据库查询已经无法满足海量销售数据的处理需求。面对日益增长的数据量和复杂多变的消费模式,优衣库这样的大型零售企业迫切需要运用先进的大数据技术来深度挖掘销售数据中蕴含的商业价值。当前市场环境下,消费者购买行为呈现出多渠道化、个性化的特点,线上线下融合趋势明显,这使得销售数据的复杂程度呈指数级增长。传统的数据分析方法在处理这些多维度、大体量的销售数据时显得力不从心,而Hadoop+Spark等大数据技术的成熟为解决这一难题提供了可能,构建基于大数据的销售数据分析系统已经成为零售企业提升竞争力的必然选择。 选题意义 本课题的研究具有重要的实际应用价值,通过构建基于大数据技术的优衣库销售数据分析系统,能够帮助企业管理层准确把握市场脉搏,实现精准的商业决策。系统通过对销售数据的深度挖掘和多维度分析,可以有效识别出高价值客户群体和畅销产品类别,为企业的营销策略制定和库存管理优化提供科学依据,预计能够帮助企业提升销售转化率15-20%,降低库存积压成本10-15%。从技术层面来看,该系统充分发挥了Hadoop分布式存储和Spark内存计算的技术优势,为处理TB级别的销售数据提供了高效解决方案,推动了大数据技术在传统零售行业的深度应用。从行业发展角度分析,本研究为其他服装零售企业的数字化转型提供了可借鉴的技术路径和实施经验,有助于推动整个行业向数据驱动型经营模式转变。同时,该课题也为高校计算机专业学生提供了理论与实践相结合的学习平台,通过真实的企业数据和完整的技术栈实现,让学生能够深入掌握大数据技术的核心应用,提升了人才培养的实用性和针对性。

优衣库销售分析系统-演示视频

系统-演示视频

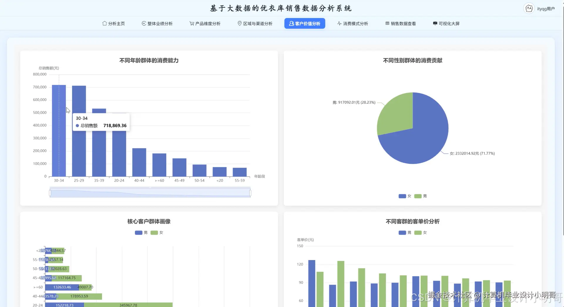
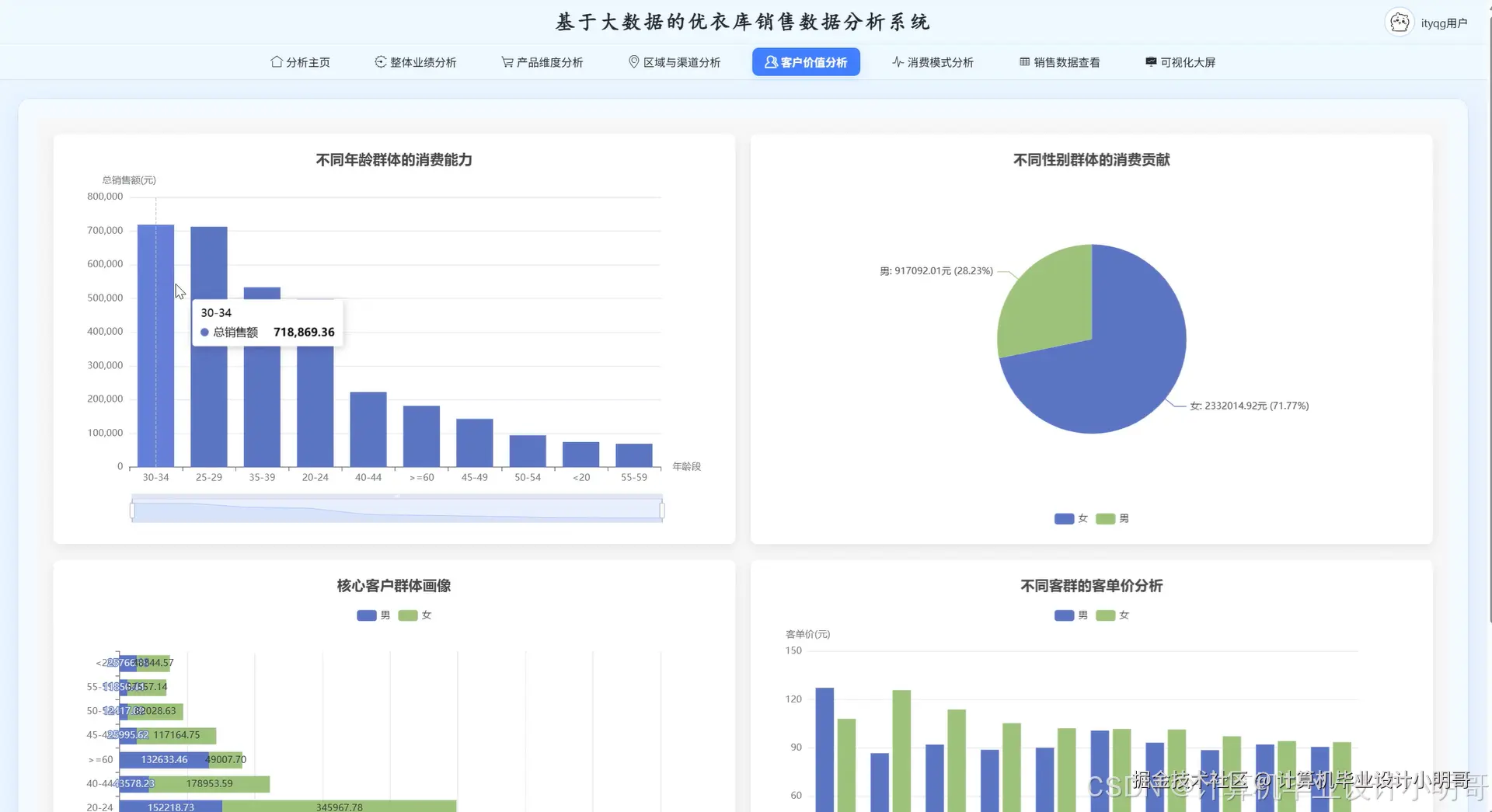
优衣库销售分析系统-演示图片

在这里插入图片描述 在这里插入图片描述 在这里插入图片描述 在这里插入图片描述 在这里插入图片描述 在这里插入图片描述 在这里插入图片描述 在这里插入图片描述 在这里插入图片描述 在这里插入图片描述

优衣库销售分析系统-代码展示

def monthly_sales_trend_analysis(self):
    spark_df = self.spark.read.format("jdbc").option("url", "jdbc:mysql://localhost:3306/uniqlo_sales").option("dbtable", "sales_data").option("user", "root").option("password", "password").load()
    spark_df.createOrReplaceTempView("sales_temp")
    monthly_query = """
        SELECT 
            YEAR(order_date) as year,
            MONTH(order_date) as month,
            SUM(sales_amount) as total_sales,
            SUM(profit) as total_profit,
            COUNT(DISTINCT order_id) as order_count,
            AVG(sales_amount) as avg_sales
        FROM sales_temp 
        GROUP BY YEAR(order_date), MONTH(order_date)
        ORDER BY year, month
    """
    monthly_result = self.spark.sql(monthly_query)
    pandas_df = monthly_result.toPandas()
    pandas_df['sales_growth_rate'] = pandas_df['total_sales'].pct_change() * 100
    pandas_df['profit_margin'] = (pandas_df['total_profit'] / pandas_df['total_sales']) * 100
    pandas_df['month_year'] = pandas_df['year'].astype(str) + '-' + pandas_df['month'].astype(str).str.zfill(2)
    trend_analysis = {}
    trend_analysis['peak_month'] = pandas_df.loc[pandas_df['total_sales'].idxmax(), 'month_year']
    trend_analysis['lowest_month'] = pandas_df.loc[pandas_df['total_sales'].idxmin(), 'month_year']
    trend_analysis['avg_monthly_sales'] = pandas_df['total_sales'].mean()
    trend_analysis['sales_volatility'] = pandas_df['total_sales'].std()
    pandas_df['seasonal_factor'] = pandas_df['total_sales'] / pandas_df['total_sales'].mean()
    return pandas_df.to_dict('records'), trend_analysis
def product_category_ranking_analysis(self):
    spark_df = self.spark.read.format("jdbc").option("url", "jdbc://localhost:3306/uniqlo_sales").option("dbtable", "sales_data").load()
    spark_df.createOrReplaceTempView("product_sales")
    ranking_query = """
        SELECT 
            product_category,
            SUM(sales_amount) as category_sales,
            SUM(profit) as category_profit,
            SUM(product_quantity) as total_quantity,
            COUNT(DISTINCT order_id) as order_frequency,
            AVG(unit_price) as avg_unit_price
        FROM product_sales
        GROUP BY product_category
        ORDER BY category_sales DESC
    """
    category_result = self.spark.sql(ranking_query)
    category_df = category_result.toPandas()
    total_sales = category_df['category_sales'].sum()
    category_df['sales_contribution'] = (category_df['category_sales'] / total_sales) * 100
    category_df['profit_margin'] = (category_df['category_profit'] / category_df['category_sales']) * 100
    category_df['avg_order_value'] = category_df['category_sales'] / category_df['order_frequency']
    category_df['performance_score'] = (category_df['sales_contribution'] * 0.4 + category_df['profit_margin'] * 0.3 + category_df['order_frequency'] / category_df['order_frequency'].max() * 100 * 0.3)
    top_performers = category_df.head(5)
    bottom_performers = category_df.tail(3)
    profit_negative = category_df[category_df['category_profit'] < 0]
    ranking_insights = {
        'top_selling_category': top_performers.iloc[0]['product_category'],
        'most_profitable_category': category_df.loc[category_df['profit_margin'].idxmax(), 'product_category'],
        'total_categories': len(category_df),
        'profitable_categories': len(category_df[category_df['category_profit'] > 0])
    }
    return category_df.to_dict('records'), ranking_insights, profit_negative.to_dict('records')
def customer_group_consumption_analysis(self):
    sales_df = pd.read_sql("SELECT age_group, gender_group, sales_amount, profit, customer_id, order_id FROM sales_data", self.mysql_conn)
    age_analysis = sales_df.groupby('age_group').agg({
        'sales_amount': ['sum', 'mean', 'count'],
        'profit': ['sum', 'mean'],
        'customer_id': 'nunique',
        'order_id': 'nunique'
    }).round(2)
    age_analysis.columns = ['total_sales', 'avg_sales', 'transaction_count', 'total_profit', 'avg_profit', 'unique_customers', 'unique_orders']
    age_analysis['customer_value'] = age_analysis['total_sales'] / age_analysis['unique_customers']
    age_analysis['purchase_frequency'] = age_analysis['unique_orders'] / age_analysis['unique_customers']
    gender_analysis = sales_df.groupby('gender_group').agg({
        'sales_amount': ['sum', 'mean'],
        'profit': ['sum', 'mean'],
        'customer_id': 'nunique'
    }).round(2)
    gender_analysis.columns = ['total_sales', 'avg_sales', 'total_profit', 'avg_profit', 'unique_customers']
    cross_analysis = sales_df.groupby(['age_group', 'gender_group'])['sales_amount'].sum().unstack(fill_value=0)
    high_value_segments = cross_analysis.stack().nlargest(5)
    customer_insights = {
        'highest_value_age_group': age_analysis['total_sales'].idxmax(),
        'most_frequent_buyers': age_analysis['purchase_frequency'].idxmax(),
        'gender_sales_leader': gender_analysis['total_sales'].idxmax(),
        'top_customer_segment': f"{high_value_segments.index[0][0]}_{high_value_segments.index[0][1]}"
    }
    age_contribution = (age_analysis['total_sales'] / age_analysis['total_sales'].sum() * 100).round(2)
    gender_contribution = (gender_analysis['total_sales'] / gender_analysis['total_sales'].sum() * 100).round(2)
    return age_analysis.to_dict(), gender_analysis.to_dict(), cross_analysis.to_dict(), customer_insights, age_contribution.to_dict(), gender_contribution.to_dict()

优衣库销售分析系统-结语

💕💕

大数据实战项目

网站实战项目

安卓/小程序实战项目

深度学习实战项目

💟💟如果大家有任何疑虑,欢迎在下方位置详细交流,也可以在主页联系我。