Python数据分析实战

144 阅读5分钟

需要配套代码请 +Vxrbcgfh0214 ,可定制代码,接毕设,硕士论文,文献复现,算法改进

博客主题列表与简介

  1. 工业级 Pandas 性能优化(Dask/Modin 实战)
    介绍如何使用 Dask 和 Modin 提升 Pandas 在处理大规模数据时的性能瓶颈,包含图计算优化与并行化示例 citeturn0search0turn0search2。

  2. 十亿级数据分块处理策略(使用 AWS Open Data)
    演示如何利用 AWS Open Data 数据集进行大规模分块处理,并结合分布式存储与计算优化 I/O 和内存使用。

  3. 时序数据高级处理(FRED 经济数据 API 实战)
    使用 FRED API 获取宏观经济指标,进行时序特征工程与趋势检测,重点展示 ARIMA 与 Prophet 的应用。

  4. 非结构化数据清洗实战(维基百科 XML 数据处理)
    演示如何解析和清洗维基百科的 XML 数据,提取文本与元信息,并构建高效的 ETL 流程。

  5. 内存优化与稀疏数据处理(纽约出租车亿级数据分析)
    以纽约出租车数据为例,介绍稀疏矩阵和内存映射技术,在有限内存环境下高效分析数亿条记录。

  6. 多源异构数据融合(Kaggle + Google Trends 联合分析)
    演示如何将 Kaggle 上的结构化数据与 Google Trends 时间序列数据融合,构建跨域特征并提升预测效果。

  7. 分布式计算入门(PySpark 处理 NASA 服务器日志)
    使用 PySpark 解析并分析 NASA 服务器日志,介绍 RDD、DataFrame API 与集群调度的基础概念。

  8. 流式数据处理实战(Twitter API 实时情感分析)
    演示如何利用 Tweepy 订阅 Twitter 流,结合 Kafka + Spark Streaming 实时进行情感分类与可视化。

  9. 地理空间数据分析(OpenStreetMap + GeoPandas)
    使用 GeoPandas 加载 OpenStreetMap 数据,进行空间查询、缓冲区分析和可视化地图构建。

  10. 高级正则表达式与文本解析(SEC EDGAR 金融文档处理)
    演示如何抓取 SEC EDGAR 文档,使用 Python 的 rexml 模块对财报进行结构化解析。

  11. 交互式可视化进阶(Plotly Dash 构建疫情仪表盘)
    使用 Plotly Dash 创建富交互的疫情数据仪表盘,涵盖回溯趋势、地理分布与预测组件。

  12. 金融时间序列分析(Yahoo Finance API 实战)
    演示如何通过 Yahoo Finance API 获取股票数据,结合 ARIMA、LSTM 等模型进行价格预测。

  13. 社交网络分析实战(NetworkX 分析 Twitter 关系图)
    使用 NetworkX 构建并分析 Twitter 用户关系图,计算重要性指标与社区检测。

  14. 用户行为路径分析(Google Analytics 数据挖掘)
    演示如何使用 Google Analytics 数据,利用序列模式挖掘与可视化分析用户路径。

  15. 异常检测系统构建(信用卡欺诈检测实战)
    构建一个基于 Isolation Forest 和 Autoencoder 的信用卡欺诈检测系统,包含模型部署。

  16. 多维度数据透视(COVID‑19 全球数据分层分析)
    使用多级分组聚合与交互式可视化,分析 COVID‑19 数据在不同国家/区域的多维趋势。

  17. 高级统计建模(Statsmodels 进行 A/B 测试设计)
    演示如何使用 Statsmodels 设计与分析 A/B 测试,计算显著性与置信区间。

  18. 贝叶斯分析实战(PyMC3 处理临床试验数据)
    使用 PyMC3 构建贝叶斯模型,分析临床试验结果并可视化后验分布。

  19. 生存分析应用(医疗开放数据预测模型)
    演示如何使用 lifelines 库对医疗生存数据进行 Cox 回归与 Kaplan–Meier 曲线分析。

  20. 因果推断实践(DoWhy 库进行政策效果评估)
    使用 DoWhy 库设计因果图并估计政策干预的平均因果效应(ACE)。

  21. 特征工程自动化(FeatureTools 实战)
    演示如何使用 FeatureTools 自动化深度特征合成(DFS),生成高维衍生特征。

  22. 自动化机器学习(TPOT 优化临床试验数据)
    使用 TPOT 进行管道自动搜索,并将 GUI 替换为 Dash+PyQt 混合展示。

  23. 模型解释与可解释 AI(SHAP 分析信贷模型)
    演示如何使用 SHAP 解释黑箱模型预测,并提取全局与单例解释图表。

  24. 模型监控与漂移检测(Evidently 分析模型衰退)
    使用 Evidently 库自动生成数据漂移与模型性能报告,实时监控模型衰退。

  25. 交互式可视化进阶(PyQt + GPU 加速的 GUI 框架)
    结合 PyQt5 与 GPU 加速技术,创建高性能本地化数据可视化工具。

  26. 端到端机器学习流水线(MLflow 跟踪实验)
    使用 MLflow Tracking 管理实验参数、指标和模型注册,全流程可复现。

  27. 图神经网络实战(PyTorch Geometric 处理学术网络)
    使用 PyG 构建 GCN 模型对大型学术网络节点进行分类,并可视化训练曲线。

  28. 时间序列预测工程化(Prophet + ARIMA 电商预测)
    演示 Prophet 和 ARIMA 双模型长短期预测,并进行加权融合与误差评估。

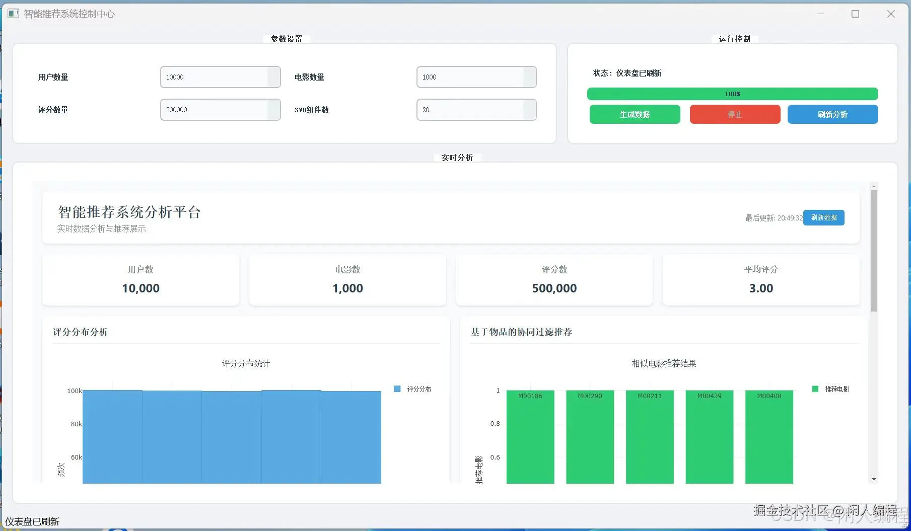
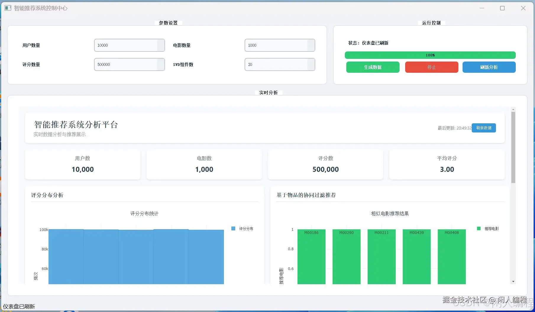
  29. 推荐系统实战(MovieLens 数据集深度实践)
    构建基于物品协同过滤与矩阵分解(SVD)的双模型推荐系统,比较 RMSE 与 MAE。

  30. AWS 数据分析全栈实战(Redshift + SageMaker)
    从 Redshift 数据仓库到 SageMaker 模型训练与部署,构建端到端 AWS 数据与 ML 流水线。

db8645e1fe37f90515fdb185e5da18d.jpg

f10d73d2b7a2574a0638f60537e854b.jpg

300aea988bca4b6d1cc431718e7f502.jpg

d21e495a8fb9b0977c261cf619a38df.jpg

image.png