dokploy 系列 I | vercel开源平替,dokploy七分钟国内安装指南

1,995 阅读2分钟

dokploy-logo.png

vercel 虽好,但是国内访问速度堪忧,如何在国内腾讯云、阿里云安装类似 vercel 的平台享受到 vercel 带来的便利呢?

vercel :是一个前端项目部署 SaaS 平台,它可以帮助开发者快速部署前端项目,并且提供了很多有用的功能,比如自动部署、自动缩容、自动负载均衡等。

dokploy :是一个开源的 CI/CD 平台,它可以帮助开发者快速部署前端项目,我们常用的 github 自动部署、let's encrypt SSL免费证书、实时监控、扩容、负载均衡等,dokploy 都提供了。

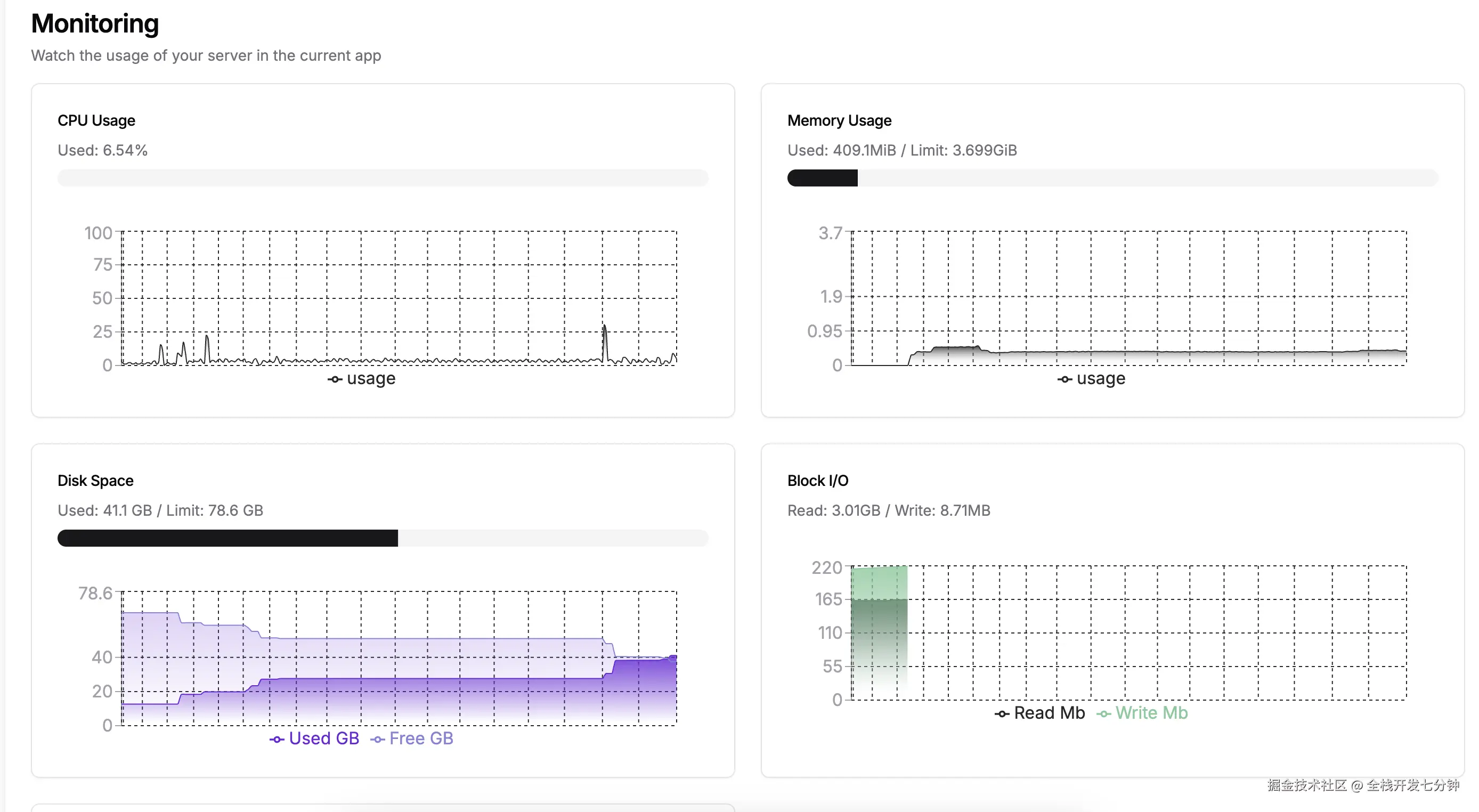
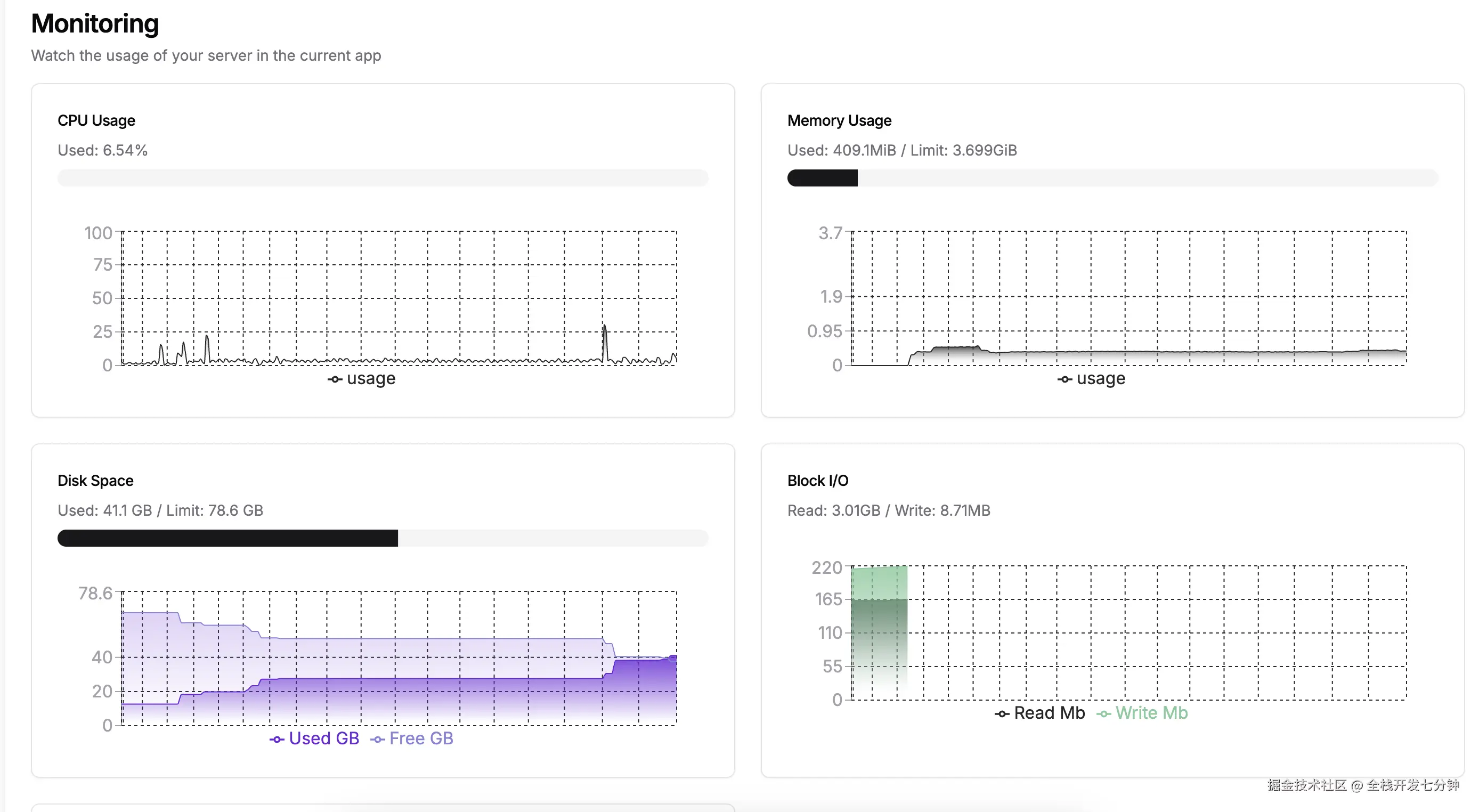
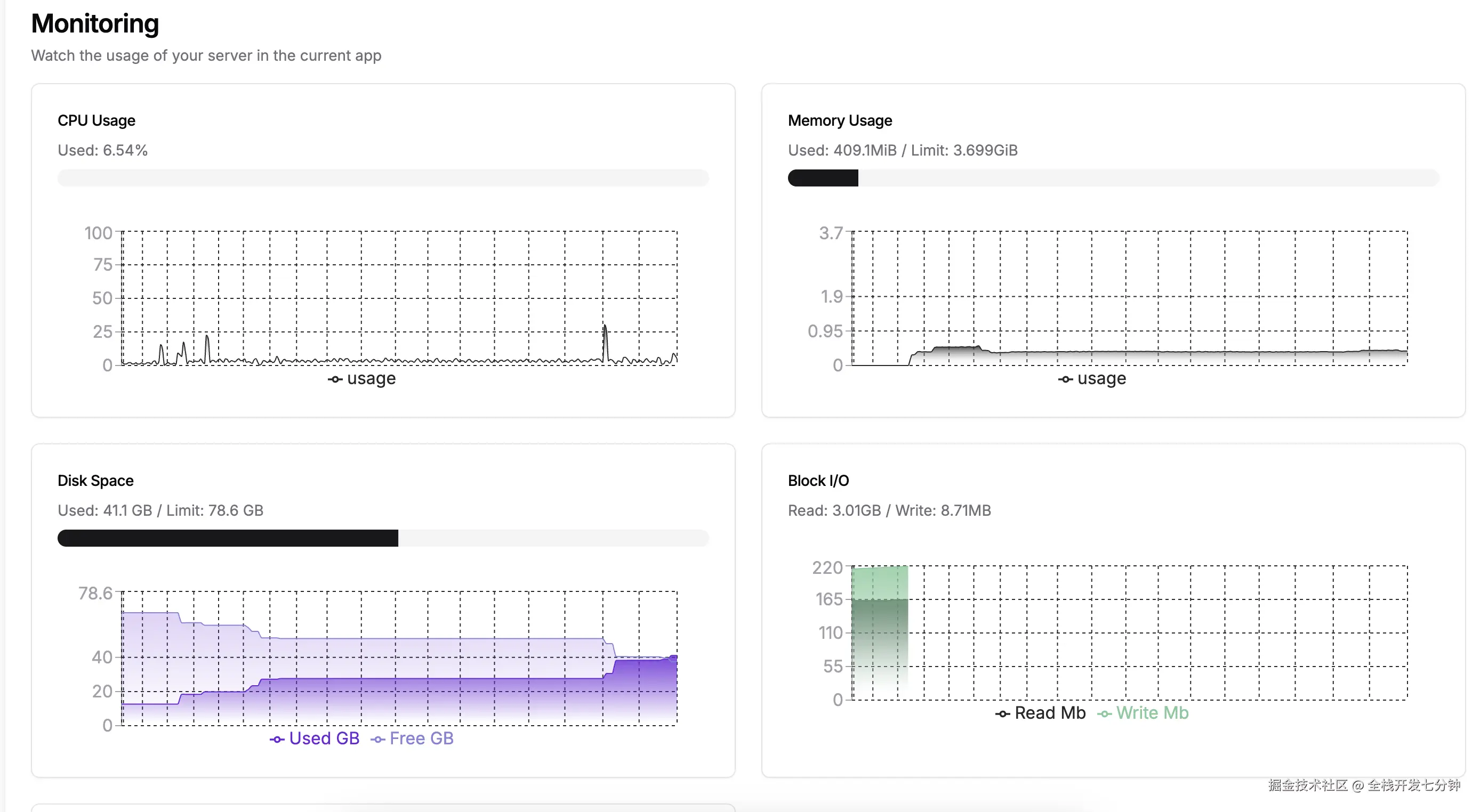
先看一下预览:

那么我们今天就用 dokploy 来替代 vercel。

第一关:安装docker

dokploy 是基于 docker swarm 的,所以需要先安装 docker。

国内服务器直接用 docker 官网的安装命令可能跑不起来,这需要智能上网,所以推荐使用 docker 的国内镜像源。

curl -fsSL get.docker.com -o install-docker.sh
sudo sh install-docker.sh --mirror Aliyun

第二关:安装Dokploy

docker 镜像在国内下载也会很慢,并且经常出现下载失败的情况,所以推荐使用 docker 的国内镜像源。

首先编辑一下 docker 的配置文件(如果没有这个文件则创建)

vim /etc/docker/daemon.json

将下面的json内容粘贴进去

{
   "registry-mirrors": [
        "https://mirror.ccs.tencentyun.com"
  ]
}

重启一下 docker 服务

sudo systemctl restart docker

接来下安装 dokploy

curl -sSL https://dokploy.com/install.sh | sh

第三关:配置dokploy域名

dokploy 安装完成后,默认会使用端口3000,我们访问下服务器ip:3000,会看到 dokploy 的登录页面。

我们在 Web Server页面配置下域名,证书选择 Let's Encrypt,然后点击保存。

PS:记得域名需要先解析到服务器

过一小会儿,就可以通过 https 请求自己的域名了~

Clipboard_Screenshot_1743175160.png