【线上问题】深入分析:日志引发的子域业务频繁Young GC问题

272 阅读9分钟

一、背景

没想到24年上半年经历了两次域内服务G1的GC问题,上次是Mixed GC。这次是业务服务BizService,它承担了子域内几乎所有的业务能力,场景主要为吸纳增量用户,所以注定不会承担极高流量,但会写入较多的业务代码,20240613 15:38:23开始了G1 Young GC耗时较高告警。

监控告警
image.pngimage.png

二、现象收集

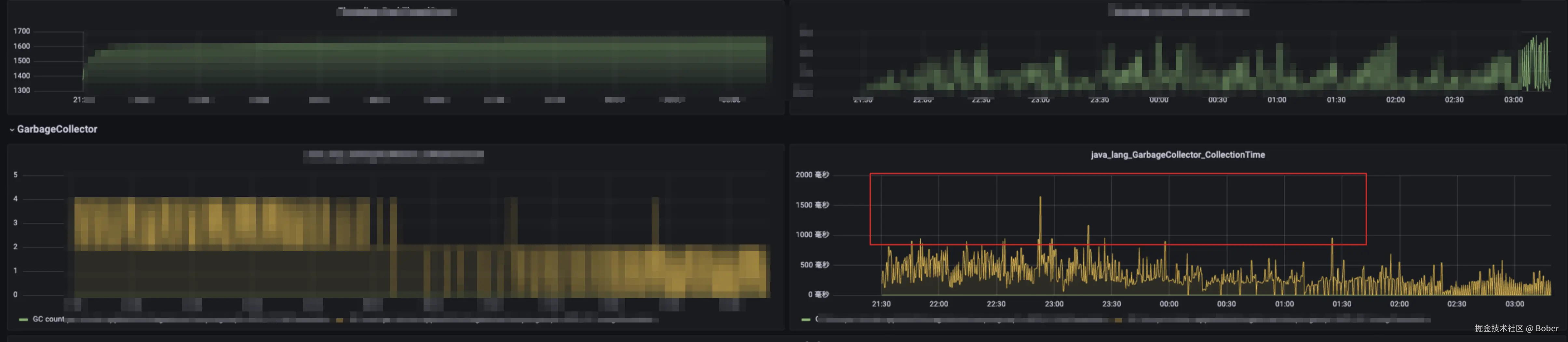
先看告警配置,其中120s内,连续触发超过 分钟内1000ms的GC,就会产生告警;

image.png

(一) 仅为Young GC

在结合工具针对问题节点的监控,果然,在15:35-15:38期间,存在三次1000ms+ 的分钟聚合Young GC,统计此时间段内触发了22次young gc,且无Mixed 和Full gc

image.png

image.png 至此,进一步的分析只能去看gc日志。

(二) 日常Young GC日常到100ms

结合GC日志可以看到,Biz服务日常的youngGC就一直在100ms上下:

image.png

(三) GC在Update RS和Object Copy耗时较高

并且age threshold常常撑不到15:

image.png

三、问题定位

(一) dump文件分析

遇到GC相关问题,我们首先想到的方式还是通过jmap来打印服务的内存快照文件进行分析,我们先后0614、0617、0621进行了三次快照拉取,最小的1G,最大的12G。

拿到快照后就进行了多轮的排查,问题发生的前几天,公司有一篇关于YoungGC的文章在内网和公众号被推送,所以借此正好拜读了下,想看看能不能发现什么共性,并且在作者的帮助下,分析了AreaDTO,因为早期的现象是RS耗时较高,恰好包名带response,所以觉得是AreaDTO对象和请求响应有关,new出后被老年代的本地缓存引用着,然后记忆集被频繁更新,而且越来越大,进而解释了RS和Object Copy耗时较高,但排查发现其实该对象仅在某任务定时执行时被创建,任务下午2点多执行,我dump的时间为下午3:30左右,所以此时应该已经没有新的引用,仅是老年代的内存而已,所以,继续分析; image.png 之后,还分析过下面特多的Thread,但其实是soa的线程,还有各种看起来异常的大对象,但均无功而返,被一一排除。但有一个让我们怀疑过很多次的大对象,如下图红框内,但很多次梳理下来,没能找到来源,只能先搁置,继续往后排查。 image.png

(二) jvm参数调优

dump文件上没看出什么大问题,在0702的时候便从jvm参数下手,看看能否发现一些参数上不合理的地方,通过对比BizService和UserSerivce,发现最明显的差距在NewSize的大小上,UserSerivce的预设4000M,但BizService却仅有1.3M不到,针对这样的现象,我们问了GPT,其回答是“避免设置 -XX:NewSize 和 -XX:MaxNewSize 之间存在巨大差距,以防止 G1 垃圾收集器在调整过程中产生较大的性能波动”,所以我们怀疑,可能是虚拟机长期在1M和6000M之间苦苦徘徊,经常性的申请和释放资源,只为了达到MaxGCPauseMillis的要求,

image.png 同时对比了其他兄弟高流量服务,发现确实只有BizService的老年代和新生代大小是不断波动的,这一刻我们几乎笃定是找到原因了,于是立即拉分支,结合其他服务,设置Jvm参数为-Xmn5120m,当天便上线,

image.png

image.png

image.png

image.png 但现实却是,对于垃圾回收时间并未起效,仅有的效果是垃圾收集的次数倒是变的比较稳定了,并且老年代和新生代的预设大小上也没有了波动。

image.png

image.png 如今换一种方式再问GPT,才明白这其实如果设置了期望回收时间,是没有必要非得预设新生代大小的,特别是BizService这种量并不特别大的服务,除非特殊场景:比如资源有限,又想寻求G1的极致体验。

(三) 控制变量:

注:这种方式属于比较凑巧的场景,并不普世(更靠谱的还得是dump和火焰图等内存分析)。

在20240703的17:37分,某我们依赖的三方服务提示突然不可用,作为上游的我们,发现服务不可用时,会打印错误日志,30分钟内打印了16071条错误日志,这些日志对象可能就成为了服务新建对象数量边界的最后一根稻草(排查服务响应时长在问题前后并无差别,并不会拖长持有对象的周期),报错期间导致我们频繁YoungGC,反正三方服务也不可用,我们决定关掉入口灰度开关,顺便看下关掉这个接口对YGC时间是否有影响,没想到的是,关掉开关开关后,GCTime应声下跌:

image.png 第二天三方接口恢复,放开灰度,GCTime随之上升:

image.png 这一试,使问题几乎可以锁定到这个接口内部,大大缩小了排查范围。

(四) Arthas跟踪接口耗时和火焰图

0704,来到了大决战。

我们希望在极小的范围内可以排查出更加具体的原因,于是进行了接口耗时跟踪,并下载了火焰图:

1. 接口耗时跟踪,trace命令

所使用的相关指令为:

//1.启动Arthas
curl -O https://arthas.aliyun.com/arthas-boot.jar
java -jar arthas-boot.jar
//2.输入相关命令  trace <class-name> <method-name>
trace com.xxx.yyy.ZZZImpl methodName

结果如下,耗时主要体现在调用三方接口上传AC证书接口上和获取跳转链接,

  • 证书上传有较多文件操作,并且依赖外部的接口,此接口在对接时就知道确实慢;
  • 获取外部跳转链接,此处需要创建HttpClient去调用,相比其它内部操作,故耗时也在预期之中: image.png

2. alloc层面火焰图

所使用的相关指令为:

profiler start -d 60 -e alloc

结果如下:

除了不可避免的根基父类调用,首先看到的就是下图红框中的A接口和B接口,其中A上游为UserService,为本服务Qps(近3000)最高的接口,对象多是合理的,但B接口(问题接口)最高为10,平均0.4,它也这么显眼就说明主要问题在此。

alloc火焰图的主要关注点:

  1. 水平轴:代表调用链的宽度,越宽表示该调用占用的内存(或时间)越多。
  2. 垂直轴:代表调用栈深度,越高表示调用栈越深。
  3. 矩形块:每个块代表一个方法或者函数调用。宽度表示该函数在分析期间分配的内存数量

image.png 经过更近一步梳理,认为有以下优化点

首先需要声明的是,B接口内和外部相关的逻辑,包括两部分,分别为上传AC证书从外部获取跳转链接。基于此再看:

  1. 每次调用都会现场创建HttpClient,并且疑似不会自动关闭资源,此次将优化为单例;
  2. 上传AC证书接口,会拿本地服务中的一个协议文件(497KB),目前逻辑每次都是现拿并且转为byte[]供三方使用,由于原始文件不会变,可优化为缓存在本地,不需要每次请求都转一份byte[],并且删除不必要的对于文件结果的打印日志;
  3. 同时可以考虑针对外部接口设置最大过期时间,以避免接口耗时增加导致的对象堆积。

image.png

五、优化结果

0705晚上10点进行了单台发布,以下是单台运行结果,分钟内的GC耗时来到了80ms以内:

image.png 再次拉取此节点alloc火焰图来看,所占内存明显减少8.43%->0.96%

image.png 节点推全后的GCTime:

image.png 分钟垃圾回收耗时也来到了100ms内,相比之前,下降了90+%

image.png

六、总结&心得:

本次问题排查,为了尽快找出根因,其实尝试了很多种排查工具和方式,走了一些弯路,但也有一些收获,比如:
1.先尝试火焰图
定位运行期且可被回收的对象,尤其YoungGC阶段的对象,其实火焰图是一种很好的方式,准确、快捷、又轻量,所以不一定遇到GC问题就先去打印快照,可以先尝试火焰图,如果拿不准再去dump4。

2.dump可能更适合看一些内存泄漏的问题
通过这次排查,其实也让我觉得,dump可能更适合看一些内存泄漏的问题,运行时的内存问题不是最佳实践。

3.生产上打印日志要小心
之前总觉得流量低打印了也不会有多少占用,但是忽略了这个日志比较大,并且这样的日志对于定位问题并无多大帮助。

七、Q&A:

(一) 接口的qps并不高,对象的能占用很大内存吗?

答:首先,问题接口YGC主要在高峰期,高峰期的Qps能到10+,然后根据测试环境debug看,对象的大小可以到470KB,然后分析代码可见的至少会创建三份这个大小的对象,log4j内部还会有更多创建对象的操作,并且一次请求会有两次日志的打印,那我们来计算下一分钟可以创建多大对象:104703260=1692000/1024 = 1652.34M,单台节点每分钟1652.34/6 = 275.39M。

(二) Hlog对于内存占用的影响

此次场景中,同一个对象,分别在进入公司封装的log方法和FastJson处理,都知道FastJson有内存和cpu的消耗,没想到log在内存上的消耗竟是FastJson的(3.65 + 3.87)/(0.17+0.19) ≈ 21倍!

e.g.:
Json占用内存

image.png

Hlog占用内存:

image.png

参考文档:
YGC问题排查,又让我涨姿势了! | HeapDump性能社区
Arthas