必试!开源免费的Redis桌面管理工具:RedisInsight

1,618 阅读5分钟

RedisInsight:直面 Redis 内核,让数据管理触手可及- 精选真开源,释放新价值

image.png

概览

RedisInsight 是一款由 Redis Labs 官方出品的强大且完全免费的可视化管理工具,专为提升 Redis 用户的生产力和洞察力而设计。它是一个直观高效的 Redis GUI 管理工具,可用于设计、开发、优化你的Redis应用。它可以对 Redis 的内存、连接数、命中率以及正常运行时间进行监控,可支持String、Hash、Set、List、JSON等多种数据类型的管理,并且可以在界面上使用 CLI 和连接的 Redis 进行交互(RedisInsight 内置对 Redis 模块支持)。

并且,RedisInsight还提供跨平台支持(包括 Windows、macOS 和主流 Linux 发行版),无缝对接各类 Redis 部署环境,无论是开源版本、企业级解决方案,还是云托管服务,均能实现便捷接入。简洁直观的界面让用户无需深入命令行即可全面掌控 Redis 数据结构、性能指标及集群状态。

截至发稿概况如下:

语言占比
TypeScript 92.9%
SCSS 3.4%
Rich Text Format 2.1%
JavaScript 0.7%
Shell 0.3%
Less0.2%
Other0.4%
  • 收藏数量:5.1K

主要功能

  • 一键式连接管理

RedisInsight 引入了高效便捷的一键式连接管理机制,用户可在同一界面轻松配置和持久化多个 Redis 实例的连接参数。这一特性大大简化了在不同 Redis 实例间切换的操作流程,使得多环境或分布式部署的管理变得轻而易举。更为贴心的是,RedisInsight 内置智能检测机制,能够自动识别本地运行的 Redis 服务,极大地减少了手动配置的工作量和潜在错误,从而提高整体工作效率。

  • 实时数据探索

RedisInsight 以其直观的界面呈现 Redis 数据库中的 keyspace 结构,用户可以通过高级搜索和精细过滤功能迅速定位所需的数据资源。不仅如此,该工具还提供了丰富的数据操作能力,诸如查看、更新、插入和删除 key-value 对等基础操作,同时完美兼容 Redis 中复杂的哈希(Hashes)、集合(Sets)、有序集合(Sorted Sets)等多种数据类型,实现对 Redis 数据的全方位管理和维护。

4.png

2.png

3.png

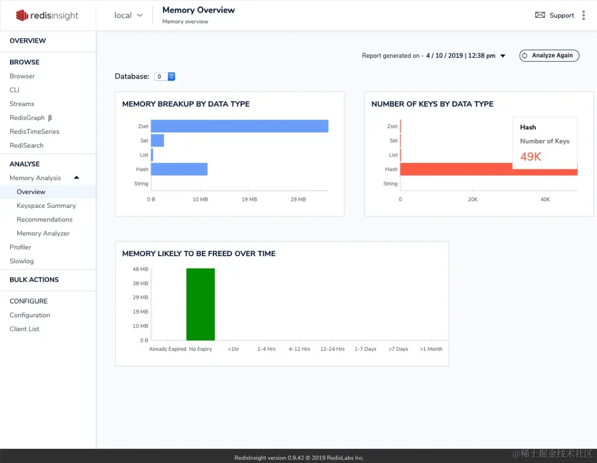
  • 深度内存分析

通过强大的内建分析引擎,RedisInsight 实时剖析 Redis 实例的内存占用状况,并以可视化形式展示各类数据类型的存储占比,帮助用户精准把控内存分配及利用率。此外,它还能实时追踪关键性能指标,比如缓存命中率,以便优化数据缓存策略,并密切关注内存碎片率等影响性能的因素,助力提升 Redis 服务的整体效能。

image.png

  • Redis Cluster 智能支持

专为 Redis 集群架构设计,RedisInsight 提供了一套全面的可视化管理方案,不仅能够清晰展现整个集群的状态和拓扑结构,还特别强化了在集群环境下操作的便利性。用户可以直接在图形化界面下进行数据迁移、分片监测等高级任务,极大地简化了原本复杂的集群管理工作。

image.png

  • 安全可靠的连接

为了满足企业级安全标准,RedisInsight 支持 SSL/TLS 加密连接协议,有效确保在传输过程中敏感数据的安全性和完整性。借助加密通信,用户能够在任何网络环境中安心地进行 Redis 数据交互,避免数据泄露风险。

  • 性能监控与告警

集成了精密的性能监控功能,RedisInsight 提供详尽的性能仪表盘,实时展现包括查询速率、CPU 使用率、网络流量等在内的多项核心指标。用户可以根据业务需求设定性能阈值报警规则,当系统性能超出预设范围时,能够立即通过电子邮件或其他集成的通知渠道发送警报,确保问题得到及时发现与处理。

image.png

  • 扩展插件系统

RedisInsight 内置开放式的插件架构体系,允许开发人员根据个性化需求定制专属的功能模块。这一灵活的设计理念鼓励开发者创新拓展,将 RedisInsight 打造成为更加贴合自身业务特点的强大工具,进一步释放 Redis 的潜能与优势。


遐想

RedisInsight 是一款专注于提升 Redis 数据管理效率与洞察力的可视化利器,凭借其卓越的一站式连接管理、实时数据探索、深度内存分析以及对 Redis Cluster 架构的智能支持等功能,彻底颠覆了传统 Redis 数据库运维模式,赋予用户前所未有的控制力和洞察视野。

这款工具不仅简化了多实例切换的繁琐过程,实现了对 Redis 数据的精细化操控与可视化分析,还通过严格的安全防护机制保障了敏感数据的传输安全。结合实时性能监控与灵活的告警设置,RedisInsight 让开发者和运维团队能够对 Redis 服务的健康状况保持敏锐感知,迅速应对各种性能瓶颈与异常情况。

尤为值得一提的是,RedisInsight 开放的插件系统无疑为其注入了无穷的生命力和创新可能。每一位用户都可以参与到工具的扩展与完善中来,针对特定场景打造符合自身需求的功能模块,进一步推动 Redis 生态系统的繁荣发展。

热烈欢迎大家尝试RedisInsight,分享你的使用体验,在评论区分享交流心得与见解!!!


声明:本文为辣码甄源原创,转载请标注"辣码甄源原创首发"并附带原文链接。