Ubuntu搭建nodejs和npm环境

599 阅读1分钟

本人已参加 新人创作礼 活动,一起开启掘金创作之路。

部署nvm环境

命令:curl -o- https://raw.githubusercontent.com/nvm-sh/nvm/v0.39.1/install.sh | bash 如下就是成功(图片转载)

image.png

  1. 可能遇到Failed to connect to raw.githubusercontent.com port 443: Connection...,

解决方案: 首先找一个ip或域名解析网站:githubusercontent.com.ipaddress.com

image.png

在终端中输入vim /etc/hosts,然后输入i进行编辑,添加域名解析的ip如下,完成后输入:wq保存并退出 image.png 再次输入curl -o- https://raw.githubusercontent.com/nvm-sh/nvm/v0.39.1/install.sh | bash 这个时候一般就成了

  1. 可能还会出现 nvm is already installed in /root/.nvm, trying to update Using git 解决方案:这个其实以及下好了,新开一个终端,输入nvm,看,没有报错

image.png

下载需要的node版本

输入命令:nvm ls 查看所有版本

image.png

或者 nvm ls-remote

image.png 输入nvm install 18.12.1下载18.12.1版本 还可以再下载一个16.18.1版本 nvm install 16.18.1 想要切换为16.18.1,使用nvm use 16.18.1

检查环境是否完成

node -v 查看node版本

npm -v 查看npm版本

运行VUE项目

这里演示的是运行vue-element-admin,git地址:github.com/PanJiaChen/… 输入git clone https://github.com/PanJiaChen/vue-element-admin.git

安装第三方依赖 npm install

运行项目 npm run dev

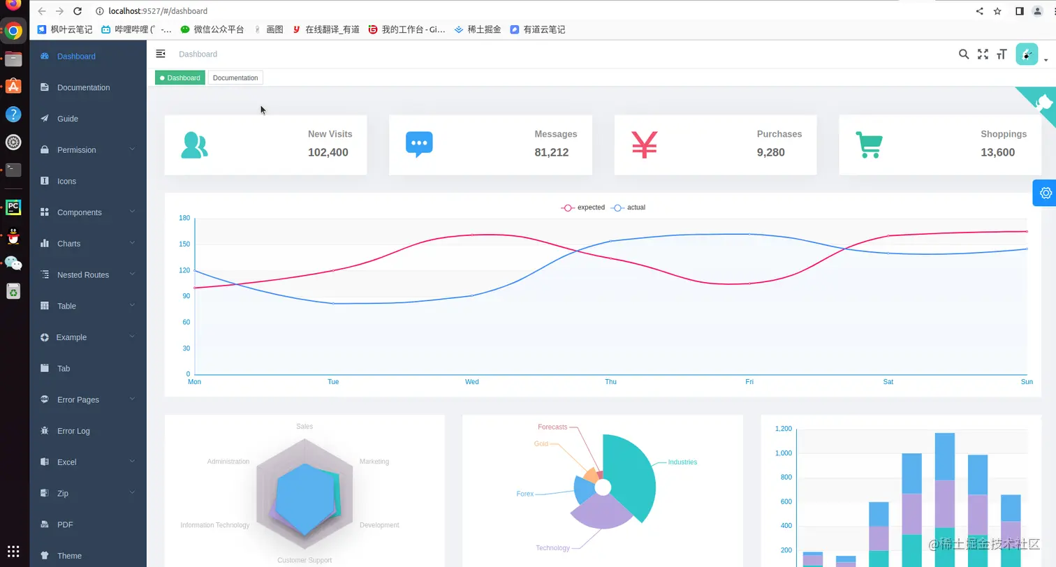
如下就是运行完成,

image.png

会自动跳转到网页,如下 image.png

可能遇到问题:

1.error:0308010C:digital envelope routines::unsupported,

解决办法:换成低版本, 可以参考“blog.csdn.net/zjjxxh/arti…

2.npm ERR! Cannot read property 'insert' of undefined!! 之前遇到问题是,用apt直接下载的node和npm,完全不能用,还了版本还是会报下面的问题,于是就装nvm下载node了,猜想,可能ubutun比较特殊吧,有知道原因的可以交流一下哈哈 image.png 参考www.cnblogs.com/loveqinghua… 卸载重装

  1. 还有可能会会遇到git@github.com: Permission denied (publickey)

解决方案就是:登录到github,加入公钥

参考:blog.csdn.net/qq_40047019…