实验简介
研究RocketMQ的同学都知道,RocketMQ的生态目前并不是很完善,包括官方的文档资料也有限,官方的Console存在一些Bug,页面的样式有的也有问题,但是正是由于这些原因,我们针对RocketMQ能做的事有很多,不像Kafka,生态已经很完善,一些企业也对Kafka做了开源的产品,最近开始做基于K8S的RocketMQ管理控制台,需要对每个集群有完善的监控告警,接下来就简单说明一下做RocketMQ的监控有哪些步骤。
实验地址: developer.aliyun.com/adc/scenari…
实验详情
一、实验环境说明
- 启动namesrv。观察到启动成功的日志后, ctrl + c,终止日志输出。
cd /usr/local/services/5-rocketmq/namesrv-01
restart.sh
- 启动broker
修改broker配置项brokerIP1为实验公网IP,启动broker。观察到启动成功的日志后, ctrl + c,终止日志输出。
操作命令如下:
cd /usr/local/services/5-rocketmq/broker-01
vim ./conf/broker.conf
restart.sh
二、如何编译和部署RocketMQ
(本教程会以如何利用RocketMQ Exporter源码编译并打包,部署一个Exporter实例。)
1. 安装git,jdk, maven等工具**(当前实验环境已经安装好。参考或者baidu/google)**
-
jdk安装
-
jdk 下载:www.oracle.com/hk/java/tec…
-
jdk 安装
- macos:juejin.cn/post/684490…
- windows:www.runoob.com/w3cnote/win…
-
-
maven安装
- maven 下载二进制:dist.apache.org/repos/dist/…
- maven 安装(windows + macos):www.runoob.com/maven/maven…
- 如果对于国外网站访问慢, 可以配置maven国内镜像:cloud.tencent.com/developer/a…
-
git安装 ( 可选 , 不安装的话直接下载4.9.3源代码:github.com/apache/rock…)
**2.**下载代码
在自己电脑上, 进入命令行, 选择一个保存源码的目录, 这里我把源码保存到 /tiger/tmp为例
2.1 创建代码保存目录(已创建则不操作)并进入代码保存目录:
mkdir -p /tiger/tmp
cd /tiger/tmp
2.2 克隆master代码
git clone https://github.com/apache/rocketmq-exporter.git
or
git clone https://gitee.com/mirrors_apache/rocketmq-exporter
2.3 进入源码根目录:
cd rocketmq-exporter
3. 编译和打包
- 修改配置文件中的namesrv地址
vim src/main/resources/application.yml
- 执行打包命令
mvn clean package -Dmaven.test.skip=true
- 编译打包成功后, 我们执行:
cd target
ls -l
- 运行exporter
java -Xms200m -Xmx200m -Xmn200m -jar rocketmq-exporter-0.0.2-SNAPSHOT.jar
- 查看exporter采集结果
通过访问http://实验公网IP:30903/metrics, 可以看到采集结果.
三、配置Prometheus采集RocketMQ
(本节将介绍如何在Prometheus上配置RocketMQ Exporter。Prometheus的部署在这里暂时不做更多介绍, 实验环境已经部署好一个Prometheus,这里我们直接使用)
1.启动RocketMQ Exporter(已经启动则不用操作)
2. 启动实验环境Prometheus实例
- 进入Prometheus根目录,启动Prometheus
cd /usr/local/services/3-prometheus
./restart.sh
也可以通过访问http://实验公网IP:30902 的形式访问prometheus
3. 配置Prometheus采集RocketMQ Exporter
- 进入prometheus根目录,修改配置文件
cd /usr/local/services/3-prometheus
vim prometheus.yml
- 执行热加载配置命令
./reload.sh
- 验证配置是否生效
登录promethues页面,通过观察Targets,我们看到配置已经生效了
4. 在Prometheus上查看RocketMQ Exporter采集的指标
登录promethues首页, 通过输入rocketmq我们可以查询到全部rocketmq的指标。目前在实验环境中的Exporter总共82个指标。想了解每个指标的具体含义可以翻看我写的<<RocketMQ分布式消息中间件:核心原理与最佳实践>>, 这里面有对namesrv,broker全部配置,exporter全部指标的含义分享。
四、配置Grafana展示RocketMQ监控
(本节将介绍如何在Grafana上配置RocketMQ的监控指标。实验环境已经安装好了RocketMQ集群, RocketMQ Exporter, Prometheus, 只需要启动即可)
1. 启动Grafana
cd /usr/local/services/4-grafana
./restart.sh
启动完成后, 可以访问http://实验环境公网IP:30901, 使用账号 rocketmq/rocketmq666 账号密码登录。
2. 配置Prometheus为Grafana数据源
- 找到数据源配置菜单,点击进入
- 填写prometheus信息,保存
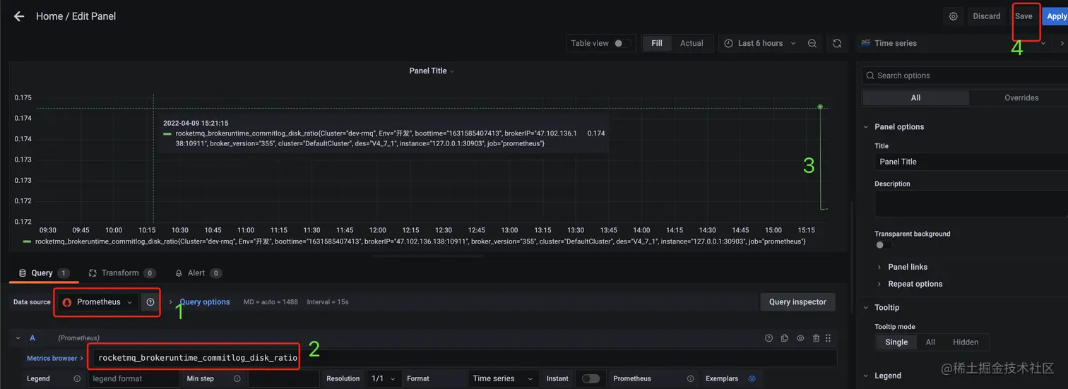
- 创建一个dashboard, 并创建一个RocketMQ指标监控折线图。下面请按照截图操作。
- 选择刚刚创建的Prometheus数据源,填写一个指标名,则可以预览一个指标的监控曲线。
- 点击位置4时,弹窗提示保存
- tips:Grafana可以用文件夹的形式保存相同类型的Dashboard
3. 配置一个Broker指标监控。
在RocketMQ中一个物理集群可以包含多个逻辑集群, 每个逻辑集群可以有自己的集群名和所包含的Broker。所以这里我们先配置一个下拉列表选择集群名、Broker的关系。
- 填充一些变量基本信息
- 变量名,会被曲线图query sql中引用
- 变量展示的名字, 仅展示
- 数据源, 这里选择我们之前配置的prometheus
- 填写查询全部集群名的query。获取一个指标的全部label的值:
label_values(rocketmq_brokeruntime_commitlogdir_capacity_total, cluster)
rocketmq_brokeruntime_commitlogdir_capacity_total是一个指标名, cluster是这个指标的label名字。
- 如果步骤4正确填写, 可以在这里预览全部的集群名。
点击update可以保存一个集群变量。
下面我们配置选择好一个集群后, 自动筛选出这个集群中的broker, 整个步骤和创建一个变量是一样的,只是query中会引用另一个变量:
label_values(rocketmq_brokeruntime_commitlogdir_capacity_total{cluster="$clusterName"}, brokerIP)
保存后, 我们查看最后的效果
还有一个问题, 选择了一个集群,一个broker后, 曲线数据没有变化呢? 因为曲线没有和变量联动。
这里以上面配置的曲线为例, 修改query:
rocketmq_brokeruntime_commitlog_disk_ratio{cluster="$clusterName", brokerIP="$broker"}
修改结果为:
点击保存后, 曲线的指标和集群、broker就会联动。
五、RocketMQ官方推荐大盘配置
通过上一节的学习, 我们知道RocketMQ有很多指标, 如果挨个配置曲线比较费劲。 Grafana社区已经收集了很多常用组件的大盘配置,拿到后直接导入自己的Grafana。
下面我们找到RocketMQ的dashboard,然后导入实验环境。
- 进入dashboard仓库地址:grafana.com/grafana/das…,输入rocketmq搜索
- 选择一个你喜欢的dashboard,点击进去,下载dashboard的json字符串。
- 导入Grafana, 并保存。
选择刚刚下载的json文件,导入即可。
选择已有的RocketMQ数据源, 点击导入。
导入完成后我们可以看到结果
· 想了解更多场景细节请前往云起实验室
立即前往:developer.aliyun.com/adc/series/…