性能监控之 Telegraf+InfluxDB+Grafana Linux 服务器实时监控

1,573 阅读2分钟

「这是我参与11月更文挑战的第22天,活动详情查看:2021最后一次更文挑战

一、引言

JMeter的PerfMonMetricsCollector插件支持收集服务器的性能指标,但是我们很少使用它,因为它收集起来的性能损耗太大了,另外,我们也需要收集JMeter的测试结果数据,在上文中,我们已经可以使用inflluxDB来存储性能测试结果,因此,我们也可以将服务器的性能数据存储到influxDB,那么通过Grafana我们可以实时得到一个炫酷的可视化看板。

二、目标

收集Linux APP服务器的性能指标:

  • List item
  • cpu
  • disk
  • disk.io
  • processes
  • swap memory usage
  • memory usage
  • system load and uptime
  • network interface usage
  • inodes usage

三、解决方案

1、Telegraf

除非我自己修改JMeter源码,否则JMeter不会把收集的性能数据持久化到数据库的,但这样的成本太高,因此,我们选择更简单成本低的Telegraf作为采集服务。

Telegraf 是一个用 Go 编写的代理程序,可收集系统和服务的统计数据,并写入到InfluxDB 数据库。Telegraf 具有内存占用小的特点,通过插件系统可轻松添加支持其他服务的扩展。

TICK家族

在这里插入图片描述

官网地址:www.influxdata.com/time-series…

2、整体设计

在这里插入图片描述

四、Telegraf&InfluxDB集成

1、下载安装

[root@zuozewei ~]# wget https://dl.influxdata.com/telegraf/releases/telegraf-1.7.4-1.x86_64.rpm
[root@zuozewei ~]# yum localinstall telegraf-1.7.4-1.x86_64.rpm 

2、创建influxDB用户和数据库

[root@zuozewei ~]# influx
Connected to http://localhost:8086 version 1.6.2
InfluxDB shell version: 1.6.2
> create user "telegraf" with password 'telegraf'
> create database telegraf
> show databases
name: databases
name
----
_internal
jmeter
demo
test
7dgroup
telegraf
> exit

3、配置Telegraf

[root@zuozewei ~]# vim /etc/telegraf/telegraf.conf 
# Configuration for sending metrics to InfluxDB
[[outputs.influxdb]]
  ## The full HTTP or UDP URL for your InfluxDB instance.
  urls = ["http://127.0.0.1:8086"]

  ## The target database for metrics; will be created as needed.
  database = "telegraf"

  ## Name of existing retention policy to write to.  Empty string writes to
  ## the default retention policy.  Only takes effect when using HTTP.
   retention_policy = ""

  ## Timeout for HTTP messages.
   timeout = "5s"

  ## HTTP Basic Auth
  username = "telegraf"
  password = "telegraf"

4、启动Telegraf

[root@zuozewei ~]# systemctl start telegraf

5、查看数据

[root@zuozewei ~]# influx
Connected to http://localhost:8086 version 1.6.2
InfluxDB shell version: 1.6.2
> use telegraf
Using database telegraf
> show measurements
> show measurements
name: measurements
name
----
cpu
disk
diskio
kernel
mem
processes
swap
system

性能数据已经成功保存~

五、InfluxDB&Grafana集成

1、Grafana新建数据源

在这里插入图片描述

2、下载看板模板

搜索看板模板

在这里插入图片描述

官方看板模板库:grafana.com/dashboards

选择需要导入的看板模板

在这里插入图片描述

此看板地址:grafana.com/dashboards/…

Grafana导入模板

在这里插入图片描述

选择Telegraf数据源

在这里插入图片描述

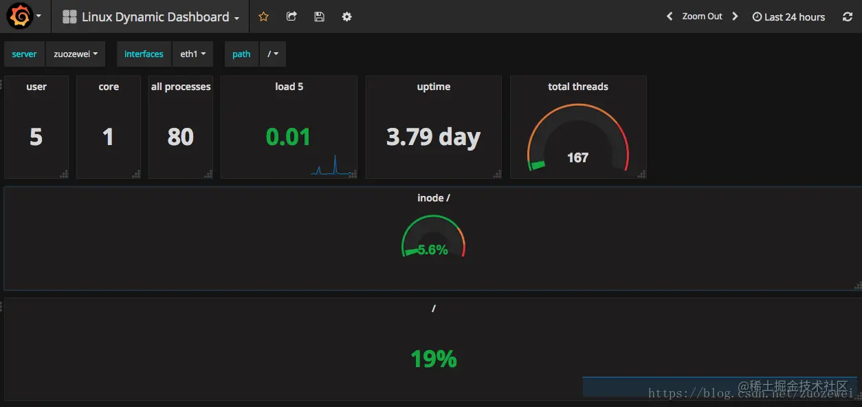
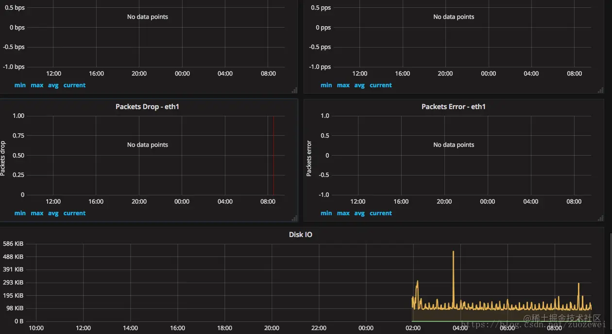
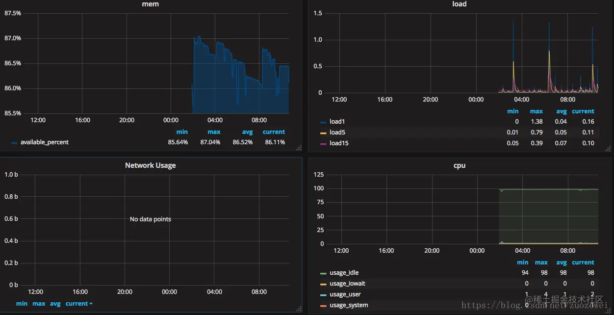
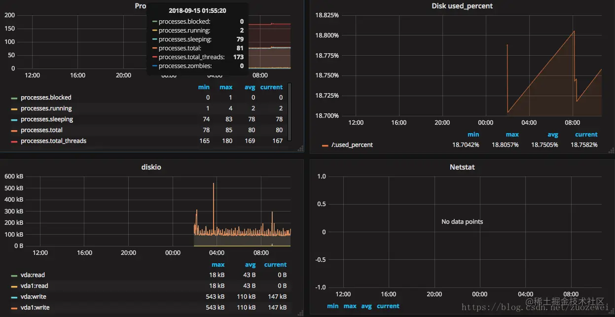
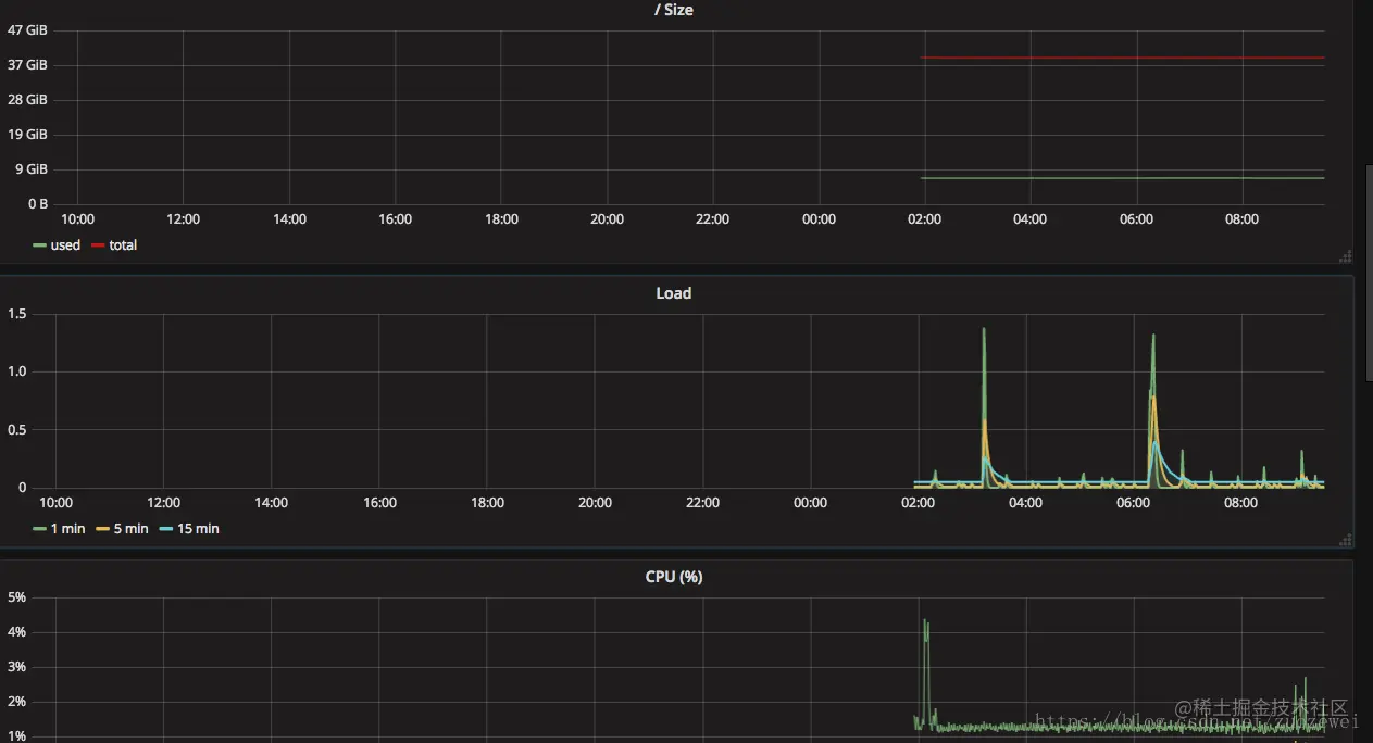
最后来张监控效果高清大图

在这里插入图片描述

在这里插入图片描述

在这里插入图片描述

其他看板模板效果图

模板地址:grafana.com/dashboards/…

在这里插入图片描述

在这里插入图片描述

在这里插入图片描述

相关资源: