SpringBoot实战电商项目mall(50k+star)地址:github.com/macrozheng/…
摘要
当面对一个复杂的系统时,我们往往需要监控工具来帮助我们解决一些性能问题。比如之前我们使用SpringBoot Admin来监控应用,从而获取到SpringBoot Actuator暴露的指标信息。今天给大家介绍一个功能强大的监控工具Grafana,只要需要用到监控的地方,用它做可视化就对了!
Grafana简介
Grafana是一款开源的数据可视化和分析工具,不管你的指标信息存储在哪里,你都可以用它来可视化这些数据。同时它还具有告警功能,当指标超出指定范围时会提醒你。
Prometheus简介
Prometheus是一款时序数据库,可以简单理解为带时间的MySQL数据库。由于Grafana只能将数据转换成可视化图表,并没有存储功能,所以我们需要结合Prometheus这类时序数据库一起使用。
安装
使用Docker安装Grafana和Prometheus无疑是最简单的,我们接下来将采用此种方式。
- 首先下载Grafana的Docker镜像;
docker pull grafana/grafana
- 下载完成后运行Grafana;
docker run -p 3000:3000 --name grafana \
-d grafana/grafana
- 接下来下载Prometheus的Docker镜像;
docker pull prom/prometheus
- 在
/mydata/prometheus/目录下创建Prometheus的配置文件prometheus.yml:
global:
scrape_interval: 5s
- 运行Prometheus,把宿主机中的配置文件
prometheus.yml挂载到容器中去;
docker run -p 9090:9090 --name prometheus \
-v /mydata/prometheus/prometheus.yml:/etc/prometheus/prometheus.yml \
-d prom/prometheus
- 至此安装完成,是不是很简单!可以通过如下地址访问Grafana,登录账号密码为
admin:admin,访问地址:http://192.168.5.78:3000/
- 登录Grafana后显示界面如下;
- 其实Prometheus也是有可视化界面的,就是有点简陋,访问地址:http://192.168.5.78:9090/
使用
Grafana已经安装完后,是时候来波实践了,接下来我们来介绍下使用Grafana来监控Linux系统和SpringBoot应用。
监控系统信息
使用
node_explorer可以暴露Linux系统的指标信息,然后Prometheus就可以通过定时扫描的方式获取并存储指标信息了。
- 下载
node_explorer的安装包,下载地址:prometheus.io/download/#n…
- 这次我们直接把
node_explorer安装到Linux服务器上(如果使用Docker容器安装,监控的会是Docker容器的指标信息),将下载的安装包解压到指定目录,并修改文件夹名称:
cd /mydata
tar -zxvf node_exporter-1.1.2.linux-amd64.tar.gz
mv node_exporter-1.1.2.linux-amd64 node_exporter
- 进入解压目录,使用如下命令运行
node_explorer,服务将运行在9100端口上;
cd node_exporter
./node_exporter >log.file 2>&1 &
- 使用
curl命令访问获取指标信息接口,获取到信息表示运行成功;
curl http://localhost:9100/metrics
# HELP promhttp_metric_handler_requests_in_flight Current number of scrapes being served.
# TYPE promhttp_metric_handler_requests_in_flight gauge
promhttp_metric_handler_requests_in_flight 1
# HELP promhttp_metric_handler_requests_total Total number of scrapes by HTTP status code.
# TYPE promhttp_metric_handler_requests_total counter
promhttp_metric_handler_requests_total{code="200"} 2175
promhttp_metric_handler_requests_total{code="500"} 0
promhttp_metric_handler_requests_total{code="503"} 0
- 接下来修改Prometheus的配置文件
prometheus.yml,创建一个任务定时扫描node_explorer暴露的指标信息;
scrape_configs:
- job_name: node
static_configs:
- targets: ['192.168.5.78:9100']
- 重启Prometheus容器,可以通过
加号->Dashboard来创建仪表盘;
- 当然你还可以选择去Grafana的仪表盘市场下载一个Dashboard,市场地址:grafana.com/grafana/das…
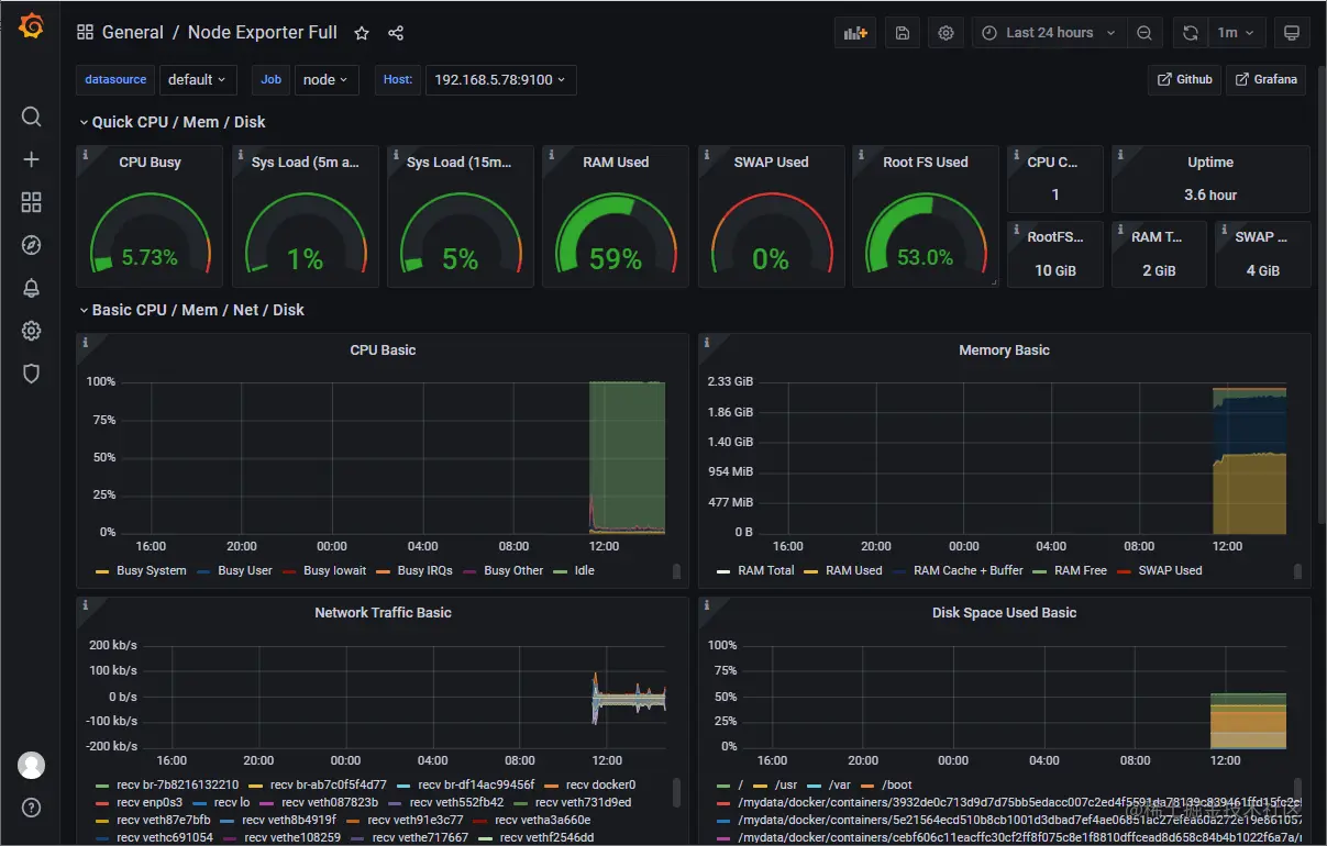
- 这里选择了
Node Exporter Full这个仪表盘,记住它的ID,访问地址:grafana.com/grafana/das…
- 选择导入Dashboard并输入ID,最后点击
Load即可;
- 选择数据源为Prometheus,最后点击
Import;
- 导入成功后就可以在Grafana中看到实时监控信息了,是不是够炫酷!
监控SpringBoot应用
监控SpringBoot应用需要依靠
actuator及micrometer,通过暴露actuator的端点,Prometheus可以定时获取并存储指标信息。
- 修改项目的
pom.xml文件,添加actuator及micrometer依赖;
<dependencies>
<dependency>
<groupId>org.springframework.boot</groupId>
<artifactId>spring-boot-starter-actuator</artifactId>
</dependency>
<!-- 集成micrometer,将监控数据存储到prometheus -->
<dependency>
<groupId>io.micrometer</groupId>
<artifactId>micrometer-registry-prometheus</artifactId>
</dependency>
</dependencies>
- 修改应用配置文件
application.yml,通过actuator暴露监控端口/actuator/prometheus;
management:
endpoints:
web:
exposure:
# 暴露端点`/actuator/prometheus`
include: 'prometheus'
metrics:
tags:
application: ${spring.application.name}
- 在监控SpringBoot应用之前,我们需要先运行一个SpringBoot应用,使用如下命令运行即可;
docker run -p 8088:8088 --name mall-tiny-grafana \
-v /etc/localtime:/etc/localtime \
-v /mydata/app/mall-tiny-grafana/logs:/var/logs \
-e TZ="Asia/Shanghai" \
-d mall-tiny/mall-tiny-grafana:1.0-SNAPSHOT
- 修改Prometheus的配置文件
prometheus.yml,创建一个任务定时扫描actuator暴露的指标信息,这里需要注意下,由于SpringBoot应用运行在Docker容器中,需要使用docker inspect mall-tiny-grafana |grep IPAddress来获取容器IP地址;
scrape_configs:
# 采集任务名称
- job_name: 'mall-tiny-grafana'
# 采集时间间隔
scrape_interval: 5s
# 采集超时时间
scrape_timeout: 10s
# 采集数据路径
metrics_path: '/actuator/prometheus'
# 采集服务的地址
static_configs:
- targets: ['172.17.0.5:8088']
- 我们可以通过Prometheus的可视化界面,来确定Prometheus是否能获取到指标信息;
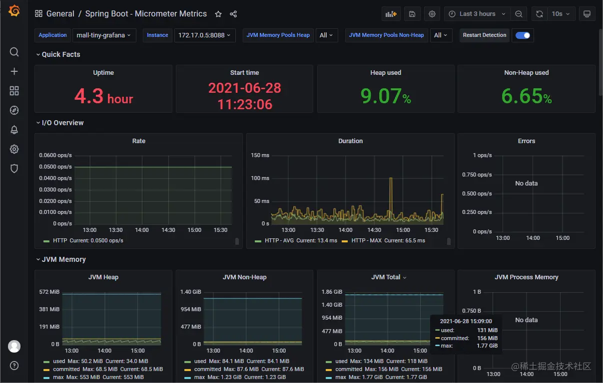
- 同样,我们可以从仪表盘市场导入仪表盘,访问地址:grafana.com/grafana/das…
- 导入成功后就可以在Grafana中看到SpringBoot实时监控信息了,果然够炫酷!
总结
通过对Grafana的一波实践,我们可以发现,使用Grafana来进行数据可视化的过程是这样的:首先我们得让被监控方将指标信息暴露出来,然后用Prometheus定时获取并存储指标信息,最后将Prometheus配置为Grafana的可视化数据源。
参考资料
- Grafana官方文档:grafana.com/docs/grafan…
- node-exporter的使用:prometheus.io/docs/guides…
项目源码地址
本文 GitHub github.com/macrozheng/… 已经收录,欢迎大家Star!